Informationen von VirusTotal ansehen
Nutzen Sie die Integration von Google Security Operations mit VirusTotal, um von der Suche nach Domains, die mit einem Asset in Google SecOps verknüpft sind, zu Informationen zu dieser Domain in VirusTotal zu wechseln und VirusTotal Graph zu starten.
VirusTotal Graph ist ein Visualisierungstool, das auf dem VirusTotal-Dataset basiert. Es wird die Beziehung zwischen Dateien, URLs, Domains, IP-Adressen und anderen gefundenen Elementen analysiert. VirusTotal Graph veranschaulicht die Verbindungen zwischen potenziell schädlichen Domains und den Assets in Ihrem Unternehmen.
So rufen Sie den VirusTotal-Kontext für eine Domain auf:
Suchen Sie in Google SecOps nach einer verdächtigen Domain. Wählen Sie die Domain in den Suchergebnissen aus, um die Domainansicht zu öffnen.
Klicken Sie oben in der Domain-Ansicht auf VT CONTEXT (VT-KONTEXT), um das Fenster „VT Context“ (VT-Kontext) zu öffnen. Die Zahlen neben VT CONTEXT geben die Anzahl der Sicherheitsanbieter an, die diese Domain als schädlich gemeldet haben.
Domainansicht mit der Option „VT CONTEXT“
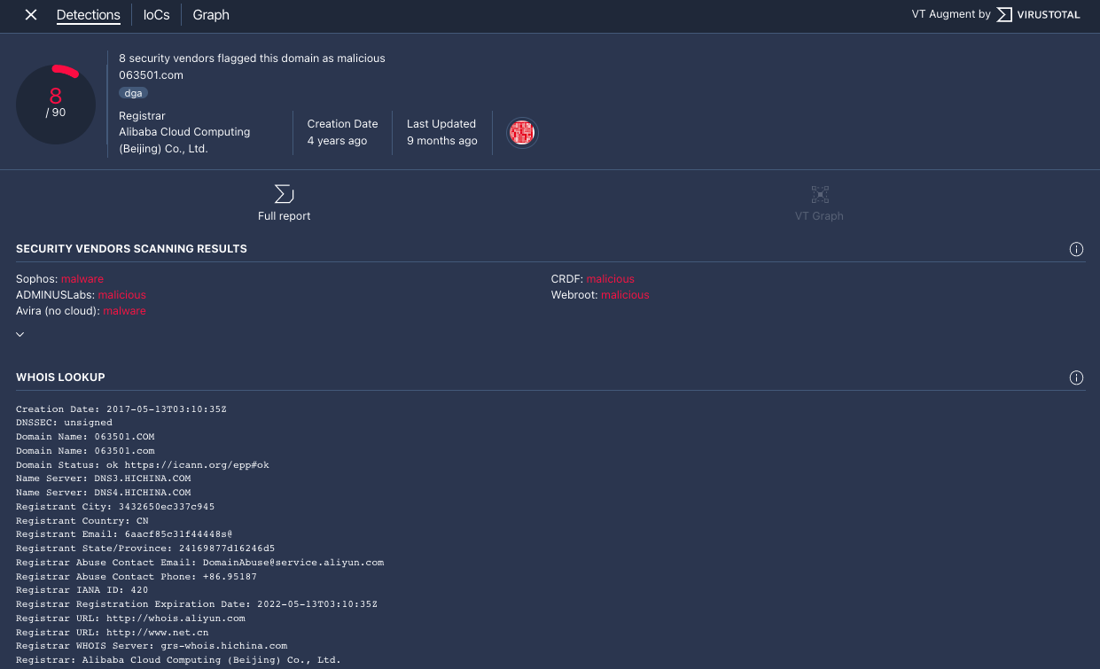
Das Fenster „VT Context“ wird mit dem Tab Detections (Erkennungen) geöffnet. Auf diesem Tab finden Sie weitere Informationen von VirusTotal dazu, was über diese Domain bekannt ist, z. B. ob die Domain schädlich ist.

Tab „Erkennungen“
Klicken Sie auf den Tab IoCs, um alle IoCs aufzurufen, die VirusTotal in seiner Datenbank für diese Domain hat. Um die VirusTotal-IoCs aufzurufen, benötigen Sie ein VirusTotal Enterprise-Konto. Geben Sie Ihre VirusTotal-Anmeldedaten ein, wenn Sie dazu aufgefordert werden.

Tab „IoCs“
Klicken Sie auf den Tab Graph, um die Steuerung zum Starten von VirusTotal Graph zu öffnen. Um VirusTotal Graph zu verwenden, benötigen Sie ein VirusTotal Enterprise-Konto. Geben Sie Ihre VirusTotal-Anmeldedaten ein, wenn Sie dazu aufgefordert werden.

VirusTotal Graph
Benötigen Sie weitere Hilfe? Antworten von Community-Mitgliedern und Google SecOps-Experten erhalten