Questa pagina si applica ad Apigee e Apigee hybrid.
Visualizza la documentazione di
Apigee Edge.
Il rilevamento di comportamenti illeciti di Advanced API Security ti consente di visualizzare gli incidenti di sicurezza che coinvolgono le tue API. Un incidente di sicurezza è un gruppo di eventi con pattern simili che potrebbero rappresentare una minaccia alla sicurezza. Advanced API Security utilizza modelli di machine learning per rilevare pattern che sono un segno di attività dannose, tra cui scraping e anomalie delle API, e raggruppa gli eventi in base a pattern simili.
Quando Advanced API Security rileva un incidente di sicurezza, segnala quanto segue:
- Il livello di rischio e la durata dell'incidente
- I proxy interessati dall'incidente
- Gli indirizzi IP degli eventi di incidente
- Le regole di rilevamento che sono state attivate dall'incidente
- I paesi di origine dell'incidente
e altre informazioni correlate all'incidente.
Puoi accedere al rilevamento di comportamenti illeciti tramite l'interfaccia utente di Apigee, come descritto di seguito, oppure tramite l'API Incidents o l' API Security stats.
Consulta Ruoli e autorizzazioni richiesti per il rilevamento di abusi per i ruoli e le autorizzazioni necessari per utilizzare il rilevamento di abusi.
Per utilizzare questa funzionalità, devi attivare il componente aggiuntivo. Se sei un cliente con abbonamento, puoi attivare il componente aggiuntivo per la tua organizzazione. Per maggiori dettagli, vedi Gestire Advanced API Security per le organizzazioni con abbonamento. Se sei un cliente con pagamento a consumo, puoi attivare il componente aggiuntivo negli ambienti idonei. Per saperne di più, vedi Gestire il componente aggiuntivo Advanced API Security.
Attivare i modelli di machine learning per il rilevamento di comportamenti illeciti
Apigee ti chiede di aiutarci a migliorare i modelli di machine learning per il rilevamento di abusi nella tua organizzazione, consentendoci di addestrare i modelli sui tuoi dati. L'addestramento dei modelli sui tuoi dati contribuisce a migliorarne l'accuratezza per il rilevamento degli incidenti di sicurezza. L'addestramento verrà applicato solo alla tua organizzazione. I tuoi dati non verranno condivisi con altri clienti Google Cloud a scopo di addestramento.
Quando apri per la prima volta la pagina Rilevamento di comportamenti illeciti nell'interfaccia utente di Apigee, vedrai una richiesta di attivazione per consentire ai modelli di machine learning di Advanced API Security di utilizzare i dati sul traffico API per l'addestramento del modello. Per utilizzare il modello per il rilevamento di comportamenti illeciti, devi attivarlo esplicitamente. Tieni presente che se non scegli di attivare l'addestramento del modello, non vedrai alcun rilevamento dalla regola Rilevamento avanzato delle anomalie. Questa regola non funziona se non viene attivato l'addestramento del modello.
Per informazioni sui ruoli necessari per gestire l'attivazione del machine learning, consulta Ruoli e autorizzazioni richiesti per il rilevamento di abusi.
Utilizzare un modello di machine learning per il rilevamento di comportamenti illeciti e il rilevamento avanzato di anomalie
Per visualizzare le anomalie rilevate in Rilevamento abusi, devi attivare l'addestramento del modello di machine learning per il rilevamento avanzato delle anomalie sui dati di traffico API.
Il modello utilizza solo i tuoi dati per l'addestramento. I tuoi dati non vengono mai condivisi con altri clienti di Google Cloud .
Per attivare l'utilizzo dei dati sul traffico API per l'addestramento del modello di rilevamento delle anomalie, seleziona questa opzione quando aggiungi il rilevamento delle anomalie alla configurazione del rilevamento di comportamenti illeciti.
Apri la pagina Rilevamento di comportamenti illeciti.
Per aprire la pagina Rilevamento di comportamenti illeciti:
Nella console Google Cloud , vai alla pagina Apigee > Advanced API Security > Rilevamento abusi.
Viene visualizzata la pagina principale Rilevamento di comportamenti illeciti:
Modificare le autorizzazioni per consentire ad Apigee di migliorare i modelli di machine learning
Puoi modificare le autorizzazioni per consentire ad Apigee di migliorare i tuoi modelli di machine learning in qualsiasi momento, facendo clic su Impostazioni in alto a destra nella pagina Rilevamento abusi e selezionando l'opzione per attivare o disattivare questa funzionalità.
Pagina principale del Rilevamento di comportamenti illeciti
Nella parte superiore della pagina, puoi selezionare uno dei seguenti periodi di tempo recenti in cui visualizzare gli incidenti: gli ultimi 1 giorno, 1 settimana o 2 settimane.
La tabella nella pagina mostra gli ambienti della tua organizzazione interessati da incidenti di sicurezza durante l'intervallo di tempo selezionato.
Ogni riga della tabella mostra anche quanto segue:
- Ambiente: l'ambiente in cui si è verificato l'abuso.
- Incidenti totali: il numero totale di incidenti nell'ambiente durante l'intervallo di tempo selezionato. Per saperne di più sugli incidenti e sui dati visualizzati nell'interfaccia utente, consulta la sezione Limitazioni relative a incidenti e dati visualizzati.
Livello di rischio: mostra il numero di incidenti a tre livelli di rischio: grave, moderato e basso. Il livello di rischio si basa su diverse caratteristiche di un incidente, ad esempio il numero di regole rilevate, i relativi tipi e le dimensioni relative dell'incidente rispetto al traffico legittimo. Il livello di rischio ha lo scopo di aiutarti a stabilire la priorità degli incidenti da esaminare, in modo da poterti concentrare su quelli più critici.
Il livello di rischio può essere uno dei seguenti:
- Grave:gli incidenti gravi presentano un rischio elevato. Ti consigliamo di dare la priorità alla loro analisi.
- Moderato: gli incidenti moderati presentano alcuni rischi, ma inferiori a quelli con rischio elevato, e ti consigliamo di dare la priorità a questi rispetto agli incidenti a basso rischio.
- Basso: gli incidenti a basso rischio possono essere esaminati per ultimi, dopo aver esaminato quelli a rischio più elevato.
Il numero accanto a ogni livello di rischio indica il numero di incidenti a quel livello di rischio.
Dettagli ambiente
Per visualizzare gli incidenti in un ambiente per l'intervallo di tempo selezionato, seleziona l'ambiente nella tabella mostrata sopra. Viene visualizzata la pagina Dettagli ambiente:
Se vedi un incidente o un traffico rilevato e vuoi creare un' azione di sicurezza per bloccare o segnalare le richieste correlate all'incidente o al traffico rilevato, fai clic su Crea azione di sicurezza nella parte superiore della pagina. Si apre la pagina Azioni di sicurezza.
La visualizzazione Dettagli ambiente ha due schede:
- Incidenti: mostra un elenco degli incidenti nell'ambiente e le relative informazioni.
- Traffico rilevato: mostra i dettagli del traffico abusivo rilevato correlato agli incidenti.
Incidenti
La scheda Incidenti della visualizzazione Dettagli ambiente, mostrata sopra, visualizza le seguenti opzioni:
- Ambiente: modifica l'ambiente in cui visualizzare gli incidenti.
- Proxy: puoi utilizzare Seleziona tutto per visualizzare gli incidenti per tutti i proxy oppure selezionare uno o più proxy singoli per visualizzare gli incidenti solo per i proxy selezionati.
- Includi incidenti archiviati: se questa opzione è selezionata, l'elenco degli incidenti
mostra gli incidenti archiviati. Gli incidenti archiviati
vengono visualizzati con un'icona accanto:
Per nascondere gli incidenti archiviati dall'elenco, deseleziona Includi incidenti archiviati. Potresti voler nascondere gli incidenti archiviati se vengono visualizzati molti incidenti e non vuoi visualizzarli tutti o se vuoi nascondere gli incidenti che hai già esaminato.
La visualizzazione Incidenti mostra anche quanto segue:
- Nome dell'incidente: un nome generato che riassume l'incidente.
Potresti visualizzare "Varie" per alcuni nomi di incidenti a basso rischio. Ciò include il traffico che non rientra nei raggruppamenti che rappresentano pattern di minacce ben definiti e a rischio più elevato. - Livello di rischio: il livello di rischio dell'incidente. In generale, concentrati prima sugli incidenti ad alto rischio, che hanno anche un livello di confidenza più elevato rispetto a quelli a basso rischio.
Principali regole di rilevamento: un elenco delle principali regole di rilevamento attivate dall'incidente.
- Traffico incidente: il numero totale di eventi: chiamate API taggate da una delle regole di rilevamento correlate all'incidente.
- Primo evento rilevato: la data e l'ora in cui è stato rilevato il primo evento nell'incidente.
- Ultimo evento rilevato: la data e l'ora in cui è stato rilevato l'ultimo evento nell'incidente.
- Durata: la durata dell'incidente, dal primo evento all'ultimo.
- UUID: l'identificatore univoco universale dell'incidente.
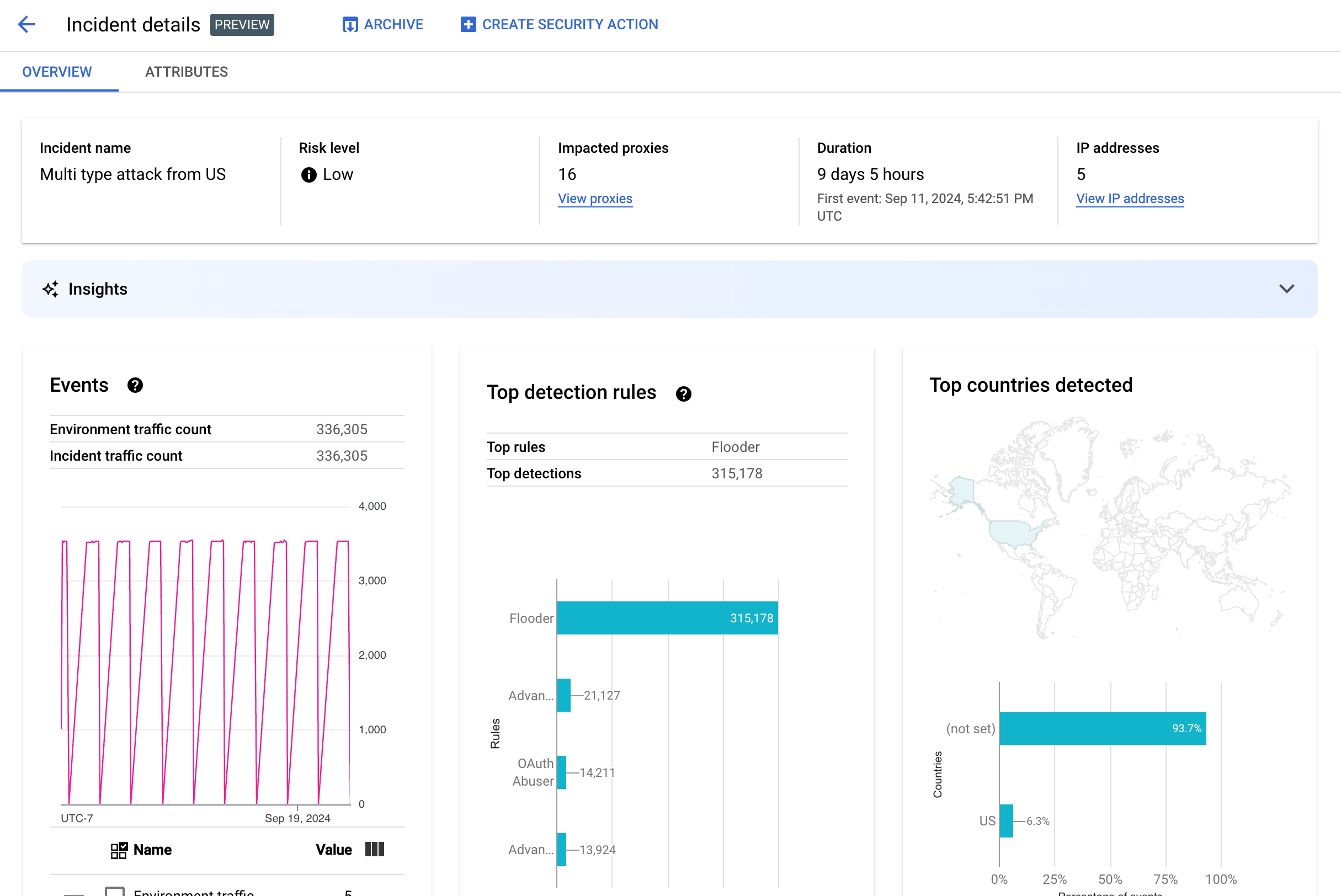
Dettagli incidente
Per visualizzare i dettagli di un problema, fai clic sul relativo nome nella tabella. Viene visualizzato il riquadro Panoramica della visualizzazione Dettagli incidente:
Puoi fare clic su Crea azione di sicurezza nella parte superiore della pagina per creare un' azione di sicurezza in risposta all'incidente.
La visualizzazione Dettagli incidente ha due schede: Panoramica e Attributi. Consulta la panoramica per informazioni sulla scheda Panoramica e la sezione Attributi per informazioni sugli attributi.
Panoramica
Il riquadro Panoramica mostra le informazioni di base sull'incidente, tra cui:
- Nome incidente: il nome dell'incidente.
- Livello di rischio: il livello di rischio dell'incidente.
- Proxy interessati: il numero di proxy interessati dall'incidente. Fai clic su Visualizza proxy per visualizzare i proxy interessati.
- Durata: la durata dell'incidente, dal primo evento all'ultimo. Mostra anche la data e l'ora in cui l'evento è stato rilevato per la prima volta.
- Indirizzi IP (conteggio): il numero di indirizzi IP univoci rilevati per questo incidente. Fai clic su Visualizza indirizzi IP per visualizzare ulteriori informazioni sugli indirizzi IP.
- Approfondimenti: i dettagli dell'incidente di rilevamento di abusi potrebbero includere approfondimenti sull'AI generativa creati utilizzando
modelli linguistici di grandi dimensioni (LLM) di AI generativa di Google Cloud.
L'LLM riassume il traffico rilevato per incidente per aiutarti a comprendere meglio l'incidente di sicurezza, fornisce contesto e informazioni aggiuntive sull'incidente, link alla documentazione di supporto e consiglia i passaggi successivi. Fornisci il tuo feedback
facendo clic sull'icona Mi piace o Non mi piace e fornendo una spiegazione facoltativa.
I riepiloghi e i suggerimenti si basano sui dati degli ultimi 14 giorni, anche se l'incidente è iniziato più di 14 giorni fa.
Questi approfondimenti sull'AI generativa vengono inclusi automaticamente nel rilevamento di abusi se il progetto e il tuo account utente sono configurati per utilizzare l'API Cloud AI Companion. Consulta Abilitare l'API Cloud AI Companion in un progetto Google Cloud e Concedere ruoli IAM in un progetto Google Cloud. Gli account utente richiedono anche un'autorizzazione aggiuntiva per visualizzare gli approfondimenti. Consulta Ruoli e autorizzazioni richiesti per il rilevamento di abusi.
Per disattivare gli approfondimenti dell'AI generativa, disattiva l'API Cloud AI Companion per questo progetto seguendo le istruzioni riportate in Disattivazione dei servizi. - Eventi: visualizza un grafico di serie temporali degli eventi nell'incidente. Per ogni punto temporale
nel grafico, il valore y corrispondente è il numero totale di eventi in un breve periodo di tempo
intorno a quel momento. Se passi il cursore sopra
un punto del grafico, il numero di eventi nel periodo di tempo più recente viene
visualizzato sotto Valore. Puoi vedere i valori in cui cambiano i periodi di tempo
spostando il cursore a sinistra o a destra e osservando dove cambiano i valori.
Il riquadro Eventi mostra anche i conteggi totali del traffico di ambiente e incidenti.
- Regole principali rilevate: mostra fino a cinque dei principali gruppi di regole rilevati,
incluse le seguenti informazioni:
- Regole dominanti: le regole di rilevamento più significative attivate dall'incidente.
- Eventi API delle regole dominanti: il numero di eventi API taggati dalle regole dominanti.
- Regole totali rilevate: il numero di regole di rilevamento attivate dall'incidente.
Per visualizzare tutte le regole, fai clic su Visualizza tutte le regole in fondo alla scheda.
- Paesi principali rilevati: una mappa che mostra i paesi che
sono stati fonti di eventi nell'incidente. Sotto la mappa è presente un grafico che mostra fino a cinque di questi paesi e la percentuale del traffico totale originario di questi paesi.
Nota:se non è possibile determinare il paese di origine degli eventi, la mappa mostra non impostato.
Per visualizzare tutti i paesi, fai clic su Visualizza tutti i paesi nella parte inferiore della scheda.
- Indirizzi IP: visualizza i dettagli dell'incidente in base agli indirizzi IP di origine per gli eventi
dell'incidente. Seleziona Visualizza tutti gli indirizzi IP per visualizzare tutti gli indirizzi IP nell'elenco.
Indirizzi IP mostra le seguenti colonne:
- Indirizzo IP: l'indirizzo IP dell'incidente. Fai clic su Visualizza se l'indirizzo IP non è visibile. Una volta visualizzato l'indirizzo IP, fai clic per visualizzare la visualizzazione Dettagli.
- Posizione: la posizione dell'indirizzo IP.
- Traffico rilevato: numero totale di richieste dall'indirizzo IP.
- % delle chiamate: percentuale di richieste dall'indirizzo IP sul totale delle chiamate nell'ambiente.
- Primo evento rilevato: la prima volta che è stato rilevato un evento nell'incidente.
- Ultimo evento rilevato: l'ultima volta che è stato rilevato un evento nell'incidente.
-
Chiavi API elenca gli incidenti per chiave API. Seleziona Mostra tutte le chiavi API per visualizzare tutte le chiavi API nell'elenco. L'elenco include le seguenti colonne:
- Chiave API: la chiave API per l'incidente. Fai clic su Visualizza se la chiave non è visibile. Una volta visualizzata la chiave API, fai clic per visualizzare la vista Dettagli.
- App: l'applicazione sviluppatore o l'applicazione AppGroup associata alla chiave API.
- Traffico rilevato: numero totale di richieste dalla chiave API.
- % di chiamate: percentuale di richieste dalla chiave API sul totale delle chiamate nell'ambiente.
- Primo evento rilevato: la prima volta che è stato rilevato nell'incidente un evento con una richiesta con questa chiave API.
- Ultimo evento rilevato: l'ultima volta che è stato rilevato nell'incidente un evento con una richiesta con questa chiave API.
Ridurre il numero elevato di falsi positivi
Se noti un numero elevato di falsi positivi e indirizzi IP interni segnalati come anomalie dalle regole di rilevamento degli abusi di Advanced API Security, segui le indicazioni riportate in questa sezione per risolvere il problema.
Per impostazione predefinita, Apigee utilizza il primo indirizzo IP pubblico elencato nell'intestazione X-Forwarded-For (XFF) nelle richieste API. Tuttavia, per le organizzazioni con un traffico API interno significativo, l'intestazione XFF potrebbe includere IP privati elencati prima degli IP pubblici (ad esempio, quando si utilizza un indirizzo IP del bilanciatore del carico pubblico). In questo caso, il comportamento predefinito di Apigee è ignorare gli IP privati nell'intestazione XFF e visualizzare l'indirizzo IP del bilanciatore del carico pubblico come origine del traffico. Ciò potrebbe comportare l'attribuzione da parte di Apigee di una quantità di traffico artificialmente elevata a quell'indirizzo IP pubblico, che potrebbe quindi essere contrassegnato come pattern di traffico anomalo nella funzionalità Rilevamento di comportamenti illeciti di Advanced API Security.
Puoi mitigare questo problema configurando la risoluzione dell'indirizzo IP client per l'ambiente in modo da indicare quale indirizzo IP Apigee deve utilizzare come IP di origine. L'utilizzo delle guide alla risoluzione dell'IP client consente ad Apigee di segnalare l'indirizzo IP di origine effettivo per il traffico API. Ad esempio, puoi dire ad Apigee di utilizzare sempre il primo indirizzo IP nell'intestazione XFF, anche se si tratta di un indirizzo IP privato.
Archivia incidenti
Per distinguere gli incidenti che hai già esaminato da quelli che non hai ancora esaminato, puoi archiviare quelli che non richiedono più la tua attenzione. L'archiviazione di un incidente lo nasconde dall'elenco Dettagli ambiente > Incidenti (a condizione che l'opzione Includi incidenti archiviati non sia selezionata). L'archiviazione non elimina un incidente: puoi sempre annullarla se cambi idea.
Per archiviare un incidente, seleziona Archivia nella parte superiore della visualizzazione
Dettagli incidente.
Dopo averlo fatto, l'etichetta del pulsante Archivia cambia in
Annulla archiviazione.

Annulla archiviazione incidenti
Per annullare l'archiviazione di un incidente archiviato:
- Nella visualizzazione Dettagli ambiente > Problemi, fai clic sull'icona accanto
al problema che vuoi ripristinare:

- Nella parte superiore dell'elenco degli incidenti, fai clic su Rimuovi dall'archivio.
In alternativa, se ti trovi nella visualizzazione Dettagli incidente dell'incidente, fai clic su Annulla archiviazione.
Traffico rilevato
Il traffico rilevato è il traffico che ha attivato una regola di rilevamento di comportamenti illeciti. La visualizzazione Traffico rilevato mostra informazioni sugli incidenti, che sono istanze specifiche di traffico rilevato. La pagina mostra gli incidenti con Ultimo evento rilevato negli ultimi 14 giorni. Per ulteriori informazioni sull'intervallo di tempo dei dati visualizzati nell'interfaccia utente, consulta la sezione Limitazioni relative agli incident e ai dati visualizzati.
Per aprire la visualizzazione Traffico rilevato, seleziona Traffico rilevato nella visualizzazione Dettagli ambiente:
La visualizzazione Traffico rilevato mostra i dati relativi a:
- Traffico totale: il numero totale di richieste.
- Traffico rilevato: il numero di richieste provenienti da indirizzi IP di abusi rilevati.
- % di traffico rilevato: la percentuale di traffico rilevato rispetto al traffico totale.
- Conteggio di indirizzi IP rilevati: il numero di indirizzi IP distinti corrispondenti al comportamento illecito rilevato. Le richieste multiple dallo stesso indirizzo IP vengono conteggiate una sola volta.
La visualizzazione Traffico rilevato mostra anche una tabella che elenca i dettagli di ogni indirizzo IP corrispondente all'abuso rilevato. Tieni presente che per impostazione predefinita, gli indirizzi IP non vengono visualizzati per motivi di privacy. Per visualizzarli, seleziona Visualizza tutti gli indirizzi IP nella parte superiore della tabella.
Ogni riga della tabella degli indirizzi IP mostra:
- Indirizzo IP: indirizzo IP del comportamento illecito rilevato. Fai clic su Visualizza per vedere l'indirizzo. Una volta visualizzato l'indirizzo IP, fai clic per visualizzare la visualizzazione Dettagli.
- Posizione: la posizione dell'indirizzo IP.
- Chiave app principale: la chiave app utilizzata più spesso nelle richieste dall'indirizzo IP. Nota:chiave app è un altro termine per chiave API.
- Regole di rilevamento: un elenco di tutte le regole di rilevamento attivate dall'abuso.
- URL principale: l'URL che ha ricevuto il maggior numero di richieste dall'indirizzo IP.
- Traffico rilevato: il numero di richieste dall'indirizzo IP.
- % di traffico rilevato: la percentuale di richieste provenienti dall'indirizzo IP sul totale delle richieste nell'ambiente.
- Primo evento rilevato: la prima volta che è stato rilevato un evento in una richiesta dall'indirizzo IP durante l'intervallo di tempo selezionato nella parte superiore della pagina Punteggi di sicurezza.
- Ultimo evento rilevato: l'ultima volta che è stato rilevato un evento in una richiesta dall'indirizzo IP durante l'intervallo di tempo selezionato nella parte superiore della pagina Punteggi di sicurezza.
Visualizzazione dettagli
La visualizzazione Dettagli fornisce informazioni sull'incidente o sul traffico rilevato. Mostra le regole rilevate, le date del primo e dell'ultimo rilevamento e gli attributi per il traffico rilevato dall'indirizzo IP della chiave API. Per ulteriori informazioni sui campi dei dettagli, consulta la Guida di riferimento alle dimensioni di Analytics e le dimensioni dell'API Security Stats.
Per gli indirizzi IP, la scheda Dettagli include anche informazioni sui log di accesso Ingress correlati. Per informazioni, consulta Log di accesso in entrata nel rilevamento di abusi.
Se le regole rilevate per l'incidente o il traffico riguardano regole di rilevamento delle anomalie, la sezione Motivi del rilevamento delle anomalie avanzato mostra informazioni sul traffico anomalo rilevato.
Scheda Dati non elaborati
Dopo aver fatto clic sull'indirizzo IP o sulla chiave API, puoi selezionare la scheda Non elaborati per visualizzare i dati non elaborati per il traffico rilevato, inclusi timestamp, percorsi delle richieste e codici di stato della risposta. I dati non elaborati mostrati sono limitati a 1000 righe e sono un campione, non necessariamente i dati più recenti.
Scheda Dettagli del comportamento illecito
Se l'incidente o il traffico rilevato include anomalie rilevate, la scheda Dettagli abuso mostra informazioni sugli eventi anomali rilevati, inclusi grafici delle serie temporali del traffico dall'indirizzo IP con eventi anomali indicati.
I grafici delle serie temporali mostrano l'attività in corrispondenza e in prossimità degli indicatori anomali. Ad esempio, se il tasso di errore aumenta improvvisamente, l'asse y della serie temporale mostra il tasso di errore prima, durante e dopo il picco. Se il volume di traffico aumenta improvvisamente, l'asse Y della serie temporale mostra i dati sul volume prima, durante e dopo l'evento.
Il modello potrebbe non segnalare e mostrare sempre tutti i dati anomali nei grafici delle serie temporali. Il modello seleziona l'attività che ritiene abbia la maggiore influenza sui tassi di errore a livello di ambiente.
I link sotto i grafici rimandano direttamente alla registrazione Google Cloud relativa all'evento. Per informazioni, consulta Log di accesso in entrata nel rilevamento di abusi.
Attributi
La visualizzazione Attributi consente di esaminare in dettaglio un incidente o il traffico rilevato. Gli attributi, noti anche come dimensioni, sono raggruppamenti di dati che ti consentono di visualizzare l'incidente in modi diversi. Ad esempio, l'attributo Prodotti API consente di visualizzare i dati in base al prodotto API.
Per visualizzare gli attributi di un incidente, seleziona la scheda Attributi nella parte superiore della visualizzazione Dettagli incidente.
Per visualizzare gli attributi di un indirizzo API o di una chiave API specifici in un incidente o nel traffico rilevato, fai clic sull'indirizzo IP o sulla chiave API nella tabella dei risultati della pagina di panoramica.
Il riquadro a sinistra mostra tutti gli attributi e il numero di valori distinti per ciascun attributo. Puoi selezionare un attributo per visualizzarne i dettagli dell'incidente.
L'immagine sopra mostra la visualizzazione Attributi con Paesi/Regioni selezionato. Il riquadro Paesi/Regioni mostra i grafici della percentuale di chiamate API effettuate per ogni regione.
Consulta
Cosa significa
quando un attributo ha il valore (not set) se vedi (not set)
per qualsiasi valore.
Il campo Filtro consente di filtrare i dati visualizzati nel riquadro per un attributo in base a varie proprietà.
In generale, il riquadro di un attributo mostra una tabella che riporta i dati sugli incidenti in base ai valori dell'attributo. Le colonne della tabella includono:
- Chiamate totali effettuate: numero totale di chiamate API.
- % di chiamate: percentuale di tutte le chiamate per ogni valore dell'attributo.
- Ora dell'ultimo rilevamento: l'ultima volta che è stato rilevato un evento correlato all'incidente.
Per alcuni attributi, la tabella ha colonne aggiuntive.
Consulta le dimensioni per informazioni su ogni attributo, tra cui:
- Prodotti API: Visualizza i dettagli per prodotto API.
- Paesi/regioni: visualizza i dettagli in base ai paesi e alle regioni in cui hanno avuto origine gli eventi dell'incidente.
- App AppGroup: visualizza i dettagli per
AppGroup
correlata. Se nessuna AppGroup è associata alla richiesta, le colonne App AppGroup e
Nome AppGroup mostrano
(not set). Consulta invece le informazioni sulle app per sviluppatori. - AppGroups: visualizza i dettagli per
AppGroups
correlati per nome. Se alla richiesta non è associato alcun AppGroup, le colonne Nome AppGroup e
App di AppGroup mostrano
(not set). Consulta invece le informazioni per gli sviluppatori. - Sviluppatori: visualizza i dettagli per
sviluppatori, ovvero
le persone che sviluppano le app. Sviluppatori include una colonna etichettata
App, che elenca le applicazioni per ogni sviluppatore. Se l'app è di proprietà di un
AppGroup,
la colonna Sviluppatore mostra
(not set)e la colonna App mostra le app AppGroup. Per ulteriori informazioni, consulta la scheda Nomi di AppGroups. - App per sviluppatori: visualizza i dettagli per
applicazione.
La colonna Email sviluppatore elenca le email degli sviluppatori di ogni app. Se l'app è di proprietà di un
AppGroup,
la colonna Sviluppatore mostra
(not set)e la colonna App mostra le app AppGroup. Per ulteriori informazioni, consulta la scheda App di AppGroups. - Proxy: visualizza i dettagli per proxy.
- Codici di risposta: visualizza i dettagli per codice di risposta.
- Regole: visualizza i dettagli in base alle regole di rilevamento.
- User agent: visualizza i dettagli per user agent, ovvero l'agente software che ha effettuato la chiamata API.
Che cosa significa quando un attributo ha il valore (not set)?
A volte, un attributo ha il valore (not set). Ci sono diversi motivi per cui
questo potrebbe verificarsi. Ad esempio, Apigee potrebbe non disporre di informazioni sufficienti per determinare il valore dell'attributo, ad esempio il paese di origine di una chiamata API. In alternativa, l'attributo potrebbe non
essere applicabile in un caso specifico. Per ulteriori informazioni, consulta la sezione
Che cosa significa un valore dell'entità di analisi "(not set)"?
Log degli accessi in entrata nel rilevamento di comportamenti illeciti
Se hai abilitato Cloud Logging per i log di accesso in entrata di Apigee, la pagina dei dettagli per un indirizzo IP o una chiave API fornisce un link direttamente a Cloud Logging con un filtro impostato per l'indirizzo IP attualmente selezionato.
Per informazioni sull'utilizzo, consulta Visualizza i log utilizzando Esplora log. Filtri suggeriti:
- Per visualizzare tutti i tipi di anomalie, visualizza tutte le chiamate.
- Per trovare solo gli errori, limita i risultati alla gravità Errore.
Consulta Registrazione dei log di accesso di Apigee per informazioni e importanti implicazioni sui prezzi quando utilizzi i log di accesso in entrata di Cloud Logging per le istanze Apigee.
Escludere il traffico dal rilevamento di comportamenti illeciti
In alcuni casi, potresti voler escludere il traffico dal rilevamento di comportamenti illeciti. Ad esempio, se hai un insieme di indirizzi IP che sai essere utilizzati per test o sondaggi automatici, potresti non voler segnalare il traffico eccessivo proveniente da queste fonti come abuso.
Escludi il traffico dal rilevamento di comportamenti illeciti aggiungendo attributi agli elenchi di esclusione, che specificano il traffico da escludere e i motivi. Al momento Apigee supporta intervalli CIDR e indirizzi IP come attributi che puoi utilizzare per escludere il traffico.
Elenchi di esclusione
Gli elenchi di esclusione raccolgono gli attributi da escludere dal rilevamento. Puoi creare più elenchi di esclusione per ogni ambiente e ogni elenco può includere più intervalli CIDR e indirizzi IP.
Quando gestisci gli elenchi di esclusione, puoi aggiungere o modificare gli attributi direttamente. Ad esempio, non devi attendere che un indirizzo IP venga visualizzato in un incidente di rilevamento di comportamenti illeciti per escluderlo dal rilevamento.
Potrebbero essere necessari fino a tre giorni prima che il traffico aggiunto a un elenco di esclusione venga escluso dai nuovi incidenti. Una volta escluso, il traffico non viene visualizzato in nuove rilevazioni o incidenti, ma continua a essere visualizzato nei report precedenti, contrassegnato nella colonna Esclusioni per gli incidenti e il traffico rilevato nell'interfaccia utente.
Campi dell'elenco di esclusione
Gli elenchi di esclusione includono questi campi. Tutti i campi sono obbligatori a meno che non sia indicato diversamente.
| Campo | Descrizione |
|---|---|
| Nome visualizzato | Il nome visualizzato dell'elenco. Questo nome viene visualizzato nella scheda Esclusioni. |
| Indirizzi IP e intervalli CIDR | Gli indirizzi IP o gli intervalli CIDR da escludere dal rilevamento. Devi includere almeno un
intervallo CIDR o un indirizzo IP e puoi escludere un massimo di 30 intervalli CIDR e indirizzi IP totali
per elenco. Se possibile, preferisci gli intervalli CIDR agli indirizzi IP. |
| Motivo | Un motivo per escludere il traffico. Seleziona uno dei motivi forniti. |
| Dettagli (facoltativo) | Un commento sull'elenco, che fornisce maggiori informazioni sul motivo per cui il traffico è escluso. |
Gestire gli elenchi di esclusione
Per gestire direttamente gli elenchi di esclusione:
- Seleziona un ambiente per il rilevamento di abusi.
- Seleziona la scheda Esclusioni.
- Per creare un nuovo elenco di esclusione, fai clic su Crea. Per modificare un elenco di esclusioni esistente, seleziona Modifica nel menu Altre azioni nella riga dell'elenco.
- Compila i campi come descritto in Campi dell'elenco di esclusione.
Escludere il traffico utilizzando la pagina dei dettagli dell'incidente di rilevamento di comportamenti illeciti
Per escludere uno o più indirizzi IP:
- Visualizza i dettagli di un incidente.
- Nell'elenco Indirizzi IP, fai clic su Visualizza tutti gli indirizzi IP per visualizzare gli indirizzi IP nell'elenco.
- Per ogni indirizzo IP da escludere dal rilevamento, seleziona la casella accanto all'indirizzo IP.
- Fai clic su Escludi dal rilevamento in cima all'elenco.
- Seleziona un elenco di esclusioni esistente o creane uno nuovo.
- Compila i campi come descritto in Campi dell'elenco di esclusione.
- Fai clic su Salva per salvare le modifiche.
Escludere il traffico utilizzando la pagina Traffico rilevato
Per escludere uno o più indirizzi IP:
- Seleziona un ambiente per il rilevamento di abusi.
- Seleziona la scheda Traffico rilevato.
- Nell'elenco Indirizzi IP per il traffico rilevato, fai clic su Visualizza tutti gli indirizzi IP per visualizzare gli indirizzi IP nell'elenco.
- Per ogni indirizzo IP da escludere dal rilevamento, seleziona la casella accanto all'indirizzo IP.
- Fai clic su Escludi dal rilevamento in cima all'elenco.
- Seleziona un elenco di esclusioni esistente o creane uno nuovo.
- Compila i campi come descritto in Campi dell'elenco di esclusione.
- Fai clic su Salva per salvare le modifiche.
Limitazioni del rilevamento di comportamenti illeciti
Il rilevamento di abusi presenta le seguenti limitazioni.
- Gli incidenti il cui ultimo evento rilevato risale a più di 14 giorni fa non vengono visualizzati nell'interfaccia utente di rilevamento degli abusi. Per saperne di più sugli incidenti e sui dati visualizzati nell'interfaccia utente, consulta la sezione Limitazioni relative agli incidenti e ai dati visualizzati.
- Quando attivi per la prima volta l'API avanzata per un'organizzazione o la riattivi, si verificherà un ritardo durante il raggruppamento degli eventi in incidenti. Dopodiché, si verificheranno ritardi periodici.
- Il caricamento della pagina degli attributi Dettagli incidente potrebbe richiedere un po' di tempo per le organizzazioni con un volume di traffico elevato.
- Gli elenchi di esclusione supportano un massimo di 15 elenchi per ambiente con un massimo di 30 intervalli CIDR e indirizzi IP totali per elenco.
- Al momento, AppGroup non è supportato in Apigee Hybrid.