Esta página se aplica à Apigee e à Apigee híbrida.
Confira a documentação da
Apigee Edge.
A detecção de abuso da segurança avançada da API permite que você veja incidentes de segurança que envolvem suas APIs. Um incidente de segurança é um grupo de eventos com padrões semelhantes que pode representar uma ameaça à segurança. O Advanced API Security usa modelos de machine learning para detectar padrões que representam um sinal de atividade maliciosa, como anomalias e raspagem de dados de API, além de eventos de cluster reunidos com base em padrões semelhantes.
Quando o Advanced API Security detecta um incidente de segurança, ele informa os seguintes pontos:
- O nível de risco e a duração do incidente
- Os proxies afetados pelo incidente
- Os endereços IP dos eventos do incidente
- As regras de detecção acionadas pelo incidente
- Os países de origem do incidente
Além de outras informações relacionadas ao incidente.
É possível acessar a detecção de abuso pela interface da Apigee, conforme descrito a seguir, ou pela API Incidents ou pela API Security Stats
Consulte Papéis e permissões necessários para detecção de abuso para saber quais são os papéis e permissões necessários para usar a detecção de abuso.
Para usar esse recurso, é necessário ativar o complemento. Se você é um cliente de assinatura, ative o complemento para sua organização. Consulte Gerenciar organizações da Segurança avançada da API por assinatura se quiser mais detalhes. Se você é um cliente de pagamento por uso, ative o complemento nos seus ambientes qualificados. Para mais informações, consulte Gerenciar o complemento Segurança avançada da API.
Ativar os modelos de machine learning para detecção de abusos
A Apigee solicita sua ajuda para melhorar os modelos de machine learning para detecção de abuso na sua organização. Assim, podemos treinar os modelos nos seus dados. Treinar os modelos com base nos seus dados ajuda a melhorar a acurácia deles para detectar incidentes de segurança. O treinamento será aplicado apenas à sua organização. Seus dados não serão compartilhados com outros clientes do Google Cloud para fins de treinamento.
Ao abrir a página Detecção de abuso na interface da Apigee pela primeira vez, você vai encontrar uma solicitação de ativação para permitir que os modelos de aprendizado de máquina do Advanced API Security usem seus dados de tráfego da API para treinamento de modelo. É preciso ativar explicitamente o uso do modelo para detecção de abuso. Observe que, se você não ativar o treinamento de modelo, não verá nenhuma detecção da regra de Detecção avançada de anomalias. Essa regra não funciona sem a ativação do treinamento de modelo.
Consulte Papéis e permissões necessários para detecção de abuso para informações sobre os papéis necessários para gerenciar se o aprendizado de máquina está ativado.
Usar um modelo de aprendizado de máquina para detecção avançada de anomalias de detecção de abusos
Para ver as anomalias detectadas na Detecção de anomalias, é necessário ativar a opção para permitir que o modelo de machine learning de detecção avançada de anomalias seja treinado com seus dados de tráfego da API.
O modelo usa apenas seus dados para treinamento. Seus dados nunca são compartilhados com outros clientes do Google Cloud .
Para ativar o uso dos dados de tráfego da API no treinamento de modelo de detecção de anomalias, selecione essa opção ao adicionar a detecção de anomalias à configuração de detecção de abuso.
Abrir a página Detecção de abuso
Para abrir a página Detecção de abuso:
No console Google Cloud , acesse a página Apigee > Advanced API Security > Detecção de abuso.
Isso exibe a página principal Detecção de abuso:
Alterar permissões para permitir que a Apigee melhore seus modelos de machine learning
É possível alterar suas permissões para permitir que a Apigee melhore seus modelos de machine learning a qualquer momento clicando em Configurações no canto superior direito da página Detecção de abuso e selecionando a opção para ativar ou desativar esse recurso.
Página principal Detecção de abuso
Na parte de cima da página, é possível selecionar um dos seguintes períodos recentes para ver os incidentes: os últimos 1 dia, 1 semana ou 2 semanas.
A tabela na página mostra os ambientes na organização que foram afetados por incidentes de segurança durante o intervalo de tempo selecionado.
Cada linha da tabela também exibe o seguinte:
- Ambiente: o ambiente em que ocorreu o abuso.
- Total de incidentes: o número total de incidentes no ambiente durante o intervalo de tempo selecionado. Consulte Limitações de incidentes e dados exibidos para mais informações sobre quais incidentes e dados são exibidos na IU.
Nível de risco: mostra o número de incidentes em três níveis de risco: grave, moderado e baixo. O nível de risco é baseado em diferentes características de um incidente, como o número de regras detectadas, os tipos dele e o tamanho relativo do incidente em comparação com o tráfego legítimo. O objetivo do nível de risco é ajudar você a priorizar quais incidentes investigar para que você possa se concentrar nos mais críticos.
O nível de risco pode ser um dos seguintes:
- Grave: os incidentes graves apresentam alto risco. Recomendamos que você priorize a investigação.
- Moderado: os incidentes moderados apresentam algum risco, mas menos do que aqueles com risco grave, e recomendamos que você priorize esses incidentes em vez dos de baixo risco.
- Baixo: os incidentes de baixo risco poderão ser investigados por último, após a investigação dos incidentes de maior risco.
O número ao lado de cada nível de risco indica a quantidade de incidentes com tal nível de risco.
Detalhes do ambiente
Para ver os incidentes em um ambiente específico, selecione-o na tabela acima. Isso abre a visualização Detalhes do ambiente:
Se você encontrar um incidente ou um tráfego detectado e quiser criar uma ação de segurança para bloquear ou sinalizar solicitações relacionadas ao incidente ou ao tráfego detectado, clique em Crie uma ação de segurança na parte de cima da página. A página Ações de segurança será aberta.
A visualização Detalhes do ambiente tem duas guias:
- Incidentes: mostra uma lista de incidentes no ambiente e informações sobre eles.
- Tráfego detectado: mostra detalhes do tráfego de abuso detectado relacionado aos incidentes.
Incidentes
A guia Incidentes da visualização Detalhes do ambiente, mostrada acima, exibe as seguintes opções:
- Ambiente: altere o ambiente onde os incidentes serão visualizados.
- Proxy: você pode usar a opção Selecionar tudo para exibir incidentes de todos os proxies ou selecionar um ou mais proxies individuais para exibir incidentes somente para proxies selecionados.
- Incluir incidentes arquivados: quando essa opção é selecionada, a lista de incidentes exibe incidentes arquivados. Os incidentes arquivados são exibidos com um ícone ao lado:
Para ocultar os incidentes arquivados da lista, desmarque Incluir incidentes arquivados. Você pode ocultar os incidentes arquivados se houver muitos deles exibidos e você não quiser ver todos eles ou se quiser ocultar os incidentes já investigados.
A visualização de Incidentes também exibe o seguinte:
- Nome do incidente: um nome gerado que resume o incidente.
Você pode encontrar "Diversos" para alguns nomes de incidentes de baixo risco. Isso inclui tráfego que não se encaixou em agrupamentos que representam padrões de ameaças bem definidos e de maior risco. - Nível de risco: o nível de risco do incidente. Em geral, concentre-se primeiro nos incidentes de risco Alto, que também têm maior confiança do que os incidentes de risco Baixo.
Principais regras de detecção: uma lista das principais regras de detecção acionadas pelo incidente.
- Tráfego de incidentes: o número total de eventos: chamadas de API que foram marcadas por uma das regras de detecção relacionadas ao incidente.
- Primeiro evento detectado: a data e a hora em que o primeiro evento no incidente foi detectado.
- Último evento detectado: a data e a hora em que o último evento no incidente foi detectado.
- Duração: o período do incidente, desde o primeiro evento até o último.
- UUID: o identificador exclusivo universal do incidente.
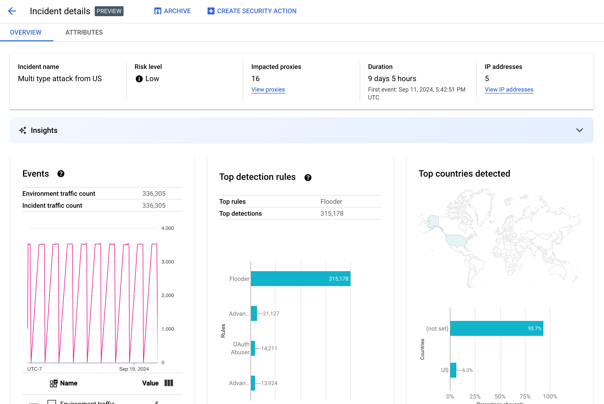
Detalhes do incidente
Para conferir os detalhes de um incidente, clique no nome dele na tabela. Para exibir o painel Visão geral da visualização Detalhes do incidente:
Clique em Criar ação de segurança na parte de cima da página para criar uma ação de segurança em resposta ao incidente.
A visualização de Detalhes do incidente tem duas guias: Aspectos gerais e Atributos. Consulte Visão geral para informações sobre a guia "Visão geral" e Atributos para informações sobre atributos.
Visão geral
O painel Visão geral mostra informações básicas sobre o incidente, incluindo:
- Nome do incidente: o nome do incidente.
- Nível de risco: o nível de risco do incidente.
- Proxies afetados: o número de proxies afetados pelo incidente. Clique em Visualizar proxies para conferir os proxies afetados.
- Duração: o período do incidente, desde o primeiro evento até o último. Ela também mostra a data e a hora em que o evento foi detectado pela primeira vez.
- Endereços IP (contagem): o número de endereços IP únicos detectados para este incidente. Clique em Ver endereços IP para conferir mais informações sobre eles.
- Insights: os detalhes do incidente de detecção de abuso podem incluir insights de IA generativa criados usando
modelos de linguagem grandes (LLMs) de IA generativa do
Google Cloud.
O LLM resume o tráfego detectado por incidente para ajudar você a entender melhor o incidente de segurança, fornece contexto e informações adicionais sobre o incidente, links para documentação de suporte e recomenda as próximas etapas. Envie seu feedback
clicando nos ícones "Gostei" ou "Não gostei" e fornecendo uma explicação opcional.
Os resumos de insights e as recomendações são baseados nos dados dos últimos 14 dias, mesmo se o incidente começou há mais de 14 dias.
Esses insights de IA generativa serão incluídos automaticamente na detecção de abuso se o projeto e sua conta de usuário estiverem configurados para usar a API IA do Google Cloud Companion. Consulte Ativar a API IA do Google Cloud Companion em um projeto do Google Cloud e Conceder papéis do IAM em um projeto do Google Cloud. As contas de usuário também precisam de uma permissão extra para ver insights. Consulte Papéis e permissões necessários para detecção de abuso.
Para desativar os insights de IA generativa, desative a API Cloud AI Companion para este projeto seguindo as instruções em Desativar serviços. - Eventos: mostra um gráfico de séries temporais dos eventos no incidente. Para cada ponto no gráfico, o valor y correspondente é o número total de eventos em um curto período de tempo. Se você passar o cursor sobre um ponto no gráfico, o número de eventos no período mais recente será exibido abaixo de Valor. Para conferir os valores em que os períodos são alterados, mova o cursor para a esquerda ou direita e observe onde eles são alterados.
O painel Eventos também exibe as contagens totais de tráfego de ambiente e de incidentes.
- Principais regras detectadas: mostra até cinco dos principais grupos de regras detectados,
incluindo as seguintes informações:
- Regras dominantes: as regras de detecção mais importantes que foram acionadas pelo incidente.
- Eventos da API Dominant rules: o número de eventos de API marcados pelas regras dominantes.
- Total de regras detectadas: o número de regras de detecção acionadas pelo incidente.
Para conferir todas as regras, clique em Visualizar todas as regras na parte inferior do card.
- Principais países detectados: um mapa que mostra os países que foram a origem dos eventos no incidente. Abaixo do mapa, há um gráfico que mostra até cinco
desses países e a porcentagem do tráfego total originado neles.
Observação:se não for possível determinar o país de origem dos eventos, o mapa vai mostrar não definido.
Para conferir todos os países, clique em Ver todos os países na parte de baixo do card.
- Endereços IP: confira detalhes do incidente por endereços IP de origem dos eventos no incidente. Selecione Mostrar todos os endereços IP para conferir todos os endereços IP na lista.
Endereços IP exibe as seguintes colunas:
- Endereço IP: o endereço IP do incidente. Clique em Ver se o endereço IP não estiver visível. Quando o endereço IP aparecer, clique nele para acessar a visualização de detalhes.
- Local: local do endereço IP.
- Tráfego detectado: o número de solicitações do endereço IP.
- Porcentagem de chamadas: porcentagem de solicitações do endereço IP de todas as chamadas do ambiente.
- Primeiro evento detectado: a primeira vez que um evento foi detectado no incidente.
- Último evento detectado: a última vez que um evento foi detectado no incidente.
-
A página Chaves de API lista incidentes por chave de API. Selecione Mostrar todas as chaves de API para conferir todas as chaves de API na lista. A lista inclui as seguintes colunas:
- Chave de API: a chave de API do incidente. Clique em Ver se a chave não estiver visível. Quando a chave de API aparecer, clique nela para abrir a visualização de detalhes.
- App: o aplicativo de desenvolvedor ou o aplicativo AppGroup associado à chave de API.
- Tráfego detectado: o número total de solicitações da chave de API.
- Porcentagem de chamadas: porcentagem de solicitações da chave de API de todas as chamadas do ambiente.
- Primeiro evento detectado: a primeira vez que um evento com uma solicitação com essa chave de API foi detectado no incidente.
- Último evento detectado: a última vez que um evento com uma solicitação com essa chave de API foi detectado no incidente.
Reduzir um grande número de falsos positivos
Se você estiver vendo um grande número de falsos positivos e endereços IP internos sinalizados como anomalias pelas regras de detecção de abuso da Segurança avançada da API, siga as orientações nesta seção para reduzir o problema.
Por padrão, a Apigee usa o primeiro endereço IP público listado no cabeçalho X-Forwarded-For (XFF) nas solicitações de API. No entanto, para organizações com tráfego interno significativo de API, o cabeçalho XFF pode incluir IPs particulares listados antes dos IPs públicos (por exemplo, ao usar um endereço IP público do balanceador de carga). Nesse caso, o comportamento padrão da Apigee é ignorar os IPs particulares no cabeçalho XFF e mostrar o endereço IP público do balanceador de carga como a origem do tráfego. Isso pode fazer com que a Apigee atribua uma quantidade artificialmente grande de tráfego a esse endereço IP público, que pode ser sinalizado como um padrão de tráfego anômalo no recurso de detecção de abuso da Segurança avançada da API.
Para mitigar esse problema, configure a resolução de endereço IP do cliente para o ambiente e indique qual endereço IP a Apigee deve usar como IP de origem. Usar a resolução de IP do cliente orienta a Apigee a informar o endereço IP de origem real do tráfego da API. Por exemplo, você pode instruir o Apigee a sempre usar o primeiro endereço IP no cabeçalho XFF, mesmo que seja um endereço IP particular.
Arquivar incidentes
Para ajudar a distinguir entre os incidentes que você já investigou e os que não precisa, arquive aqueles que não precisam mais da sua atenção. O arquivamento oculta um incidente da lista Detalhes do ambiente > Incidentes, desde que a opção Incluir incidentes arquivados não esteja selecionada. O arquivamento não exclui um incidente: é possível desarquivá-lo a qualquer momento se você mudar de ideia.
Para arquivar um incidente, selecione Arquivar na parte superior da visualização Detalhes do incidente.
Depois disso, o rótulo do botão Arquivar vai mudar para
Desarquivar.

Desarquivar incidentes
Para desarquivar um incidente arquivado:
- Na visualização Detalhes do ambiente > Incidentes, clique no ícone ao lado do incidente que você quer desarquivar:

- Na parte de cima da lista de incidentes, clique em Desarquivar.
Como alternativa, se você estiver na visualização Detalhes do incidente, clique em Desarquivar.
Tráfego detectado
O tráfego detectado é aquele que acionou uma regra de detecção de abuso. A visualização Tráfego detectado mostra informações sobre incidentes, que são instâncias específicas de tráfego detectado. A página mostra incidentes com Último evento detectado nos últimos 14 dias. Consulte Limitações de incidentes e dados exibidos para mais informações sobre o período dos dados mostrados na UI.
Para abrir a visualização Tráfego detectado, selecione Tráfego detectado na visualização Detalhes do ambiente:
A visualização Tráfego detectado exibe dados de:
- Tráfego total: o número total de solicitações.
- Tráfego detectado: o número de solicitações de endereços IP de abuso detectado.
- Porcentagem de tráfego detectado: a porcentagem que o tráfego identificado representa do tráfego total.
- Contagem de endereços IP detectada: o número de endereços IP distintos correspondentes ao abuso detectado. Várias solicitações do mesmo endereço IP são contadas apenas uma vez.
A visualização Tráfego detectado também mostra uma tabela com os detalhes de cada endereço IP correspondente ao abuso detectado. Por padrão, o endereço IP não é exibido por motivos de privacidade. Para visualizá-los, selecione Exibir todos os endereços IP na parte de cima da tabela.
Cada linha da tabela de endereços IP exibe:
- Endereço IP: endereço IP do abuso detectado. Clique em Ver para ver o endereço. Quando o endereço IP aparecer, clique nele para acessar a visualização de detalhes.
- Local: o local do endereço IP.
- Chave de app principal: a chave de app usada com mais frequência em solicitações do endereço IP. Observação:chave de app é outro termo para chave de API.
- Regras de detecção: uma lista de todas as regras de detecção que foram acionadas pelo abuso.
- URL superior: o URL que recebeu mais solicitações do endereço IP.
- Tráfego detectado: o número de solicitações do endereço IP.
- Porcentagem de tráfego detectado: a porcentagem de solicitações do endereço IP de todas as solicitações do ambiente.
- Primeiro evento detectado: a primeira vez que um evento foi detectado em uma solicitação do endereço IP durante o período selecionado na parte superior da página Pontuações de segurança.
- Último evento detectado: a última vez que um evento foi detectado em uma solicitação do endereço IP durante o período selecionado na parte de cima da página Pontuações de segurança.
Visualização de detalhes
A visualização Detalhes fornece informações sobre o incidente ou o tráfego detectado. Ele mostra regras detectadas, datas da primeira e da última detecção e atributos do tráfego detectado do endereço IP da chave de API. Consulte a referência de dimensões do Google Analytics e as dimensões da API de estatísticas de segurança para mais informações sobre os campos de detalhes.
Para endereços IP, a guia Detalhes também inclui informações sobre registros de acesso de entrada relacionados. Consulte Registros de acesso de entrada na detecção de abuso para mais informações.
Se as regras detectadas para o incidente ou tráfego envolverem regras de detecção de anomalias, a seção Motivos da detecção avançada de anomalias vai mostrar informações sobre o tráfego anômalo detectado.
Guia "Dados brutos"
Depois de clicar no endereço IP ou na chave de API, selecione a guia de dados Brutos para ver os dados brutos do tráfego detectado, incluindo carimbos de data/hora, caminhos de solicitação e códigos de status de resposta. Os dados brutos mostrados são limitados a 1.000 linhas e são uma amostra, não necessariamente os dados mais recentes.
Guia "Detalhes do abuso"
Se o incidente ou o tráfego detectado incluir anomalias, a guia Detalhes do abuso vai mostrar informações sobre os eventos anômalos detectados, incluindo gráficos de série temporal do tráfego do endereço IP com eventos anômalos indicados.
Os gráficos de série temporal mostram a atividade nos indicadores anômalos e perto deles. Por exemplo, se houver um pico na taxa de erros, o eixo y da série temporal vai mostrar a taxa de erros antes, durante e depois do pico. Se o volume de tráfego aumentar, o eixo y da série temporal vai mostrar os dados de volume antes, durante e depois desse evento.
O modelo nem sempre sinaliza e mostra todos os dados anômalos nos gráficos de série temporal. O modelo seleciona a atividade que, segundo ele, tem a maior influência nas taxas de erro no nível do ambiente.
Os links abaixo dos gráficos se conectam diretamente ao Google Cloud registro relacionado ao evento. Consulte Registros de acesso de entrada na detecção de abuso para mais informações.
Atributos
A visualização Atributos permite detalhar um incidente ou tráfego detectado. Os Atributos, também conhecidos como dimensões, são agrupamentos de dados que permitem ver o incidente de maneiras diferentes. Por exemplo, o atributo de produtos da API permite conferir os dados por produto da API.
Para conferir os Atributos de um incidente, selecione a guia Atributos na parte de cima da visualização Detalhes do incidente.
Para conferir os Atributos de um endereço ou chave de API específico em um incidente ou tráfego detectado, clique no endereço IP ou na chave de API na tabela de resultados da página de visão geral.
O painel esquerdo exibe todos os atributos e o número de valores distintos para cada atributo. É possível selecionar um atributo para conferir os detalhes do incidente.
A imagem acima mostra a visualização Atributos com Países/Regiões selecionado. O painel Países/Regiões mostra gráficos da porcentagem de chamadas de API feitas para cada região.
Consulte
O que significa
quando um atributo tem o valor (not set) se você encontrar (not set)
para qualquer valor.
O campo Filtro permite filtrar os dados exibidos no painel para um atributo por várias propriedades.
Em geral, o painel de um atributo exibe uma tabela que mostra os dados do incidente pelos valores do atributo. As colunas da tabela incluem:
- Total de chamadas feitas: número total de chamadas de API.
- % de chamadas: porcentagem de todas as chamadas para cada valor do atributo.
- Horário da última detecção: a última vez que um evento relacionado ao incidente foi detectado.
Para alguns atributos, a tabela tem colunas adicionais.
Consulte dimensões para informações sobre cada atributo, incluindo:
- Produtos de API: confira os detalhes por produto de API.
- Países/regiões: confira os detalhes por países e regiões em que os eventos foram causados.
- Apps do AppGroup: confira detalhes por app AppGroup relacionado. Se nenhum AppGroup estiver associado à solicitação, as colunas App do AppGroup e Nome do AppGroup vão mostrar
(not set). Consulte as informações sobre apps para desenvolvedores. - AppGroups: confira detalhes por AppGroups relacionados por nome. Se nenhum AppGroup estiver associado à solicitação, as colunas Nome do AppGroup e App do AppGroup vão mostrar
(not set). Consulte as informações para desenvolvedores. - Desenvolvedores: confira os detalhes por
desenvolvedores, as
pessoas que criam os apps. Desenvolvedores inclui uma coluna chamada
Apps, que lista os aplicativos de cada desenvolvedor. Se o app for de um
AppGroup,
a coluna Desenvolvedor vai mostrar
(not set)e a coluna Apps vai mostrar os apps do AppGroup. Consulte a guia Nomes de AppGroups para mais informações. - Apps do desenvolvedor: confira os detalhes por
aplicativo.
A coluna E-mail do desenvolvedor lista os e-mails dos desenvolvedores de cada app. Se o app for de um
AppGroup,
a coluna Desenvolvedor vai mostrar
(not set)e a coluna Apps vai mostrar os apps do AppGroup. Consulte a guia Apps do AppGroups para mais informações. - Proxies: confira detalhes por proxy.
- Códigos de resposta: confira os detalhes por código de resposta.
- Regras: confira detalhes por regras de detecção.
- User agents: confira detalhes por user agent, o agente de software que fez a chamada de API.
O que significa quando um atributo tem o valor (not set)?
Às vezes, um atributo tem o valor (not set). Há muitos motivos para isso acontecer. Por um lado, a Apigee pode não ter informações suficientes para determinar o valor do
atributo, por exemplo, o país de origem de uma chamada de API. Ou o atributo pode não
se aplicar a um caso específico. Consulte O que significa o valor de entidade de análise "(not set)"? para obter mais informações.
Registros de acesso de entrada na detecção de abuso
Se você ativou o Cloud Logging para registros de acesso de entrada do Apigee, a página de detalhes de um endereço IP ou uma chave de API fornece um link direto para o Cloud Logging com um filtro definido para o endereço IP selecionado no momento.
Consulte Ver registros usando a Análise de registros para informações de uso. Filtros sugeridos:
- Para conferir todos os tipos de anomalia, veja todas as chamadas.
- Para encontrar apenas erros, restrinja os resultados à gravidade Erro.
Consulte Como gerar registros de acesso da Apigee para informações e implicações importantes de preços ao usar registros de acesso de entrada do Cloud Logging para instâncias da Apigee.
Excluir tráfego da detecção de abusos
Em alguns casos, talvez seja necessário excluir o tráfego da detecção de abusos. Por exemplo, se você tiver um conjunto de endereços IP que sabe serem usados para testes ou sondagens automatizadas, talvez não queira sinalizar o tráfego excessivo dessas fontes como abuso.
Exclua o tráfego da detecção de abusos adicionando atributos às listas de exclusão, que especificam o tráfego a ser excluído e os motivos. No momento, a Apigee é compatível com intervalos CIDR e endereços IP como atributos que podem ser usados para excluir tráfego.
Listas de exclusão
As listas de exclusão coletam os atributos que serão excluídos da detecção. É possível criar várias listas de exclusão para cada ambiente, e cada uma pode incluir vários intervalos CIDR e endereços IP.
Ao gerenciar listas de exclusão, é possível adicionar ou modificar atributos diretamente. Por exemplo, não é preciso esperar que um endereço IP apareça em um incidente de detecção de abuso para excluí-lo da detecção.
Pode levar até três dias para que o tráfego adicionado a uma lista de exclusão seja excluído de novos incidentes. Depois que o tráfego é excluído, ele não aparece em novas detecções ou incidentes, mas continua aparecendo em relatórios anteriores, marcado na coluna Exclusões para incidentes e tráfego detectado na UI.
Campos da lista de exclusão
As listas de exclusão incluem estes campos. Todos os campos são obrigatórios, a menos que estejam marcados como opcionais.
| Campo | Descrição |
|---|---|
| Nome de exibição | O nome de exibição da lista. Esse nome é mostrado na guia Exclusões. |
| Endereços IP e intervalos CIDR | Os endereços IP ou intervalos CIDR a serem excluídos da detecção. Você precisa incluir pelo menos um intervalo CIDR ou endereço IP e pode excluir no máximo 30 intervalos CIDR e endereços IP por lista. Sempre que possível, prefira intervalos CIDR a endereços IP. |
| Motivo | Um motivo para excluir o tráfego. Selecione um dos motivos fornecidos. |
| Detalhes (opcional) | Um comentário sobre a lista, fornecendo mais informações sobre por que o tráfego é excluído. |
Gerenciar listas de exclusão
Para gerenciar listas de exclusão diretamente:
- Selecione um ambiente para detecção de abuso.
- Selecione a guia Exclusões.
- Para criar uma lista de exclusão, clique em Criar. Para editar uma lista de exclusão, selecione Editar no menu de mais ações na linha dessa lista.
- Preencha os campos conforme descrito em Campos da lista de exclusão.
Excluir tráfego usando a página de detalhes do incidente de detecção de abuso
Para excluir um ou vários endereços IP:
- Confira os detalhes de um incidente.
- Na lista Endereços IP, clique em Mostrar todos os endereços IP para conferir os endereços IP na lista.
- Marque a caixa ao lado de cada endereço IP que você quer excluir da detecção.
- Clique em Excluir da detecção na parte de cima da lista.
- Selecione uma lista de exclusão ou crie uma.
- Preencha os campos conforme descrito em Campos da lista de exclusão.
- Clique em Salvar.
Excluir tráfego usando a página "Tráfego detectado"
Para excluir um ou vários endereços IP:
- Selecione um ambiente para detecção de abuso.
- Selecione a guia Tráfego detectado.
- Na lista Endereços IP do tráfego detectado, clique em Mostrar todos os endereços IP para conferir os endereços IP na lista.
- Marque a caixa ao lado de cada endereço IP que você quer excluir da detecção.
- Clique em Excluir da detecção na parte de cima da lista.
- Selecione uma lista de exclusão ou crie uma.
- Preencha os campos conforme descrito em Campos da lista de exclusão.
- Clique em Salvar.
Limitações na detecção de abuso
A detecção de abuso tem as seguintes limitações.
- Os incidentes com último evento detectado há mais de 14 dias não são exibidos na UI de detecção de abuso. Consulte Limitações de incidentes e dados exibidos para mais informações sobre quais incidentes e dados são exibidos na IU.
- Quando você ativar a API avançada para uma organização ou reativá-la pela primeira vez, haverá um atraso enquanto os eventos são agrupados em incidentes. Depois disso, haverá atrasos periódicos.
- A página de atributo Detalhes do incidente pode levar algum tempo para ser carregada para organizações com uma grande quantidade de tráfego.
- As listas de exclusão aceitam no máximo 15 listas por ambiente, com um total de 30 intervalos CIDR e endereços IP por lista.
- No momento, os AppGroups não são compatíveis com a Apigee híbrida.