Esta página se aplica a Apigee y Apigee Hybrid.
Consulta la documentación de
Apigee Edge.
La detección de abuso de la seguridad avanzada de APIs te permite ver los incidentes de seguridad que involucran a tus APIs. Un incidente de seguridad es un grupo de eventos con patrones similares, que pueden representar una amenaza de seguridad. La seguridad avanzada de APIs usa modelos de aprendizaje automático para detectar patrones que son una señal de actividad maliciosa, incluida la recopilación y anomalía de APIs, junto con los eventos de clústeres basados en patrones similares.
Cuando la seguridad avanzada de la API detecta un incidente de seguridad, informa lo siguiente:
- El nivel de riesgo y la duración del incidente
- Los proxies afectados por el incidente
- Las direcciones IP de los eventos del incidente
- Las reglas de detección que se activaron con el incidente
- Los países de origen del incidente
y otra información relacionada con el incidente.
Puedes acceder a la detección de abuso mediante la IU de Apigee, como se describe a continuación, o a través de la API de incidentes o la API de estadísticas de seguridad.
Consulta roles y permisos necesarios para la detección de abuso para conocer los roles y permisos necesarios para usar la detección de abuso.
Para usar esta función, debes habilitar el complemento. Si eres cliente de suscripción, puedes habilitar el complemento para tu organización. Consulta Administra la seguridad Advanced API Security para las organizaciones de suscripción para obtener más detalles. Si eres cliente de pago por uso, puedes habilitar el complemento en tus entornos aptos. Para obtener más información, consulta Administra el complemento de seguridad Advanced API Security.
Habilita los modelos de aprendizaje automático para la detección de abusos
Apigee solicita tu ayuda para mejorar los modelos de aprendizaje automático a fin de detectar abusos en tu organización, ya que nos permite entrenar los modelos en tus datos. Entrenar los modelos a partir de tus datos ayuda a mejorar su precisión para detectar incidentes de seguridad. El entrenamiento solo se aplicará a tu organización. Tus datos no se compartirán con ningún otro cliente de Google Cloud con fines de entrenamiento.
Cuando abras por primera vez la página Detección de abuso en la IU de Apigee, verás una solicitud para habilitar los modelos de aprendizaje automático de la seguridad avanzada de APIs para que usen tus datos de tráfico de la API en el entrenamiento de modelos. Debes habilitar de forma explícita el uso del modelo para la detección de abuso. Ten en cuenta que, si no habilitas el entrenamiento de modelos, no verás ninguna detección de la regla de Detección avanzada de anomalías. Esta regla no funciona si no se habilita el entrenamiento de modelos.
Consulta Roles y permisos necesarios para la detección de abuso para obtener información sobre los roles necesarios para administrar si el aprendizaje automático está habilitado.
Usar un modelo de aprendizaje automático para la detección avanzada de anomalías en la detección de abusos
Para ver las anomalías detectadas en la Detección de abusos, debes habilitar el modelo de aprendizaje automático de Detección de anomalías avanzada para que se entrene con los datos de tráfico de tu API.
El modelo solo usa tus datos para el entrenamiento. Tus datos nunca se comparten con otros clientes de Google Cloud .
Para habilitar el uso de tus datos de tráfico de la API para el entrenamiento de modelos de detección de anomalías, selecciona esa opción cuando agregues la detección de anomalías a la configuración de Detección de abusos.
Abrir la página de Detección de abuso
Para abrir la página de Detección de abusos, haz lo siguiente:
En la consola de Google Cloud , ve a la página Advanced API Security > Abuse detection.
Esto muestra la página principal de Detección de abuso:
Cambia los permisos para permitir que Apigee mejore tus modelos de aprendizaje automático
Puedes cambiar los permisos para permitir que Apigee mejore tus modelos de aprendizaje automático en cualquier momento si haces clic en Configuración en la parte superior derecha de la página de detección de abusos y seleccionas la opción para habilitar o inhabilitar esta función.
Página principal de detección de abusos
En la parte superior de la página, puedes seleccionar uno de los siguientes períodos recientes para ver los incidentes: el último día, la última semana o las últimas 2 semanas.
En la tabla de la página, se muestran los entornos de tu organización que se ven afectados por incidentes de seguridad durante el intervalo de tiempo seleccionado.
Cada fila de la tabla también muestra lo siguiente:
- Entorno: El entorno en el que se produjo el abuso.
- Total de incidentes: Es la cantidad total de incidentes en el entorno durante el intervalo de tiempo seleccionado. Consulta Limitaciones de incidentes y datos que se muestran para obtener más información sobre qué incidentes y datos se muestran en la IU.
Nivel de riesgo: Muestra la cantidad de incidentes en tres niveles de riesgo: grave, moderado y bajo. El nivel de riesgo se basa en distintas características de un incidente, como la cantidad de reglas detectadas, sus tipos y el tamaño relativo del incidente en comparación con el tráfico legítimo. El nivel de riesgo está diseñado para ayudarte a priorizar qué incidentes investigar, de modo que puedas enfocarte en los más importantes.
El nivel de riesgo puede ser uno de los siguientes:
- Gravedad: Los incidentes graves presentan un riesgo alto. Te recomendamos que priorices su investigación.
- Moderado: los incidentes moderados presentan cierto riesgo, pero menos que aquellos con riesgo grave, y te recomendamos que los priorices por sobre los incidentes de riesgo bajo.
- Bajo: Los incidentes de riesgo bajo se pueden investigar al final, después de investigar los incidentes de mayor riesgo.
El número junto a cada nivel de riesgo indica la cantidad de incidentes con ese nivel de riesgo.
Detalles del entorno
Para ver los incidentes en un entorno del intervalo de tiempo seleccionado, selecciona el entorno en la tabla que se muestra arriba. Se abrirá la vista Detalles del entorno:
Si ves un incidente o tráfico detectado y deseas crear una acción de seguridad para bloquear o marcar solicitudes relacionadas con el incidente o el tráfico detectado, haz clic en Crea acción de seguridad (Create Security Action) en la parte superior de la página. Se abrirá la página Acciones de seguridad.
La vista Detalles del entorno (Environment details) tiene dos pestañas:
- Incidentes: Muestra una lista de incidentes en el entorno y la información sobre ellos.
- Tráfico detectado: Muestra detalles del tráfico de abuso detectado relacionado con los incidentes.
Incidentes
La pestaña Incidentes de la vista Detalles del entorno, que se muestra arriba, muestra las siguientes opciones:
- Entorno: Cambia el entorno en el que se ven los incidentes.
- Proxy: Puedes usar Seleccionar todo para mostrar los incidentes de todos los proxies o seleccionar uno o más proxies individuales para mostrar los incidentes solo de los proxies seleccionados.
- Incluir incidentes archivados: Cuando se selecciona, la lista de incidentes
muestra los incidentes archivados. Los incidentes archivados
se muestran con un ícono junto a ellos:
Para ocultar incidentes archivados de la lista, anula la selección de Incluir incidentes archivados. Es posible que quieras ocultar incidentes archivados si se muestran muchos incidentes y no deseas verlos todos, o si deseas ocultar los incidentes que ya investigaste.
La vista Incidentes también muestra la siguiente información:
- Nombre del incidente: Es un nombre generado que resume el incidente.
Es posible que veas "Varios" para algunos nombres de incidentes de bajo riesgo. Esto incluye el tráfico que no se ajustó a las agrupaciones que representan patrones de amenazas bien definidos y de mayor riesgo. (Esta funcionalidad aún no está disponible si tienes habilitado el VPC-SC). - Nivel de riesgo: el nivel de riesgo del incidente. En general, enfócate primero en los incidentes de riesgo Alto, que también tienen una mayor confianza que los incidentes de riesgo Bajo.
Principales reglas de detección: Una lista de las principales reglas de detección que se activaron con el incidente.
- Tráfico de incidentes: la cantidad total de eventos: llamadas a la API que se etiquetaron mediante una de las reglas de detección relacionadas con el incidente.
- Primer evento detectado: la fecha y la hora en que se detectó el primer evento en el incidente.
- Último evento detectado: la fecha y hora en que se detectó el último evento en el incidente.
- Duración: la duración del incidente, desde el primer evento hasta el último.
- UUID: El identificador único universal del incidente.
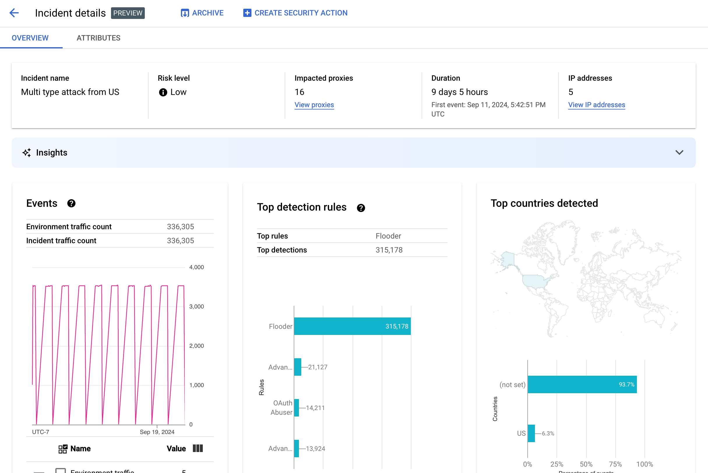
Detalles del incidente
Para ver los detalles de un incidente, haz clic en su nombre en la tabla. Esto muestra el panel Descripción general de la vista Detalles del incidente:
Puedes hacer clic en Crear acción de seguridad en la parte superior de la página para crear una acción de seguridad en respuesta al incidente.
La vista Detalles del incidente (Incident details) tiene dos pestañas: Descripción general (Overview) y Atributos (Attributes). Consulta Descripción general para obtener información sobre la pestaña Descripción general y Atributos para obtener información sobre los atributos.
Descripción general
En el panel Descripción general, se muestra información básica sobre el incidente, incluido lo siguiente:
- Nombre del incidente: el nombre del incidente.
- Nivel de riesgo: el nivel de riesgo del incidente.
- Proxies afectados: La cantidad de proxies afectados por el incidente. Haz clic en Ver proxies para ver los proxies afectados.
- Duración: La duración del incidente, desde el primer evento hasta el último. También se muestra la fecha y la hora en que se detectó el evento por primera vez.
- Direcciones IP (recuento): Es la cantidad de direcciones IP únicas detectadas para este incidente. Haz clic en Ver direcciones IP para obtener más información sobre las direcciones IP.
- Estadísticas: Los detalles de los incidentes de detección de abusos pueden incluir estadísticas de IA generativa creadas con modelos de lenguaje grandes (LLM) de IA generativa de Google Cloud.
El LLM resume el tráfico detectado por incidente para ayudarte a comprender mejor el incidente de seguridad, proporciona contexto e información adicionales sobre el incidente, vínculos a documentación de respaldo y recomienda los próximos pasos. Para enviar tus comentarios, haz clic en el ícono de pulgar hacia arriba o hacia abajo y proporciona una explicación opcional.
Los resúmenes de estadísticas y las recomendaciones se basan en los datos de los últimos 14 días, incluso si el incidente comenzó hace más de 14 días.
Estas estadísticas de IA generativa se incluyen automáticamente en la detección de abusos si el proyecto y tu cuenta de usuario están configurados para usar la API de Cloud AI Companion. Consulta Habilita la API de Cloud AI Companion en un proyecto de Google Cloud y Otorga roles de IAM en un proyecto de Google Cloud. Las cuentas de usuario también necesitan un permiso adicional para ver estadísticas. Consulta Roles y permisos requeridos para la detección de abusos.
Para inhabilitar las estadísticas de IA generativa, inhabilita la API de Cloud AI Companion para este proyecto siguiendo las instrucciones que se indican en Cómo inhabilitar servicios. - Eventos: Muestra un gráfico de series temporales de eventos en el incidente. Para cada punto del gráfico, el valor y correspondiente es la cantidad total de eventos en un período corto alrededor de ese tiempo. Si colocas el cursor sobre
un punto del gráfico, la cantidad de eventos en el período más reciente se
muestra debajo de Valor. Para ver los valores en los que cambian los períodos, mueve el cursor hacia la izquierda o la derecha y observa dónde cambian los valores.
En el panel Eventos, también se muestran los recuentos totales de tráfico del entorno y de incidentes.
- Se detectaron reglas principales: Muestra hasta cinco de los grupos de reglas principales detectados, incluida la siguiente información:
- Reglas dominantes: Las reglas de detección más significativas que activó el incidente.
- Eventos de APIs de las reglas dominantes: La cantidad de eventos de APIs etiquetados por las reglas dominantes.
- Total de reglas detectadas: La cantidad de reglas de detección que se activaron con el incidente.
Para ver todas las reglas, haz clic en Ver todas las reglas en la parte inferior de la tarjeta.
- Países principales detectados: Un mapa que muestra los países que fueron fuentes de eventos en el incidente. Debajo del mapa, se muestra un gráfico que muestra hasta cinco de
estos países y el porcentaje del tráfico total que se origina en ellos.
Nota: Si no se puede determinar el país de origen de los eventos, el mapa muestra el mensaje no establecido.
Para ver todos los países, haz clic en Ver todos los países, en la parte inferior de la tarjeta.
- Direcciones IP: Visualiza los detalles de los incidentes por direcciones IP de origen de los eventos en el
incidente. Selecciona Mostrar todas las direcciones IP para ver todas las direcciones IP de la lista.
Nota: En el panel Direcciones IP, se muestran direcciones IP únicas, incluso si más de un incidente corresponde a la misma dirección IP. Direcciones IP muestra las siguientes columnas:
- Dirección IP: Es la dirección IP del incidente. Haz clic en Ver si la dirección IP no está visible. Una vez que se muestre la dirección IP, haz clic en ella para ver la vista de detalles.
- Ubicación: la ubicación de la dirección IP.
- Tráfico detectado: La cantidad total de solicitudes de la dirección IP.
- % de llamadas: Es el porcentaje de solicitudes de la dirección IP de todas las llamadas en el entorno.
- Primer evento detectado: La primera vez que se detecta un evento en el incidente.
- Último evento detectado: Es la última vez que se detectó un evento en el incidente.
-
En API Keys, se enumeran los incidentes por clave de API. Selecciona Mostrar todas las claves de API para ver todas las claves de API de la lista. La lista incluye las siguientes columnas:
- Clave de API: Es la clave de API del incidente. Haz clic en Ver si la clave no está visible. Una vez que se muestre la clave de API, haz clic en ella para ver la vista de detalles.
- App: Es la aplicación para desarrolladores o la aplicación de AppGroup asociada con la clave de API.
- Tráfico detectado: Es la cantidad total de solicitudes de la clave de API.
- % de llamadas: Porcentaje de solicitudes de la clave de API de todas las llamadas en el entorno.
- Primer evento detectado: La primera vez que se detectó un evento con una solicitud con esta clave de API en el incidente.
- Último evento detectado: Es la última vez que se detectó un evento con una solicitud con esta clave de API en el incidente.
Mitiga una gran cantidad de falsos positivos
Si ves una gran cantidad de falsos positivos y direcciones IP internas marcadas como anomalías por las reglas de detección de abusos de Advanced API Security, sigue las instrucciones de esta sección para mitigar el problema.
De forma predeterminada, Apigee usa la primera dirección IP pública que aparece en el encabezado X-Forwarded-For (XFF) en las solicitudes de API. Sin embargo, en el caso de las organizaciones con un tráfico interno de la API significativo, el encabezado XFF podría incluir IPs privadas que se enumeran antes de las IPs públicas. (por ejemplo, cuando se usa una dirección IP de balanceador de cargas pública) En este caso, el comportamiento predeterminado de Apigee es ignorar las IPs privadas en el encabezado XFF y mostrar la dirección IP del balanceador de cargas público como la fuente de tráfico. Esto podría hacer que Apigee atribuya una cantidad artificialmente grande de tráfico a esa dirección IP pública, que luego podría marcarse como un patrón de tráfico anómalo en la función Detección de abusos de la seguridad avanzada de la API.
Puedes mitigar este problema configurando la resolución de direcciones IP de cliente para el entorno y, así, indicar qué dirección IP debe usar Apigee como IP de origen. Usar la resolución de IP del cliente ayuda a Apigee a informar la verdadera dirección IP de origen de tu tráfico de API. Por ejemplo, puedes indicarle a Apigee que siempre use la primera dirección IP de tu encabezado XFF, incluso si se trata de una dirección IP privada.
Archiva los incidentes
Para ayudarte a distinguir entre los incidentes que ya investigaste y los que no analizaste, puedes archivar los incidentes que ya no requieren tu atención. Para archivar un incidente, se oculta de la lista Detalles del entorno > Incidentes (Environment details > Incidents), siempre que no esté seleccionada la opción Incluir incidentes archivados (Include archived incidents). El archivado no borra un incidente: siempre puedes desarchivarlo si cambias de opinión.
Para archivar un incidente, selecciona Archivar (Archive) en la parte superior de la vista
Detalles del incidente (Incident details).
Después de hacerlo, la etiqueta del botón Archivar cambia a
Desarchivar.

Desarchiva los incidentes
Para desarchivar un incidente archivado, haz lo siguiente:
- En la vista Detalles del entorno > Incidentes (Environment details > Incidents), haz clic en el ícono junto al
incidente que deseas desarchivar:

- En la parte superior de la lista de incidentes, haz clic en Desarchivar.
De forma alternativa, si te encuentras en la vista Detalles del incidente (Incident details), haz clic en Desarchivar.
Tráfico detectado
El tráfico detectado es el tráfico que activó una regla de detección de abuso. En la vista Tráfico detectado, se muestra información sobre los incidentes, que son instancias específicas de tráfico detectado. En la página, se muestran los incidentes con Último evento detectado en los últimos 14 días. Consulta Limitaciones de incidentes y datos que se muestran para obtener más información sobre el intervalo de tiempo de los datos que se muestran en la IU.
Para abrir la vista Tráfico detectado, selecciona Tráfico detectado en la vista Detalles del entorno:
La vista Tráfico detectado muestra los datos para la siguiente información:
- Tráfico total: La cantidad total de solicitudes.
- Tráfico detectado: La cantidad de solicitudes de direcciones IP de abusos detectados.
- % de tráfico detectado: El porcentaje que el tráfico detectado representa del tráfico total.
- Recuento de direcciones IP detectadas: La cantidad de direcciones IP distintas que corresponden al abuso detectado. Las solicitudes múltiples de la misma dirección IP solo se cuentan una vez.
La vista Tráfico detectado también muestra una tabla con los detalles de cada dirección IP correspondiente al abuso detectado. Ten en cuenta que, según la configuración predeterminada, las direcciones IP no se muestran por motivos de privacidad. Para mostrarlas, selecciona Mostrar todas las direcciones IP en la parte superior de la tabla.
Cada fila de la tabla de direcciones IP muestra lo siguiente:
- Dirección IP: Es la dirección IP del abuso detectado. Haz clic en Ver para ver la dirección. Una vez que se muestre la dirección IP, haz clic en ella para ver la vista de detalles.
- Ubicación: la ubicación de la dirección IP.
- Clave de app principal: La clave de app que se usa con mayor frecuencia en las solicitudes de la dirección IP. Nota: La clave de app es otro término que se usa para la clave de API.
- Reglas de detección: Una lista de todas las reglas de detección que activó el abuso.
- URL principal: la URL que recibió la mayor cantidad de solicitudes de la dirección IP.
- Tráfico detectado: la cantidad de solicitudes de la dirección IP.
- % de tráfico detectado: El porcentaje de solicitudes de la dirección IP de todas las solicitudes en el entorno.
- Primer evento detectado: La primera vez que se detectó un evento en una solicitud de la dirección IP durante el intervalo de tiempo seleccionado en la parte superior de la página Puntuaciones de seguridad.
- Último evento detectado: La última vez que se detectó un evento en una solicitud de la dirección IP durante el intervalo de tiempo seleccionado en la parte superior de la página Puntuaciones de seguridad.
Vista de detalles
La vista Detalles proporciona información sobre el incidente o el tráfico detectado. Muestra las reglas detectadas, las fechas de la primera y la última detección, y los atributos del tráfico detectado de la dirección IP de la clave de API. (Consulta la referencia de dimensiones de Analytics y las dimensiones de la API de estadísticas de seguridad para obtener más información sobre los campos de detalle).
En el caso de las direcciones IP, la pestaña Detalles también incluye información sobre los registros de acceso de Ingress relacionados. Consulta Registros de acceso de entrada en la detección de abuso para obtener más información.
Si las reglas detectadas para el incidente o el tráfico involucran reglas de detección de anomalías, la sección Motivos de la detección avanzada de anomalías muestra información sobre el tráfico anómalo detectado.
Pestaña de datos sin procesar
Después de hacer clic en la dirección IP o la clave de API, puedes seleccionar la pestaña Sin procesar para ver los datos sin procesar del tráfico detectado, incluidos las marcas de tiempo, las rutas de solicitud y los códigos de estado de respuesta. Los datos sin procesar que se muestran se limitan a 1,000 filas y son una muestra, no necesariamente los datos más recientes.
Pestaña Detalles del abuso
Si el incidente o el tráfico detectado incluyen anomalías detectadas, la pestaña Detalles del abuso muestra información sobre los eventos anómalos detectados, incluidos los gráficos de series temporales del tráfico de la dirección IP con eventos anómalos indicados.
Los gráficos de series temporales muestran la actividad en los indicadores anómalos y cerca de ellos. Por ejemplo, si la tasa de errores aumenta repentinamente, el eje Y de la serie temporal muestra la tasa de errores antes, durante y después del aumento. Si el volumen de tráfico aumenta repentinamente, el eje Y de la serie temporal muestra los datos de volumen antes, durante y después de ese evento.
Es posible que el modelo no siempre marque y muestre todos los datos anómalos en los gráficos de series temporales. El modelo selecciona la actividad que determina que tiene la mayor influencia en las tasas de error a nivel del entorno.
Los vínculos que se encuentran debajo de los gráficos conectan directamente con el registro Google Cloud relacionado con el evento. Consulta Registros de acceso de entrada en la detección de abuso para obtener más información.
Atributos
La vista Atributos te permite desglosar los detalles de un incidente o del tráfico detectado. Los atributos, también conocidos como dimensiones, son agrupaciones de datos que te permiten ver el incidente de diferentes maneras. Por ejemplo, el atributo de productos de API te permite ver los datos por producto de API.
Para ver los Atributos de un incidente, selecciona la pestaña Atributos en la parte superior de la vista Detalles del incidente.
Para ver los atributos de una dirección IP o clave de API específica en un incidente o en el tráfico detectado, haz clic en la dirección IP o la clave de API en la tabla de resultados de esa página de descripción general.
En el panel izquierdo, se muestran todos los atributos y la cantidad de valores distintos para cada atributo. Puedes seleccionar un atributo para ver los detalles del incidente.
En la imagen anterior, se muestra la vista Atributos con Países o regiones seleccionados. En el panel Países o regiones, se muestran los gráficos del porcentaje de llamadas a la API realizadas para cada región.
Consulta Qué significa cuando un atributo tiene el valor (not set) si ves (not set) para algún valor.
El campo Filtro te permite filtrar los datos que se muestran en el panel de un atributo según varias propiedades.
En general, en el panel de un atributo, se muestra una tabla que muestra los datos de incidentes según los valores del atributo. Las columnas de la tabla incluyen la siguiente información:
- Total de llamadas realizadas: la cantidad total de llamadas a la API.
- Porcentaje de llamadas: porcentaje de todas las llamadas para cada valor del atributo.
- Hora de la última detección: la última vez que se detectó un evento relacionado con el incidente.
Para algunos atributos, la tabla tiene columnas adicionales.
Consulta dimensiones para obtener información sobre cada atributo, incluido lo siguiente:
- Productos de API: Consulta los detalles por producto de API.
- Países/Regiones: Visualiza los detalles según los países y las regiones donde se originaron los eventos en el incidente.
- Apps de AppGroup: Consulta los detalles por app de AppGroup relacionada. Si no hay ningún AppGroup asociado a la solicitud, las columnas App de AppGroup y Nombre de AppGroup muestran
(not set). En su lugar, consulta la información de las apps para desarrolladores. - AppGroups: Consulta los detalles de los AppGroups relacionados por nombre. Si no hay ningún AppGroup asociado a la solicitud, las columnas Nombre de AppGroup y App de AppGroup mostrarán
(not set). Consulta la información de Desarrolladores. - Desarrolladores: Consulta los detalles por desarrolladores, es decir, las personas que desarrollan las apps. Desarrolladores incluye una columna etiquetada como Apps, que enumera las aplicaciones de cada desarrollador. Si la app pertenece a un AppGroup, la columna Desarrollador muestra
(not set)y la columna Apps muestra las apps del AppGroup. Consulta la pestaña Nombres de AppGroups para obtener más información. - Apps de desarrolladores: Consulta los detalles por aplicación.
En la columna Correo electrónico del desarrollador, se enumeran los correos electrónicos de los desarrolladores de cada app. Si la app pertenece a un AppGroup, la columna Desarrollador muestra
(not set)y la columna Apps muestra las apps del AppGroup. Consulta la pestaña Apps de AppGroups para obtener más información. - Proxies: Visualiza los detalles por proxy.
- Códigos de respuesta: Consulta los detalles por código de respuesta.
- Reglas: Visualiza los detalles por reglas de detección.
- Usuarios-agentes: Visualiza los detalles por usuario-agente (el agente de software que realizó la llamada a la API).
¿Qué significa cuando un atributo tiene el valor (not set)?
En ocasiones, un atributo tiene el valor (not set). Existen varios motivos por los que esto podría ocurrir. En primer lugar, es posible que Apigee no tenga suficiente información a fin de determinar el valor del atributo, por ejemplo, el país de origen de una llamada a la API. O bien, es posible que el atributo no se aplique en un caso en particular. Consulta ¿Qué significa un valor de entidad de las estadísticas “(not set)”? para obtener más información.
Registros de acceso de entrada en la detección de abusos
Si habilitaste Cloud Logging para los registros de acceso de entrada de Apigee, la página de detalles de una dirección IP o clave de API proporciona un vínculo directamente a Cloud Logging con un filtro establecido para la dirección IP seleccionada actualmente.
Consulta Visualiza registros con el Explorador de registros para obtener información sobre el uso. Filtros sugeridos:
- Para ver todos los tipos de anomalías, consulta todas las llamadas.
- Para encontrar solo errores, restringe los resultados a la gravedad Error.
Consulta Registra los registros de acceso de Apigee para obtener información sobre las implicaciones importantes de los precios cuando se usan los registros de acceso de entrada de Cloud Logging para las instancias de Apigee.
Cómo excluir tráfico de la detección de abusos
En algunos casos, es posible que desees excluir tráfico de la detección de abusos. Por ejemplo, si tienes un conjunto de direcciones IP que sabes que se usan para pruebas o sondeos automatizados, es posible que no quieras marcar el tráfico excesivo de esas fuentes como abuso.
Para excluir tráfico de la detección de abusos, agrega atributos a las listas de exclusión, que especifican el tráfico que se debe excluir y los motivos. En este momento, Apigee admite rangos de CIDR y direcciones IP como atributos que puedes usar para excluir tráfico.
Listas de exclusiones
Las listas de exclusión recopilan los atributos que se deben excluir de la detección. Puedes crear varias listas de exclusiones para cada entorno, y cada lista puede incluir varios rangos de CIDR y direcciones IP.
Cuando administras listas de exclusión, puedes agregar o modificar atributos directamente. Por ejemplo, no es necesario que esperes a que aparezca una dirección IP en un incidente de detección de abuso para excluirla de la detección.
El tráfico que se agrega a una lista de exclusión puede tardar hasta tres días en excluirse de los incidentes nuevos. Una vez que se excluye el tráfico, no aparece en ninguna detección o incidente nuevos, pero sí sigue apareciendo en los informes anteriores, marcado en la columna Exclusiones para los incidentes y el tráfico detectado en la IU.
Campos de la lista de exclusiones
Las listas de exclusiones incluyen estos campos. Todos los campos son obligatorios, a menos que estén marcados como opcionales.
| Campo | Descripción |
|---|---|
| Nombre visible | Es el nombre visible de la lista. Este nombre se muestra en la pestaña Exclusiones. |
| Direcciones IP y rangos CIDR | Son las direcciones IP o los rangos CIDR que se excluirán de la detección. Debes incluir al menos un rango CIDR o una dirección IP, y puedes excluir un máximo de 30 rangos CIDR y direcciones IP en total por lista. Cuando sea posible, prefiere los rangos de CIDR a las direcciones IP. |
| Motivo | Es un motivo para excluir el tráfico. Selecciona uno de los motivos proporcionados. |
| Detalles (opcional) | Es un comentario sobre la lista que proporciona más información sobre por qué se excluye el tráfico. |
Administra listas de exclusión
Para administrar las listas de exclusiones directamente, sigue estos pasos:
- Selecciona un entorno para la detección de abuso.
- Selecciona la pestaña Exclusiones.
- Para crear una nueva lista de exclusiones, haz clic en Crear. Para editar una lista de exclusiones existente, selecciona Editar en el menú más acciones de la fila de esa lista.
- Completa los campos como se describe en Campos de la lista de exclusión.
Excluye el tráfico con la página de detalles del incidente de detección de abusos
Para excluir una o varias direcciones IP, haz lo siguiente:
- Ver los detalles de un incidente
- En la lista Direcciones IP, haz clic en Mostrar todas las direcciones IP para ver las direcciones IP de la lista.
- Marca la casilla junto a cada dirección IP que desees excluir de la detección.
- Haz clic en Excluir de la detección en la parte superior de la lista.
- Selecciona una lista de exclusiones existente o crea una nueva.
- Completa los campos como se describe en Campos de la lista de exclusión.
- Haz clic en Guardar para guardar los cambios.
Excluye el tráfico con la página de tráfico detectado
Para excluir una o varias direcciones IP, haz lo siguiente:
- Selecciona un entorno para la detección de abuso.
- Selecciona la pestaña Tráfico detectado.
- En la lista Direcciones IP del tráfico detectado, haz clic en Mostrar todas las direcciones IP para ver las direcciones IP de la lista.
- Marca la casilla junto a cada dirección IP que desees excluir de la detección.
- Haz clic en Excluir de la detección en la parte superior de la lista.
- Selecciona una lista de exclusiones existente o crea una nueva.
- Completa los campos como se describe en Campos de la lista de exclusión.
- Haz clic en Guardar para guardar los cambios.
Limitaciones de la detección de abuso
La detección de abuso tiene las siguientes limitaciones.
- Los incidentes cuyo último evento detectado ocurrió hace más de 14 días no se muestran en la IU de detección de abuso. Consulta Limitaciones de incidentes y datos que se muestran para obtener más información sobre qué incidentes y datos se muestran en la IU.
- La primera vez que habilitas la API avanzada para una organización, o la vuelves a habilitar, habrá un retraso mientras los eventos se agrupan en clústeres en incidentes. Después de eso, habrá retrasos periódicos.
- La página de atributos de detalles del incidente puede tardar un tiempo en cargarse en el caso de las organizaciones con una gran cantidad de tráfico.
- Las listas de exclusiones admiten un máximo de 15 listas por entorno, con un máximo de 30 rangos CIDR y direcciones IP totales por lista.
- Por el momento, las listas de exclusión no están disponibles para los clientes de VPC-SC.
- En este momento, los AppGroups no son compatibles con Apigee Hybrid.