Esta página aplica-se ao Apigee e ao Apigee Hybrid.
Veja a documentação do
Apigee Edge.
A deteção de abuso da segurança avançada de APIs permite-lhe ver incidentes de segurança que envolvem as suas APIs. Um incidente de segurança é um grupo de eventos com padrões semelhantes que podem representar uma ameaça de segurança. A segurança avançada da API usa modelos de aprendizagem automática para detetar padrões que são um sinal de atividade maliciosa, incluindo a extração de dados e anomalias da API, e agrupa eventos com base em padrões semelhantes.
Quando a segurança avançada da API deteta um incidente de segurança, comunica o seguinte:
- O nível de risco e a duração do incidente
- Os proxies afetados pelo incidente
- As moradas IP dos eventos de incidentes
- As regras de deteção que foram acionadas pelo incidente
- Os países de origem do incidente
e outras informações relacionadas sobre o incidente.
Pode aceder à deteção de abusos através da IU do Apigee, conforme descrito abaixo, ou através da API Incidents ou da API Security stats
Consulte o artigo Funções e autorizações necessárias para a deteção de abusos para saber as funções e as autorizações necessárias para usar a deteção de abusos.
Para usar esta funcionalidade, tem de ativar o suplemento. Se for cliente de uma subscrição, pode ativar o suplemento para a sua organização. Consulte o artigo Faça a gestão da segurança avançada da API para organizações de subscrição para mais detalhes. Se for cliente de pagamento conforme o uso, pode ativar o suplemento nos seus ambientes elegíveis. Para mais informações, consulte o artigo Faça a gestão do suplemento de segurança avançada da API.
Ative os modelos de aprendizagem automática para a deteção de abuso
O Apigee pede a sua ajuda para melhorar os modelos de aprendizagem automática para a deteção de abuso na sua organização, permitindo-nos preparar os modelos com os seus dados. A preparação dos modelos com base nos seus dados ajuda a melhorar a precisão na deteção de incidentes de segurança. A formação aplica-se apenas à sua organização. Os seus dados não são partilhados com outros clientes do Google Cloud para fins de preparação.
Quando abre a página Deteção de abuso pela primeira vez na IU do Apigee, é apresentada uma solicitação de aceitação para permitir que os modelos de aprendizagem automática da segurança avançada de APIs usem os dados de tráfego da sua API para a preparação de modelos. Tem de ativar explicitamente a utilização do modelo para deteção de abusos. Tenha em atenção que, se não optar por participar na formação de modelos, não verá deteções da regra de Deteção de anomalias avançada. Esta regra não funciona sem a ativação da preparação do modelo.
Consulte o artigo Funções e autorizações necessárias para a deteção de abuso para ver informações sobre as funções necessárias para gerir se a aprendizagem automática está ativada.
Use um modelo de aprendizagem automática para a Deteção de anomalias avançada de deteção de abusos
Para ver as anomalias detetadas na Deteção de abusos, tem de aceitar que o modelo de aprendizagem automática de deteção de anomalias avançada seja preparado com base nos seus dados de tráfego da API.
O modelo usa apenas os seus dados para preparação. Os seus dados nunca são partilhados com outros Google Cloud clientes.
Para ativar a utilização dos dados de tráfego da API para a preparação do modelo de deteção de anomalias, selecione essa opção quando adicionar a deteção de anomalias à configuração da deteção de abusos.
Abra a página Deteção de abuso
Para abrir a página Deteção de abuso:
Apigee na Cloud Console
Na Google Cloud consola, aceda à página Segurança avançada da API > Deteção de abuso.
Apigee clássico
Na IU do Apigee clássica, selecione Analisar > Segurança da API > Deteção de abuso.
É apresentada a página principal Deteção de abuso:
Altere as autorizações para permitir que o Apigee melhore os seus modelos de aprendizagem automática
Pode alterar as suas autorizações para permitir que o Apigee melhore os seus modelos de aprendizagem automática em qualquer altura, clicando em Definições na parte superior direita da página Deteção de abuso e selecionando a opção para ativar ou desativar esta funcionalidade.
Página principal da Deteção de abusos
Na parte superior da página, pode selecionar um dos seguintes períodos recentes em que ver incidentes: o último 1 dia, 1 semana ou 2 semanas.
A tabela na página apresenta os ambientes na sua organização que são afetados por incidentes de segurança durante o intervalo de tempo selecionado.
Cada linha da tabela também apresenta o seguinte:
- Ambiente: o ambiente em que ocorreu o abuso.
- Total de incidentes: o número total de incidentes no ambiente durante o intervalo de tempo selecionado. Consulte o artigo Limitações nos incidentes e nos dados apresentados para mais informações sobre os incidentes e os dados que são apresentados na IU.
Nível de risco: mostra o número de incidentes em três níveis de risco: grave, moderado e baixo. O nível de risco baseia-se em diferentes caraterísticas de um incidente, como o número de regras detetadas, os respetivos tipos e o tamanho relativo do incidente em comparação com o tráfego legítimo. O nível de risco destina-se a ajudar a priorizar os incidentes que deve investigar, para que se possa concentrar nos mais críticos.
O nível de risco pode ser um dos seguintes:
- Grave: os incidentes graves apresentam um risco elevado. Recomendamos que dê prioridade à investigação dos mesmos.
- Moderado: os incidentes moderados apresentam algum risco, mas menos do que os com risco grave, e recomendamos que lhes dê prioridade em relação aos incidentes de baixo risco.
- Baixo: os incidentes de baixo risco podem ser investigados por último, depois de investigar os incidentes de risco mais elevado.
O número junto a cada nível de risco indica o número de incidentes nesse nível de risco.
Detalhes do ambiente
Para ver os incidentes num ambiente para o intervalo de tempo selecionado, selecione o ambiente na tabela apresentada acima. É apresentada a vista Detalhes do ambiente:
Se vir um incidente ou tráfego detetado e quiser criar uma ação de segurança para bloquear ou denunciar pedidos relacionados com o incidente ou o tráfego detetado, clique em Criar ação de segurança na parte superior da página. É apresentada a página Ações de segurança.
A vista Detalhes do ambiente tem dois separadores:
- Incidentes: mostra uma lista de incidentes no ambiente e informações sobre os mesmos.
- Tráfego detetado: mostra detalhes do tráfego de abuso detetado relacionado com os incidentes.
Incidentes
O separador Incidentes da vista Detalhes do ambiente, apresentado acima, apresenta as seguintes opções:
- Ambiente: altere o ambiente no qual quer ver os incidentes.
- Proxy: pode usar a opção Selecionar tudo para apresentar incidentes de todos os proxies ou selecionar um ou mais proxies individuais para apresentar incidentes apenas dos proxies selecionados.
- Incluir incidentes arquivados: quando esta opção está selecionada, a lista de incidentes apresenta incidentes arquivados. Os incidentes arquivados
são apresentados com um ícone junto aos mesmos:
Para ocultar incidentes arquivados da lista, desmarque a opção Incluir incidentes arquivados. Pode querer ocultar incidentes arquivados se forem apresentados muitos incidentes e não quiser vê-los todos ou se quiser ocultar incidentes que já investigou.
A vista Incidentes também apresenta o seguinte:
- Nome do incidente: um nome gerado que resume o incidente.
Pode ver "Diversos" para alguns nomes de incidentes de baixo risco. Estes incluem tráfego que não se enquadrou em agrupamentos que representam padrões de ameaças bem definidos e de maior risco. (Esta funcionalidade ainda não está disponível se tiver o VPC-SC ativado.) - Nível de risco: o nível de risco do incidente. Em geral, concentre-se primeiro nos incidentes de risco Elevado, que também têm uma confiança mais elevada do que os incidentes de risco Baixo.
Principais regras de deteção: uma lista das principais regras de deteção que foram acionadas pelo incidente.
- Tráfego de incidentes: o número total de eventos: chamadas API etiquetadas por uma das regras de deteção relacionadas com o incidente.
- Primeiro evento detetado: a data e a hora em que o primeiro evento no incidente foi detetado.
- Último evento detetado: a data e a hora em que o último evento no incidente foi detetado.
- Duração: a duração do incidente, desde o primeiro evento até ao último.
- UUID: o identificador único universal do incidente.
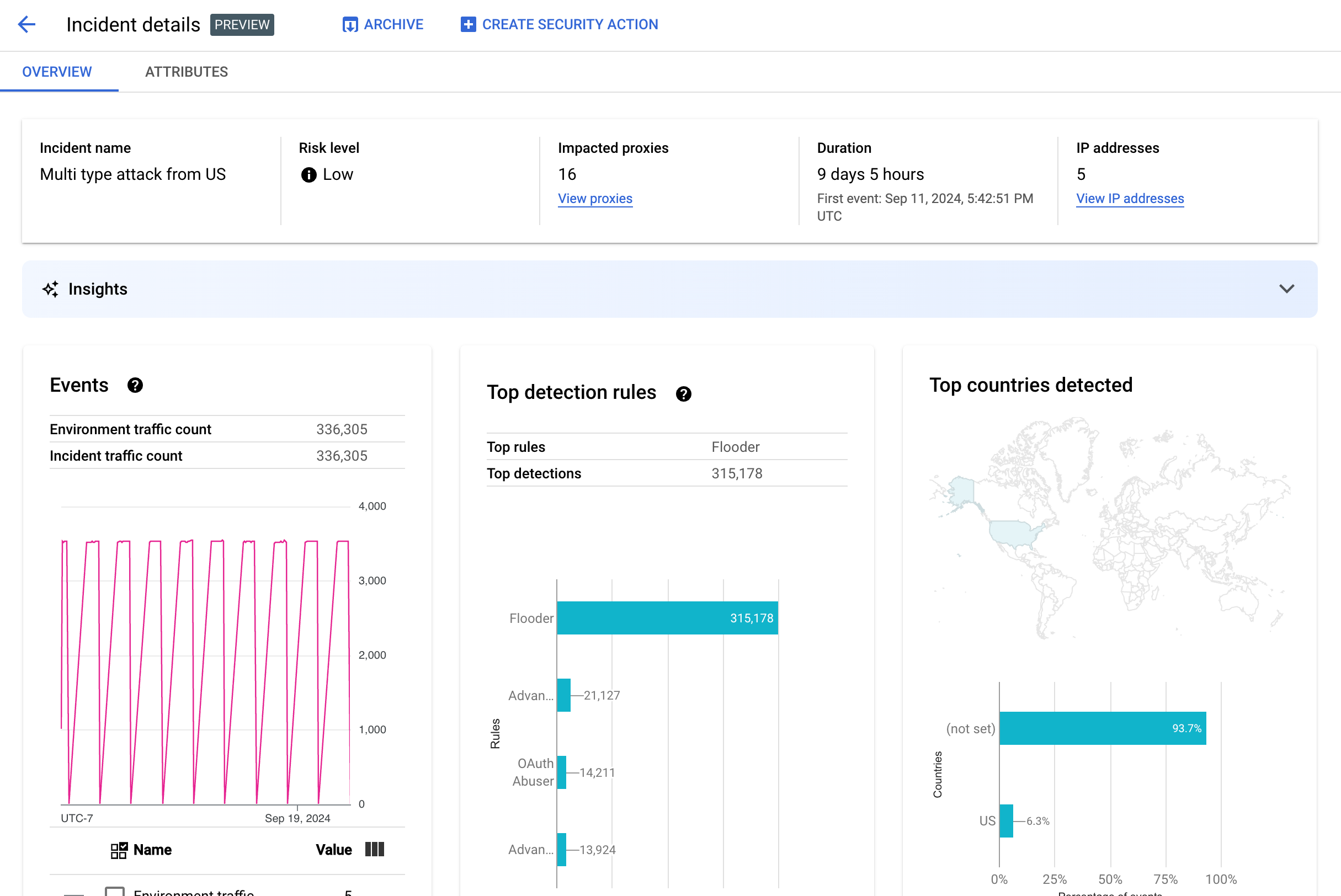
Detalhes do incidente
Para ver os detalhes de um incidente, clique no respetivo nome na tabela. É apresentado o painel Vista geral da vista Detalhes do incidente:
Pode clicar em Criar ação de segurança na parte superior da página para criar uma ação de segurança em resposta ao incidente.
A vista Detalhes do incidente tem dois separadores: Vista geral e Atributos. Consulte a Vista geral para ver informações sobre o separador Vista geral e consulte os Atributos para ver informações sobre os atributos.
Vista geral
O painel Vista geral apresenta informações básicas sobre o incidente, incluindo o seguinte:
- Nome do incidente: o nome do incidente.
- Nível de risco: o nível de risco do incidente.
- Proxies afetados: o número de proxies afetados pelo incidente. Clique em Ver proxies para ver os proxies afetados.
- Duração: a duração do incidente, desde o primeiro evento até ao último. Também mostra a data e a hora em que o evento foi detetado pela primeira vez.
- Endereços IP (contagem): o número de endereços IP exclusivos detetados para este incidente. Clique em Ver endereços IP para ver mais informações sobre os endereços IP.
- Estatísticas: os detalhes dos incidentes de deteção de abuso podem incluir estatísticas de IA generativa criadas com
modelos de linguagem (conteúdo extenso) (MDLs/CEs) de IA generativa do Google Cloud.
O MDG resume o tráfego detetado por incidente para ajudar a compreender melhor o
incidente de segurança, fornece contexto e informações adicionais sobre o
incidente, inclui links para documentação de apoio técnico e recomenda passos seguintes. Envie o seu feedback
clicando no ícone de Gosto ou Não gosto e fornecendo uma explicação opcional.
Os resumos de estatísticas e as recomendações baseiam-se nos últimos 14 dias de dados, mesmo que o incidente tenha começado há mais de 14 dias.
Estas estatísticas da IA generativa são incluídas automaticamente na deteção de abuso se o projeto e a sua conta de utilizador estiverem configurados para usar a API Cloud AI Companion. Consulte os artigos Ative a API Cloud AI Companion num projeto do Google Cloud e Conceda funções do IAM num projeto do Google Cloud. As contas de utilizador também precisam de uma autorização adicional para ver estatísticas. Consulte as funções e autorizações necessárias para a deteção de abusos.
Para desativar as estatísticas de IA generativa, desative a API Cloud AI Companion para este projeto seguindo as instruções em Desativar serviços. - Eventos: apresenta um gráfico de séries cronológicas de eventos no incidente. Para cada ponto no tempo
no gráfico, o valor y correspondente é o número total de eventos num curto período
em torno desse momento. Se passar o cursor do rato sobre um ponto no gráfico, o número de eventos no período mais recente é apresentado abaixo de Valor. Pode ver os valores onde os períodos mudam movendo o cursor para a esquerda ou para a direita e observando onde os valores mudam.
O painel Eventos também apresenta as contagens totais de tráfego de ambiente e de incidentes.
- Principais regras detetadas: apresenta até cinco dos principais grupos de regras detetados,
incluindo as seguintes informações:
- Regras dominantes: as regras de deteção mais significativas que foram acionadas pelo incidente.
- Eventos da API de regras dominantes: o número de eventos da API etiquetados pelas regras dominantes.
- Total de regras detetadas: o número de regras de deteção que foram acionadas pelo incidente.
Para ver todas as regras, clique em Ver todas as regras na parte inferior do cartão.
- Principais países detetados: um mapa que mostra os países que foram fontes de eventos no incidente. Abaixo do mapa, encontra-se um gráfico que mostra até cinco destes países e a percentagem do tráfego total originário destes países.
Nota: se não for possível determinar o país de origem dos eventos, o mapa apresenta não definido.
Para ver todos os países, clique em Ver todos os países na parte inferior do cartão.
- Endereços IP: veja os detalhes do incidente por endereços IP de origem para eventos no incidente. Selecione Apresentar todos os endereços IP para ver todos os endereços IP na lista.
Nota: o painel Endereços IP apresenta endereços IP únicos, mesmo que mais do que um incidente corresponda ao mesmo endereço IP. Endereços IP apresenta as seguintes colunas:
- Endereço IP: o endereço IP do incidente. Clique em Ver se o endereço IP não estiver visível. Quando o endereço IP for apresentado, clique nele para ver a vista de detalhes.
- Localização: localização do endereço IP.
- Tráfego detetado: o número total de pedidos do endereço IP.
- % de chamadas: percentagem de pedidos do endereço IP do total de chamadas no ambiente.
- Primeiro evento detetado: a primeira vez que um evento foi detetado no incidente.
- Último evento detetado: a última vez que um evento foi detetado no incidente.
-
Chaves da API lista os incidentes por chave da API. Selecione Apresentar todas as chaves da API para ver todas as chaves da API na lista. A lista inclui as seguintes colunas:
- Chave da API: a chave da API para o incidente. Clique em Ver se a chave não estiver visível. Quando a chave da API for apresentada, clique nela para ver a vista de detalhes.
- App: a aplicação do programador ou a aplicação AppGroup associada à chave da API.
- Tráfego detetado: o número total de pedidos da chave da API.
- % de chamadas: percentagem de pedidos da chave da API do total de chamadas no ambiente.
- Primeiro evento detetado: a primeira vez que um evento com um pedido com esta chave da API foi detetado no incidente.
- Último evento detetado: a última vez que um evento com um pedido com esta chave da API foi detetado no incidente.
Mitigue um grande número de falsos positivos
Se estiver a ver um grande número de falsos positivos e endereços IP internos sinalizados como anomalias pelas regras de deteção de abusos da segurança avançada da API, siga as orientações nesta secção para mitigar o problema.
Por predefinição, o Apigee usa o primeiro endereço IP público indicado no cabeçalho X-Forwarded-For (XFF) nos pedidos de API. No entanto, para organizações com um volume significativo de tráfego interno da API, o cabeçalho XFF pode incluir IPs privados que são apresentados antes dos IPs públicos. (Por exemplo, quando usa um endereço IP de um balanceador de carga público). Neste caso, o comportamento predefinido do Apigee é ignorar os IPs privados no cabeçalho XFF e apresentar o endereço IP do equilibrador de carga público como a origem do tráfego. Isto pode resultar na atribuição por parte do Apigee de uma quantidade artificialmente grande de tráfego a esse endereço IP público, que pode ser sinalizado como um padrão de tráfego anómalo na funcionalidade de deteção de abusos da funcionalidade Advanced API Security.
Pode mitigar este problema configurando a resolução do endereço IP do cliente para o ambiente de modo a indicar que endereço IP o Apigee deve usar como IP de origem. Usar guias de resolução de IP do cliente do Apigee para comunicar o verdadeiro endereço IP de origem do tráfego da sua API. Por exemplo, pode indicar ao Apigee que use sempre o primeiro endereço IP no seu cabeçalho XFF, mesmo que seja um endereço IP privado.
Arquive incidentes
Para ajudar a distinguir os incidentes que já investigou dos que ainda não investigou, pode arquivar os incidentes que já não requerem a sua atenção. O arquivamento de um incidente oculta-o da lista Detalhes do ambiente > Incidentes (desde que a opção Incluir incidentes arquivados não esteja selecionada). A arquivagem não elimina um incidente: pode sempre desarquivá-lo se mudar de ideias.
Para arquivar um incidente, selecione Arquivar na parte superior da vista
Detalhes do incidente.
Depois de o fazer, a etiqueta do botão Arquivar muda para
Retirar do arquivo.

Retire incidentes do arquivo
Para retirar um incidente arquivado do arquivo:
- Na vista Detalhes do ambiente > Incidentes, clique no ícone junto ao incidente que quer desarquivar:

- Na parte superior da lista de incidentes, clique em Retirar do arquivo.
Em alternativa, se estiver na vista Detalhes do incidente do incidente, clique em Desarquivar.
Tráfego detetado
O tráfego detetado é o tráfego que acionou uma regra de deteção de abuso. A vista Tráfego detetado apresenta informações sobre incidentes, que são instâncias específicas de tráfego detetado. A página mostra incidentes com Último evento detetado nos últimos 14 dias. Consulte o artigo Limitações nos incidentes e nos dados apresentados para mais informações sobre o intervalo de tempo dos dados apresentados na IU.
Para abrir a vista Tráfego detetado, selecione Tráfego detetado na vista Detalhes do ambiente:
A vista Tráfego detetado apresenta dados para:
- Tráfego total: o número total de pedidos.
- Tráfego detetado: o número de pedidos de endereços IP de abuso detetado.
- % do tráfego detetado: a percentagem que o tráfego detetado representa do tráfego total.
- Número de endereços IP detetados: o número de endereços IP distintos correspondentes ao abuso detetado. Vários pedidos do mesmo endereço IP só são contabilizados uma vez.
A vista Tráfego detetado também apresenta uma tabela com os detalhes de cada endereço IP correspondente ao abuso detetado. Tenha em atenção que, por predefinição, os endereços IP não são apresentados por motivos de privacidade. Para vê-los, selecione Mostrar todos os endereços IP na parte superior da tabela.
Cada linha da tabela de endereços IP apresenta:
- Endereço IP: endereço IP do abuso detetado. Clique em Ver para ver a morada. Assim que o endereço IP for apresentado, clique nele para ver a vista de detalhes.
- Localização: a localização do endereço IP.
- Chave da app principal: a chave da app usada com mais frequência em pedidos do endereço IP. Nota: a chave da app é outro termo para chave da API.
- Regras de deteção: uma lista de todas as regras de deteção que foram acionadas pelo abuso.
- URL principal: o URL que recebeu o maior número de pedidos do endereço IP.
- Tráfego detetado: o número de pedidos do endereço IP.
- % do tráfego detetado: a percentagem de pedidos do endereço IP em relação a todos os pedidos no ambiente.
- Primeiro evento detetado: a primeira vez que um evento foi detetado num pedido do endereço IP durante o intervalo de tempo selecionado na parte superior da página Pontuações de segurança.
- Último evento detetado: a última vez que um evento foi detetado num pedido do endereço IP durante o intervalo de tempo selecionado na parte superior da página Pontuações de segurança.
Vista de detalhes
A vista Detalhes apresenta informações sobre o incidente ou o trânsito detetado. Mostra as regras detetadas, as datas da primeira e última deteção, e os atributos do tráfego detetado a partir do endereço IP da chave da API. (Consulte a referência das dimensões do Analytics e as dimensões da API de estatísticas de segurança para ver mais informações sobre os campos de detalhes.)
Para endereços IP, o separador Detalhes também inclui informações sobre os registos de acesso de entrada relacionados. Consulte os registos de acesso de entrada na deteção de abusos para mais informações.
Se as regras detetadas para o incidente ou o tráfego envolverem regras de deteção de anomalias, a secção Motivos avançados de deteção de anomalias mostra informações sobre o tráfego anómalo detetado.
Separador Dados não processados
Depois de clicar no endereço IP ou na chave da API, pode selecionar o separador de dados Não processados para ver os dados não processados do tráfego detetado, incluindo as datas/horas, os caminhos dos pedidos e os códigos de estado das respostas. Os dados brutos apresentados estão limitados a 1000 linhas e são uma amostra, não necessariamente os dados mais recentes.
Separador Detalhes do abuso
Se o incidente ou o tráfego detetado incluir anomalias detetadas, o separador Detalhes do abuso mostra informações sobre os eventos anómalos detetados, incluindo gráficos de séries temporais do tráfego do endereço IP com eventos anómalos indicados.
Os gráficos de intervalos temporais mostram a atividade nos indicadores anómalos e perto destes. Por exemplo, se a taxa de erros aumentar repentinamente, o eixo Y da série cronológica mostra a taxa de erros antes, durante e depois do aumento. Se o volume de tráfego aumentar repentinamente, o eixo Y da série cronológica mostra os dados de volume antes, durante e depois desse evento.
O modelo pode nem sempre sinalizar e apresentar todos os dados anómalos nos gráficos de intervalos temporais. O modelo seleciona a atividade que determina ter a maior influência nas taxas de erro ao nível do ambiente.
Os links abaixo dos gráficos estabelecem ligação direta ao Google Cloud registo relacionado com o evento. Consulte os registos de acesso de entrada na deteção de abusos para mais informações.
Atributos
A vista Atributos permite-lhe analisar detalhadamente os detalhes de um incidente ou trânsito detetado. Os atributos, também conhecidos como dimensões, são agrupamentos dos dados que lhe permitem ver o incidente de diferentes formas. Por exemplo, o atributo products da API permite-lhe ver os dados por produto da API.
Para ver os Atributos de um incidente, selecione o separador Atributos na parte superior da vista Detalhes do incidente.
Para ver os atributos de um endereço de API ou de uma chave de API específicos num incidente ou tráfego detetado, clique no endereço IP ou na chave de API na tabela de resultados nessa página de vista geral.
O painel esquerdo apresenta todos os atributos e o número de valores distintos para cada atributo. Pode selecionar um atributo para ver os respetivos detalhes do incidente.
A imagem acima mostra a vista Atributos com Países/regiões selecionado. O painel Países/regiões apresenta gráficos da percentagem de chamadas API efetuadas para cada região.
Consulte
O que significa
quando um atributo tem o valor (not set) se vir (not set)
para quaisquer valores.
O campo Filtro permite filtrar os dados apresentados no painel de um atributo por várias propriedades.
Em geral, o painel de um atributo apresenta uma tabela que mostra os dados de incidentes pelos valores do atributo. As colunas da tabela incluem:
- Total de chamadas feitas: número total de chamadas API.
- % de chamadas: percentagem de todas as chamadas para cada valor do atributo.
- Hora da última deteção: a última vez que foi detetado um evento relacionado com o incidente.
Para alguns atributos, a tabela tem colunas adicionais.
Consulte as dimensões para ver informações sobre cada atributo, incluindo:
- Produtos de API: Veja detalhes por produto de API.
- Países/regiões: veja detalhes por países e regiões onde os eventos no incidente tiveram origem.
- Apps do grupo de apps: veja detalhes por app do
AppGroup
relacionada. Se não estiver associado nenhum grupo de apps ao pedido, as colunas App do grupo de apps e
Nome do grupo de apps mostram
(not set). Em alternativa, consulte as informações sobre as apps do programador. - AppGroups: veja detalhes por AppGroups relacionados por nome. Se não estiver associado nenhum grupo de apps ao pedido, as colunas Nome do grupo de apps e App do grupo de apps mostram
(not set). Em alternativa, consulte as informações para programadores. - Programadores: veja detalhes por
programadores, ou seja, as
pessoas que desenvolvem as apps. Programadores inclui uma coluna etiquetada como
Apps, que apresenta as aplicações de cada programador. Se a app for propriedade de um
AppGroup,
a coluna Developer mostra
(not set)e a coluna Apps mostra as apps do AppGroup. Consulte o separador Nomes de AppGroups para mais informações. - Apps de programadores: veja detalhes por
aplicação.
A coluna Email do programador apresenta os emails dos programadores de cada app. Se a app for propriedade de um
AppGroup,
a coluna Developer mostra
(not set)e a coluna Apps mostra as apps do AppGroup. Consulte o separador Apps AppGroups para mais informações. - Proxies: veja detalhes por proxy.
- Códigos de resposta: veja detalhes por código de resposta.
- Regras: veja detalhes por regras de deteção.
- Agentes do utilizador: veja detalhes por agente do utilizador, o agente de software que fez a chamada API.
O que significa quando um atributo tem o valor (not set)?
Ocasionalmente, um atributo tem o valor (not set). Há vários motivos pelos quais
isto pode ocorrer. Por um lado, o Apigee pode não ter informações suficientes para determinar o valor do atributo, por exemplo, o país de origem de uma chamada API. Em alternativa, o atributo pode não se
aplicar num caso específico. Consulte o artigo
O que significa o valor "(not set)" de uma entidade do Analytics? para mais informações.
Registos de acesso de entrada na deteção de abusos
Se ativou o Cloud Logging para os registos de acesso de entrada do Apigee, a página de detalhes de um endereço IP ou uma chave da API fornece um link diretamente para o Cloud Logging com um filtro definido para o endereço IP selecionado atualmente.
Consulte o artigo Veja registos através do Explorador de registos para obter informações de utilização. Filtros sugeridos:
- Para ver todos os tipos de anomalias, veja todas as chamadas.
- Para encontrar apenas erros, restrinja os resultados à gravidade Erro.
Consulte Registo de registos de acesso do Apigee para ver informações e implicações importantes de preços quando usar registos de acesso de entrada do Cloud Logging para instâncias do Apigee.
Exclua tráfego da deteção de abusos
Em alguns casos, pode querer excluir tráfego da deteção de abusos. Por exemplo, se tiver um conjunto de endereços IP que sabe que são usados para testes ou sondagens automatizadas, pode não querer denunciar o tráfego excessivo dessas origens como abuso.
Exclua tráfego da deteção de abuso adicionando atributos a listas de exclusões, que especificam o tráfego a excluir e os motivos. Neste momento, o Apigee suporta intervalos CIDR e endereços IP como atributos que pode usar para excluir tráfego.
Listas de exclusões
As listas de exclusões recolhem os atributos a excluir da deteção. Pode criar várias listas de exclusão para cada ambiente, e cada lista pode incluir vários intervalos CIDR e endereços IP.
Quando gerir listas de exclusões, pode adicionar ou modificar atributos diretamente. Por exemplo, não tem de esperar que um endereço IP apareça num incidente de deteção de abusos para o excluir da deteção.
O tráfego adicionado a uma lista de exclusão pode demorar até três dias a ser excluído de novos incidentes. Depois de excluído, o tráfego não aparece em novas deteções nem incidentes, mas continua a aparecer em relatórios anteriores, marcado na coluna Exclusões para incidentes e tráfego detetado na IU.
Campos da lista de exclusões
As listas de exclusões incluem estes campos. Todos os campos são obrigatórios, a menos que estejam marcados como opcionais.
| Campo | Descrição |
|---|---|
| Nome a apresentar | O nome a apresentar da lista. Este nome é apresentado no separador Exclusões. |
| Endereços IP e intervalos CIDR | Os endereços IP ou os intervalos CIDR a excluir da deteção. Tem de incluir, pelo menos, um
intervalo CIDR ou um endereço IP e pode excluir um máximo de 30 intervalos CIDR e endereços IP
no total por lista. Sempre que possível, prefira intervalos CIDR a endereços IP. |
| Motivo | Um motivo para excluir o tráfego. Selecione um dos motivos apresentados. |
| Detalhes (opcional) | Um comentário sobre a lista, que faculte mais informações sobre o motivo pelo qual o tráfego é excluído. |
Faça a gestão das listas de exclusão
Para gerir listas de exclusões diretamente:
- Selecione um ambiente para a deteção de abuso.
- Selecione o separador Exclusões.
- Para criar uma nova lista de exclusão, clique em Criar. Para editar uma lista de exclusões existente, selecione Editar no menu Mais ações na linha dessa lista.
- Preencha os campos conforme descrito nos campos da lista de exclusões.
Exclua tráfego através da página de detalhes do incidente de deteção de abusos
Para excluir um ou vários endereços IP:
- Ver os detalhes de um incidente.
- Na lista Endereços IP, clique em Apresentar todos os endereços IP para ver os endereços IP na lista.
- Para cada endereço IP a excluir da deteção, selecione a caixa junto ao endereço IP.
- Clique em Excluir da deteção na parte superior da lista.
- Selecione uma lista de exclusão existente ou crie uma nova.
- Preencha os campos conforme descrito nos campos da lista de exclusões.
- Clique em Guardar para guardar as alterações.
Exclua tráfego através da página de tráfego detetado
Para excluir um ou vários endereços IP:
- Selecione um ambiente para a deteção de abuso.
- Selecione o separador Tráfego detetado.
- Na lista Endereços IP do tráfego detetado, clique em Apresentar todos os endereços IP para ver os endereços IP na lista.
- Para cada endereço IP a excluir da deteção, selecione a caixa junto ao endereço IP.
- Clique em Excluir da deteção na parte superior da lista.
- Selecione uma lista de exclusão existente ou crie uma nova.
- Preencha os campos conforme descrito nos campos da lista de exclusões.
- Clique em Guardar para guardar as alterações.
Limitações na deteção de abusos
A deteção de abuso tem as seguintes limitações.
- Os incidentes cuja Última deteção de eventos ocorreu há mais de 14 dias não são apresentados na IU de deteção de abusos. Consulte o artigo Limitações nos incidentes e nos dados apresentados para mais informações sobre os incidentes e os dados apresentados na IU.
- Quando ativa pela primeira vez a API avançada para uma organização ou a reativa, existe um atraso enquanto os eventos são agrupados em incidentes. Após esse período, haverá atrasos periódicos.
- O carregamento da página de atributos Detalhes do incidente pode demorar algum tempo para organizações com um grande volume de tráfego.
- As listas de exclusões suportam um máximo de 15 listas por ambiente com um máximo de 30 intervalos CIDR e endereços IP totais por lista.
- De momento, as listas de exclusão não estão disponíveis para clientes com VPC-SC.
- De momento, os AppGroups não são suportados no Apigee hybrid.