Ver información de VirusTotal
Usa la integración de Google Security Operations con VirusTotal para pasar de encontrar dominios vinculados a un recurso en Google SecOps a ver información sobre ese dominio en VirusTotal y, luego, iniciar VirusTotal Graph.
VirusTotal Graph es una herramienta de visualización creada sobre el conjunto de datos de VirusTotal. Analiza la relación entre archivos, URLs, dominios, direcciones IP y otros elementos encontrados. VirusTotal Graph ayuda a ilustrar las interconexiones entre los dominios potencialmente maliciosos y los recursos de tu empresa.
Para ver el contexto de VirusTotal de un dominio, completa los siguientes pasos:
Busca un dominio sospechoso en Google SecOps. Selecciona el dominio en los resultados de la búsqueda para abrir la vista Dominio.
Haz clic en VT CONTEXT en la parte superior de la vista Domain para abrir la ventana VT Context. Los números junto a VT CONTEXT indican la cantidad de proveedores de seguridad que marcaron este dominio como malicioso.
Vista de dominio con la opción CONTEXTO de VT
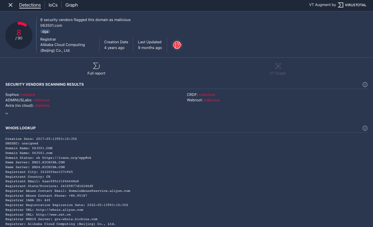
Se abrirá la ventana Contexto de VT en la pestaña Detecciones. En esta pestaña, se muestra más información de VirusTotal sobre lo que se sabe de este dominio, por ejemplo, si es malicioso o no.

Pestaña Detecciones
Haz clic en la pestaña IoCs para ver cualquiera de los IoCs que VirusTotal tiene en su base de datos para este dominio. Para ver los IoC de VirusTotal, debes tener una cuenta de VirusTotal Enterprise. Cuando se te solicite, ingresa tus credenciales de acceso de VirusTotal.

Pestaña IoCs
Haz clic en la pestaña Gráfico para abrir el control que inicia el gráfico de VirusTotal. Para usar VirusTotal Graph, debes tener una cuenta de VirusTotal Enterprise. Cuando se te solicite, ingresa tus credenciales de acceso de VirusTotal.

Gráfico de VirusTotal
¿Necesitas más ayuda? Obtén respuestas de miembros de la comunidad y profesionales de Google SecOps.