Visualizzazione delle informazioni di VirusTotal

Supportato in:

Utilizza l'integrazione di Google Security Operations con VirusTotal per passare dalla ricerca di domini collegati a un asset in Google SecOps alla visualizzazione delle informazioni su quel dominio da VirusTotal e avviare VirusTotal Graph.

VirusTotal Graph è uno strumento di visualizzazione basato sul set di dati VirusTotal. Analizza la relazione tra file, URL, domini, indirizzi IP e altri elementi rilevati. VirusTotal Graph aiuta a illustrare le interconnessioni tra domini potenzialmente dannosi e le risorse all'interno della tua azienda.

Per visualizzare il contesto di VirusTotal per un dominio, completa i seguenti passaggi:

  1. Cerca un dominio sospetto in Google SecOps. Seleziona il dominio nei risultati di ricerca per aprire la visualizzazione Dominio.

  2. Fai clic su VT CONTEXT nella parte superiore della visualizzazione Dominio per aprire la finestra VT Context. I numeri accanto a VT CONTEXT indicano il numero di fornitori di prodotti per la sicurezza che hanno segnalato questo dominio come dannoso.

    Visualizzazione del dominio con l'opzione VT CONTEXT

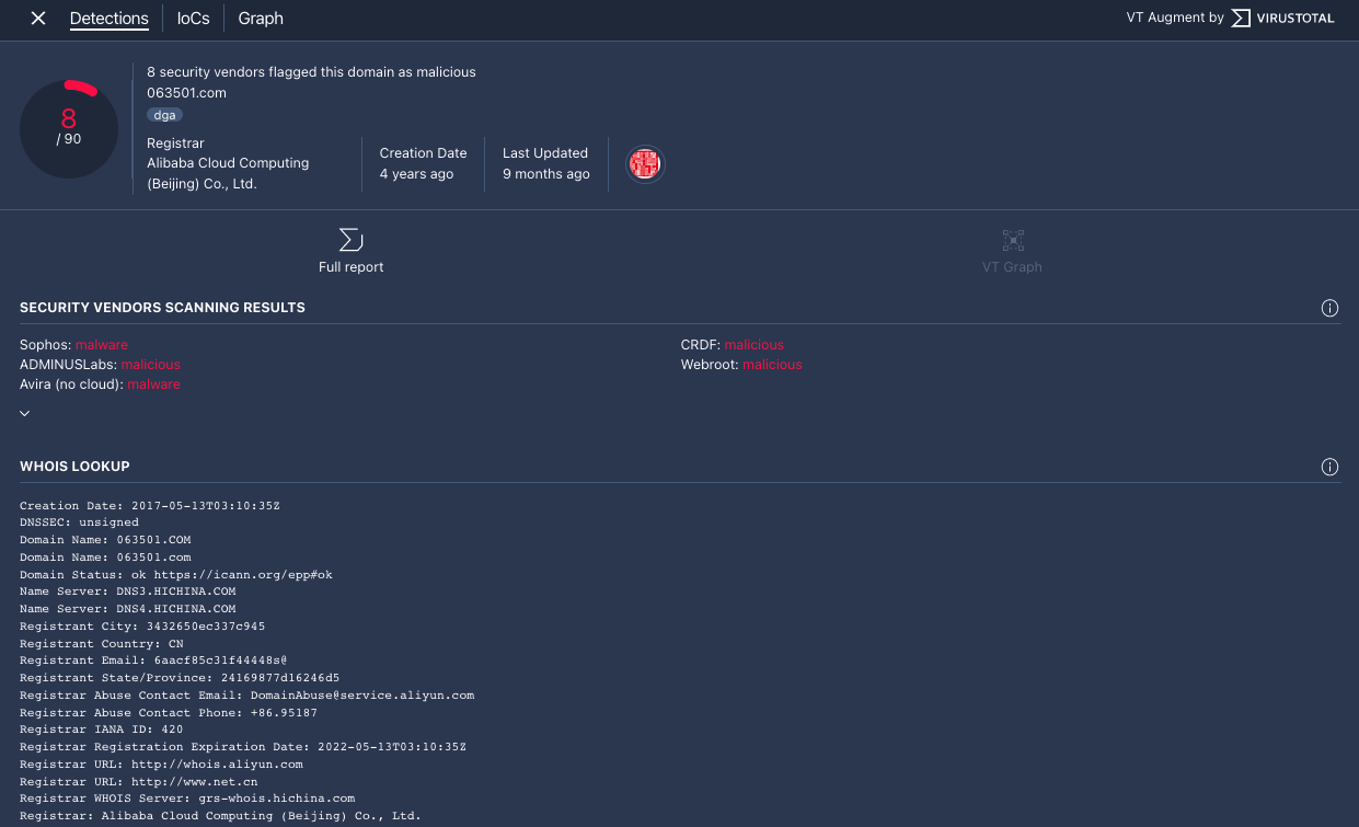
  3. Si apre la finestra Contesto VT nella scheda Rilevamenti. Questa scheda mostra ulteriori informazioni di VirusTotal su ciò che è noto di questo dominio, ad esempio se è dannoso o meno.

    Scheda Rilevamenti

    Scheda Rilevamenti

  4. Fai clic sulla scheda IoCs per visualizzare gli IoC che VirusTotal ha nel suo database per questo dominio. Per visualizzare gli indicatori di compromissione di VirusTotal, devi avere un account VirusTotal Enterprise. Inserisci le tue credenziali di accesso a VirusTotal quando ti viene chiesto.

    Scheda IOC

    Scheda IoC

  5. Fai clic sulla scheda Grafico per aprire il controllo per avviare VirusTotal Graph. Per utilizzare VirusTotal Graph, devi disporre di un account VirusTotal Enterprise. Inserisci le tue credenziali di accesso a VirusTotal quando ti viene chiesto.

    Grafico VirusTotal

    Grafico di VirusTotal

Hai bisogno di ulteriore assistenza? Ricevi risposte dai membri della community e dai professionisti di Google SecOps.