Afficher les informations depuis VirusTotal
Utilisez l'intégration de Google Security Operations avec VirusTotal pour passer de la recherche de domaines associés à un asset dans Google SecOps à l'affichage d'informations sur ce domaine à partir de VirusTotal et au lancement de VirusTotal Graph.
VirusTotal Graph est un outil de visualisation basé sur l'ensemble de données VirusTotal. Il analyse la relation entre les fichiers, les URL, les domaines, les adresses IP et d'autres éléments rencontrés. VirusTotal Graph permet d'illustrer les interconnexions entre les domaines potentiellement malveillants et les composants de votre entreprise.
Pour afficher le contexte VirusTotal d'un domaine, procédez comme suit :
Recherchez un domaine suspect dans Google SecOps. Sélectionnez le domaine dans les résultats de recherche pour ouvrir la vue Domaine.
Cliquez sur CONTEXTE VT en haut de la vue "Domaine" pour ouvrir la fenêtre "Contexte VT". Les nombres à côté de CONTEXTE VT indiquent le nombre de fournisseurs de sécurité qui ont signalé ce domaine comme étant malveillant.
Vue du domaine avec l'option VT CONTEXT
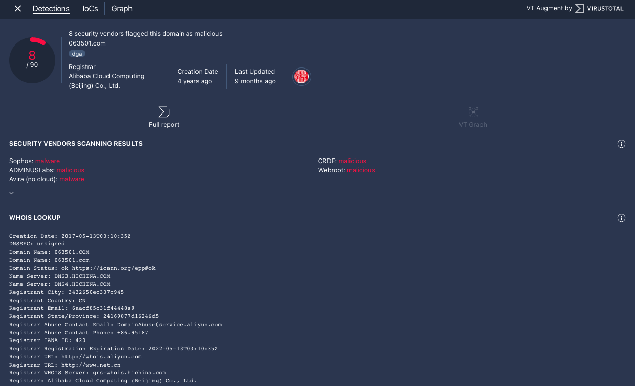
La fenêtre "VT Context" s'ouvre sur l'onglet Detections. Cet onglet affiche plus d'informations de VirusTotal sur ce domaine, par exemple s'il est malveillant ou non.

Onglet "Détections"
Cliquez sur l'onglet IoCs pour afficher les IoC que VirusTotal possède dans sa base de données pour ce domaine. Pour afficher les IoC VirusTotal, vous devez être connecté à un compte VirusTotal Enterprise. Saisissez vos identifiants VirusTotal lorsque vous y êtes invité.

Onglet "IoC"
Cliquez sur l'onglet Graphique pour ouvrir le contrôle permettant de lancer VirusTotal Graph. Pour utiliser VirusTotal Graph, vous devez disposer d'un compte VirusTotal Enterprise. Saisissez vos identifiants VirusTotal lorsque vous y êtes invité.

Graphique VirusTotal
Vous avez encore besoin d'aide ? Obtenez des réponses de membres de la communauté et de professionnels Google SecOps.