VirusTotal 정보 보기

다음에서 지원:

Google Security Operations와 VirusTotal을 통합하여 Google SecOps의 애셋에 연결된 도메인을 찾은 후 전환하여 VirusTotal에서 해당 도메인에 대한 정보를 보고 VirusTotal 그래프를 실행할 수 있습니다.

VirusTotal 그래프는 VirusTotal 데이터 세트를 기반으로 빌드된 시각화 도구로, 파일, URL, 도메인, IP 주소, 기타 발생 항목의 관계를 분석합니다. VirusTotal 그래프에서는 악성일 수 있는 도메인과 기업 내 애셋 간의 상호 연결을 보여줍니다.

도메인의 VirusTotal 컨텍스트를 보려면 다음 단계를 완료합니다.

  1. Google SecOps에서 의심스러운 도메인을 검색합니다. 검색결과에서 도메인을 선택하여 도메인 뷰를 엽니다.

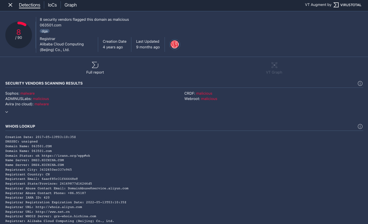
  2. 도메인 뷰 상단에 있는 VT CONTEXT를 클릭하여 VT 컨텍스트 창을 엽니다. VT CONTEXT 옆에 있는 숫자는 이 도메인을 악성으로 플래그 지정한 보안 공급업체의 수를 나타냅니다.

    VT CONTEXT 옵션을 사용하여 도메인 보기

  3. VT 컨텍스트 창이 감지 탭으로 열립니다. 이 탭에는 이 도메인에 대해 알려진 항목과 관련된 VirusTotal의 추가 정보(예: 도메인이 악성인지 여부)가 표시됩니다.

    감지 탭

    감지 탭

  4. IoC 탭을 클릭하여 이 도메인의 데이터베이스에 있는 IoC VirusTotal을 봅니다. VirusTotal IoC를 보려면 서명된 VirusTotal Enterprise 계정이 있어야 합니다. 메시지가 표시되면 VirusTotal 로그인 사용자 인증 정보를 입력합니다.

    IoC 탭

    IoC 탭

  5. 그래프 탭을 클릭하여 VirusTotal 그래프를 시작하는 제어를 엽니다. VirusTotal 그래프를 사용하려면 VirusTotal Enterprise 계정이 있어야 합니다. 메시지가 표시되면 VirusTotal 로그인 사용자 인증 정보를 입력합니다.

    VirusTotal Graph

    VirusTotal Graph

도움이 더 필요하신가요? 커뮤니티 회원 및 Google SecOps 전문가로부터 답변을 받으세요.