Ver informações do VirusTotal
Use a integração do Google Security Operations com o VirusTotal para fazer a transição de encontrar domínios vinculados a um recurso no Google SecOps para ver informações sobre esse domínio no VirusTotal e iniciar o gráfico do VirusTotal.
O gráfico do VirusTotal é uma ferramenta de visualização criada com base no conjunto de dados do VirusTotal. Ele analisa a relação entre arquivos, URLs, domínios, endereços IP e outros itens encontrados. O gráfico do VirusTotal ajuda a ilustrar as interconexões entre domínios potencialmente maliciosos e os ativos da sua empresa.
Para acessar o contexto do VirusTotal de um domínio, siga estas etapas:
Pesquise um domínio suspeito no Google SecOps. Selecione o domínio nos resultados da pesquisa para abrir a visualização "Domínio".
Clique em CONTEXTO DO VT na parte de cima da visualização de domínio para abrir a janela "Contexto do VT". Os números ao lado de VT CONTEXT indicam a quantidade de fornecedores de segurança que sinalizaram esse domínio como malicioso.
Visualização de domínio com a opção CONTEXTO DE VT
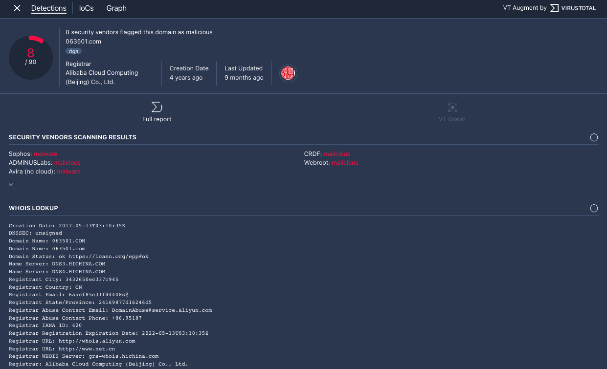
A janela "Contexto do VT" é aberta na guia Detecções. Essa guia mostra mais informações do VirusTotal sobre o que se sabe sobre o domínio, por exemplo, se ele é malicioso ou não.

Guia "Detecções"
Clique na guia IoCs para conferir os IoCs que o VirusTotal tem no banco de dados para esse domínio. Para ver os IoCs do VirusTotal, você precisa ter uma conta do VirusTotal Enterprise. Insira suas credenciais de login do VirusTotal quando solicitado.

Guia "IoCs"
Clique na guia Gráfico para abrir o controle de inicialização do gráfico do VirusTotal. Para usar o gráfico do VirusTotal, você precisa ter uma conta do VirusTotal Enterprise. Insira suas credenciais de login do VirusTotal quando solicitado.

Gráfico do VirusTotal
Precisa de mais ajuda? Receba respostas de membros da comunidade e profissionais do Google SecOps.