本页面适用于 Apigee 和 Apigee Hybrid。
查看 Apigee Edge 文档。
Advanced API Security 的滥用行为检测工具使您可以查看涉及 API 的安全事件。安全事件是一组具有类似模式、可能表示 API 安全威胁的事件。Advanced API Security 使用机器学习模型检测代表恶意活动迹象的模式(包括 API 爬取和异常),并根据类似模式将事件聚类。
当 Advanced API Security 检测到安全事件时,会报告以下内容:
- 事件的风险级别和持续时间
- 受事件影响的代理
- 突发事件的 IP 地址
- 由突发事件触发的检测规则
- 事件的来源国家/地区
以及事件的其他相关信息。
您可以通过 Apigee 界面(如下所述)或通过 Incidents API 或 Security Stats API 访问滥用行为检测
如需了解使用滥用行为检测所需的角色和权限,请参阅 滥用行为检测所需的角色和权限。
如需使用此功能,您必须启用该插件。如果您是订阅客户,则可以为组织启用该插件。如需了解详情,请参阅管理订阅组织的 Advanced API Security。如果您是随用随付客户,则可以在符合条件的环境中启用该插件。如需了解详情,请参阅管理 Advanced API Security 插件。
选择使用机器学习模型进行滥用检测
Apigee 请求您帮助我们根据您的数据训练机器学习模型,从而改进机器学习模型以在组织中进行滥用行为检测。根据您的数据训练模型有助于提高其检测安全突发事件的准确性。训练仅适用于您的组织。我们不会将您的数据与任何其他 Google Cloud 客户共享,以用于训练目的。
首次在 Apigee 界面中打开滥用行为检测页面时,您会看到一个选择启用请求,允许 Advanced API Security 的机器学习模型使用您的 API 流量数据进行模型训练。您必须明确选择启用该模型以进行滥用检测。请注意,如果您未选择启用模型训练,则不会看到来自“高级异常值检测”规则的任何检测结果。如果不选择启用模型训练,此规则将无法正常运行。
如需了解管理机器学习功能是否已启用的角色,请参阅滥用行为检测所需的角色和权限。
使用机器学习模型进行滥用检测高级异常值检测
如需在滥用行为检测中查看检测到的异常值,您必须选择允许高级异常值检测机器学习模型使用您的 API 流量数据进行训练。
模型仅使用您的数据进行训练。我们绝不会与任何其他 Google Cloud 客户共享您的数据。
如需选择使用您的 API 流量数据进行异常值检测模型训练,请在将异常值检测添加到滥用行为检测配置时选择相应选项。
打开滥用行为检测页面
如要打开滥用行为检测页面,请执行以下操作:
Cloud 控制台中的 Apigee
在 Google Cloud 控制台中,前往 Advanced API Security > 滥用检测页面。
经典版 Apigee
在经典版 Apigee 界面中,依次选择分析 > API 安全 > 滥用检测。
此时将显示滥用行为检测页面:
更改权限以允许 Apigee 改进机器学习模型
您可以随时更改权限来允许 Apigee 改进机器学习模型,方法是点击滥用行为检测页面右上角的设置,然后选择启用或停用此功能的选项。
滥用行为检测主页
在页面的顶部,您可以选择以下某个最近的时间段,以查看该时间段内的突发事件:过去 1 天、1 周或 2 周。
页面中的表显示了所选时间段内组织中受安全事件影响的环境。
表的每一行还会显示以下信息:
- 环境:发生滥用行为的环境。
- 事件总数:所选时间段内环境中的事件总数。如需详细了解界面中显示哪些突发事件和数据,请参阅所显示突发事件和数据的限制。
风险级别:显示三个风险级别的事件数量:严重、中等和低。风险级别基于事件的不同特征,例如检测到的规则数量和类型,以及事件与合法流量相比的相对大小。风险级别旨在帮助您确定哪些事件需要优先调查,以便您可以专注于最严重的事件。
风险级别包括:
- 严重:严重事件具有高风险。我们建议您优先调查这些事件。
- 中等:中等风险事件存在一些风险,但风险性低于严重事件,我们建议您优先于低风险事件调查这此类事件。
- 低:在调查风险较高的事件后,可以最后调查低风险事件。
每个风险级别旁边的数字表示处于该风险级别的突发事件数量。
环境详情
如需查看环境中所选时间范围内的突发事件,请在上面所示的表中选择相应环境。 系统会打开环境详情视图:
如果您看到突发事件或检测到的流量,并且想要创建安全操作以阻止或标记与突发事件或检测到的流量相关的请求,请点击页面顶部的创建安全操作。这将打开安全操作页面。
环境详情视图有两个标签页:
- 突发事件:显示环境中的突发事件列表及其相关信息。
- Detected traffic(检测到的流量):显示检测到的与突发事件相关的滥用行为流量的详细信息。
突发事件
上面所示的环境详情视图的突发事件标签页显示以下选项:
- 环境:更改要查看其中事件的环境。
- 代理:您可以使用全选以显示所有代理的突发事件,也可以选择一个或多个单独的代理以仅显示所选代理的突发事件。
- 包括归档的突发事件:选择此选项后,突发事件列表会显示归档的突发事件。归档的突发事件旁边会显示图标:
如要在列表中隐藏归档的突发事件,请取消选择包含归档的突发事件。如果显示了许多突发事件,并且您不希望查看所有突发事件,或者想要隐藏已调查的突发事件,则可能需要隐藏已归档的突发事件。
突发事件视图还会显示以下内容:
- 事件名称:一个生成的名称,该名称概括了事件。
对于某些低风险事件名称,您可能会看到“其他”。其中包括不属于明确定义的高风险威胁模式的流量。 (如果您已启用 VPC-SC,则此功能尚不可用。) - 风险级别:事件的风险级别。一般来说,请先重点关注高风险事件,此类事件的置信度也高于低风险事件。
检测规则(按检测次数排序):突发事件触发的检测规则(按检测次数排序)列表。
- 事件流量:活动总数:与事件相关的其中一个检测规则标记的 API 调用次数。
- 第一次检测到活动:检测到事件的第一次活动的日期和时间。
- 最后一次检测到活动:检测到事件的最后一次活动的日期和时间。
- 时长:事件的持续时间,即其第一次活动到最后一次活动之间的时长。
- UUID:事件的通用唯一标识符。
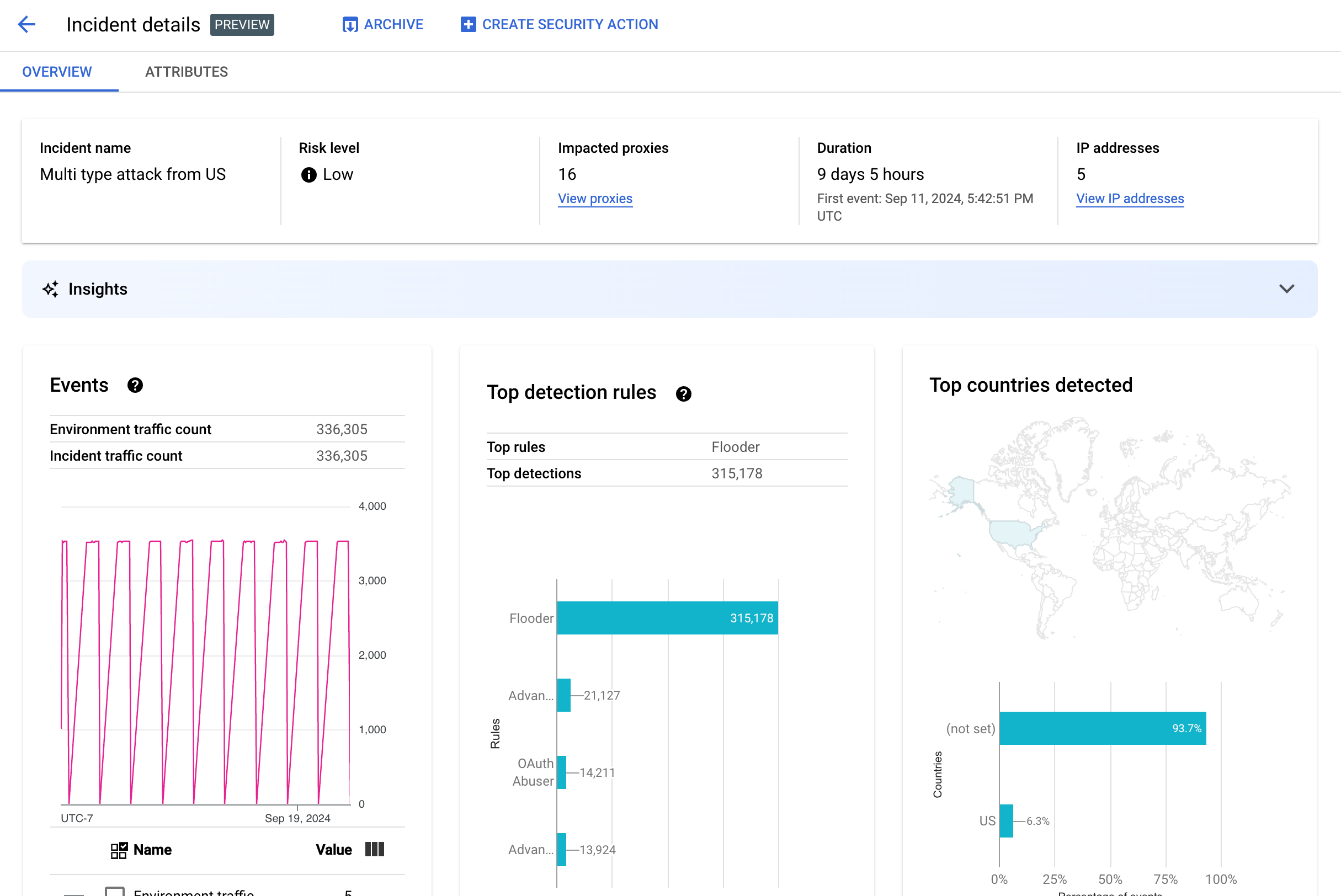
事件详细信息
如需查看事件的详细信息,请在表格中点击其名称。系统会显示突发事件详情视图的概览窗格:
您可以点击页面顶部的创建安全操作以创建 安全操作来响应突发事件。
突发事件详情视图有两个标签页:概览和属性。 如需了解“概览”标签页,请参阅概览;如需了解属性,请参阅属性。
概览
概览窗格显示事件的基本信息,包括以下内容:
- 事件名称:事件的名称。
- 风险级别:事件的风险级别。
- 受影响的代理:受事件影响的代理数量。点击查看代理以查看受影响的代理。
- 时长:突发事件的持续时间,即其第一次活动到最后一次活动之间的时长。它还会显示首次检测到事件的日期和时间。
- IP 地址数:系统检测到的此突发事件的唯一 IP 地址的数量。点击查看 IP 地址,以查看有关 IP 地址的更多信息。
- 分析洞见:滥用行为检测突发事件详细信息可能包括使用 Google Cloud 生成式 AI 大语言模型 (LLM) 创建的生成式 AI 分析洞见。LLM 会汇总每起突发事件中检测到的流量,以帮助您更好地了解安全突发事件,提供有关突发事件的更多上下文和信息、指向支持文档的链接,并建议后续步骤。点击“我喜欢”图标或“不喜欢”图标,并提供可选说明,以提供反馈。
数据分析摘要和建议基于过去 14 天的数据,即使突发事件发生时间距今超过 14 天。
如果项目和您的用户账号已设置为使用 Cloud AI Companion API,这些生成式 AI 分析洞见会自动纳入滥用行为检测。请参阅在 Google Cloud 项目中启用 Cloud AI Companion API 和在 Google Cloud 项目中授予 IAM 角色。 用户账号还需要额外的权限才能查看分析洞见。请参阅滥用行为检测所需的角色和权限。
如需停用生成式 AI 分析洞见,请按照停用服务中的说明为此项目停用 Cloud AI Companion API。 - 活动:显示事件中活动的时序图。对于图中的每个时间点,对应的 y 值就是该时间点前后的一小段时间内的活动总数。如果将鼠标悬停在图中的某个点上,则最近时间段内的活动数量会显示在值下方。您可以将光标向左或向右移动并观察值的变化,便可以看到时间段变化时的值。
事件窗格还会显示环境和事件流量总量。
- 检测到次数最多的规则:显示被检测到次数最多的五组规则,包括以下信息:
- 主导规则:突发事件触发的最重要的检测规则。
- 主导规则 API 活动:主导规则标记的 API 活动数量。
- 检测到的规则总数:突发事件触发的检测规则数量。
如要查看所有规则,请点击卡片底部的查看所有规则。
- 检测到次数最多的国家/地区:地图中显示突发事件活动的来源国家/地区。地图下方有一个图表,最多可显示五个国家/地区以及来自这些国家/地区总流量的百分比。
注意:如果无法确定活动的来源国家/地区,地图会显示未设置。
如需查看所有国家/地区,请点击卡片底部的查看所有国家/地区。
- IP 地址:按突发事件活动来源 IP 地址查看事件详细信息。选择显示所有 IP 地址可查看列表中的所有 IP 地址。
注意:IP 地址窗格显示唯一的 IP 地址,即使多个突发事件对应于同一 IP 地址也是如此。 IP 地址显示以下列:
- IP 地址:事件的 IP 地址。 如果 IP 地址未显示,请点击查看。显示 IP 地址后,点击该 IP 地址即可查看详细信息视图。
- 位置:IP 地址的位置。
- Detected traffic:来自该 IP 地址的请求总数。
- 调用百分比:来自该 IP 地址的请求占环境中所有调用的百分比。
- First event detected:首次在突发事件中检测到活动的时间。
- Last event detected:最后一次在突发事件中检测到活动的时间。
-
API 密钥会按 API 密钥列出突发事件。 选择显示所有 API 密钥可查看列表中的所有 API 密钥。该列表包含以下列:
缓解大量误报问题
如果您看到大量误报,并且内部 IP 地址被 Advanced API Security 的滥用行为检测规则标记为异常,请按照本部分中的指南缓解此问题。
默认情况下,Apigee 会使用 API 请求的 X-Forwarded-For (XFF) 标头中列出的第一个公共 IP 地址。不过,对于内部 API 流量较大的组织,XFF 标头可能包含列在公共 IP 之前的专用 IP。例如,使用公共负载均衡器 IP 地址时。在这种情况下,Apigee 的默认行为是忽略 XFF 标头中的专用 IP,并将公共负载均衡器 IP 地址显示为流量来源。 这可能会导致 Apigee 将大量人为流量归因于该公共 IP 地址,然后在 Advanced API Security 的滥用行为检测功能中将其标记为异常流量模式。
您可以通过为环境配置 客户端 IP 地址解析来缓解此问题,以指明 Apigee 应将哪个 IP 地址用作源 IP。使用客户端 IP 解析可引导 Apigee 报告 API 流量的真实来源 IP 地址。例如,您可以告知 Apigee 始终使用 XFF 标头中的第一个 IP 地址,即使该地址是专用 IP 地址。
归档突发事件
为了帮助您区分已调查的突发事件和尚未调查的突发事件,您可以归档不再需要注意的突发事件。通过归档突发事件,可以从环境详情 > 突发事件列表中隐藏突发事件(前提是您未选择包括归档的突发事件)。归档不会删除突发事件:如果您改变主意,可以随时取消归档。
如需归档突发事件,请在突发事件详情视图顶部,选择归档。执行此操作后,归档按钮标签将更改为取消归档。
取消归档突发事件
要取消归档已归档的突发事件,请执行以下操作:
- 在环境详情 > 突发事件视图中,点击要取消归档的突发事件旁边的图标:

- 在突发事件列表的顶部,点击取消归档。
或者,如果您处于突发事件的突发事件详情视图中,请点击取消归档。
检测到的流量
检测到的流量是指触发了滥用行为检测规则的流量。检测到的流量视图会显示有关突发事件的信息,这些事件是检测到的流量的特定实例。该页面会显示过去 14 天内检测到上次活动的突发事件。如需详细了解界面中显示的数据的时间范围,请参阅所显示突发事件和数据的限制。
如需打开检测到的流量视图,请在环境详情视图中选择检测到的流量:
Detected Traffic(检测到的流量)视图显示以下各项的数据:
- 总流量:请求总数。
- Detected traffic:来自检测到的滥用行为 IP 地址的请求数。
- 检测到的流量百分比:检测到的流量在总流量中所占的百分比。
- Detected IP address count:与检测到的滥用行为对应的不同 IP 地址的数量。来自同一 IP 地址的多个请求只会计入一次。
Detected Traffic 视图还会显示一个表,其中列出了与检测到的滥用行为对应的每个 IP 地址的详细信息。请注意,默认情况下,出于隐私保护考虑,不会显示 IP 地址。如需显示 IP 地址,请选择表顶部的 Display all IP addresses。
IP 地址表格的每一行显示:
- IP 地址:检测到的滥用行为的 IP 地址。点击查看可以查看该地址。 显示 IP 地址后,点击该 IP 地址即可查看详细信息视图。
- 位置:IP 地址的位置。
- Top app key:来自该 IP 地址的请求中最常使用的应用密钥。注意: 应用密钥是 API 密钥的另一种术语。
- 检测规则:滥用行为触发的所有检测规则列表。
- 最常用网址:从该 IP 地址接收最多请求的网址。
- Detected traffic:来自该 IP 地址的请求数。
- 检测到的流量百分比:来自该 IP 地址的请求占环境中所有请求的百分比。
- 第一次检测到的活动:在安全分数页面顶部选择的时间范围内,首次在来自该 IP 地址的请求中检测到活动的时间。
- 最后一次检测到的活动:在安全分数页面顶部选择的时间范围内,最后一次在来自该 IP 地址的请求中检测到活动的时间。
详细信息视图
详细信息视图提供有关突发事件或检测到的流量的信息。其中显示了检测到的规则、首次和最后一次检测日期,以及来自 API 密钥的 IP 地址的检测到的流量的属性。 (如需详细了解详细信息字段,请参阅 分析维度参考文档和 安全统计信息 API 维度。)
对于 IP 地址,详细信息标签页还包含有关相关入站流量访问日志的信息。如需了解详情,请参阅滥用行为检测中的入站流量访问日志。
如果事件或流量的检测到的规则涉及异常检测规则,异常值检测部分会显示有关检测到的异常流量的信息。
“原始数据”标签页
点击 IP 地址或 API 密钥后,您可以选择原始数据标签页,查看检测到的流量的原始数据,包括时间戳、请求路径和响应状态代码。显示的原始数据数量上限为 1,000 行,并且是示例,不一定是最新的数据。
“滥用行为详情”标签页
如果突发事件或检测到的流量包含检测到的异常情况,滥用行为详情标签页会显示检测到的异常事件的相关信息,包括流量的时序图,其中会标明发生异常事件的 IP 地址。
时序图表显示了异常指标出现时和附近时间的活动。例如,如果错误率出现峰值,时序的 y 轴会显示峰值出现之前、出现时和出现之后的错误率。如果流量大幅增加,时序的 y 轴会显示该事件发生之前、发生时和发生之后的流量数据。
该模型可能不会始终在时序图表中标记并显示所有异常数据。 模型会选择它认为对环境级错误率影响最大的活动。
图表下方的链接可直接连接到与相应活动相关的 Google Cloud 日志记录。如需了解详情,请参阅滥用行为检测中的入站流量访问日志。
属性
借助属性视图,您可以深入查看突发事件或检测到的流量的详细信息。属性(也称为维度)是数据的分组,可让您以不同的方式查看事件。例如,API 产品属性使您可以按 API 产品查看数据。
如需查看突发事件的属性,请选择突发事件详情视图顶部的属性标签页。
如需查看突发事件或检测到的流量中特定 API 地址或 API 密钥的属性,请点击该概览页面结果表格中的 IP 地址或 API 密钥。
左侧窗格显示所有属性以及每个属性的不同值的数量。您可以选择一个属性来查看其事件详情。
上图显示选择了国家/地区的属性视图。国家/地区窗格显示每个地区的 API 调用百分比的图表。
如果您看到任何值显示为 (not set),请参阅当属性的值为 (not set) 时,这意味着什么。
您可以使用过滤条件字段按各种属性对窗格中显示的数据进行过滤。
通常,属性的窗格会显示一个表格,其中按属性值显示事件数据。表格中的列包括:
- 调用总数:API 调用总数。
- % of calls:属性的每个值的所有调用所占的百分比。
- 上一次检测时间:上一次检测到与事件相关的活动的时间。
对于某些属性,该表还有其他列。
如需了解每个属性,请参阅维度,其中包含以下信息:
- API 产品:按 API 产品查看详细信息。
- 国家/地区:按突发事件来源国家/地区查看详细信息。
- AppGroup 应用:按相关 AppGroup 应用查看详细信息。如果请求未与任何 AppGroup 关联,则 AppGroup 应用和 AppGroup 名称列会显示
(not set)。请改为参阅开发者应用信息。 - AppGroups:按相关 AppGroups 的名称查看详细信息。如果请求未与任何 AppGroup 关联,则 AppGroup 名称和 AppGroup 应用列会显示
(not set)。请改为查看开发者信息。 - 开发者:按开发者(开发应用的人员)查看详细信息。开发者包含一个标记为应用的列,其中列出了每个开发者的应用。如果应用归 AppGroup 所有,开发者列会显示
(not set),应用列会显示 AppGroup 应用。如需了解详情,请参阅 AppGroups 名称标签页。 - 开发者应用:按应用查看详细信息。
开发者邮箱列列出了每个应用开发者的邮箱。如果应用归 AppGroup 所有,开发者列会显示
(not set),应用列会显示 AppGroup 应用。如需了解详情,请参阅 AppGroups 应用标签页。 - 代理:按代理查看详细信息。
- 响应代码:按响应代码查看详细信息。
- 规则:按检测规则查看详细信息。
- 用户代理:按用户代理(进行 API 调用的软件代理)查看详细信息。
如果属性的值为 (not set),这意味着什么?
有时,属性的值为 (not set)。可能发生这种情况的原因有以下几种。一个原因是,Apigee 可能没有足够的信息来确定属性的值,例如 API 调用的来源国家/地区。或者,该属性可能不适用于特定情况。如需了解详情,请参阅分析实体值“(not set)”意味着什么?。
滥用行为检测中的入站流量访问日志
如果您已为 Apigee 入站流量访问日志启用 Cloud Logging,则 IP 地址或 API 密钥的详情页面会提供一个直接指向 Cloud Logging 的链接,其中包含针对当前所选 IP 地址设置的过滤条件。
如需了解使用信息,请参阅 使用 Logs Explorer 查看日志。建议的过滤条件:
- 如需查看所有异常类型,请查看所有调用。
- 如需仅查找错误,请将结果限制为错误严重程度。
如需了解有关使用 Apigee 实例的 Cloud Logging 入站流量访问日志的信息和重要的定价影响,请参阅记录 Apigee 访问日志。
从滥用行为检测中排除流量
在某些情况下,您可能需要排除流量,以免被检测为滥用行为。例如,如果您有一组已知用于自动化测试或探测的 IP 地址,您可能不想将来自这些来源的过量流量标记为滥用行为。
通过向排除列表添加属性来排除滥用检测中的流量,这些属性用于指定要排除的流量以及排除原因。目前,Apigee 支持将 CIDR 范围和 IP 地址作为可用于排除流量的属性。
排除列表
排除列表用于收集要从检测中排除的属性。您可以为每个环境创建多个排除列表,每个列表可以包含多个 CIDR 范围和 IP 地址。
管理排除对象列表时,您可以直接添加或修改属性。例如,您无需等待 IP 地址出现在滥用行为检测事件中,即可将其从检测中排除。
添加到排除列表中的流量最长可能需要三天才能从新突发事件中排除。排除相应流量后,该流量不会再出现在任何新的检测结果或突发事件中,但仍会显示在之前的报告中,并在界面中标记为突发事件和检测到的流量的排除对象列。
排除列表字段
排除列表包含以下字段。所有未标记为选填的字段均为必填字段。
| 字段 | 说明 |
|---|---|
| 显示名 | 列表的显示名称。此名称会显示在 排除对象标签页中。 |
| IP 地址和 CIDR 范围 | 要从检测中排除的 IP 地址或 CIDR 范围。您必须至少包含一个 CIDR 范围或 IP 地址,并且每个列表最多可以排除 30 个 CIDR 范围和 IP 地址。 尽可能优先使用 CIDR 范围,而不是 IP 地址。 |
| 原因 | 排除相应流量的原因。从提供的原因中进行选择。 |
| 详细信息(可选) | 有关该列表的注释,提供有关流量被排除的原因的更多信息。 |
管理排除列表
如需直接管理排除列表,请执行以下操作:
- 选择滥用行为检测环境。
- 选择排除对象标签页。
- 如需创建新的排除对象列表,请点击创建。如需修改现有排除对象列表,请选择相应列表所在行中的“更多操作”菜单中的修改。
- 按照排除列表字段中的说明填写各个字段。
使用滥用行为检测突发事件详情页面排除流量
如需排除一个或多个 IP 地址,请执行以下操作:
- 查看突发事件的详细信息。
- 在 IP 地址列表中,点击显示所有 IP 地址可查看列表中的 IP 地址。
- 对于要从检测中排除的每个 IP 地址,请选中相应 IP 地址旁边的复选框。
- 点击列表顶部的从检测中排除。
- 选择现有排除列表或创建新排除列表。
- 按照排除列表字段中的说明填写各个字段。
- 点击保存以保存更改。
使用“检测到的流量”页面排除流量
如需排除一个或多个 IP 地址,请执行以下操作:
- 选择滥用行为检测环境。
- 选择检测到的流量标签页。
- 在检测到的流量的 IP 地址列表中,点击显示所有 IP 地址,即可查看列表中的 IP 地址。
- 对于要从检测中排除的每个 IP 地址,请选中相应 IP 地址旁边的复选框。
- 点击列表顶部的从检测中排除。
- 选择现有排除列表或创建新排除列表。
- 按照排除列表字段中的说明填写各个字段。
- 点击保存以保存更改。
滥用行为检测的限制
滥用行为检测具有以下限制。
- 上次检测到事件的时间超过过去 14 天的突发事件不会显示在滥用行为检测界面中。如需详细了解界面中显示哪些突发事件和数据,请参阅所显示突发事件和数据的限制。
- 当您首次为组织启用 Advanced API 或重新启用该 API 时,在事件聚簇到突发事件中时会出现延迟。之后将会定期出现延迟。
- 对于具有大量流量的组织,事件详情属性页面可能需要一小段时间才能加载完成。
- 每个环境最多支持 15 个排除列表,每个列表最多支持 30 个 CIDR 范围和 IP 地址。
- 目前,VPC-SC 客户无法使用排除名单。
- Apigee Hybrid 目前不支持 AppGroup。