Ver información de VirusTotal

Disponible en:

Usa la integración de Google Security Operations con VirusTotal para pasar de encontrar dominios vinculados a un activo en Google SecOps a ver información sobre ese dominio en VirusTotal y lanzar VirusTotal Graph.

Gráfico de VirusTotal es una herramienta de visualización basada en el conjunto de datos de VirusTotal. Analiza la relación entre archivos, URLs, dominios, direcciones IP y otros elementos encontrados. VirusTotal Graph ayuda a ilustrar las interconexiones entre dominios potencialmente maliciosos y los recursos de tu empresa.

Para ver el contexto de VirusTotal de un dominio, sigue estos pasos:

  1. Busca un dominio sospechoso en Google SecOps. Selecciona el dominio en los resultados de búsqueda para abrir la vista Dominio.

  2. En la parte superior de la vista de dominio, haz clic en CONTEXTO DE VT para abrir la ventana Contexto de VT. Los números que aparecen junto a CONTEXTO DE VT indican el número de proveedores de seguridad que han marcado este dominio como malicioso.

    Vista de dominio con la opción CONTEXTO de VT

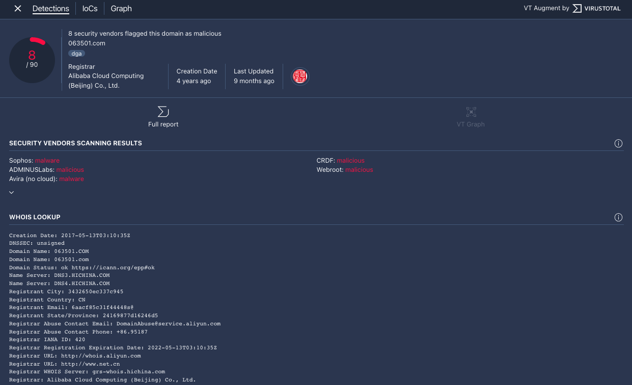
  3. Se abre la ventana de contexto de VT en la pestaña Detecciones. En esta pestaña se muestra más información de VirusTotal sobre lo que se sabe de este dominio, por ejemplo, si es malicioso o no.

    Pestaña Detecciones

    Pestaña Detecciones

  4. Haz clic en la pestaña IoCs para ver los indicadores de compromiso que VirusTotal tiene en su base de datos para este dominio. Para ver los IoCs de VirusTotal, debes tener una cuenta de VirusTotal Enterprise. Introduce tus credenciales de inicio de sesión de VirusTotal cuando se te pida.

    Pestaña IoCs

    Pestaña IoCs

  5. Haz clic en la pestaña Gráfico para abrir el control que inicia VirusTotal Graph. Para usar VirusTotal Graph, debes tener una cuenta de VirusTotal Enterprise. Introduce tus credenciales de inicio de sesión de VirusTotal cuando se te pida.

    Gráfico de VirusTotal

    Gráfico de VirusTotal

¿Necesitas más ayuda? Recibe respuestas de los miembros de la comunidad y de los profesionales de Google SecOps.