Veja informações do VirusTotal

Compatível com:

Use a integração do Google Security Operations com o VirusTotal para mudar da procura de domínios associados a um recurso no Google SecOps para a visualização de informações sobre esse domínio a partir do VirusTotal e iniciar o VirusTotal Graph.

O VirusTotal Graph é uma ferramenta de visualização criada com base no conjunto de dados do VirusTotal. Analisa a relação entre ficheiros, URLs, domínios, endereços IP e outros itens encontrados. O VirusTotal Graph ajuda a ilustrar as interconexões entre domínios potencialmente maliciosos e os recursos na sua empresa.

Para ver o contexto do VirusTotal para um domínio, conclua os seguintes passos:

  1. Pesquise um domínio suspeito no Google SecOps. Selecione o domínio nos resultados da pesquisa para abrir a vista Domínio.

  2. Clique em VT CONTEXT na parte superior da vista Domínio para abrir a janela VT Context. Os números junto a VT CONTEXT indicam o número de fornecedores de segurança que denunciaram este domínio como malicioso.

    Vista de domínio com a opção VT CONTEXT

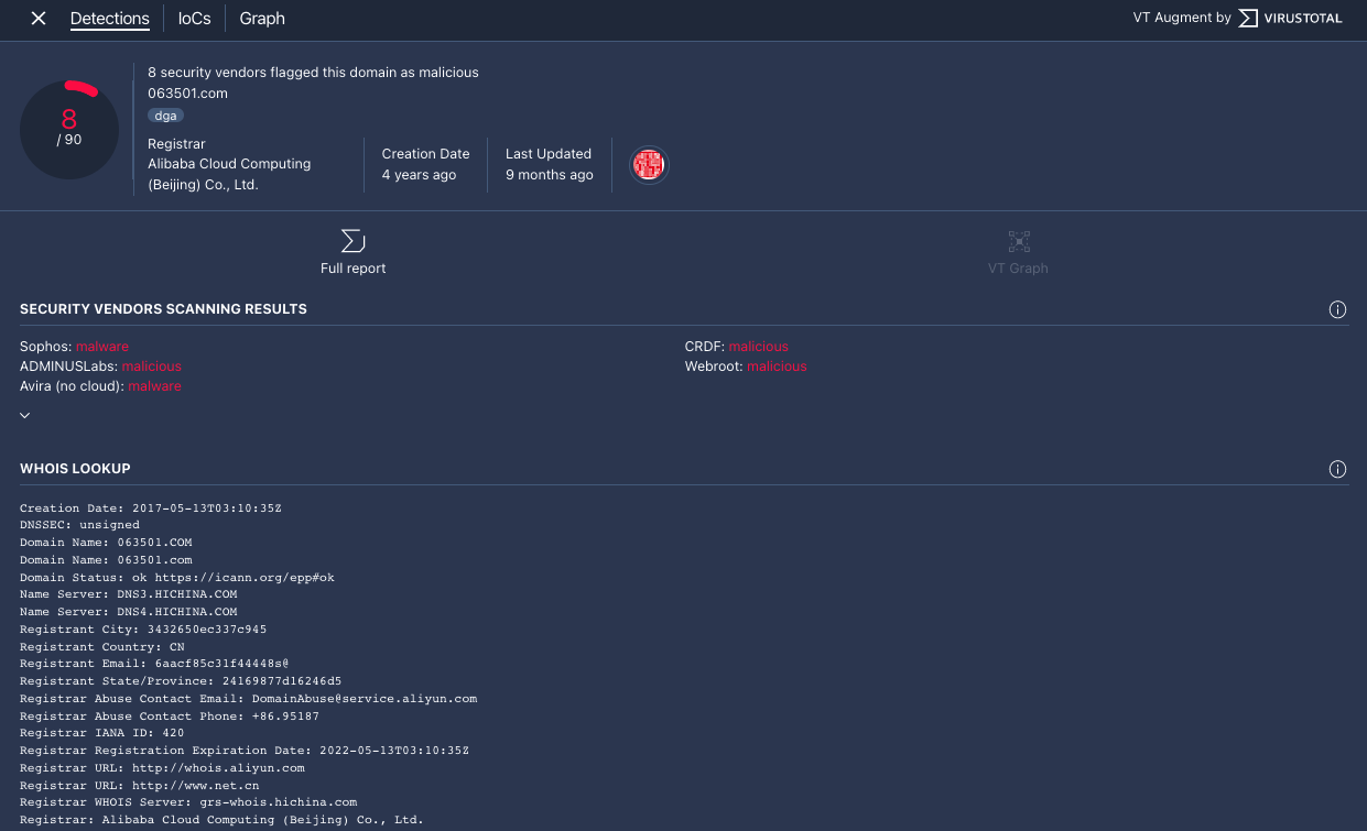
  3. A janela de contexto do VT é aberta no separador Deteções. Este separador apresenta mais informações do VirusTotal relativamente ao que se sabe sobre este domínio, por exemplo, se o domínio é malicioso ou não.

    Separador Deteções

    Separador Deteções

  4. Clique no separador IoCs para ver qualquer um dos IoCs que o VirusTotal tem na respetiva base de dados para este domínio. Para ver os IoCs do VirusTotal, tem de ter sessão iniciada numa conta do VirusTotal Enterprise. Introduza as suas credenciais de início de sessão do VirusTotal quando lhe for pedido.

    Separador IoCs

    Separador IoCs

  5. Clique no separador Gráfico para abrir o controlo de início do VirusTotal Graph. Para usar o VirusTotal Graph, tem de ter uma conta do VirusTotal Enterprise. Introduza as suas credenciais de início de sessão do VirusTotal quando lhe for pedido.

    Gráfico do VirusTotal

    Gráfico do VirusTotal

Precisa de mais ajuda? Receba respostas de membros da comunidade e profissionais da Google SecOps.