Melihat informasi dari VirusTotal

Didukung di:

Gunakan integrasi Google Security Operations dengan VirusTotal untuk melakukan pivot dari menemukan domain yang ditautkan ke aset di Google SecOps hingga melihat informasi tentang domain tersebut dari VirusTotal dan meluncurkan Grafik VirusTotal.

Grafik VirusTotal adalah alat visualisasi yang dibangun di atas set data VirusTotal. Bagian ini menganalisis hubungan antara file, URL, domain, alamat IP, dan item lain yang ditemukan. Grafik VirusTotal membantu menggambarkan interkoneksi antara domain yang berpotensi berbahaya dan aset dalam perusahaan Anda.

Untuk melihat Konteks VirusTotal untuk domain, selesaikan langkah-langkah berikut:

  1. Telusuri domain yang mencurigakan di Google SecOps. Pilih domain di hasil penelusuran untuk membuka tampilan Domain.

  2. Klik KONTEKS VT di bagian atas tampilan Domain untuk membuka jendela Konteks VT. Angka di samping KONTEKS VT menunjukkan jumlah vendor keamanan yang telah menandai domain ini sebagai berbahaya.

    Tampilan domain dengan opsi KONTEKS VT

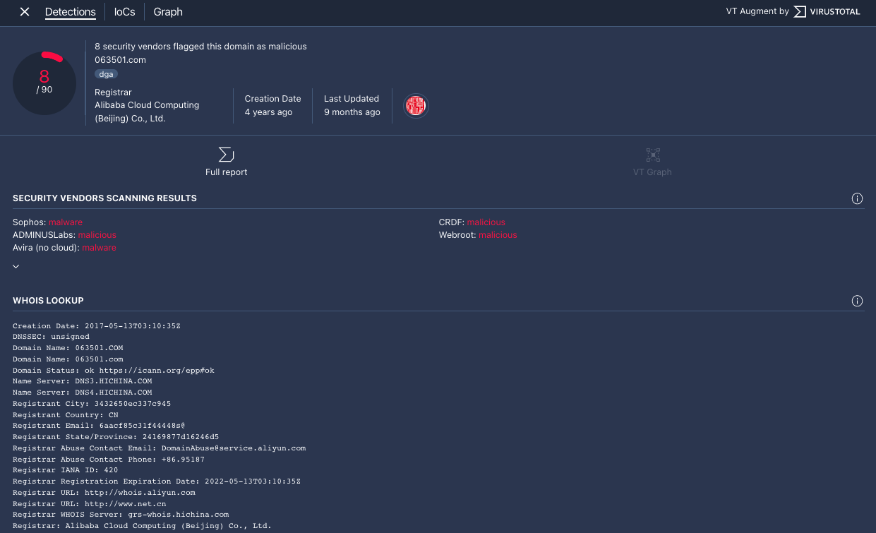
  3. Jendela VT Context akan terbuka di tab Detections. Tab ini menampilkan informasi selengkapnya dari VirusTotal terkait apa yang diketahui tentang domain ini, misalnya, apakah domain tersebut berbahaya atau tidak.

    Tab Deteksi

    Tab Deteksi

  4. Klik tab IoCs untuk melihat IoC yang dimiliki VirusTotal dalam databasenya untuk domain ini. Untuk melihat IoC VirusTotal, Anda harus login dan memiliki akun VirusTotal Enterprise. Masukkan kredensial login VirusTotal Anda saat diminta.

    Tab IoC

    Tab IoC

  5. Klik tab Grafik untuk membuka kontrol guna meluncurkan Grafik VirusTotal. Untuk menggunakan VirusTotal Graph, Anda harus memiliki akun VirusTotal Enterprise. Masukkan kredensial login VirusTotal Anda saat diminta.

    Grafik VirusTotal

    Grafik VirusTotal

Perlu bantuan lain? Dapatkan jawaban dari anggota Komunitas dan profesional Google SecOps.