查看来自 VirusTotal 的信息
通过 Google Security Operations 与 VirusTotal 的集成,您可以顺利地从与 Google SecOps 中的资产相关联的网域搜寻数据,到查看 VirusTotal 中有关该网域的信息并启动 VirusTotal Graph。
VirusTotal Graph 是一种基于 VirusTotal 数据集构建的可视化工具。 它会分析遇到的文件、网址、网域、IP 地址和其他项之间的关系。VirusTotal Graph 有助于说明潜在的恶意网域与企业中资产之间的互连。
如需查看网域的 VirusTotal 上下文,请完成以下步骤:
在 Google SecOps 中搜索可疑网域。在搜索结果中选择相应网域,以打开“网域”视图。
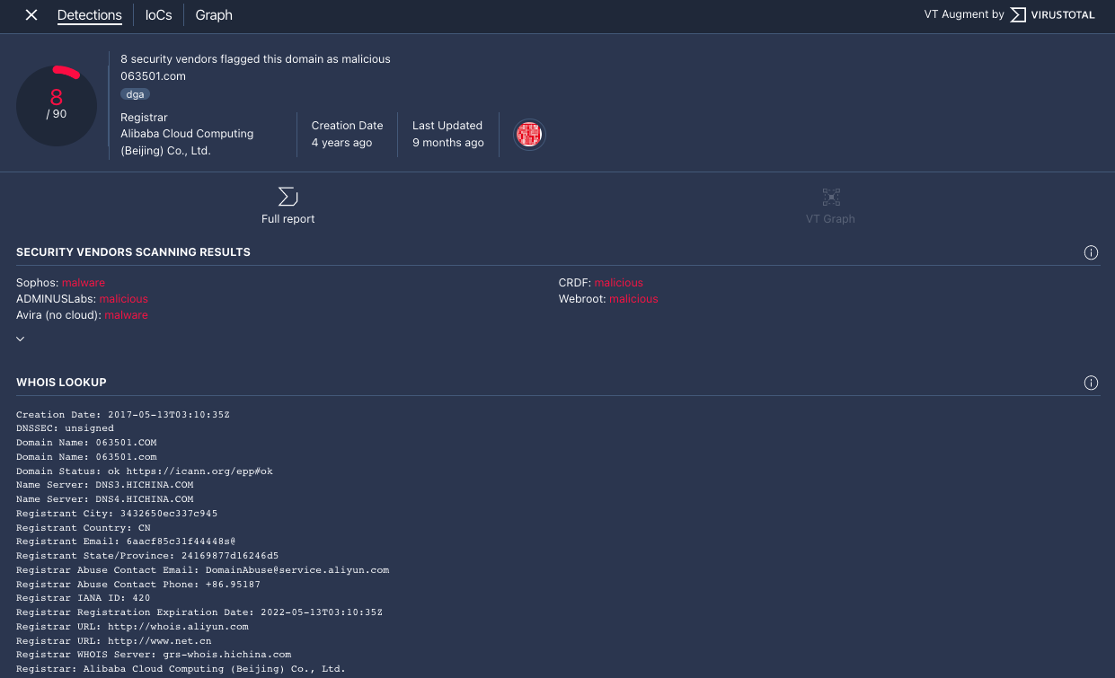
点击“网域”视图顶部的 VT CONTEXT,打开“VT Context”窗口。VT CONTEXT 旁边的数字表示将相应网域标记为恶意的安全供应商数量。
包含 VT CONTEXT 选项的网域视图
系统会打开 VT 上下文窗口,并显示检测结果标签页。此标签页会显示 VirusTotal 提供的有关此网域的更多信息,例如该网域是否恶意。

“检测”标签页
点击 IoCs 标签页,查看 VirusTotal 数据库中与此网域相关的任何 IoC。如需查看 VirusTotal IoC,您必须拥有 VirusTotal Enterprise 账号。在系统要求时,输入您的 VirusTotal 登录凭据。

“IoC”标签页
点击图表标签页,打开用于启动 VirusTotal Graph 的控件。如需使用 VirusTotal Graph,您必须拥有 VirusTotal Enterprise 账号。在系统要求时,输入您的 VirusTotal 登录凭据。

VirusTotal Graph
需要更多帮助?从社区成员和 Google SecOps 专业人士那里获得解答。