VirusTotal の情報を表示する
Google Security Operations と VirusTotal の統合を使用して、Google SecOps のアセットにリンクされているドメインの検出から、そのドメインに関する情報の表示に転換し、VirusTotal と VirusTotal グラフを起動します。
VirusTotal Graph は、VirusTotal データセット上に構築された可視化ツールです。ファイル、URL、ドメイン、IP アドレスなどの関係性を分析します。VirusTotal グラフは、潜在的に悪意のあるドメインと企業内のアセットとの間の相互接続を示すのに役立ちます。
ドメインの VirusTotal Context を表示する手順は次のとおりです。
Google SecOps で不審なドメインを検索します。検索結果でドメインを選択して、ドメインビューを開きます。
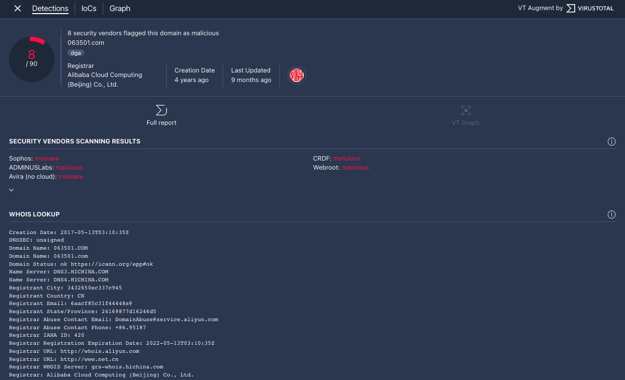
ドメインビューの上部にある [VT CONTEXT] をクリックして、VT コンテキスト ウィンドウを開きます。VT CONTEXT の横にある数字は、このドメインを悪意があると報告したセキュリティ ベンダーの数です。
[VT CONTEXT] オプションを使用したドメインビュー
[VT コンテキスト] ウィンドウが開き、[検出] タブが表示されます。このタブには、このドメインが不正であるかどうかなどの、ドメインについて把握している点に関する VirusTotal の詳細情報が表示されます。
![[Detections] タブ](https://docs.cloud.google.com/chronicle/images/vt-context-detections.png?authuser=1&hl=ja)
[Detections] タブ
[IoCs] タブをクリックすると、このドメインのデータベースに含まれる IoC VirusTotal が表示されます。VirusTotal IoC を表示するには、VirusTotal Enterprise アカウントでログインする必要があります。プロンプトが表示されたら、VirusTotal のログイン認証情報を入力します。
![[IoCs] タブ](https://docs.cloud.google.com/chronicle/images/vt-context-iocs.png?authuser=1&hl=ja)
[IoCs] タブ
[グラフ] タブをクリックして、コントロールを開き、VirusTotal グラフを起動します。VirusTotal グラフを使用するには、VirusTotal Enterprise アカウントが必要です。プロンプトが表示されたら、VirusTotal のログイン認証情報を入力します。

VirusTotal Graph
さらにサポートが必要な場合 コミュニティ メンバーや Google SecOps のプロフェッショナルから回答を得ることができます。