查看 VirusTotal 的資訊
透過 Google 安全性作業與 VirusTotal 的整合功能,從 Google SecOps 中與資產連結的網域,查看 VirusTotal 的網域資訊,並啟動 VirusTotal 圖表。
VirusTotal Graph 是一項視覺化工具,以 VirusTotal 資料集為建構基礎。並分析檔案、網址、網域、IP 位址和其他項目之間的關係。VirusTotal Graph 可協助您瞭解潛在惡意網域與企業內資產之間的互連關係。
如要查看網域的 VirusTotal 內容,請完成下列步驟:
在 Google SecOps 中搜尋可疑網域。在搜尋結果中選取網域,開啟網域檢視畫面。
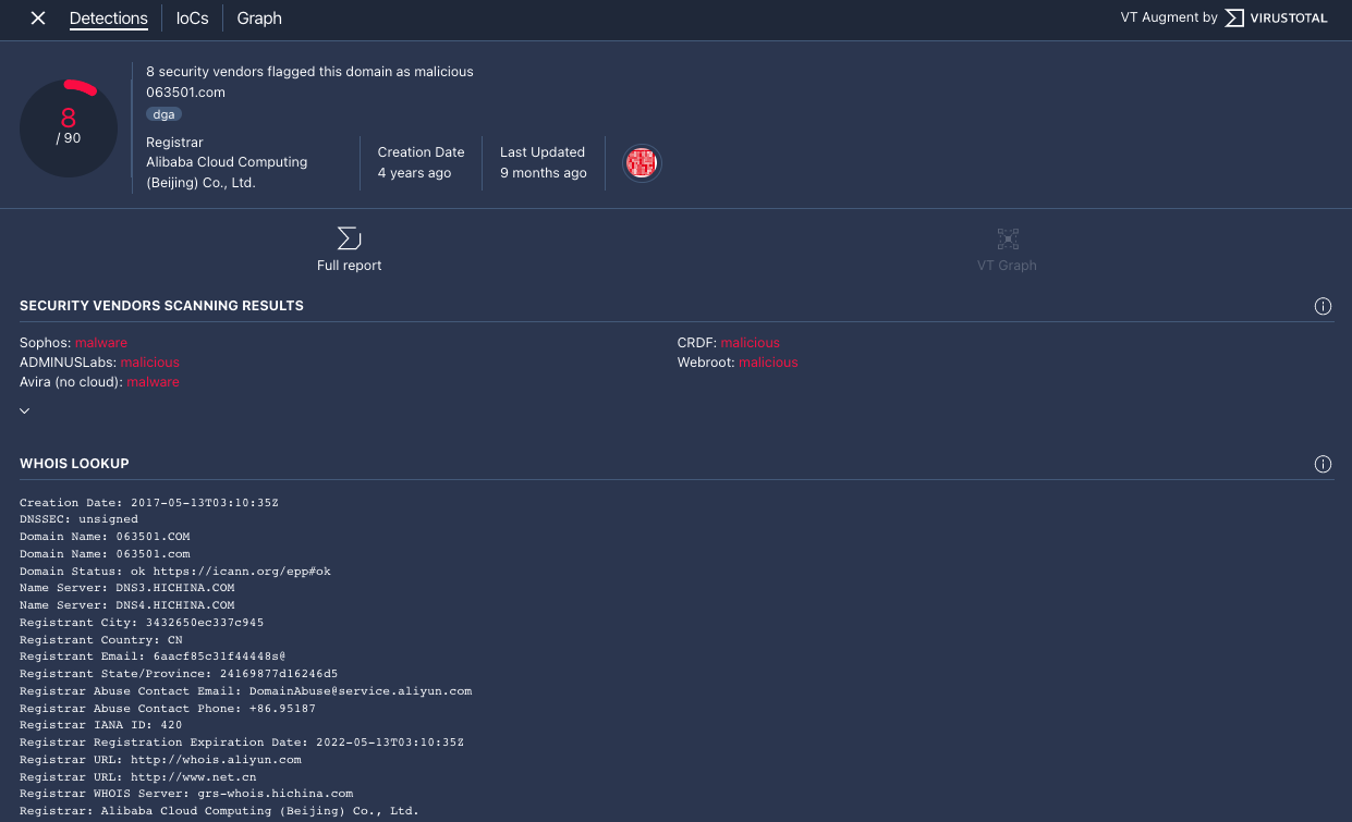
按一下「網域」檢視畫面頂端的「VT CONTEXT」,開啟「VT Context」視窗。VT CONTEXT 旁邊的數字表示將這個網域標記為惡意的安全服務供應商數量。
網域檢視畫面 (顯示 VT CONTEXT 選項)
「VT Context」視窗會開啟,並顯示「Detections」分頁。這個分頁會顯示 VirusTotal 提供的網域相關資訊,例如網域是否惡意。

「偵測」分頁
按一下「IoCs」IoCs分頁標籤,即可查看 VirusTotal 資料庫中與這個網域相關的任何 IoC。如要查看 VirusTotal IoC,您必須擁有 VirusTotal Enterprise 帳戶,按照系統提示輸入 VirusTotal 登入憑證。

「入侵指標」分頁
按一下「圖表」分頁標籤,開啟啟動 VirusTotal 圖表的控制項。如要使用 VirusTotal Graph,您必須擁有 VirusTotal Enterprise 帳戶。按照系統提示輸入 VirusTotal 登入憑證。

VirusTotal 圖表
還有其他問題嗎?向社群成員和 Google SecOps 專業人員尋求答案。