本文說明如何查看 Application Monitoring 為 App Hub 應用程式、服務和工作負載建立的資訊主頁。這些資訊主頁可協助您瞭解應用程式資源的成效,以及診斷問題。
應用程式監控資訊主頁會顯示下列資訊:
- 已註冊應用程式的詳細資料,包括位置、重要性、已註冊的服務 (
) 和工作負載 (
)。 已探索及註冊的服務和工作負載詳細資料,包括功能類型,可讓您識別代理 () 和 MCP 伺服器 (
)。應用程式、服務和工作負載的遙測資料:
開啟應用程式、服務和工作負載的事件。 如果是應用程式,以及已註冊的服務和工作負載,這些事件來自與 App Hub 應用程式相關聯的警告政策。對於探索到的服務和工作負載,Google Cloud Observability 會使用 Cloud Asset Inventory 名稱來識別相關的快訊政策。
拓撲圖:動態顯示服務和工作負載之間的關係。這張地圖也會顯示快訊和路況。
Google Cloud 使用已啟用應用程式的資料夾時,控制台導覽列
App Hub 支援兩種設定:啟用應用程式的資料夾和 App Hub 主專案。本節內容僅適用於使用啟用應用程式的資料夾。
使用已啟用應用程式管理功能的資料夾時,如果前往 Google Cloud Observability 頁面, Google Cloud 控制台會自動將資源挑選器從已啟用應用程式管理功能的資料夾重設為資料夾的管理專案。如果您在 Google Cloud 控制台中前往其他頁面,資源挑選器會重設為已啟用應用程式的資料夾。
Cloud Logging 支援將資料夾做為資源。舉例來說,資料夾會儲存系統建立的記錄檔接收器和記錄檔 bucket,名稱分別為 _Default 和 _Required。如要存取資料夾資源,請使用資源挑選器,然後手動選取已啟用應用程式的資料夾。
事前準備
如要使用應用程式監控功能,請務必先設定 App Hub 主專案或管理專案。這個專案是用來查看應用程式遙測資料的專案:
-
如要取得查看記錄和指標資料,以及建立警告政策和自訂資訊主頁所需的權限,請要求管理員授予您下列 IAM 角色:
- 記錄檢視者 (
roles/logging.viewer) 在 App Hub 主機專案或管理專案,以及預設記錄範圍中列出的任何其他專案。這個角色可存取_Default記錄檔 bucket 中的大部分記錄項目。詳情請參閱「記錄檔角色」。 - 記錄檢視存取者 (
roles/logging.viewAccessor) 在 App Hub 主機專案或管理專案的預設記錄範圍中列出的記錄檢視畫面。如要進一步瞭解如何授予記錄檢視畫面存取權,請參閱「控管記錄檢視畫面存取權」。 - 監控編輯者 (
roles/monitoring.editor) 在 App Hub 主專案或管理專案中。如果主體不需要建立或修改快訊政策或資訊主頁,請考慮授予「Monitoring 檢視者」角色 (roles/monitoring.viewer)。 - Cloud Trace 使用者 (
roles/cloudtrace.user) 在 App Hub 主專案或管理專案,以及預設追蹤範圍內的專案。 - App Hub 檢視者 (
roles/apphub.viewer) 在 App Hub 主機專案或管理專案中。詳情請參閱「應用程式中心角色和權限」。
如要進一步瞭解如何授予角色,請參閱「管理專案、資料夾和組織的存取權」。
- 記錄檢視者 (
請確認您已設定 App Hub 主機專案或管理專案的可觀測範圍。詳情請參閱「設定應用程式監控」。
可觀測範圍會控管App Hub主專案或管理專案可用的資料。這些範圍的預設設定可能無法讓您查看所有記錄或指標資料。
更新監控應用程式資料的快訊政策,加入應用程式專屬標籤。詳情請參閱「將警告政策與服務或工作負載建立關聯」。
列出應用程式
如要列出您在 App Hub 註冊的應用程式,以及事件數量、應用程式位置、重要性和環境等資訊,請按照下列步驟操作:
-
前往 Google Cloud 控制台的「Application monitoring」頁面:
如果您是使用搜尋列尋找這個頁面,請選取子標題為「Monitoring」的結果。
- 在 Google Cloud 控制台的工具列中,選取 App Hub 主專案或管理專案。
選取「應用程式」分頁標籤。
以下螢幕截圖顯示摘要資訊主頁:
在「應用程式」分頁中,您可以執行下列動作:
如要在 App Hub 中開啟應用程式,請按一下「更多」more_vert,然後選取「在 App Hub 中管理」。
如要調查應用程式,請選取應用程式名稱。 在開啟的資訊主頁中,您可以探索應用程式的記錄、追蹤記錄、指標資料和拓撲。您也可以開啟專為應用程式中的各項服務或工作負載設計的資訊主頁。
詳情請參閱本文的「調查應用程式」一節。
列出已註冊和探索到的服務與工作負載
您可以使用 App Hub 將基礎架構資源註冊為服務或工作負載。此外,它還能探索可註冊的基礎架構資源。服務和工作負載可能處於下列其中一種註冊狀態:
已註冊:已向應用程式註冊,並由 App Hub 管理的服務和工作負載。
已發現:您可以向應用程式註冊的服務和工作負載,因為這些服務和工作負載屬於應用程式管理邊界,且未向任何其他應用程式註冊,或可向多個應用程式註冊。「已發現」狀態也包括您從應用程式刪除或取消註冊的服務和工作負載,但您可以重新註冊。
已分離:已向應用程式註冊的服務或工作負載,但由於基礎 Google Cloud 資源不再屬於您定義的應用程式管理邊界,因此 App Hub 無法管理或監控這些服務或工作負載。
如要列出已註冊及探索到的服務和工作負載,請執行下列操作:
-
前往 Google Cloud 控制台的「Application monitoring」頁面:
如果您是使用搜尋列尋找這個頁面,請選取子標題為「Monitoring」的結果。
- 在 Google Cloud 控制台的工具列中,選取 App Hub 主專案或管理專案。
選取「服務和工作負載」分頁標籤。
「服務和工作負載」頁面會顯示所有已註冊的服務和工作負載。針對每個支援的 App Hub 區域,這個頁面最多會列出 100 個探索到的服務和 100 個探索到的工作負載:
「App Hub Type」(App Hub 類型) 欄會顯示 App Hub 註冊類型:
- 服務 (
) - 工作負載 (
)
- 服務 (
「功能類型」欄會顯示 App Hub 功能類型:
- 服務專員 ()
- MCP 伺服器 (
)
在「服務和工作負載」分頁中,您可以執行下列所有操作:
- 使用「欄」按鈕修改表格顯示的資料。view_column舉例來說,您可以顯示「功能類型」欄。
- 套用篩選器來修改服務和工作負載清單。舉例來說,您可以依功能類型篩選,找出適用於代理程式或 MCP 伺服器的服務和工作負載。同樣地,篩選器可協助您尋找特定服務或工作負載。
- 註冊找到的服務或工作負載。
- 如要開啟已註冊的服務和工作負載,請前往 App Hub 中的相關應用程式。
- 開啟顯示服務或工作負載遙測資料的資訊主頁。 詳情請參閱本文的「調查服務或應用程式」一節。
查看應用程式管理邊界的拓撲
Google Cloud Observability 會使用追蹤記錄資料,動態建構已註冊和探索到的服務與工作負載拓撲地圖。為判斷要分析哪些追蹤記錄資料,Google Cloud Observability 會查詢預設追蹤記錄範圍中列出的資源,取得追蹤記錄資料,然後只保留應用程式管理邊界內專案的資料。
如要顯示應用程式和已探索服務與工作負載的動態拓撲地圖,請按照下列步驟操作:
完成「查看應用程式拓撲:事前準備」中的步驟。
-
前往 Google Cloud 控制台的「Application monitoring」頁面:
如果您是使用搜尋列尋找這個頁面,請選取子標題為「Monitoring」的結果。
在 Google Cloud 控制台的工具列中,選取 App Hub 主專案或管理專案。
選取「拓撲」分頁標籤。

「拓撲」頁面會為每個已註冊的應用程式顯示藍色圓圈:
如果應用程式有兩個,藍色圓圈會顯示「收合」unfold_less按鈕。這些應用程式會顯示服務和工作負載。
針對一個應用程式,系統會顯示單一節點,藍色圓圈則會顯示 「展開」按鈕。按鈕中的值是已註冊的服務和工作負載數量。
對於已註冊及探索到的服務和工作負載,拓撲地圖會顯示含有圖示的節點,表示資源類型。此外,還會顯示代表兩個節點之間流量的邊緣。
拓撲地圖最多可顯示 1000 個節點。對於每個支援的 App Hub 區域,地圖最多可顯示 100 個探索到的服務和 100 個探索到的工作負載。
您可以在互動式拓撲地圖中執行下列操作:
縮放、重新放置節點,或將應用程式圓圈收合為一個點,即可變更視覺化效果。
選取應用程式或節點,即可取得屬性和事件的相關資訊。
選取邊緣,即可取得節點間的流量資訊。飛出式視窗會顯示節點名稱和重要指標,例如錯誤率和第 95 個百分位數延遲。
如要進一步瞭解這個分頁,請參閱「查看應用程式拓撲」。
調查應用程式
如要調查應用程式的健康狀態,請執行下列步驟:
-
前往 Google Cloud 控制台的「Application monitoring」頁面:
如果您是使用搜尋列尋找這個頁面,請選取子標題為「Monitoring」的結果。
- 在 Google Cloud 控制台的工具列中,選取 App Hub 主專案或管理專案。
選取「總覽」分頁標籤,然後在應用程式清單中選取應用程式。
系統會開啟應用程式的資訊主頁,並選取「總覽」。這個分頁會顯示摘要資訊,以下各節說明您可以在「總覽」、「資訊主頁」和「拓撲」分頁中找到的資訊。
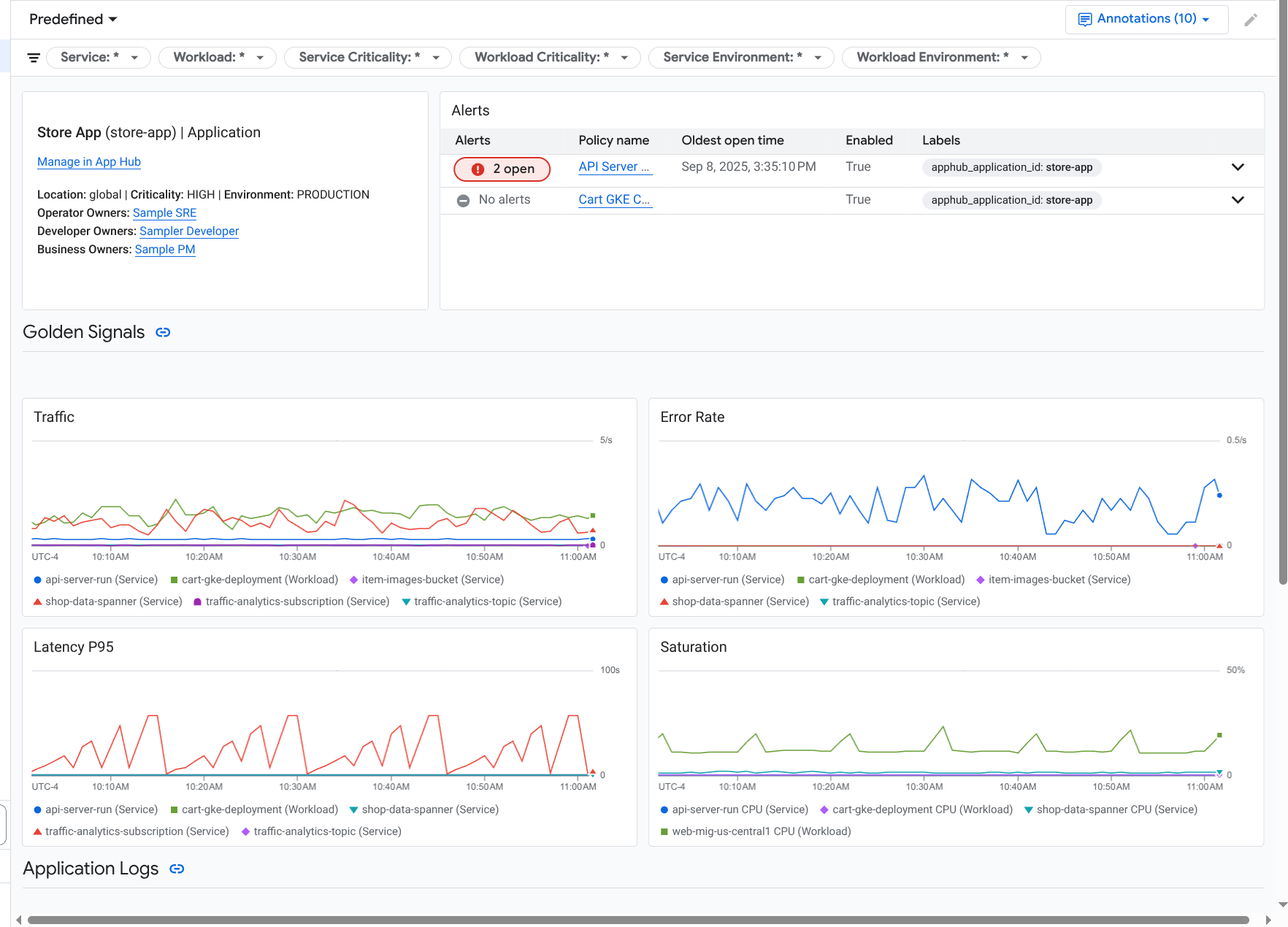
查看摘要資訊
如要查看應用程式的一般資訊,以及服務和工作負載清單,請選取「總覽」分頁:
如圖所示,這個分頁會提供應用程式的一般資訊,以及註冊至應用程式的服務和工作負載清單。這個分頁也會顯示各項服務或工作負載的下列資訊:
- 未解決事件的數量。如要查看這些事件的詳細資料,請選取相應的數字。
- App Hub 類型。
在這個範例中,表格的資料欄經過修改,也會顯示「App Hub 功能類型」。功能類型可協助您找出代理工作負載和服務:
- 服務專員 ()
- MCP 伺服器 (
)
黃金信號值:
- 流量:所選時間範圍內,服務或工作負載的傳入要求比率。在某些設定中,這個圖表會包含分頁。「要求」分頁會顯示網路 L7 指標,「位元組」分頁則會顯示網路 L4 指標。
- 伺服器錯誤率:在所選時間範圍內,回應代碼等同於 5xx HTTP 回應代碼的傳入要求,占所有傳入要求的比例。
- P95 延遲時間:所選時間範圍內,要求延遲時間的第 95 個百分位數 (以毫秒為單位)。
- 飽和度:衡量服務或工作負載的飽和程度。舉例來說,如果是代管執行個體群組 (MIG)、Cloud Run 和 Google Kubernetes Engine 部署作業,這個欄位會顯示 CPU 使用率。
「總覽」分頁中的選項可讓您執行下列操作:
- 在 App Hub 中開啟應用程式、服務或工作負載。
- 開啟服務或工作負載的資訊主頁。
- 重設時間範圍。開啟資訊主頁時,時間範圍會設為最近一小時。
查看匯總遙測資料
如要查看應用程式的記錄、指標、追蹤記錄和事件資訊,請選取「資訊主頁」分頁標籤。
這個分頁的圖表會自動匯總應用程式中服務和工作負載的指標資料。這些圖表也會顯示事件註解,有助於在排解問題時,將不同來源的資料建立關聯。如要查看已啟用的註解,請在工具列中按一下「註解」圖示
。
「資訊主頁」分頁包含篩選器,可用於限制分頁顯示的資料。如要進一步瞭解如何探索這個分頁中顯示的資料,請參閱本文的「使用資訊主頁選項探索遙測資料」一節。
查看 AI 資源
應用程式監控功能會使用追蹤資料,為應用程式使用的 AI 資源衍生指標,例如權杖用量和錯誤率。這些指標可協助您瞭解應用程式的健康狀態、行為和費用。
如要查看與應用程式相關聯的 AI 資源資訊,請按照下列步驟操作:
- 選取「資訊主頁」分頁標籤。
在資訊主頁的「目錄」中,選取「AI 資源」。
如果沒有看到「AI 資源」項目,表示您的應用程式沒有任何相關 AI 資源。
資訊主頁的「AI 資源」部分會顯示下列資訊,供您查看及探索:
- 每秒查詢次數和權杖數量。
- 平均錯誤率、延遲時間和工具呼叫錯誤率。
- 詞元用量。
- 代理的錯誤率和延遲時間。
如要瞭解如何探索這個資訊主頁,請參閱「查看 AI 資源」。
查看拓撲
如要查看應用程式服務和資訊主頁、事件和流量的動態檢視畫面,請選取「拓撲」分頁標籤。
如要瞭解「拓撲」分頁,請參閱「查看拓撲」。
調查服務或工作負載
應用程式監控功能會為每項服務和工作負載建立資訊主頁。這些資訊主頁會顯示遙測資料和事件資訊,有助於瞭解特定服務或工作負載的健康狀態。您可以探索這些資訊主頁上的資料,方式與探索應用程式「資訊主頁」分頁中顯示的資料類似。
以下螢幕截圖顯示工作負載的資訊主頁:
服務或工作負載的註冊狀態會影響應用程式監控功能在服務或工作負載資訊主頁上顯示的資料:
已註冊:應用程式監控功能會使用應用程式專屬的標籤和屬性,這些標籤和屬性會由支援的基礎架構和已加入檢測功能的應用程式附加至產生的遙測資料。這些資訊主頁會顯示記錄、指標和追蹤記錄資料。
已探索:應用程式監控會使用 Cloud Asset Inventory 定義的資產名稱,衍生資源類型。然後使用資源類型,識別並篩選支援的基礎架構的記錄和指標資料。舉例來說,如果資源類型判定為
cloud_run-revision,圖表可能會依據location和service_name標籤的值篩選資料。
如要開啟服務或工作負載的應用程式監控資訊主頁,請按照下列步驟操作:
-
前往 Google Cloud 控制台的「Application monitoring」頁面:
如果您是使用搜尋列尋找這個頁面,請選取子標題為「Monitoring」的結果。
- 在 Google Cloud 控制台的工具列中,選取 App Hub 主專案或管理專案。
選取「服務和工作負載」分頁,然後選取服務或工作負載。
系統會開啟所選服務或工作負載的資訊主頁。
查看摘要資訊
如要查看服務或工作負載的一般資訊,請在資訊主頁的「Table of contents」(目錄) 中選取「Overview」(總覽) 選項。
這個部分會顯示下列資訊:
應用程式相關資訊,例如基礎架構類型和重要性。如果無法識別基礎架構類型,這個欄位會顯示「App Hub 服務」。詳情請參閱「應用程式監控支援的基礎架構」。
事件表格。
黃金信號。
如果服務或工作負載未註冊,這個部分也會顯示類似下列的橫幅:
This service is not registered. Register it to gain a unified view of your application's performance and stability.
您無須採取任何行動,不過,我們建議您註冊服務和工作負載。
查看遙測資料
如要查看遙測資料,請使用資訊主頁的「目錄」前往相關內容:
- 如要查看黃金信號和其他指標資訊,請選取「基礎架構」。
- 如要探索追蹤記錄資料,請選取「追蹤記錄」。
- 如要探索記錄資料,請選取「記錄」。
遙測圖表會顯示事件註解,協助您在排解問題時,將不同來源的資料建立關聯。如要查看已啟用的註解,請在工具列中按一下「註解」圖示
。
如要瞭解如何探索這些圖表中的資料,請參閱本文的「使用資訊主頁選項探索遙測資料」一節。
查看 AI 資源
如要查看 AI 資源的相關資訊,請使用資訊主頁的目錄:
服務專員:服務專員可使用。這個部分會顯示工作階段、代理程式叫用和權杖用量等資訊。
工具:代理可使用。這個部分會顯示工具呼叫的相關資訊,包括錯誤率、呼叫次數和 P95 延遲時間。
模型:適用於部分代理。這個部分會顯示代理程式進行的模型呼叫次數、錯誤率和權杖用量等資訊。
如要瞭解如何探索這些專區中的資料,請參閱「查看 AI 資源」。
使用資訊主頁選項探索遙測資料
應用程式監控資訊主頁會顯示記錄、指標、追蹤記錄和事件資訊。本節說明如何使用資訊主頁或小工具 (例如圖表) 上的選項,取得所顯示資料的詳細資訊。您也可以使用這些選項修改顯示的資料。
篩選資訊主頁
您可以為資訊主頁新增篩選器,並套用至資訊主頁中的所有小工具。
舉例來說,應用程式「資訊主頁」分頁的工具列包含 apphub_service_id: * 等篩選器。如要查看特定服務的資料,請按一下「選單」arrow_drop_down,然後從清單中選取服務。
探索記錄檔資料
如果您正在查看應用程式資訊主頁的「Dashboard」(資訊主頁) 分頁,記錄資料會顯示在「Application Logs」(應用程式記錄) 區段。否則,您的資料會顯示在「記錄」部分。
資訊主頁的「應用程式記錄」和「記錄」部分會顯示符合篩選條件的記錄項目,並由 App Hub 主專案或管理專案的預設記錄範圍中列出的資源儲存。應用程式的篩選器類似於下列項目:
-- Application logs
(apphub_application_location=global)
(apphub_application_id=my-app)
如果是服務和工作負載,篩選器會包含額外子句。 如要查看套用至記錄資料的篩選器,請按一下「顯示查詢」。
如要撰寫查詢,請開啟飛出式視窗或「Logs Explorer」頁面。這兩種方式都能讓您撰寫及執行查詢,並變更範圍。不過,飛出式視窗會保留目前的脈絡,並允許您將探索結果儲存至自訂資訊主頁:
如要開啟飛出式視窗,請按一下「探索資料」query_stats。
探索完成後,請按一下「取消」關閉彈出式視窗,並捨棄變更。如要將變更儲存至自訂資訊主頁,請按一下「儲存至資訊主頁」,然後完成對話方塊。開啟飛出視窗時,您無法將變更儲存至正在檢視的資訊主頁。
飛出式視窗不會列出「顯示查詢」按鈕顯示的篩選器。這些篩選器是在資訊主頁層級套用,因此無法移除。
如要在新的瀏覽器分頁中開啟「Logs Explorer」頁面,請按一下「在 Logs Explorer 中查看」。
查詢已預先設定,可顯示符合特定應用程式標籤,且位於資訊主頁指定時間範圍內的記錄項目。關閉瀏覽器分頁時,系統會捨棄變更。
如要進一步瞭解如何探索記錄,請參閱下列文件:
探索指標資料
資訊主頁上的圖表和表格會顯示黃金信號,以及與應用程式、服務或工作負載所用資源相關的其他指標資料。顯示的資料可以儲存在應用程式中心主專案或管理專案的指標範圍所列出的任何專案中。
查看圖表設定
如要查看指標資料圖表的詳細資料 (例如指標類型和匯總選項),請前往圖表或表格的工具列,然後按一下「資訊」info。
探索資料
如要進一步探索圖表或表格,請開啟飛出視窗或「Metrics Explorer」頁面。這兩種做法都能讓您嘗試不同的圖表設定,並將結果儲存至自訂資訊主頁。不過,飛出式視窗會保留目前的背景資訊:
如要開啟飛出式視窗,請按一下「探索資料」query_stats。
探索完成後,請按一下「取消」關閉彈出式視窗,並捨棄變更。如要將變更儲存至自訂資訊主頁,請按一下「儲存至資訊主頁」,然後完成對話方塊。開啟飛出視窗時,您無法將變更儲存至正在檢視的資訊主頁。
如要在 Metrics Explorer 中查看圖表或表格,請前往工具列,按一下「更多」more_vert,然後選取「在 Metrics Explorer 中查看」。
現在您有臨時圖表,可以修改和探索。舉例來說,您可以變更匯總選項或顯示樣式。如要將圖表儲存到自訂資訊主頁,請按一下「儲存至資訊主頁」,然後完成對話方塊。
關聯指標和記錄資料
查看圖表時,您可能想探索針對與圖表指標資料相同的資源寫入的記錄資料。舉例來說,如果圖表出現尖峰或低谷,您可能需要探索記錄項目,以便取得系統的額外資訊。
如要將指標和記錄資料相互關聯,其中一種方法是使用圖表選項開啟彈出式視窗,同時顯示圖表和所選記錄項目。接著,您可以使用下拉式選單中的工具列和選單,探索指標和記錄資料。舉例來說,您可以為指標查詢新增篩選器、修改記錄查詢,或是展開及探索記錄項目。
下圖說明瞭飛出視窗:
彈出式視窗不會顯示符合資訊主頁時間範圍選取器的所有記錄項目。系統會根據指標查詢建立記錄查詢。記錄查詢會包含所有適用的變數,但不包含資訊主頁層級的篩選器。
查看指標和記錄檔資料
如果圖表顯示的指標類型不是以記錄為準的指標或 Prometheus 指標,您就可以將指標和記錄資料相互關聯。如果圖表顯示記錄指標、Prometheus 指標,或未顯示指標資料,您就無法將指標和記錄資料相互關聯。
如要開啟顯示指標和記錄資料的飛出式視窗,請執行下列任一操作:
如要只依資源類型和適用變數篩選記錄資料,請在圖表的工具列中按一下 more_vert「更多圖表選項」,然後選取「檢查相關記錄」。
如要顯示與特定時間序列相關的記錄項目,請在圖表中將指標懸停在時間序列上的某個點,然後前往工具提示並選取「segment」(區隔) Inspect related logs (檢查相關記錄)。
在此模式下,飛出視窗會將時間範圍選取器修改為所選時間點前後五分鐘。
如果圖表未顯示「檢查相關記錄」選項,表示該圖表不支援指標和記錄的相互關聯。
儲存變更
您可以將下拉式選單中顯示的圖表或記錄面板 (包括您所做的任何變更) 儲存至自訂資訊主頁。如果將圖表儲存至開啟浮動視窗的同一資訊主頁,系統會在該資訊主頁上建立新圖表。
如要將圖表或記錄面板儲存至自訂資訊主頁,請開啟小工具的「動作」選單,選取「儲存至資訊主頁」,然後完成對話方塊。您可以選取現有的自訂資訊主頁,也可以建立資訊主頁,然後儲存小工具。
關閉延伸選單
如要關閉飛出視窗,請按一下工具列中的「取消」。
探索事件
資訊主頁的「事件」部分會列出與應用程式相關聯的快訊政策未解決事件。如果您正在查看服務或工作負載的資訊主頁,這個專區會顯示該服務或工作負載的事件。
如要進一步瞭解事件和快訊政策,請按照下列步驟操作:
如要查看導致事件的警告政策詳細資料,請按一下政策名稱。開啟的資訊主頁會顯示警告政策的詳細資訊,包括顯示監控資料和標籤的圖表。
如要查看與應用程式相關的所有快訊政策,請前往工具列,然後按一下「探索資料」query_stats。系統會開啟彈出式視窗,列出所有政策。如要返回資訊主頁,請按一下「取消」。
如果「事件」部分沒有任何項目,可能是因為下列情況:
沒有任何未解決的事件。
如要查看已結案的事件,以及在資訊主頁時間範圍設定外開啟的事件,請在「事件」部分的工具列中停用「依政策分組」,然後啟用「顯示已結案的事件」。
如果表格仍為空白,表示您沒有任何相關聯的警報政策,或是相關聯的政策都沒有回報事件。
您App Hub 主專案或管理專案中儲存的任何警告政策,都未與服務或工作負載建立關聯。如要建立這項關聯,請在警告政策中新增標籤。詳情請參閱「將警告政策與服務或工作負載建立關聯」。
探索追蹤記錄資料
資訊主頁的「追蹤記錄」部分會列出註冊服務和工作負載產生的範圍資訊,前提是這些範圍包含應用程式專屬的資源屬性。 為應用程式進行插樁時,即可取得必要資源屬性。系統只會顯示符合資訊主頁層級篩選條件的範圍。
如果是追蹤資料,應用程式層級的資訊主頁會依名稱和服務/工作負載名稱將時距分組,然後以表格格式顯示下列資訊:
- 時距名稱。
- 服務或工作負載名稱。
- 分組中的範圍數量。
- 群組中跨度的第 50、90 和 95 個延遲百分位數。
- 錯誤率。
如要進一步瞭解某個群組,請選取該群組。系統會開啟互動式飛出視窗:
互動式彈出式視窗會顯示下列項目:
- 群組中的個別跨度。系統會自動選取第一個項目。
所選時距的父項追蹤記錄相關資訊。這類資訊包括:
- 統計資訊,例如總時長。
- 呼叫階層。
- 與每次呼叫相關聯的服務或工作負載。
App Hub 註冊服務會顯示服務圖示
。同樣地,工作負載會以工作負載圖示
表示。 - 每通電話的延遲時間。
- 每個項目的成功狀態,以藍色或紅色表示。
您可以使用表格小工具探索附加至時距的屬性,或探索其他資料,例如相關的記錄項目。這項小工具會顯示所選時距的資料。
如要在「Trace Explorer」(追蹤記錄探索工具) 頁面查看應用程式跨度,請按一下「Traces」(追蹤記錄) 部分工具列中的「View in Trace Explorer」(在 Trace Explorer 中查看)。
- 系統會自動套用特定應用程式的篩選器。
- 您可以新增、移除或修改任何篩選器。不過,關閉「追蹤記錄探索工具」頁面後,您所做的變更就會遭到捨棄。
如要進一步瞭解如何探索追蹤記錄資料,請參閱「尋找及探索追蹤記錄」。
疑難排解
如需有助於瞭解所查看資料的資訊,或想知道資訊主頁為何未顯示資料,請參閱「排解應用程式監控問題」。