במאמר הזה מוסבר איך לצפות בלוחות הבקרה ש-Application Monitoring יוצר עבור האפליקציות, השירותים ועומסי העבודה שלכם ב-App Hub. לוחות הבקרה האלה יכולים לעזור לכם להבין את הביצועים של המשאבים באפליקציה ולאבחן בעיות.
במרכזי הבקרה של Application Monitoring מוצגים הנתונים הבאים:
- נתוני יומנים ומדדים שנוצרים על ידי תשתית נתמכת.
- מעקב אחרי טווחי זמן שאפליקציות עם הטמעה של כלי מעקב יוצרות.
- אותות הזהב שהוגדרו ב-OpenTelemetry לתעבורה, לזמן האחזור ולשיעור השגיאות, כשעומס עבודה פועל ב-Google Kubernetes Engine. מידע נוסף זמין במאמר בנושא הגדרה של מעקב אחר אפליקציות.
- פתיחת אירועים עבור כללי התראה שמשויכים לאפליקציה במרכז האפליקציות.
- מידע על האפליקציה, כולל המיקום, רמת הקריטיות והקריטיות.
- מפת טופולוגיה שמספקת תצוגה דינמית של הקשרים בין שירותים ועומסי עבודה. במפה הזו מוצגים גם התראות ונתוני תנועה.
- בלוחות הבקרה של השירותים ועומסי העבודה, מידע על התשתית.
כדי לקבוע אילו נתונים יוצגו, התכונה Application Monitoring משתמשת בתוויות ובמאפיינים ספציפיים לאפליקציה שתשתית נתמכת ואפליקציות עם מכשור מצרפות לטלמטריה שהן מייצרות.
תוויות ומאפיינים ספציפיים לאפליקציות
בקטע הזה מפורטים התוויות והמאפיינים הספציפיים ל-App Hub שאולי מצורפים לנתוני היומן, המדדים והמעקב שלכם. התוויות האלה מאפשרות ל-Google Cloud Observability לבנות את ההיררכיה של לוחות הבקרה, לסנן את הטלמטריה שמוצגת וליצור את מפת הטופולוגיה.
בקטע הזה, a.b.{x,y} מייצג את a.b.x ואת a.b.y.
תוויות של יומנים
רשומות ביומן מ Google Cloud תשתית מכילות שדה apphub שבו מפורטות התוויות של האפליקציה ושל שירות או עומס עבודה. הדוגמה הבאה ממחישה את הפורמט של הנתונים האלה:
apphub: {
application: {
container: "projects/my-project"
id: "my-app"
location: "my-app-location"
}
workload: {
criticalityType: "MEDIUM"
environmentType: "STAGING"
id: "my-workload-id"
}
}
תוויות מדדים
נתוני מדדים מ Google Cloud תשתית כוללים את תוויות המטא-נתונים הבאות:
metadata.system_labels.apphub_application_{container,id,location}metadata.system_labels.apphub_{workload,service}_{criticality_type,environment_type,id}
נתוני מדדים מאינסטרומנטציה שהוספתם לאפליקציות שלכם יכולים לכלול את תוויות המדדים הבאות:
metric.labels.apphub_application_{container,id,location}metric.labels.apphub_workload_{criticality_type,environment_type,id}
מעקב אחרי מאפייני משאבים
הטווחים של מעקב אחר פעילות שנוצרו על ידי אינסטרומנטציה שהוספתם לאפליקציות שלכם יכולים לכלול את מאפייני המשאבים הבאים:
gcp.apphub.application.{container,id,location}gcp.apphub.{workload,service}.{criticality_type,environment_type,id}
תוויות של מדיניות התראות
תוויות של שירותים ועומסי עבודה לא מצורפות אוטומטית למדיניות התראות. עם זאת, אפשר לשייך מדיניות התראות לשירות או לעומס עבודה ספציפיים על ידי צירוף כל התוויות הבאות עם המפתחות הבאים למדיניות ההתראות:
apphub_application_locationapphub_application_idapphub_service_idאוapphub_workload_id
אם מדיניות ההתראות כוללת את המפתחות הקודמים, אירועים שקשורים למדיניות מוצגים בלוחות הבקרה של Application Monitoring.
מידע נוסף זמין במאמר בנושא שיוך מדיניות התראות לשירות או לעומס עבודה.
Google Cloud ניווט במסוף כשמשתמשים בתיקייה לניהול אפליקציות
App Hub תומך בשתי הגדרות: תיקייה לניהול אפליקציות ופרויקטים מארחים של App Hub. הקטע הזה רלוונטי רק כשמשתמשים בתיקייה לניהול אפליקציות.
כשמשתמשים בתיקייה לניהול אפליקציות, המסוף Google Cloud מאפס אוטומטית את הכלי לבחירת משאבים מתיקייה לניהול אפליקציות לפרויקט הניהול של התיקייה כשעוברים לדף Google Cloud Observability. אם עוברים לדף אחר במסוף Google Cloud , בחירת המשאבים מתאפסת לתיקייה לניהול אפליקציות.
Cloud Logging תומך בתיקיות כמשאב. לדוגמה, תיקיות מאחסנות מאגרי נתונים של יומנים ומאגרי יומנים שנוצרו על ידי המערכת ושמם _Default ו-_Required.
כדי לגשת למשאב התיקייה, משתמשים בכלי לבחירת משאבים ובוחרים ידנית את התיקייה לניהול אפליקציות.
לפני שמתחילים
לפני שמשתמשים ב'מעקב אחרי אפליקציות', צריך להגדיר את פרויקט המארח או את פרויקט הניהול ב-App Hub . זהו הפרויקט שבו משתמשים כדי להציג את נתוני הטלמטריה של האפליקציה:
-
כדי לקבל את ההרשאות שדרושות לצפייה בנתוני יומנים ומדדים, ליצירת כללי מדיניות להתראות ולהתאמה אישית של לוחות בקרה, צריך לבקש מהאדמין להקצות לכם את תפקידי ה-IAM הבאים:
-
צפייה ביומנים (
roles/logging.viewer) בפרויקט המארח או בפרויקט הניהול של App Hub ובכל פרויקט אחר שמופיע באוסף תצוגות היומן (log scope) המוגדר כברירת מחדל. התפקיד הזה מעניק גישה לרוב הרשומות ביומן ב_Defaultקטגוריה ביומן. מידע נוסף זמין במאמר בנושא תפקידים ביומן. -
Logs View Accessor (
roles/logging.viewAccessor) on the log views listed in the default log scope of your App Hub host project or management project . מידע נוסף על מתן גישה לתצוגת יומן זמין במאמר שליטה בגישה לתצוגת יומן. -
עריכת נתוני מעקב (
roles/monitoring.editor) בפרויקט המארח או בפרויקט הניהול של App Hub . לישויות מורשות שאין להן צורך ליצור או לשנות מדיניות התראות או מרכזי בקרה, כדאי להקצות את התפקיד צפייה ב-Monitoring (roles/monitoring.viewer). -
משתמש Cloud Trace (
roles/cloudtrace.user) בפרויקט המארח או בפרויקט הניהול של App Hub , ובפרויקטים בהיקף ברירת המחדל של Trace. -
צפייה ב-App Hub (
roles/apphub.viewer) בפרויקט המארח או בפרויקט הניהול של App Hub . מידע נוסף זמין במאמר בנושא תפקידים והרשאות ב-App Hub.
להסבר על מתן תפקידים, ראו איך מנהלים את הגישה ברמת הפרויקט, התיקייה והארגון.
יכול להיות שאפשר לקבל את ההרשאות הנדרשות גם באמצעות תפקידים בהתאמה אישית או תפקידים מוגדרים מראש.
-
צפייה ביומנים (
חשוב לוודא שהגדרתם את היקף יכולת הצפייה של פרויקט המארח או פרויקט הניהול של App Hub . מידע נוסף זמין במאמר בנושא הגדרת מעקב אחרי אפליקציות.
היקף יכולת התצפית קובע אילו נתונים יהיו זמינים בפרויקט המארח או בפרויקט הניהול של App Hub . יכול להיות שהגדרות ברירת המחדל של ההיקפים האלה לא יאפשרו לכם לראות את כל נתוני היומן או המדדים.
מעדכנים את מדיניות ההתראות שעוקבת אחרי נתוני האפליקציה כדי לכלול תוויות ספציפיות לאפליקציה. מידע נוסף זמין במאמר בנושא שיוך מדיניות התראות לשירות או לעומס עבודה.
צפייה בסיכום של כל האפליקציות
לוח הבקרה Application Monitoring (מעקב אחרי אפליקציות) ברמה העליונה מספק סיכום תמציתי של מצב האפליקציות הרשומות. בדף הזה מפורט מספר האירועים הפתוחים לכל אפליקציה, ומידע על המיקום, רמת הדחיפות והסביבה.
הקישורים בלוח הבקרה של מעקב האפליקציות ברמה העליונה מאפשרים לפתוח את ההיררכיה של מרכזי הבקרה ש-Google Cloud Observability יוצר לכל אפליקציה. לוחות הבקרה האלה ספציפיים לאפליקציות, ומאפשרים לכם לבחון את הטלמטריה של האפליקציה, השירותים ועומסי העבודה. הם גם מאפשרים לכם לבדוק את הטופולוגיה של האפליקציה.
צילום המסך הבא מדגים את לוח הבקרה של הסיכום:
כדי לפתוח את לוח הבקרה ברמה העליונה, שבו מופיע סיכום המידע על האפליקציות שרשומות ב-App Hub:
-
נכנסים לדף Application monitoring במסוף Google Cloud :
אם משתמשים בסרגל החיפוש כדי למצוא את הדף הזה, בוחרים בתוצאה שכותרת המשנה שלה היא Monitoring.
בסרגל הכלים של מסוף Google Cloud , בוחרים את פרויקט המארח או את פרויקט הניהול של App Hub .
אופציונלי: כדי לפתוח אפליקציה במרכז האפליקציות, לוחצים על more_vert עוד ובוחרים באפשרות ניהול במרכז האפליקציות.
כדי לבדוק את הטלמטריה או את הטופולוגיה של אפליקציה ספציפית, בוחרים את האפליקציה.
תצוגת הפרטים של האפליקציה תיפתח. בדף הזה יש שלוש כרטיסיות שבהן מוצגים סוגים שונים של מידע:
בכרטיסייה Overview מוצג סיכום של המידע על האפליקציה ב-App Hub. לדוגמה, מוצגים בה השירותים ועומסי העבודה של האפליקציה, מספר האירועים הפתוחים וחלק מהאותות החשובים.
בכרטיסייה לוח בקרה מוצגים נתוני טלמטריה כמו אותות הזהב, נתוני יומן, נתוני מעקב ואירועים פתוחים. בכל קטע בכרטיסייה הזו יש אפשרויות שמאפשרות לכם לבחון את הנתונים בפירוט רב יותר.
בכרטיסייה Topology (תצוגה מקדימה) מוצגת תצוגה דינמית של השירותים ולוחות הבקרה של האפליקציה, האירועים והתנועה. מידע על הכרטיסייה Topology זמין במאמר View application topology.
הצגת טלמטריה או טופולוגיה של אפליקציה
כדי לפתוח את מרכז הבקרה של אפליקציה:
-
נכנסים לדף Application monitoring במסוף Google Cloud :
אם משתמשים בסרגל החיפוש כדי למצוא את הדף הזה, בוחרים בתוצאה שכותרת המשנה שלה היא Monitoring.
- בסרגל הכלים של מסוף Google Cloud , בוחרים את פרויקט המארח או את פרויקט הניהול של App Hub .
בדף Application monitoring (מעקב אחרי אפליקציות), בוחרים את שם האפליקציה.
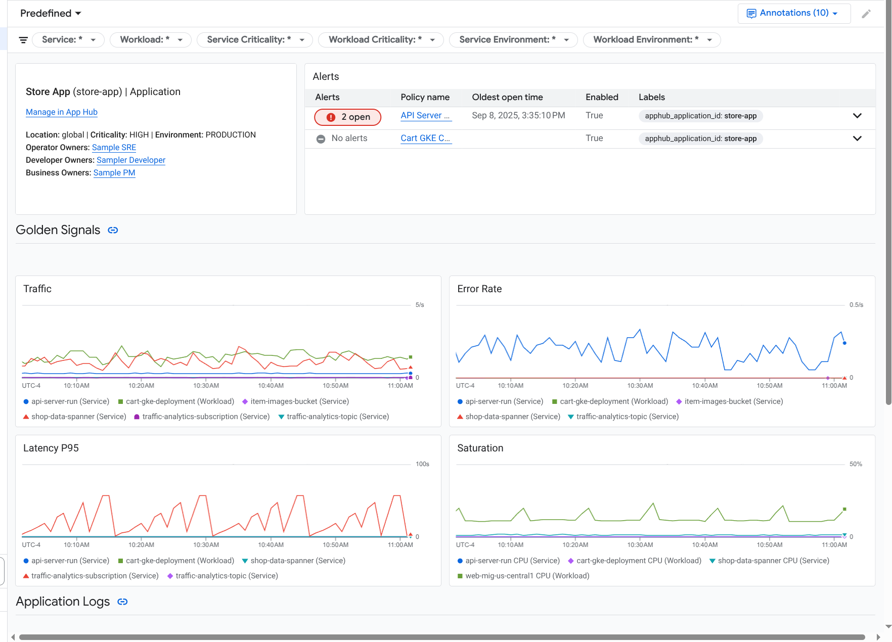
לוח הבקרה של האפליקציה ייפתח כשהכרטיסייה Overview מסומנת. בכרטיסייה הזו מפורט מידע על האפליקציה, על כל שירות ועומס עבודה, על מספר האירועים הפתוחים ועל הערכים של האותות המובילים:
- תנועה: שיעורי הבקשות הנכנסות בשירות או בעומס העבודה במהלך התקופה שנבחרה.
- שיעור השגיאות בשרת: האחוז הממוצע של בקשות נכנסות שיוצרות או ממופות לקודי תגובת HTTP מסוג 5xx במהלך התקופה שנבחרה.
- זמן האחזור במאיון ה-95: המאיון ה-95 של זמן האחזור של בקשה שהוגשה במהלך תקופת הזמן שנבחרה, באלפיות השנייה.
- מידת הניצול: מדד שמראה עד כמה השירות או עומס העבודה שלכם מלאים. לדוגמה, עבור קבוצות מנוהלות של מופעים (MIG), Cloud Run ופריסות של Google Kubernetes Engine, בשדה הזה מוצג ניצול ה-CPU.
בכרטיסייה סקירה כללית אפשר:
- פותחים את האפליקציה, השירות או עומס העבודה במרכז האפליקציות.
- פותחים את מרכז הבקרה המפורט של שירות או עומס עבודה.
- מאפסים את טווח הזמן. כשפותחים את לוח הבקרה, טווח הזמן מוגדר לשעה האחרונה.
כדי לראות נתוני טלמטריה ומידע על אירועים פתוחים, בוחרים בכרטיסייה לוח בקרה.
בכרטיסייה לוח בקרה מוצג מידע על יומן, מדדים, מעקב ואירועים. בכרטיסייה הזו מוגדרת גם שכבת-על של הערות על אירועים בתרשימים. ההערות יכולות לעזור לכם ליצור קורלציה בין נתונים ממקורות שונים כשאתם מנסים לפתור בעיה. כדי לראות אילו הערות מופעלות, לוחצים על
הערות בסרגל הכלים.הכרטיסייה מכילה גם מסננים, שבעזרתם אפשר להגביל את הנתונים שמוצגים בה. מידע נוסף על האופן שבו אפשר לעיין בנתונים שמוצגים בכרטיסייה הזו זמין בקטעים הבאים במאמר הזה:
כדי לראות את הטופולוגיה של האפליקציה, בוחרים בכרטיסייה Topology (תצוגה מקדימה).
מידע על מפת הטופולוגיה ועל אופן ההגדרה של האפליקציה כדי ש-Google Cloud Observability יקבל את המידע הדרוש ליצירת המפה הזו זמין במאמר הצגת טופולוגיית האפליקציה.
סינון מרכז בקרה
בכרטיסייה לוח בקרה מוצגים נתונים של שירותים ועומסי עבודה באפליקציה. עם זאת, אפשר לסנן את לוח הבקרה הזה לפי שירות ספציפי או לפי קבוצה של שירותים.
לדוגמה, סרגל הכלים בכרטיסייה לוח בקרה מכיל מסנן כמו apphub_service_id: *.
אם רוצים לראות נתונים של שירותים ספציפיים, לוחצים על arrow_drop_down תפריט ואז בוחרים את השירותים מהרשימה.
עיון בנתוני היומן
אם אתם צופים בכרטיסייה Dashboard של לוח בקרה של אפליקציה, נתוני היומן מוצגים בקטע Application Logs. אחרת, הנתונים יוצגו בקטע Logs (יומנים).
בקטעים Application Logs ו-Logs בלוח הבקרה מוצגים רשומות ביומן שתואמות למסנן ונשמרות על ידי המשאבים שמפורטים באוסף תצוגות היומן (log scope) של ברירת המחדל בפרויקט המארח או בפרויקט הניהול של App Hub . עבור אפליקציות, המסנן דומה למסנן הבא:
-- Application logs
(apphub_application_location=global)
(apphub_application_id=my-app)
במקרה של שירותים ועומסי עבודה, המסנן מכיל סעיפים נוספים. כדי לראות את המסנן שהוחל על נתוני היומן, לוחצים על הצגת השאילתה.
כדי לכתוב שאילתות, פותחים חלונית צדדית או את הדף Logs Explorer. בשתי האפשרויות אפשר לכתוב ולהריץ שאילתות, ולשנות את ההיקף. עם זאת, החלונית הנפתחת שומרת את ההקשר הנוכחי ומאפשרת לכם לשמור את תוצאות הניתוח בלוח בקרה בהתאמה אישית:
כדי לפתוח תפריט נפתח, לוחצים על query_stats ניתוח נתונים.
בסיום הניתוח, לוחצים על ביטול כדי לסגור את התפריט הנפתח ולמחוק את השינויים. אם רוצים לשמור את השינויים בלוח בקרה בהתאמה אישית, לוחצים על שמירה בלוח הבקרה וממלאים את תיבת הדו-שיח. אי אפשר לשמור את השינויים בלוח הבקרה שמוצג כשפותחים את התפריט הנפתח.
בתפריט הנפתח לא מופיעים המסננים שמוצגים בלחיצה על הלחצן הצגת השאילתה. המסננים האלה מוחלים ברמת לוח הבקרה ואי אפשר להסיר אותם.
כדי לפתוח את הדף Logs Explorer בכרטיסייה חדשה בדפדפן, לוחצים על View in Logs Explorer.
השאילתה מוגדרת מראש כך שיוצגו בה רשומות ביומן שתואמות לתוויות ספציפיות של אפליקציות ושנמצאות בטווח הזמן שצוין בלוח הבקרה. כשסוגרים את כרטיסיית הדפדפן, השינויים שביצעתם נמחקים.
מידע נוסף על עיון ביומנים זמין במאמרים הבאים:
עיון בנתוני המדדים
בתרשימים ובטבלאות בלוח הבקרה מוצגים אותות הזהב ונתוני מדדים אחרים שרלוונטיים למשאבים שבהם נעשה שימוש באפליקציה, בשירות או בעומס העבודה. הנתונים שמוצגים יכולים להישמר בכל פרויקט שמופיע ברשימה לפי היקף המדדים של פרויקט המארח או פרויקט הניהול של App Hub .
צפייה בהגדרות התרשים
כדי לראות פרטים כמו סוג המדד ואפשרויות הצבירה של תרשים שמציג נתוני מדדים, עוברים לסרגל הכלים של תרשים או טבלה ולוחצים על info מידע.
עיון בנתונים
כדי לעיין בתרשים או בטבלה בפירוט רב יותר, פותחים חלונית צדדית או את הדף Metrics Explorer. שתי האפשרויות מאפשרות לכם לנסות הגדרות שונות של תרשימים ולשמור את התוצאות במרכז בקרה בהתאמה אישית. עם זאת, החלונית הנפתחת שומרת על ההקשר הנוכחי:
כדי לפתוח תפריט נפתח, לוחצים על query_stats ניתוח נתונים.
בסיום הניתוח, לוחצים על ביטול כדי לסגור את התפריט הנפתח ולמחוק את השינויים. אם רוצים לשמור את השינויים בלוח בקרה בהתאמה אישית, לוחצים על שמירה בלוח הבקרה וממלאים את תיבת הדו-שיח. אי אפשר לשמור את השינויים בלוח הבקרה שמוצג כשפותחים את התפריט הנפתח.
כדי לראות את התרשים או הטבלה ב-Metrics Explorer, עוברים לסרגל הכלים, לוחצים על more_vert עוד ואז בוחרים באפשרות הצגה ב-Metrics Explorer.
עכשיו יש לכם תרשים זמני שאפשר לשנות ולבדוק. לדוגמה, אפשר לשנות את אפשרויות הצבירה או את סגנון התצוגה. כדי לשמור את התרשים במרכז בקרה מותאם אישית, לוחצים על שמירה במרכז הבקרה וממלאים את
השוואה בין נתוני מדדים לנתוני יומנים
כשמציגים תרשים, יכול להיות שתרצו לבדוק נתוני יומן שנכתבו לגבי אותו משאב כמו נתוני המדדים שמוצגים בתרשים. לדוגמה, אם אתם רואים נקודת שיא או נקודת שפל בתרשים, כדאי לעיין ברשומות ביומן כדי לקבל מידע נוסף על המערכת.
אחת הדרכים ליצור קורלציה בין נתוני המדדים לבין נתוני היומן היא להשתמש באפשרויות התרשים כדי לפתוח חלונית צדדית שבה מוצגים גם התרשים וגם רשומות היומן שנבחרו. אחר כך תוכלו להשתמש בסרגלי הכלים ובתפריטים בחלונית הנפתחת כדי לנתח את נתוני המדדים והיומנים. לדוגמה, אפשר להוסיף מסננים לשאילתת המדד, לשנות את שאילתת הרישום ביומן או להרחיב ולבדוק את הרשומות ביומן.
בצילום המסך הבא אפשר לראות את התפריט הנפתח:
בתפריט הנפתח לא מוצגות כל הרשומות ביומן שתואמות לבחירת טווח הזמן בלוח הבקרה. במקום זאת, המערכת יוצרת שאילתת רישום ביומן שמבוססת על שאילתת המדד. השאילתה לרישום ביומן כוללת את כל המשתנים הרלוונטיים, אבל היא לא כוללת מסננים ברמת לוח הבקרה.
הצגת מדדים ונתוני יומן
אפשר ליצור קורלציה בין נתוני מדדים לבין נתוני יומנים כשבתרשים מוצג כל סוג של מדד, למעט מדד מבוסס-יומן או מדד של Prometheus. כשבתרשים מוצג מדד שמבוסס על יומן, מדד של Prometheus או כשלא מוצגים נתוני מדדים, אי אפשר ליצור קורלציה בין נתוני המדדים לבין נתוני היומן.
כדי לפתוח את התפריט הנפתח שבו מוצגים גם מדדים וגם נתוני יומן, מבצעים אחת מהפעולות הבאות:
כדי לסנן את נתוני היומן רק לפי סוג המשאב והמשתנים הרלוונטיים, בסרגל הכלים של התרשים לוחצים על more_vert עוד אפשרויות של תרשים ואז בוחרים באפשרות בדיקת יומנים קשורים.
כדי להציג רשומות ביומן שמתאימות לסדרת זמן ספציפית, בתרשים, משתמשים במצביע כדי לבחור נקודה בסדרת הזמן, ואז עוברים לתיבת הטיפ ובוחרים באפשרות בדיקת יומנים שקשורים.
במצב הזה, התפריט הנפתח משנה את הכלי לבחירת טווח זמן כך שיוצגו חמש דקות לפני חותמת הזמן של הנקודה שנבחרה וחמש דקות אחריה.
אם בתרשים לא מוצגת האפשרות בדיקת יומנים שקשורים לתרשים, סימן שהתרשים לא תומך בקורלציה בין מדדים ליומנים.
שמירת השינויים
אפשר לשמור את התרשים או את חלונית היומנים שמוצגים בתפריט הנפתח, כולל שינויים שביצעתם, בלוח בקרה בהתאמה אישית. אם שומרים את התרשים באותו לוח בקרה שממנו פתחתם את התפריט הנפתח, נוצר תרשים חדש בלוח הבקרה.
כדי לשמור את התרשים או את חלונית היומנים בלוח בקרה בהתאמה אישית, פותחים את תפריט הפעולות של הווידג'ט, בוחרים באפשרות שמירה בלוח הבקרה וממלאים את תיבת הדו-שיח. אפשר לבחור לוח בקרה קיים בהתאמה אישית או ליצור לוח בקרה ואז לשמור את הווידג'ט.
סגירת התפריט הנשלף
כדי לסגור את התפריט הנפתח, לוחצים על ביטול בסרגל הכלים.
עיון בתקריות
בקטע אירועים בלוח הבקרה מפורטים אירועים מהזמן האחרון שקשורים למדיניות התראות שמשויכת לאפליקציה שלכם. אם אתם צופים בלוח בקרה של שירות או עומס עבודה, בקטע הזה מוצגים אירועים שקשורים לשירות או לעומס העבודה האלה.
כדי לקבל מידע נוסף על האירועים ומדיניות ההתראות שלכם:
כדי לראות פרטים על מדיניות ההתראות שגרמה לתקרית, לוחצים על שם המדיניות. במרכז הבקרה שנפתח מוצג מידע מפורט על מדיניות ההתראות, כולל תרשים שבו מוצגים הנתונים שבמעקב והתוויות.
כדי לראות את כל כללי ההתראה שמשויכים לאפליקציה, עוברים לסרגל הכלים ולוחצים על query_stats ניתוח נתונים. נפתח תפריט צדדי עם רשימה של כל כללי המדיניות. כדי לחזור למרכז הבקרה, לוחצים על ביטול.
אם לא מופיעות רשומות בקטע אירועים, אחת מהאפשרויות הבאות נכונה:
אין אירועים פתוחים.
כדי לראות אירועים סגורים ואירועים שנפתחו מחוץ לטווח הזמן שמוגדר בלוח הבקרה, משביתים את האפשרות Grouped by policy (קיבוץ לפי מדיניות) בסרגל הכלים של הקטע Incidents (אירועים), ואז מפעילים את האפשרות Show closed incidents (הצגת אירועים סגורים).
אם הטבלה נשארת ריקה, יכול להיות שאין לכם מדיניות התראות משויכת או שאף אחת מהמדיניות המשויכת לא דיווחה על אירוע.
אף אחת ממדיניות ההתראות שמאוחסנת בפרויקט המארח או בפרויקט הניהול של App Hub לא משויכת לשירות או לעומס עבודה. כדי ליצור את השיוך הזה, מוסיפים תוויות למדיניות ההתראות. מידע נוסף זמין במאמר בנושא שיוך מדיניות התראות לשירות או לעומס עבודה.
עיון בנתוני מעקב
בקטע Traces בלוח הבקרה מופיע מידע על טווחים שנוצרו על ידי שירותים ועומסי עבודה רשומים, אם הטווחים האלה מכילים מאפייני משאבים ספציפיים לאפליקציה. מאפייני המשאבים הנדרשים זמינים כשמגדירים את האפליקציה. מוצגים רק טווחי זמן שעומדים בדרישות של המסננים ברמת לוח הבקרה.
לנתוני מעקב, לוח הבקרה ברמת האפליקציה מקבץ את טווחי הזמן לפי השם שלהם ולפי שם השירות או העומס, ואז מציג את המידע הבא בפורמט טבלאי:
- שם הטווח.
- שם השירות או עומס העבודה.
- מספר הטווחים בקבוצה.
- האחוזונים ה-50, ה-90 וה-95 של חביון הטווחים בקבוצה.
- שיעור השגיאות.
כדי לקבל מידע נוסף על קיבוץ, בוחרים אותו. ייפתח חלון קופץ אינטראקטיבי:
בתפריט הנפתח האינטראקטיבי מוצגים הפרטים הבאים:
- טווחים נפרדים בקבוצה. הרשומה הראשונה נבחרת אוטומטית.
מידע על מעקב האב של היחידה הלוגית למעקב שנבחרה. המידע הזה כולל את הפרטים הבאים:
- מידע סטטיסטי, כמו משך הזמן הכולל.
- היררכיית השיחות.
- השירות או עומס העבודה שמשויכים לכל שיחה.
שירותים שרשומים ב-App Hub מוצגים עם סמל השירות,
.
באופן דומה, לצד עומסי עבודה מוצג סמל עומס העבודה,
. - השהיה של כל שיחה.
- סטטוס ההצלחה של כל אחד מהם, שמיוצג בכחול או באדום.
באמצעות הווידג'ט הטבלאי אפשר לעיין במאפיינים שמצורפים ליחידה לוגית למעקב, או לעיין בנתונים אחרים, כמו רשומות ביומן שקשורות ליחידה לוגית למעקב. בווידג'ט הזה מוצגים נתונים של טווח הזמן שנבחר.
כדי לראות את טווחי הזמן של הבקשות באפליקציה בדף Trace Explorer, בסרגל הכלים של הקטע Traces, לוחצים על View in Trace Explorer (הצגה ב-Trace Explorer).
- מסננים ספציפיים לאפליקציה מופעלים באופן אוטומטי.
- אתם יכולים להוסיף, להסיר או לשנות מסננים. עם זאת, השינויים שתבצעו יימחקו כשתסגרו את הדף Trace Explorer.
מידע נוסף על עיון בנתוני העקבות זמין במאמר בנושא חיפוש עקבות ועיון בהם.
עיון בטלמטריה ובאירועים של שירות או עומס עבודה
הכלי Application Monitoring יוצר לוח בקרה לכל שירות ועומס עבודה. בלוחות הבקרה האלה מוצג מידע על יומנים, מדדים ואירועים, והם יכולים לעזור לכם להבין את תקינותו של שירות או עומס עבודה ספציפיים. אפשר לבדוק את הנתונים בלוחות הבקרה האלה באופן דומה לבדיקת הנתונים שמוצגים בכרטיסייה לוח בקרה של אפליקציה.
בצילום המסך הבא מוצג לוח הבקרה של עומס עבודה:
כדי לפתוח את לוח הבקרה של Application Monitoring בשביל שירות או עומס עבודה:
-
נכנסים לדף Application monitoring במסוף Google Cloud :
אם משתמשים בסרגל החיפוש כדי למצוא את הדף הזה, בוחרים בתוצאה שכותרת המשנה שלה היא Monitoring.
- בסרגל הכלים של מסוף Google Cloud , בוחרים את פרויקט המארח או את פרויקט הניהול של App Hub .
בדף Application monitoring, בוחרים את שם האפליקציה ואז בוחרים שירות או עומס עבודה.
בלוח הבקרה מוצגים היומן, המדד והמידע על האירוע עבור השירות או עומס העבודה שבחרתם. במקרה של עומסי עבודה, מרכז הבקרה מוגדר להצגת הערות לאירועים בתרשימים. ההערות יכולות לעזור לכם למצוא קורלציה בין נתונים ממקורות שונים כשאתם מנסים לפתור בעיה. כדי לראות אילו הערות מופעלות, לוחצים על
הערות בסרגל הכלים.בכרטיס הסיכום מוצגים מידע כללי וסוג התשתית. אם אי אפשר לזהות את סוג התשתית, בשדה הזה מוצג טקסט כללי כמו App Hub Service. מידע נוסף זמין במאמר בנושא תשתית נתמכת של Application Monitoring.
מידע על אופן העיון בנתונים בלוח בקרה של שירות או עומס עבודה מופיע בקטעים הבאים במסמך הזה:
יצירת מרכז בקרה בהתאמה אישית
ב-Google Cloud Observability אפשר ליצור מרכזי בקרה בהתאמה אישית, שמאפשרים לכם לשלוט באופן מלא בתוכן של מרכז הבקרה. מרכזי בקרה בהתאמה אישית מופיעים בדף מרכזי בקרה במסוף Google Cloud , ואפשר להעתיק, לערוך ולמחוק אותם. הם יכולים להיות גם היעד שבו שומרים ווידג'ט של לוח בקרה שהגדרתם. לדוגמה, אם אתם בוחנים תרשים בלוח בקרה של אפליקציה, אתם יכולים לשמור את התרשים הזה בלוח בקרה בהתאמה אישית. כדי לעשות את זה, עוברים לסרגל הכלים ובוחרים באפשרות שמירה בלוח הבקרה.
אם אתם מתכננים ליצור מרכז בקרה מותאם אישית לאפליקציה, לשירות או לעומס עבודה, יכול להיות שהמידע הבא יעזור לכם:
במסמך סקירה כללית על מרכז בקרה יש סיכום של סוגי הווידג'טים וקישורים להוראות לביצוע משימות.
מומלץ להוסיף מסננים ברמת לוח הבקרה ללוח בקרה בהתאמה אישית. יכול להיות שיהיה יעיל יותר להשתמש במסננים האלה, וגם גמיש יותר, מאשר להוסיף מסננים לווידג'טים בודדים. הסינון מבוסס על תוויות. רשימת התוויות מופיעה בקטע תוויות ספציפיות לאפליקציה במסמך הזה.
כדאי לבדוק אם תבנית קיימת כוללת את רוב התוכן שאתם רוצים. מידע נוסף, כולל קישור למאגר GitHub שבו מאוחסנות התבניות, זמין במאמר בנושא התקנה של תבנית ללוח בקרה.
שיוך מדיניות התראות לאפליקציה במרכז האפליקציות
כדי לשייך מדיניות התראות לשירות או לעומס עבודה, מוסיפים תוויות ספציפיות לאפליקציה למדיניות ההתראות. כשמוסיפים את התוויות האלה, הן מופיעות במדיניות ההתראות ונכללות גם בכל האירועים. מידע נוסף על תוויות זמין במאמר הוספת הערות לאירועים עם תוויות.
כדי לשייך מדיניות התראות לעומס עבודה או לשירות באמצעות מסוף Google Cloud , מבצעים את הפעולות הבאות:
-
נכנסים לדף notifications Alerting במסוף Google Cloud :
אם משתמשים בסרגל החיפוש כדי למצוא את הדף הזה, בוחרים בתוצאה שכותרת המשנה שלה היא Monitoring.
- בסרגל הכלים של מסוףGoogle Cloud , בוחרים את פרויקט המארח או את פרויקט הניהול של App Hub .
- מוצאים את מדיניות ההתראות, לוחצים על more_vert View more, בוחרים באפשרות Edit ועוברים לקטע Notifications and name.
בקטע תוויות של אפליקציות, בוחרים את האפליקציה ואז בוחרים את השירות או את עומס העבודה:
לוחצים על שמירת המדיניות.
אחרי שתשלימו את השלבים האלה, התוויות עם המפתחות הבאים יצורפו למדיניות ההתראות שלכם. התוויות האלה מזהות את האפליקציה ואת השירות או עומס העבודה שלכם:
apphub_application_locationapphub_application_idapphub_service_idאוapphub_workload_id
אפשר גם להוסיף תוויות משתמש למדיניות התראות באמצעות Google Cloud CLI, Terraform או Cloud Monitoring API. עם זאת, חובה להשתמש במפתחות התוויות שמוצגים בדוגמה הקודמת. למידע נוסף, קראו את המאמרים הבאים:
פתרון בעיות
במאמר פתרון בעיות בניטור אפליקציות מוסבר איך להבין אילו נתונים מוצגים לכם, או למה לא מוצגים נתונים במרכז הבקרה.