Neste documento, descrevemos como visualizar os painéis que o Application Monitoring cria para seus aplicativos, serviços e cargas de trabalho do App Hub. Esses painéis ajudam a entender o desempenho dos recursos do aplicativo e a diagnosticar problemas.
Os painéis do Application Monitoring mostram o seguinte:
- Detalhes sobre seus aplicativos registrados, incluindo local, gravidade e serviços (
) e cargas de trabalho (
) registrados. Detalhes sobre os serviços e as cargas de trabalho descobertos e registrados, incluindo o tipo funcional, que permite identificar agentes () e servidores MCP (
).Dados de telemetria para seus aplicativos, serviços e cargas de trabalho:
- Dados de registros e métricas gerados pela infraestrutura compatível.
- Períodos de rastreamento gerados por aplicativos instrumentados.
- Indicadores de ouro definidos pelo OpenTelemetry para tráfego, latência e taxa de erros quando uma carga de trabalho é executada no Google Kubernetes Engine. Para saber mais, consulte Instrumentar para o Application Monitoring.
Incidentes abertos para seus aplicativos, serviços e cargas de trabalho. Para aplicativos e serviços e cargas de trabalho registrados, esses incidentes são de políticas de alertas associadas a um aplicativo do App Hub. Para serviços e cargas de trabalho descobertos, o Google Cloud Observability usa o nome do Inventário de recursos do Cloud para identificar as políticas de alertas relevantes.
Um mapa de topologia que oferece uma visualização dinâmica das relações entre serviços e cargas de trabalho. Esse mapa também mostra alertas e trânsito.
Google Cloud Navegação no console ao usar uma pasta habilitada para apps
O App Hub é compatível com duas configurações: pasta habilitada para apps e projetos host do App Hub. Esta seção se aplica somente quando você usa uma pasta habilitada para apps.
Quando você usa uma pasta habilitada para apps, o console do Google Cloud redefine automaticamente o seletor de recursos de uma pasta habilitada para apps para o projeto de gerenciamento da pasta quando você navega até uma página do Google Cloud Observability. Se você navegar para outra página no console Google Cloud , o seletor de recursos será redefinido para a pasta habilitada para apps.
O Cloud Logging é compatível com pastas como um recurso. Por exemplo, as pastas armazenam coletores e buckets de registros criados pelo sistema chamados _Default e _Required.
Para acessar o recurso de pasta, use o seletor de recursos e selecione manualmente a pasta habilitada para apps.
Antes de começar
Antes de usar o Application Monitoring, configure o projeto host ou de gerenciamento do App Hub. Esse é o projeto que você usa para ver os dados de telemetria do aplicativo:
-
Para ter as permissões necessárias para visualizar dados de registros e métricas, criar políticas de alertas e personalizar painéis, peça ao administrador para conceder a você os seguintes papéis do IAM:
- Visualizador de registros (
roles/logging.viewer) no projeto host ou de gerenciamento do App Hub e em qualquer outro projeto listado no escopo do registro padrão. Essa função concede acesso à maioria das entradas de registro no bucket de registros_Default. Para mais informações, consulte Papéis do Logging. - Acessador de visualizações de registros (
roles/logging.viewAccessor) nas visualizações de registros listadas no escopo do registro padrão do projeto de host ou de gerenciamento do App Hub. Para saber mais sobre como conceder acesso a uma visualização de registro, consulte Controlar o acesso a uma visualização de registro. - Editor do Monitoring (
roles/monitoring.editor) no projeto host ou de gerenciamento do App Hub. Para principais que não precisam criar ou modificar políticas de alertas ou painéis, considere conceder o papel Leitor do Monitoring (roles/monitoring.viewer). - Usuário do Cloud Trace (
roles/cloudtrace.user) no projeto de host ou de gerenciamento do App Hub e nos projetos no escopo de rastreamento padrão. - Leitor do App Hub (
roles/apphub.viewer) no projeto host ou de gerenciamento do App Hub. Para mais informações, consulte Papéis e permissões do App Hub.
Para mais informações sobre a concessão de papéis, consulte Gerenciar o acesso a projetos, pastas e organizações.
Também é possível conseguir as permissões necessárias usando papéis personalizados ou outros papéis predefinidos.
- Visualizador de registros (
Verifique se você configurou o escopo de observabilidade do projeto host ou de gerenciamento do App Hub. Para mais informações, consulte Configurar o Application Monitoring.
O escopo de observabilidade controla quais dados estão disponíveis para o projeto host ou de gerenciamento do App Hub. As configurações padrão desses escopos podem não permitir que você veja todos os dados de métricas ou registros.
Atualize as políticas de alertas que monitoram os dados do aplicativo para incluir rótulos específicos do aplicativo. Para mais informações, consulte Associar uma política de alertas a um serviço ou uma carga de trabalho.
Listar aplicativos
Para listar os aplicativos registrados no App Hub, além de informações como o número de incidentes e a localização, a criticidade e o ambiente do aplicativo, faça o seguinte:
-
No console do Google Cloud , acesse a página Monitoramento de aplicativos:
Acessar Monitoramento de aplicativos
Se você usar a barra de pesquisa para encontrar essa página, selecione o resultado com o subtítulo Monitoring.
- Na barra de ferramentas do console Google Cloud , selecione o projeto host ou de gerenciamento do App Hub.
Selecione a guia Aplicativos.
A captura de tela a seguir ilustra o painel de resumo:
Na guia Aplicativos, você tem várias opções:
Para abrir um aplicativo no App Hub, clique em more_vert Mais e selecione Gerenciar no App Hub.
Para investigar um aplicativo, selecione o nome dele. No painel que é aberto, você pode analisar os dados de registro, rastreamento e métricas do aplicativo, além da topologia dele. Você também pode abrir painéis específicos para cada serviço ou carga de trabalho que faz parte do aplicativo.
Para saber mais, consulte a seção Investigar um aplicativo deste documento.
Listar serviços e cargas de trabalho registrados e descobertos
Com o App Hub, é possível registrar recursos de infraestrutura como serviços ou cargas de trabalho. Ele também pode descobrir recursos de infraestrutura que podem ser registrados. Os serviços e as cargas de trabalho podem ter um dos seguintes status de registro:
Registrados: serviços e cargas de trabalho registrados em um aplicativo e gerenciados pelo App Hub.
Descobertos: serviços e cargas de trabalho que podem ser registrados em um aplicativo porque fazem parte do limite de gerenciamento de aplicativos e que não estão registrados em nenhum outro aplicativo ou podem ser registrados em vários aplicativos. O status "Descoberto" também inclui serviços e cargas de trabalho que você exclui ou cancela o registro de um aplicativo, mas que podem ser registrados novamente.
Desvinculados: serviços ou cargas de trabalho que foram registrados em um aplicativo, mas que o App Hub não pode gerenciar ou monitorar porque os recursos Google Cloud subjacentes não fazem mais parte do limite de gerenciamento de aplicativos definido por você.
Para listar os serviços e cargas de trabalho registrados e descobertos, faça o seguinte:
-
No console do Google Cloud , acesse a página Monitoramento de aplicativos:
Acessar Monitoramento de aplicativos
Se você usar a barra de pesquisa para encontrar essa página, selecione o resultado com o subtítulo Monitoring.
- Na barra de ferramentas do console Google Cloud , selecione o projeto host ou de gerenciamento do App Hub.
Selecione a guia Serviços e cargas de trabalho.
A página Serviços e cargas de trabalho mostra todos os serviços e cargas de trabalho registrados. Para cada região do App Hub compatível, esta página lista no máximo 100 serviços e 100 cargas de trabalho descobertos:
A coluna Tipo do App Hub mostra o Tipo de registro do App Hub:
- Serviço (
) - Carga de trabalho (
)
- Serviço (
A coluna Tipo funcional mostra o tipo funcional do App Hub:
- Agente ()
- Servidor MCP (
)
Na guia Serviços e cargas de trabalho, é possível fazer o seguinte:
- Para modificar os dados mostrados na tabela, use o botão Colunas view_column. Por exemplo, é possível mostrar a coluna Tipo funcional.
- Aplique filtros para modificar a lista de serviços e cargas de trabalho. Por exemplo, é possível filtrar por tipo funcional para encontrar serviços e cargas de trabalho para agentes ou servidores MCP. Da mesma forma, o filtro pode ajudar você a encontrar um serviço ou uma carga de trabalho específica.
- Registre um serviço ou uma carga de trabalho descoberta.
- Para serviços e cargas de trabalho registrados, é possível abrir o aplicativo associado no App Hub.
- Abra um painel que mostre dados de telemetria de um serviço ou carga de trabalho. Para saber mais, consulte a seção Investigar um serviço ou aplicativo deste documento.
Ver a topologia do limite de gerenciamento de aplicativos
O Google Cloud Observability cria um mapa de topologia dinâmica dos seus serviços e cargas de trabalho registrados e descobertos usando dados de rastreamento. Para determinar quais dados de rastreamento analisar, o Google Cloud Observability consulta os recursos listados no escopo de rastreamento padrão para dados de rastreamento e retém apenas os dados de projetos dentro do limite de gerenciamento de aplicativos.
Para mostrar um mapa de topologia dinâmica dos seus aplicativos e dos serviços e cargas de trabalho descobertos, faça o seguinte:
Conclua as etapas em Ver a topologia do aplicativo: antes de começar.
-
No console do Google Cloud , acesse a página Monitoramento de aplicativos:
Acessar Monitoramento de aplicativos
Se você usar a barra de pesquisa para encontrar essa página, selecione o resultado com o subtítulo Monitoring.
Na barra de ferramentas do console Google Cloud , selecione o projeto host ou de gerenciamento do App Hub.
Selecione a guia Topologia.

A página Topologia mostra um círculo azul para cada aplicativo registrado:
Para dois aplicativos, o círculo azul mostra um botão Fechar unfold_less. Para esses aplicativos, os serviços e as cargas de trabalho são mostrados.
Para um aplicativo, um único nó é mostrado, e o círculo azul exibe o botão Expandir . O valor no botão é o número de serviços e cargas de trabalho registrados.
Para serviços e cargas de trabalho registrados e descobertos, o mapa de topologia mostra um nó com um ícone, que indica o tipo de recurso. Ele também mostra arestas que representam o tráfego entre dois nós.
O mapa de topologia mostra no máximo 1.000 nós. Para cada região do App Hub compatível, o mapa pode mostrar no máximo 100 serviços e 100 cargas de trabalho descobertos.
No mapa de topologia interativo, é possível fazer o seguinte:
Mude a visualização aumentando ou diminuindo o zoom, reposicionando nós ou recolhendo um círculo de aplicativo até um ponto.
Para receber informações sobre atributos e incidentes, selecione um aplicativo ou um nó.
Para receber informações sobre o tráfego entre os nós, selecione a aresta. Um menu suspenso mostra os nomes dos nós e as principais métricas, como a taxa de erros e o 95º percentil de latência.
Para saber mais sobre essa guia, consulte Ver topologia do aplicativo.
Investigar um aplicativo
Para investigar a integridade de um aplicativo, faça o seguinte:
-
No console do Google Cloud , acesse a página Monitoramento de aplicativos:
Acessar Monitoramento de aplicativos
Se você usar a barra de pesquisa para encontrar essa página, selecione o resultado com o subtítulo Monitoring.
- Na barra de ferramentas do console Google Cloud , selecione o projeto host ou de gerenciamento do App Hub.
Selecione a guia Visão geral e, na lista de aplicativos, escolha o aplicativo.
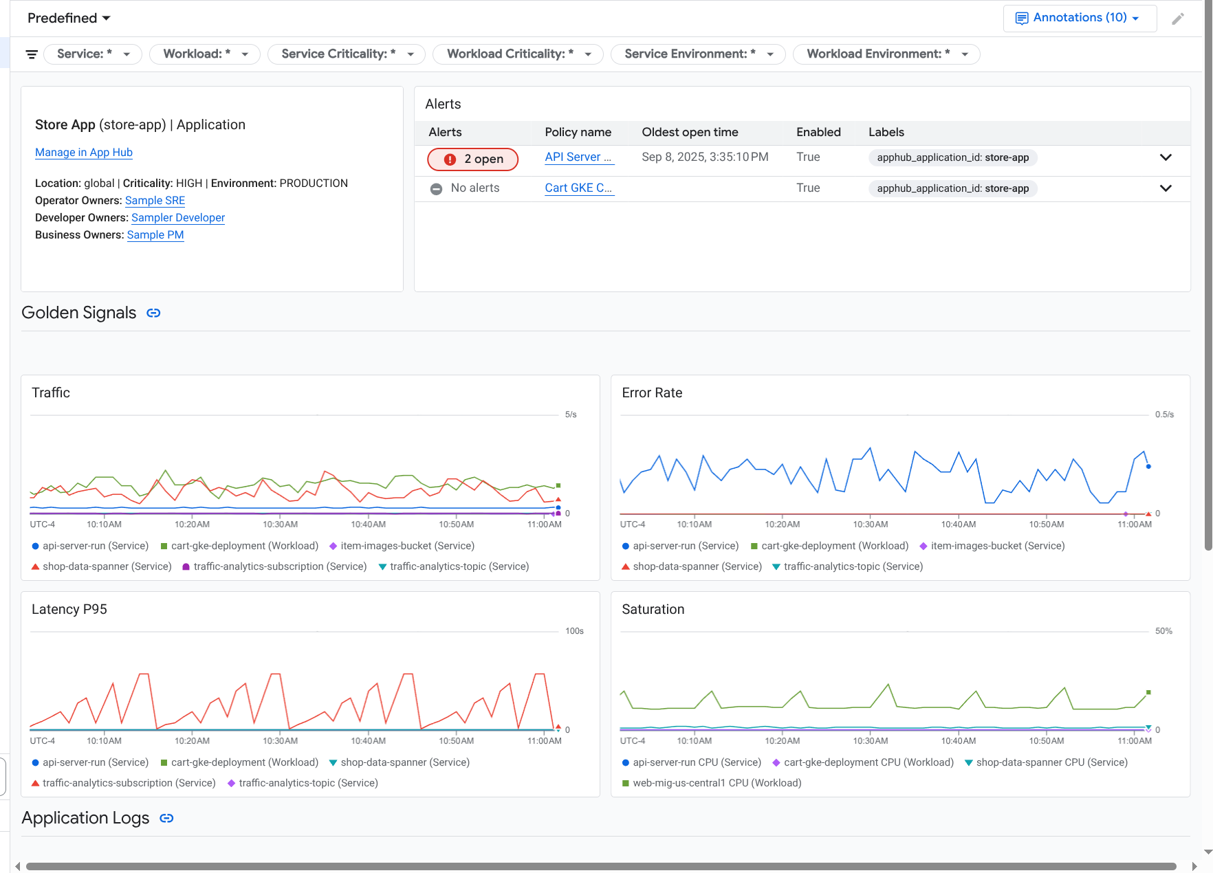
Um painel do aplicativo é aberto com a opção Visão geral selecionada. Essa guia mostra informações resumidas. As seções a seguir descrevem as informações que você pode encontrar nas guias Visão geral, Painel e Topologia.
Ver informações resumidas
Para conferir informações gerais sobre o aplicativo e uma lista de serviços e cargas de trabalho, selecione a guia Visão geral:
Como mostrado, essa guia fornece informações gerais sobre o aplicativo e uma lista de serviços e cargas de trabalho registrados no aplicativo. Para cada serviço ou carga de trabalho, essa guia também mostra o seguinte:
- O número de incidentes abertos. Para conferir os detalhes desses incidentes, selecione o número.
- O tipo do App Hub.
No exemplo, as colunas da tabela foram modificadas para também mostrar o tipo funcional do App Hub. O tipo funcional ajuda a identificar cargas de trabalho e serviços de agentes:
- Agente ()
- Servidor MCP (
)
Valores para indicadores de ouro:
- Tráfego: taxas de solicitações recebidas no serviço ou na carga de trabalho durante o período selecionado. Em algumas configurações, esse gráfico contém guias. A guia Solicitação mostra a métrica de rede L7, e a guia Bytes mostra a métrica de rede L4.
- Taxa de erros do servidor: proporção de solicitações recebidas cujo código de resposta é equivalente a um código de resposta HTTP 5xx em relação a todas as solicitações recebidas durante o período selecionado.
- Latência P95: 95º percentil de latência de uma solicitação atendida no período selecionado, em milissegundos.
- Saturação: mede o nível de ocupação do serviço ou da carga de trabalho. Por exemplo, para grupos de instâncias gerenciadas (MIGs), implantações do Cloud Run e do Google Kubernetes Engine, esse campo mostra a utilização da CPU.
As opções na guia Visão geral permitem fazer o seguinte:
- Abra o aplicativo, o serviço ou a carga de trabalho no App Hub.
- Abra o painel de um serviço ou carga de trabalho.
- Redefina o período. Quando você abre o painel, o período é definido como a hora mais recente.
Ver a telemetria agregada
Para conferir informações de registro, métricas, rastreamento e incidentes do seu aplicativo, selecione a guia Painéis.
Os gráficos nessa guia agregam automaticamente os dados de métricas dos serviços e
cargas de trabalho no seu aplicativo. Esses gráficos também mostram anotações de eventos, que podem ajudar você a correlacionar dados de diferentes fontes ao resolver um problema.
Para conferir quais anotações estão ativadas, clique em
Anotações na barra de ferramentas.
A guia Painéis contém filtros que podem ser usados para restringir os dados exibidos. Para mais informações sobre como analisar os dados mostrados nesta guia, consulte a seção Usar opções do painel para analisar a telemetria deste documento.
Conferir recursos de IA
O Application Monitoring usa dados de rastreamento para derivar métricas, como o uso de tokens e as taxas de erro, para os recursos de IA usados pelo aplicativo. Essas métricas podem ajudar você a entender a integridade, o comportamento e os custos do seu aplicativo.
Para conferir informações sobre os recursos de IA associados ao seu aplicativo, faça o seguinte:
- Selecione a guia Painéis.
No Sumário do painel, selecione Recursos de IA.
Se você não encontrar uma entrada Recursos de IA, significa que não há recursos de IA associados ao seu aplicativo.
Na seção Recursos de IA do painel, você pode conferir e analisar as seguintes informações:
- Total de consultas por segundo e contagem de tokens.
- Taxa média de erros, latência e taxa de erros de chamada de ferramenta.
- Uso de tokens.
- Taxas de erro e latência para agentes.
Para saber como acessar esse painel, consulte Visualizar recursos de IA.
Veja a topologia
Para ver uma visualização dinâmica dos serviços e painéis, incidentes e tráfego do seu aplicativo, selecione a guia Topologia.
Para saber mais sobre a guia Topologia, consulte Ver topologia.
Investigar um serviço ou uma carga de trabalho
O Application Monitoring cria um painel para cada serviço e carga de trabalho. Esses painéis mostram dados de telemetria e informações de incidentes, ajudando você a entender a integridade de um serviço ou carga de trabalho específica. É possível analisar os dados nesses painéis da mesma forma que os dados mostrados na guia Painel de um aplicativo.
A captura de tela a seguir ilustra o painel de uma carga de trabalho:
O status de registro de um serviço ou carga de trabalho afeta os dados que o Application Monitoring mostra no painel do serviço ou da carga de trabalho:
Registrado: o Application Monitoring usa os rótulos e atributos específicos do aplicativo que a infraestrutura compatível e os aplicativos instrumentados anexam à telemetria gerada. Esses painéis mostram dados de registros, métricas e rastreamentos.
Descoberto: o Application Monitoring deriva o tipo de recurso usando o nome do recurso, conforme definido pelo Inventário de recursos do Cloud. Em seguida, ele usa o tipo de recurso para identificar e filtrar dados de registros e métricas da infraestrutura compatível. Por exemplo, se o tipo de recurso for
cloud_run-revision, os gráficos poderão filtrar os dados pelos valores dos rótuloslocationeservice_name.
Para abrir o painel de monitoramento de aplicativos de um serviço ou carga de trabalho, faça o seguinte:
-
No console do Google Cloud , acesse a página Monitoramento de aplicativos:
Acessar Monitoramento de aplicativos
Se você usar a barra de pesquisa para encontrar essa página, selecione o resultado com o subtítulo Monitoring.
- Na barra de ferramentas do console Google Cloud , selecione seu projeto host ou de gerenciamento do App Hub.
Selecione a guia Serviços e cargas de trabalho e escolha o serviço ou a carga de trabalho.
Um painel será aberto para o serviço ou a carga de trabalho selecionada.
Ver informações resumidas
Para conferir informações gerais sobre seu serviço ou carga de trabalho, no Sumário do painel, selecione a opção Visão geral.
Esta seção mostra o seguinte:
Informações sobre o aplicativo, como o tipo de infraestrutura e a criticidade. Quando o tipo de infraestrutura não pode ser identificado, esse campo mostra Serviço do App Hub. Para mais informações, consulte Infraestrutura compatível com o Application Monitoring.
Uma tabela de incidentes.
Indicadores de ouro.
Se um serviço ou carga de trabalho não estiver registrado, esta seção também vai mostrar um banner como este:
This service is not registered. Register it to gain a unified view of your application's performance and stability.
Você não precisa fazer nada. No entanto, recomendamos que você registre seus serviços e cargas de trabalho.
Ver telemetria
Para ver os dados de telemetria, use o Sumário do painel para navegar até o conteúdo relevante:
- Para conferir indicadores dourados e outras informações de métricas, selecione Infraestrutura.
- Para analisar dados de trace, selecione Traces.
- Para analisar dados de registros, selecione Registros.
Os gráficos de telemetria mostram anotações de eventos que ajudam a correlacionar dados de diferentes fontes ao resolver um problema. Para conferir quais anotações estão ativadas, clique em
Anotações na barra de ferramentas.
Para saber como analisar os dados nesses gráficos, consulte a seção Usar opções do painel para analisar a telemetria deste documento.
Conferir recursos de IA
Para ver informações sobre recursos de IA, use o Sumário do painel:
Agente: disponível para agentes. Esta seção mostra informações sobre sessões, invocações de agentes e uso de tokens.
Ferramentas: disponível para agentes. Esta seção mostra informações sobre chamadas de função, incluindo taxa de erro, contagem de chamadas e latência P95.
Modelos: disponível para alguns agentes. Esta seção mostra informações sobre o número de chamadas de modelo feitas pelo agente, a taxa de erros e o uso de tokens.
Para saber como analisar os dados nessas seções, consulte Ver recursos de IA.
Usar opções do painel para analisar a telemetria
Os painéis do Application Monitoring mostram informações de registros, métricas, rastreamentos e incidentes. Esta seção descreve como usar as opções em um painel ou widget, como um gráfico, para receber mais informações sobre os dados mostrados. Você também pode usar essas opções para modificar os dados mostrados.
Filtrar um painel
É possível adicionar filtros a um painel que se aplicam a todos os widgets nele.
Por exemplo, a barra de ferramentas da guia Painel de um aplicativo
contém um filtro como apphub_service_id: *. Para conferir dados de serviços específicos, clique em arrow_drop_down Menu e selecione os serviços na lista.
Analisar dados de registros
Se você estiver na guia Painel de um painel de aplicativos, os dados de registro vão aparecer na seção Registros de aplicativos. Caso contrário, seus dados vão aparecer na seção Registros.
As seções Registros de aplicativos e Registros de um painel mostram entradas de registro que correspondem a um filtro e são armazenadas pelos recursos listados no escopo de registro padrão do projeto host ou de gerenciamento do App Hub. Para aplicativos, o filtro é semelhante a este:
-- Application logs
(apphub_application_location=global)
(apphub_application_id=my-app)
Para serviços e cargas de trabalho, o filtro contém cláusulas adicionais. Para ver o filtro aplicado aos dados de registro, clique em Mostrar consulta.
Se você quiser escrever consultas, abra um menu flutuante ou a página Análise de registros. Com as duas opções, é possível escrever e executar consultas, além de mudar o escopo. No entanto, o painel flutuante retém seu contexto atual e permite salvar os resultados da análise em um painel personalizado:
Para abrir um menu suspenso, clique em query_stats Analisar dados.
Quando a análise detalhada estiver concluída, clique em Cancelar para fechar o submenu e descartar as mudanças. Se quiser salvar as mudanças em um painel personalizado, clique em Salvar no painel e preencha a caixa de diálogo. Não é possível salvar as mudanças no painel que você estava visualizando ao abrir o submenu.
O menu não lista os filtros mostrados pelo botão Mostrar consulta. Esses filtros são aplicados no nível do painel e não podem ser removidos.
Para abrir a página do Análise de registros em uma nova guia do navegador, clique em Ver em Análise de registros.
A consulta é pré-configurada para mostrar entradas de registro que correspondem a rótulos de aplicativos específicos e que estão no período especificado pelo painel. Quando você fecha a guia do navegador, as mudanças são descartadas.
Para mais informações sobre como explorar seus registros, consulte os seguintes documentos:
- Criar e salvar consultas usando a linguagem de consulta do Logging.
- Ver registros usando a Análise de registros.
Acessar dados de métricas
Os gráficos e tabelas no painel mostram indicadores de ouro e outros dados de métricas relevantes para os recursos usados pelo aplicativo, serviço ou carga de trabalho. Os dados mostrados podem ser armazenados em qualquer projeto listado pelo escopo de métricas do projeto host ou de gerenciamento do App Hub.
Ver configuração do gráfico
Para ver detalhes como o tipo de métrica e as opções de agregação de um gráfico que mostra dados de métricas, acesse a barra de ferramentas de um gráfico ou tabela e clique em info Informações.
Explorar dados
Para analisar um gráfico ou uma tabela em mais detalhes, abra um submenu ou a página Metrics Explorer. Com as duas opções, você pode testar diferentes configurações de gráfico e salvar os resultados em um painel personalizado. No entanto, o submenu flutuante mantém seu contexto atual:
Para abrir um menu suspenso, clique em query_stats Analisar dados.
Quando a análise detalhada estiver concluída, clique em Cancelar para fechar o submenu e descartar as mudanças. Se quiser salvar as mudanças em um painel personalizado, clique em Salvar no painel e preencha a caixa de diálogo. Não é possível salvar as mudanças no painel que você estava visualizando ao abrir o submenu.
Para ver o gráfico ou a tabela no Metrics Explorer, acesse a barra de ferramentas, clique em more_vert Mais e selecione Ver no Metrics Explorer.
Agora você tem um gráfico temporário que pode ser modificado e analisado. Por exemplo, você pode mudar as opções de agregação ou o estilo de exibição. Para salvar o gráfico em um painel personalizado, clique em Salvar no painel e preencha a caixa de diálogo.
Correlacionar dados de métricas e registros
Ao visualizar um gráfico, talvez você queira explorar os dados de registro que foram gravados no mesmo recurso que os dados de métrica representados. Por exemplo, se você notar um pico ou uma queda em um gráfico, talvez queira analisar as entradas de registro para receber mais informações sobre o sistema.
Uma maneira de correlacionar seus dados de métricas e registros é usar as opções de gráfico para abrir um menu flutuante que mostra o gráfico e as entradas de registro selecionadas. Em seguida, use as barras de ferramentas e os menus no submenu para analisar seus dados de métricas e registros. Por exemplo, é possível adicionar filtros à consulta de métrica, modificar a consulta de geração de registros ou expandir e analisar as entradas de registro.
A captura de tela a seguir ilustra o submenu:
O painel não mostra todas as entradas de registro que correspondem ao seletor de período do painel. Em vez disso, o sistema cria uma consulta de geração de registros com base na consulta de métrica. A consulta de geração de registros inclui todas as variáveis aplicáveis, mas não os filtros no nível do painel.
Conferir dados de métricas e registros
É possível correlacionar dados de métricas e registros quando um gráfico mostra qualquer tipo de métrica, exceto uma métrica baseada em registros ou do Prometheus. Quando um gráfico mostra uma métrica com base em registros, uma métrica do Prometheus ou quando não mostra dados de métricas, não é possível correlacionar dados de métricas e registros.
Para abrir o menu flutuante que mostra dados de métricas e registros, faça o seguinte:
Para filtrar dados de registro apenas pelo tipo de recurso e pelas variáveis aplicáveis, na barra de ferramentas do gráfico, clique em more_vert Mais opções de gráfico e selecione Inspecionar registros relacionados.
Para mostrar entradas de registro que se correlacionam com uma série temporal específica, no gráfico, use o ponteiro para selecionar um ponto na série temporal e acesse a dica e selecione Inspecionar registros relacionados.
Nesse modo, o submenu modifica o seletor de período para cinco minutos antes e depois da marca de tempo do ponto selecionado.
Se o gráfico não mostrar a opção Inspecionar registros relacionados, ele não é compatível com a correlação de métricas e registros.
Salvar alterações
É possível salvar o gráfico ou o painel de registros mostrado no submenu, incluindo as mudanças feitas, em um painel personalizado. Se você salvar o gráfico no mesmo painel em que abriu o submenu, um novo gráfico será criado no painel.
Para salvar o gráfico ou o painel de registros em um painel personalizado, abra o menu Ações do widget, selecione Salvar no painel e preencha a caixa de diálogo. É possível selecionar um painel personalizado ou criar um e salvar o widget.
Fechar o menu flutuante
Para fechar o menu flutuante, clique em Cancelar na barra de ferramentas.
Analisar incidentes
A seção Incidentes de um painel lista os incidentes abertos para políticas de alertas associadas ao seu aplicativo. Se você estiver visualizando um painel de um serviço ou carga de trabalho, esta seção vai mostrar incidentes relacionados a ele.
Para mais informações sobre seus incidentes e políticas de alertas, faça o seguinte:
Para encontrar detalhes sobre a política de alertas que causou o incidente, clique no nome dela. O painel que é aberto mostra informações detalhadas sobre a política de alertas, incluindo um gráfico com os dados monitorados e os rótulos.
Para conferir todas as políticas de alerta associadas ao aplicativo, acesse a barra de ferramentas e clique em query_stats Explorar dados. Um menu suspenso será aberto com todas as políticas. Para voltar ao painel, clique em Cancelar.
Se você não encontrar entradas na seção Incidentes, uma das seguintes situações é verdadeira:
Não há incidentes abertos.
Para ver incidentes fechados e aqueles que foram abertos fora da configuração de intervalo de tempo do painel, na barra de ferramentas da seção Incidentes, desative Agrupado por política e ative Mostrar incidentes fechados.
Se a tabela continuar vazia, talvez você não tenha políticas de alerta associadas ou nenhuma das políticas associadas tenha informado um incidente.
Nenhuma das políticas de alerta armazenadas no projeto host ou de gerenciamento do App Hub está associada a um serviço ou carga de trabalho. Para fazer essa associação, adicione rótulos à política de alertas. Para mais informações, consulte Associar uma política de alertas a um serviço ou uma carga de trabalho.
Confira dados de trace
A seção Rastreamentos de um painel lista informações sobre intervalos gerados pelos serviços e cargas de trabalho registrados quando esses intervalos contêm atributos de recursos específicos do aplicativo. Os atributos de recursos necessários ficam disponíveis quando você instrumenta seu aplicativo. Somente os intervalos que atendem aos filtros no nível do painel são mostrados.
Para dados de rastreamento, o painel no nível do aplicativo agrupa intervalos pelo nome e pelo nome do serviço ou da carga de trabalho. Em seguida, ele mostra as seguintes informações em formato tabular:
- Nome do período.
- Nome do serviço ou da carga de trabalho.
- O número de intervalos no agrupamento.
- Os percentis de latência 50º, 90º e 95º dos intervalos no agrupamento.
- A taxa de erros.
Para mais informações sobre um agrupamento, selecione-o. Um menu suspenso interativo é aberto:
O painel interativo mostra o seguinte:
- Intervalos individuais no grupo. A primeira entrada é selecionada automaticamente.
Informações sobre o trace principal do intervalo selecionado. Essas informações incluem o seguinte:
- Informações estatísticas, como a duração total.
- A hierarquia de chamadas.
- O serviço ou a carga de trabalho associada a cada chamada.
Os serviços registrados no App Hub são mostrados com o ícone do serviço,
.
Da mesma forma, as cargas de trabalho são mostradas com o ícone de carga de trabalho,
. - Latência de cada chamada.
- Status de sucesso de cada um, representado em azul ou vermelho.
Com o widget tabular, é possível analisar atributos anexados a um período ou outros dados, como entradas de registro relacionadas. Esse widget mostra dados do período selecionado.
Para ver os intervalos do aplicativo na página Explorador de traces, na barra de ferramentas da seção Traces, clique em Ver no Explorador de traces.
- Os filtros específicos do aplicativo são aplicados automaticamente.
- É possível adicionar, remover ou modificar filtros. No entanto, as mudanças feitas são descartadas quando você fecha a página do Explorador de traces.
Para saber mais sobre como explorar seus dados de trace, consulte Encontrar e explorar traces.
Resolver problemas
Para informações que podem ajudar você a entender quais dados estão sendo mostrados ou por que um painel não exibe dados, consulte Solucionar problemas do Application Monitoring.