Ringkasan Pemantauan Aplikasi

Dokumen ini memperkenalkan Pemantauan Aplikasi, yang merupakan solusi Google Cloud untuk kemampuan observasi aplikasi. Pemantauan Aplikasi membuat dasbor untuk aplikasi, layanan, dan workload App Hub Anda. Selain itu, aplikasi ini menampilkan tampilan topologi aplikasi Anda (pratinjau). Untuk memahami resource yang digunakan aplikasi Anda dan cara resource tersebut berinteraksi, Anda menggunakan Hub Aplikasi. Untuk memahami performa resource aplikasi Anda dan mendiagnosis masalah, Anda menggunakan Pemantauan Aplikasi.

Apa itu Pemantauan Aplikasi?

Pemantauan Aplikasi menyediakan layanan yang Anda butuhkan untuk memantau aplikasi serta resource dan infrastruktur yang digunakan, dari perspektif aplikasi Anda. Artinya, Anda tidak memulai penyelidikan dengan menelusuri resource dan mencari tahu resource mana yang digunakan aplikasi Anda. Sebagai gantinya, Anda memulai investigasi dengan aplikasi Anda, lalu menemukan informasi tentang resource dan infrastruktur yang digunakannya. Dasbor dan peta topologi yang dihasilkan Pemantauan Aplikasi untuk aplikasi Anda memungkinkan Anda memahami status operasional aplikasi dan layanan serta beban kerjanya.

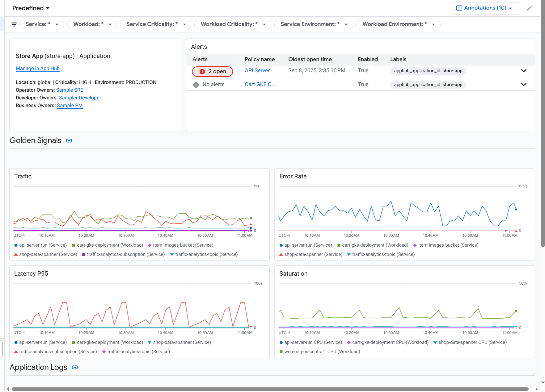
Pemantauan Aplikasi membuat dasbor untuk aplikasi Anda yang menampilkan informasi yang lebih mendetail, seperti sinyal emas, data log, dan informasi tentang insiden terbuka:

Dasbor yang mencantumkan sinyal dan log penting untuk aplikasi.

Pemantauan Aplikasi juga memungkinkan Anda melihat topologi aplikasi (pratinjau). Peta topologi dapat membantu Anda memvisualisasikan beban kerja dan layanan, serta traffic di antara keduanya:

Peta topologi aplikasi memberikan representasi grafis dari beban kerja dan layanan Anda.

Alasan Anda harus menggunakan Pemantauan Aplikasi

Menggunakan Pemantauan Aplikasi dapat menghemat waktu dan tenaga Anda. Misalnya, Anda menggunakan Application Design Center untuk membantu Anda mendesain dan men-deploy aplikasi. Selanjutnya, Anda menggunakan App Hub untuk membantu Anda mengatur dan mengelola aplikasi tersebut. Untuk memahami performa aplikasi dan mendiagnosis kegagalan, Anda menggunakan Pemantauan Aplikasi, yang memiliki fitur berikut:

  • Dasbor yang mencantumkan data aplikasi, layanan, dan beban kerja Anda.

  • Tampilan topologi aplikasi yang memvisualisasikan traffic.

  • Kemampuan untuk memfilter telemetri data Anda berdasarkan tingkat kekritisan dan lingkungan.

Setelah aplikasi Anda di-deploy, layanan Pemantauan Aplikasi akan menemukan aplikasi Anda dan otomatis membuat dasbor yang disesuaikan dengan lingkungan Anda. Untuk mendukung penyelidikan insiden, dasbor ini mendukung penelusuran dan pemfilteran.

Dasbor yang dibuat oleh Pemantauan Aplikasi menampilkan hal berikut:

  • Informasi tentang aplikasi, seperti lokasi, tingkat kekritisan, dan pemilik.

  • Informasi tentang insiden terbuka.

  • Data log dan metrik yang dihasilkan oleh infrastruktur yang didukung. Data metrik mencakup sinyal emas, seperti tingkat error dan traffic, serta metrik tertentu.

  • Data rekaman aktivitas yang dihasilkan oleh aplikasi berinstrumen. Data ini mencakup nama rentang dan layanan, informasi latensi, dan rasio error.

Saat aplikasi Anda berjalan di infrastruktur yang didukung, Application Monitoring secara otomatis melampirkan label khusus aplikasi ke data telemetri yang dihasilkan aplikasi Anda. Label ini mengidentifikasi aplikasi Hub Aplikasi Anda. Anda dapat menggunakan label khusus aplikasi ini saat membuat kueri data telemetri. Halaman Logs Explorer, Metrics Explorer, dan Trace Explorer memungkinkan Anda menggunakan label untuk memfilter dan menggabungkan data.

Mulai menggunakan Pemantauan Aplikasi

Untuk menggunakan Pemantauan Aplikasi, lakukan hal berikut:

  1. Buat aplikasi dan daftarkan layanan serta workload ke aplikasi. Atau, Anda dapat men-deploy aplikasi menggunakan Application Design Center.

  2. Konfigurasi cakupan kemampuan observasi sehingga Anda dapat melihat telemetri untuk aplikasi Anda. Untuk mengetahui informasi tentang langkah ini, lihat Menyiapkan Pemantauan Aplikasi.

  3. Jika Anda ingin data metrik dan trace yang dihasilkan aplikasi menyertakan label aplikasi, lakukan instrumentasi aplikasi Anda dengan OpenTelemetry atau gunakan Google Cloud Managed Service for Prometheus. Untuk mengetahui informasi selengkapnya, lihat Melengkapi aplikasi untuk Pemantauan Aplikasi.

  4. Buka dan jelajahi dasbor Pemantauan Aplikasi. Untuk mengetahui informasi tentang cara melihat dasbor ini, lihat Melihat telemetri aplikasi.

  5. Melihat peta topologi aplikasi Anda. Untuk mengetahui informasi selengkapnya, lihat Melihat topologi aplikasi.