Examiner les applications, les services et les charges de travail

Ce document explique comment afficher les tableaux de bord créés par la surveillance des applications pour vos applications, services et charges de travail App Hub. Ces tableaux de bord peuvent vous aider à comprendre les performances des ressources de votre application et à diagnostiquer les problèmes.

Les tableaux de bord Application Monitoring affichent les éléments suivants :

  • Des informations sur vos applications enregistrées, y compris leur emplacement, leur criticité, ainsi que les services () et les charges de travail () enregistrés.
  • Des informations sur les services et les charges de travail découverts et enregistrés, y compris leur type fonctionnel, qui vous permet d'identifier les agents () et les serveurs MCP ().

  • Données de télémétrie pour vos applications, services et charges de travail :

  • Ouvrez des incidents pour vos applications, services et charges de travail. Pour les applications, les services et les charges de travail enregistrés, ces incidents proviennent des règles d'alerte associées à une application App Hub. Pour les services et les charges de travail détectés, Google Cloud Observability utilise le nom de l'inventaire des éléments cloud pour identifier les règles d'alerte pertinentes.

  • Une carte de topologie qui fournit une vue dynamique des relations entre les services et les charges de travail. Cette carte affiche également des alertes et le trafic.

App Hub est compatible avec deux configurations : les dossiers compatibles avec les applications et les projets hôtes App Hub. Cette section ne s'applique que lorsque vous utilisez un dossier compatible avec les applications.

Lorsque vous utilisez un dossier compatible avec les applications, la console Google Cloud réinitialise automatiquement le sélecteur de ressources d'un dossier compatible avec les applications vers le projet de gestion du dossier lorsque vous accédez à une page Google Cloud Observability. Si vous accédez à une autre page de la console Google Cloud , le sélecteur de ressources est réinitialisé sur le dossier compatible avec les applications.

Cloud Logging accepte les dossiers en tant que ressources. Par exemple, les dossiers stockent les récepteurs de journaux et les buckets de journaux créés par le système, nommés _Default et _Required. Pour accéder à la ressource du dossier, utilisez le sélecteur de ressources et sélectionnez manuellement le dossier compatible avec les applications.

Avant de commencer

Avant de pouvoir utiliser Application Monitoring, assurez-vous de configurer votre projet hôte App Hub ou votre projet de gestion. Il s'agit du projet que vous utilisez pour afficher les données de télémétrie de votre application :

  • Pour obtenir les autorisations nécessaires pour afficher les données de journaux et de métriques, et pour créer des règles d'alerte et personnaliser des tableaux de bord, demandez à votre administrateur de vous accorder les rôles IAM suivants :

    Pour en savoir plus sur l'attribution de rôles, consultez Gérer l'accès aux projets, aux dossiers et aux organisations.

    Vous pouvez également obtenir les autorisations requises avec des rôles personnalisés ou d'autres rôles prédéfinis.

  • Assurez-vous d'avoir configuré le champ d'application de l'observabilité de votre projet hôte App Hub ou de votre projet de gestion. Pour en savoir plus, consultez Configurer la surveillance des applications.

    Le champ d'application de l'observabilité contrôle les données disponibles pour votre projet hôte App Hub ou votre projet de gestion. Les paramètres par défaut de ces niveaux d'accès ne vous permettent peut-être pas d'afficher toutes les données de journaux ou de métriques.

  • Mettez à jour les règles d'alerte qui surveillent les données de votre application pour inclure des libellés spécifiques à l'application. Pour en savoir plus, consultez Associer une règle d'alerte à un service ou à une charge de travail.

Lister les applications

Pour lister les applications que vous avez enregistrées dans App Hub, ainsi que des informations telles que le nombre d'incidents, l'emplacement, le degré de criticité et l'environnement de l'application, procédez comme suit :

  1. Dans la console Google Cloud , accédez à la page Surveillance des applications :

    Accéder à Surveillance des applications

    Si vous utilisez la barre de recherche pour trouver cette page, sélectionnez le résultat dont le sous-titre est Monitoring.

  2. Dans la barre d'outils de la console Google Cloud , sélectionnez votre projet hôte App Hub ou votre projet de gestion.
  3. Sélectionnez l'onglet Applications.

    La capture d'écran suivante illustre le tableau de bord récapitulatif :

    Tableau de bord qui liste les applications enregistrées.

Dans l'onglet Applications, vous disposez de plusieurs options :

  • Pour ouvrir une application dans App Hub, cliquez sur Plus, puis sélectionnez Gérer dans App Hub.

  • Pour examiner une application, sélectionnez son nom. Dans le tableau de bord qui s'ouvre, vous pouvez explorer les données de journaux, de traces et de métriques de l'application, ainsi que sa topologie. Vous pouvez également ouvrir des tableaux de bord spécifiques à chaque service ou charge de travail faisant partie de l'application.

    Pour en savoir plus, consultez la section Examiner une application de ce document.

Lister les services et les charges de travail enregistrés et découverts

App Hub vous permet d'enregistrer les ressources d'infrastructure en tant que services ou charges de travail. Il peut également découvrir les ressources d'infrastructure pouvant être enregistrées. Les services et les charges de travail peuvent présenter l'un des états d'enregistrement suivants :

  • Enregistrés : services et charges de travail enregistrés dans une application et gérés par App Hub.

  • Découvertes : services et charges de travail que vous pouvez enregistrer dans une application, car ils font partie de la limite de gestion des applications et ne sont enregistrés dans aucune autre application ou peuvent être enregistrés dans plusieurs applications. L'état "Découvert" inclut également les services et les charges de travail que vous supprimez ou désenregistrez d'une application, mais que vous pouvez enregistrer à nouveau.

  • Détachés : services ou charges de travail enregistrés dans une application, mais qu'App Hub ne peut pas gérer ni surveiller, car leurs ressources Google Cloud sous-jacentes ne font plus partie du périmètre de gestion des applications que vous avez défini.

Pour lister vos services et charges de travail enregistrés et détectés, procédez comme suit :

  1. Dans la console Google Cloud , accédez à la page Surveillance des applications :

    Accéder à Surveillance des applications

    Si vous utilisez la barre de recherche pour trouver cette page, sélectionnez le résultat dont le sous-titre est Monitoring.

  2. Dans la barre d'outils de la console Google Cloud , sélectionnez votre projet hôte App Hub ou votre projet de gestion.
  3. Sélectionnez l'onglet Services et charges de travail.

    Tableau de bord listant les services et charges de travail enregistrés et découverts.

    La page Services et charges de travail affiche tous les services et charges de travail enregistrés. Pour chaque région App Hub compatible, cette page liste au maximum 100 services et 100 charges de travail découverts :

Dans l'onglet Services et charges de travail, vous pouvez effectuer les opérations suivantes :

  • Modifiez les données affichées dans le tableau à l'aide du bouton Colonnes . Par exemple, vous pouvez afficher la colonne Type fonctionnel.
  • Appliquez des filtres pour modifier la liste des services et des charges de travail. Par exemple, vous pouvez filtrer par type fonctionnel pour trouver les services et les charges de travail destinés aux agents ou aux serveurs MCP. De même, les filtres peuvent vous aider à trouver un service ou une charge de travail spécifiques.
  • Enregistrez un service ou une charge de travail découverts.
  • Pour les services et les charges de travail enregistrés, vous pouvez ouvrir l'application associée dans App Hub.
  • Ouvrez un tableau de bord qui affiche les données de télémétrie d'un service ou d'une charge de travail. Pour en savoir plus, consultez la section Examiner un service ou une application de ce document.

Afficher la topologie de votre périmètre de gestion des applications

Google Cloud Observability crée une carte de topologie dynamique de vos services et charges de travail enregistrés et détectés à l'aide des données de trace. Pour déterminer les données de trace à analyser, Google Cloud Observability interroge les ressources listées dans le champ d'application de trace par défaut pour obtenir les données de trace, puis ne conserve que les données des projets situés dans les limites de gestion de votre application.

Pour afficher une carte de topologie dynamique de vos applications, ainsi que de vos services et charges de travail découverts, procédez comme suit :

  1. Suivez les étapes décrites dans Afficher la topologie de l'application : avant de commencer.

  2. Dans la console Google Cloud , accédez à la page Surveillance des applications :

    Accéder à Surveillance des applications

    Si vous utilisez la barre de recherche pour trouver cette page, sélectionnez le résultat dont le sous-titre est Monitoring.

  3. Dans la barre d'outils de la console Google Cloud , sélectionnez votre projet hôte App Hub ou votre projet de gestion.

  4. Sélectionnez l'onglet Topologie.

    Carte de la topologie des applications, des charges de travail et des services dans la limite de gestion de vos applications.

    La page Topologie affiche un cercle bleu pour chaque application enregistrée :

    • Pour deux applications, le cercle bleu affiche un bouton Réduire . Pour ces applications, les services et les charges de travail sont affichés.

    • Pour une application, un seul nœud s'affiche et le cercle bleu affiche le bouton Développer . La valeur du bouton correspond au nombre de services et de charges de travail enregistrés.

    Pour les services et les charges de travail enregistrés et détectés, la carte de topologie affiche un nœud avec une icône qui indique le type de ressource. Il affiche également les arêtes qui représentent le trafic entre deux nœuds.

    La carte de topologie affiche au maximum 1 000 nœuds. Pour chaque région App Hub compatible, la carte peut afficher au maximum 100 services et 100 charges de travail détectés.

Voici ce que vous pouvez faire à partir du plan de topologie interactif :

  • Modifiez la visualisation en effectuant un zoom avant ou arrière, en repositionnant les nœuds ou en réduisant un cercle d'application à un point.

  • Obtenez des informations sur les attributs et les incidents en sélectionnant une application ou un nœud.

  • Obtenez des informations sur le trafic entre les nœuds en sélectionnant l'arête. Un menu volant affiche les noms des nœuds et les métriques clés, telles que le taux d'erreur et le 95e centile de latence.

Pour en savoir plus sur cet onglet, consultez Afficher la topologie de l'application.

Examiner une application

Pour examiner l'état d'une application, procédez comme suit :

  1. Dans la console Google Cloud , accédez à la page Surveillance des applications :

    Accéder à Surveillance des applications

    Si vous utilisez la barre de recherche pour trouver cette page, sélectionnez le résultat dont le sous-titre est Monitoring.

  2. Dans la barre d'outils de la console Google Cloud , sélectionnez votre projet hôte App Hub ou votre projet de gestion.
  3. Sélectionnez l'onglet Vue d'ensemble, puis l'application dans la liste.

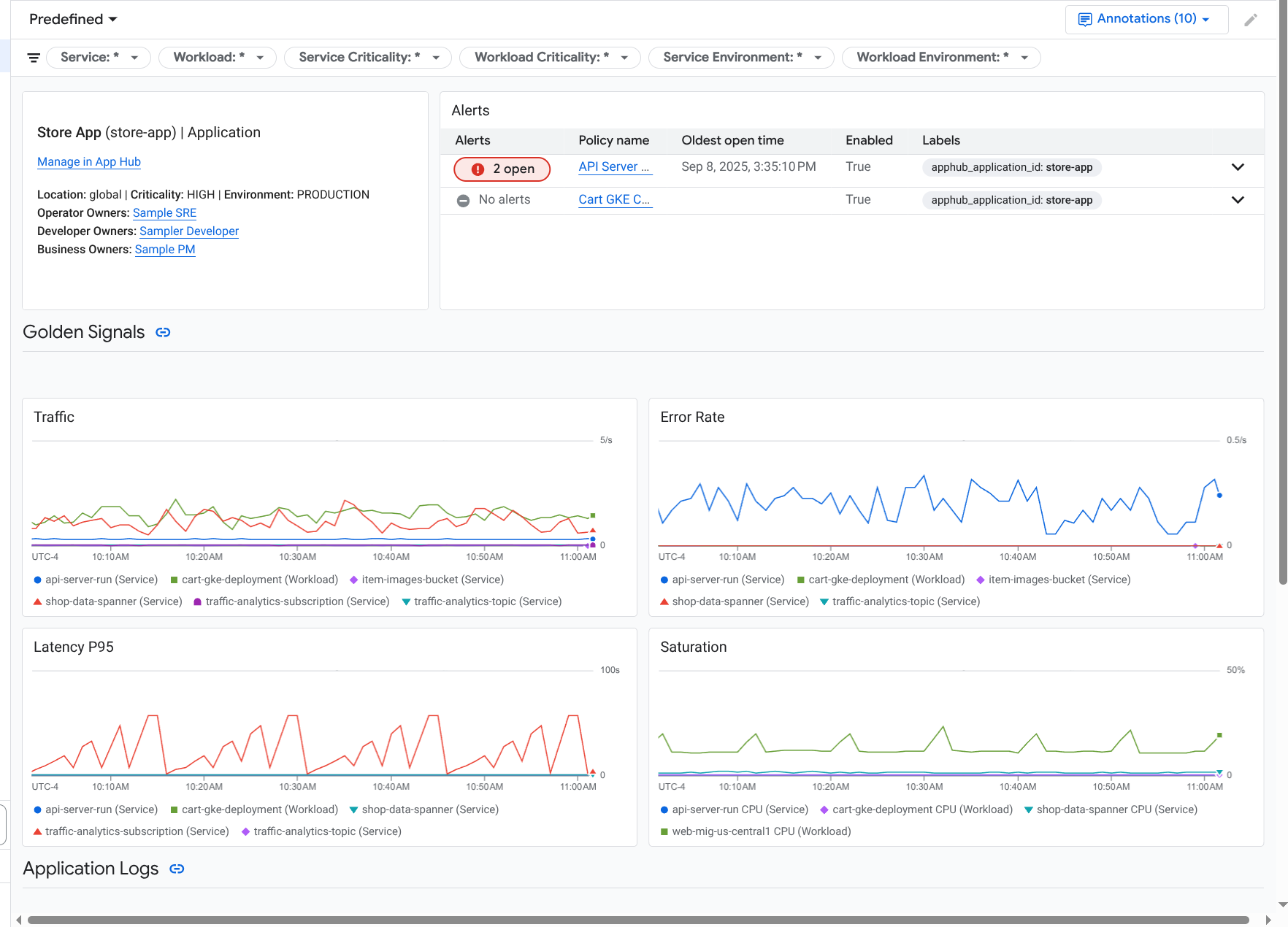
    Un tableau de bord s'ouvre pour l'application, avec l'onglet Vue d'ensemble sélectionné. Cet onglet affiche des informations récapitulatives. Les sections suivantes décrivent les informations que vous pouvez trouver dans les onglets Présentation, Tableau de bord et Topologie.

Afficher des informations récapitulatives

Pour afficher des informations générales sur l'application, ainsi qu'une liste des services et des charges de travail, sélectionnez l'onglet Présentation :

Vue d'ensemble qui liste les services et les charges de travail d'une application.

Comme indiqué, cet onglet fournit des informations générales sur l'application, ainsi qu'une liste des services et des charges de travail enregistrés dans l'application. Pour chaque service ou charge de travail, cet onglet affiche également les éléments suivants :

  • Nombre d'incidents ouverts. Pour afficher les détails de ces incidents, sélectionnez le nombre.
  • Type App Hub.
  • Dans l'exemple, les colonnes du tableau ont été modifiées pour afficher également le type fonctionnel de l'App Hub. Le type fonctionnel vous aide à identifier les charges de travail et les services agentiques :

    • Agent ()
    • Serveur MCP ()
  • Valeurs des signaux clés :

    • Trafic : taux de requêtes entrantes sur le service ou la charge de travail au cours de la période sélectionnée. Pour certaines configurations, ce graphique contient des onglets. L'onglet Requête affiche la métrique réseau L7, et l'onglet Octets affiche la métrique réseau L4.
    • Taux d'erreur du serveur : ratio des requêtes entrantes dont le code de réponse est équivalent à un code de réponse HTTP 5xx par rapport à toutes les requêtes entrantes au cours de la période sélectionnée.
    • Latence P95 : 95e centile de la latence pour une requête traitée au cours de la période sélectionnée, en millisecondes.
    • Saturation : mesure le niveau de remplissage de votre service ou charge de travail. Par exemple, pour les groupes d'instances gérés (MIG), Cloud Run et les déploiements Google Kubernetes Engine, ce champ indique l'utilisation du processeur.

Les options de l'onglet Vue d'ensemble vous permettent d'effectuer les opérations suivantes :

  • Ouvrez l'application, le service ou la charge de travail dans App Hub.
  • Ouvrez le tableau de bord d'un service ou d'une charge de travail.
  • Réinitialisez la période. Lorsque vous ouvrez le tableau de bord, la période est définie sur la dernière heure.

Afficher la télémétrie agrégée

Pour afficher les informations sur les journaux, les métriques, les traces et les incidents de votre application, sélectionnez l'onglet Tableaux de bord.

Tableau de bord qui liste les signaux clés et les journaux d'une application.

Les graphiques de cet onglet agrègent automatiquement les données de métriques pour les services et les charges de travail de votre application. Ces graphiques affichent également des annotations d'événements, qui peuvent vous aider à corréler les données provenant de différentes sources lorsque vous résolvez un problème. Pour afficher les annotations activées, cliquez sur Annotations dans la barre d'outils.

L'onglet Tableaux de bord contient des filtres que vous pouvez utiliser pour limiter les données affichées. Pour en savoir plus sur l'exploration des données affichées dans cet onglet, consultez la section Utiliser les options du tableau de bord pour explorer la télémétrie de ce document.

Consulter les ressources sur l'IA

Application Monitoring utilise les données de trace pour dériver des métriques, telles que l'utilisation de jetons et les taux d'erreur, pour les ressources d'IA utilisées par votre application. Ces métriques peuvent vous aider à comprendre l'état, le comportement et les coûts de votre application.

Pour afficher des informations sur les ressources d'IA associées à votre application, procédez comme suit :

  1. Sélectionnez l'onglet Tableaux de bord.
  2. Dans la table des matières du tableau de bord, sélectionnez Ressources d'IA.

    Si vous ne voyez pas d'entrée Ressources d'IA, cela signifie qu'aucune ressource d'IA n'est associée à votre application.

La section Ressources d'IA du tableau de bord vous permet d'afficher et d'explorer les informations suivantes :

  • Nombre total de requêtes par seconde et nombre de jetons.
  • Taux d'erreur moyen, latence et taux d'erreur d'appel d'outil.
  • Utilisation des jetons.
  • Taux d'erreur et latence des agents.

Tableau de bord affichant des informations sur les ressources d'IA.

Pour savoir comment explorer ce tableau de bord, consultez Afficher les ressources d'IA.

Afficher la topologie

Pour afficher une vue dynamique des services et des tableaux de bord, des incidents et du trafic de votre application, sélectionnez l'onglet Topologie.

Pour en savoir plus sur l'onglet Topologie, consultez Afficher la topologie.

Examiner un service ou une charge de travail

La surveillance des applications crée un tableau de bord pour chaque service et charge de travail. Ces tableaux de bord affichent des données de télémétrie et des informations sur les incidents. Ils peuvent vous aider à comprendre l'état d'un service ou d'une charge de travail spécifiques. Vous pouvez explorer les données de ces tableaux de bord de la même manière que celles affichées dans l'onglet Tableau de bord d'une application.

La capture d'écran suivante illustre le tableau de bord d'une charge de travail :

Tableau de bord détaillé pour une charge de travail.

L'état d'enregistrement d'un service ou d'une charge de travail affecte les données que la surveillance des applications affiche sur le tableau de bord du service ou de la charge de travail :

Pour ouvrir le tableau de bord de surveillance des applications pour un service ou une charge de travail, procédez comme suit :

  1. Dans la console Google Cloud , accédez à la page Surveillance des applications :

    Accéder à Surveillance des applications

    Si vous utilisez la barre de recherche pour trouver cette page, sélectionnez le résultat dont le sous-titre est Monitoring.

  2. Dans la barre d'outils de la console Google Cloud , sélectionnez votre projet hôte App Hub ou votre projet de gestion.
  3. Sélectionnez l'onglet Services and Workloads (Services et charges de travail), puis sélectionnez le service ou la charge de travail.

    Un tableau de bord s'ouvre pour le service ou la charge de travail que vous avez sélectionnés.

Afficher des informations récapitulatives

Pour afficher des informations générales sur votre service ou votre charge de travail, sélectionnez l'option Vue d'ensemble dans la table des matières du tableau de bord.

Cette section affiche les éléments suivants :

  • Informations sur l'application, telles que le type d'infrastructure et la criticité. Lorsque le type d'infrastructure ne peut pas être identifié, ce champ affiche Service App Hub. Pour en savoir plus, consultez la section Infrastructure compatible avec la surveillance des applications.

  • Tableau des incidents.

  • Signaux clés :

Si un service ou une charge de travail n'est pas enregistré, cette section affiche également une bannière semblable à celle-ci :

This service is not registered. Register it to gain a unified view of your application's performance and stability.

Aucune action n'est requise. Toutefois, nous vous recommandons d'enregistrer vos services et charges de travail.

Afficher la télémétrie

Pour afficher les données de télémétrie, utilisez la table des matières du tableau de bord pour accéder au contenu correspondant :

  • Pour afficher les signaux d'or et d'autres informations sur les métriques, sélectionnez Infrastructure.
  • Pour explorer les données de trace, sélectionnez Traces.
  • Pour explorer les données de journaux, sélectionnez Journaux.

Les graphiques de télémétrie affichent des annotations d'événements qui peuvent vous aider à corréler les données provenant de différentes sources lorsque vous résolvez un problème. Pour afficher les annotations activées, cliquez sur Annotations dans la barre d'outils.

Pour savoir comment explorer les données de ces graphiques, consultez la section Utiliser les options du tableau de bord pour explorer la télémétrie de ce document.

Consulter les ressources sur l'IA

Pour afficher des informations sur les ressources d'IA, utilisez la table des matières du tableau de bord :

  • Agent : disponible pour les agents. Cette section affiche des informations sur les sessions, les appels d'agents et l'utilisation de jetons.

  • Outils : disponibles pour les agents. Cette section affiche des informations sur les appels d'outils, y compris le taux d'erreur, le nombre d'appels et la latence P95.

  • Modèles : disponibles pour certains agents. Cette section affiche des informations sur le nombre d'appels de modèle effectués par l'agent, le taux d'erreur et l'utilisation de jetons.

Pour savoir comment explorer les données de ces sections, consultez Afficher les ressources d'IA.

Utiliser les options du tableau de bord pour explorer la télémétrie

Les tableaux de bord Application Monitoring affichent des informations sur les journaux, les métriques, les traces et les incidents. Cette section explique comment utiliser les options d'un tableau de bord ou d'un widget (comme un graphique) pour obtenir plus d'informations sur les données affichées. Vous pouvez également utiliser ces options pour modifier les données affichées.

Filtrer un tableau de bord

Vous pouvez ajouter des filtres à un tableau de bord qui s'appliquent à tous les widgets du tableau de bord.

Par exemple, la barre d'outils de l'onglet Tableau de bord d'une application contient un filtre tel que apphub_service_id: *. Pour afficher les données de services spécifiques, cliquez sur Menu, puis sélectionnez les services dans la liste.

Explorer les données de journaux

Si vous consultez l'onglet Tableau de bord d'un tableau de bord d'application, vos données de journaux s'affichent dans la section Journaux d'application. Sinon, vos données s'affichent dans la section Journaux.

Les sections Journaux d'application et Journaux d'un tableau de bord affichent les entrées de journal correspondant à un filtre et stockées par les ressources listées dans le champ d'application des journaux par défaut de votre projet hôte ou de gestion App Hub. Pour les applications, le filtre ressemble à ce qui suit :

-- Application logs
(apphub_application_location=global)
(apphub_application_id=my-app)

Pour les services et les charges de travail, le filtre contient des clauses supplémentaires. Pour afficher le filtre appliqué à vos données de journaux, cliquez sur Afficher la requête.

Si vous souhaitez écrire des requêtes, ouvrez un menu volant ou la page Explorateur de journaux. Les deux options vous permettent d'écrire et d'exécuter des requêtes, et de modifier le champ d'application. Toutefois, le menu volant conserve votre contexte actuel et vous permet d'enregistrer les résultats de votre exploration dans un tableau de bord personnalisé :

  • Pour ouvrir un menu volant, cliquez sur Explorer les données.

    Une fois votre exploration terminée, cliquez sur Annuler pour fermer le menu volant et supprimer vos modifications. Si vous souhaitez enregistrer vos modifications dans un tableau de bord personnalisé, cliquez sur Enregistrer dans le tableau de bord, puis renseignez la boîte de dialogue. Vous ne pouvez pas enregistrer vos modifications dans le tableau de bord que vous consultiez lorsque vous avez ouvert le menu volant.

    Le menu volant ne liste pas les filtres affichés par le bouton Afficher la requête. Ces filtres sont appliqués au niveau du tableau de bord et ne peuvent pas être supprimés.

  • Pour ouvrir la page Explorateur de journaux dans un nouvel onglet de navigateur, cliquez sur Afficher dans l'explorateur de journaux.

    La requête est préconfigurée pour afficher les entrées de journal qui correspondent à des libellés d'application spécifiques et qui se trouvent dans la plage de temps spécifiée par le tableau de bord. Lorsque vous fermez l'onglet du navigateur, vos modifications sont supprimées.

Pour en savoir plus sur l'exploration de vos journaux, consultez les documents suivants :

Explorer les données de métriques

Les graphiques et les tableaux de votre tableau de bord affichent des signaux d'or et d'autres données de métriques pertinentes pour les ressources utilisées par votre application, votre service ou votre charge de travail. Les données affichées peuvent être stockées dans n'importe quel projet listé par le champ d'application des métriques de votre projet hôte ou de gestion App Hub.

Afficher la configuration du graphique

Pour afficher des informations telles que le type de métrique et les options d'agrégation d'un graphique qui affiche des données de métriques, accédez à la barre d'outils d'un graphique ou d'un tableau, puis cliquez sur Informations.

Explorer les données

Pour explorer un graphique ou un tableau plus en détail, ouvrez un menu volant ou la page Explorateur de métriques. Ces deux options vous permettent d'essayer différents paramètres de graphique et d'enregistrer les résultats dans un tableau de bord personnalisé. Toutefois, le menu volant conserve votre contexte actuel :

  • Pour ouvrir un menu volant, cliquez sur Explorer les données.

    Une fois votre exploration terminée, cliquez sur Annuler pour fermer le menu volant et supprimer vos modifications. Si vous souhaitez enregistrer vos modifications dans un tableau de bord personnalisé, cliquez sur Enregistrer dans le tableau de bord, puis renseignez la boîte de dialogue. Vous ne pouvez pas enregistrer vos modifications dans le tableau de bord que vous consultiez lorsque vous avez ouvert le menu volant.

  • Pour afficher le graphique ou le tableau dans l'explorateur de métriques, accédez à la barre d'outils, cliquez sur Plus, puis sélectionnez Afficher dans l'explorateur de métriques.

    Vous disposez désormais d'un graphique temporaire que vous pouvez modifier et explorer. Par exemple, vous pouvez modifier les options d'agrégation ou le style d'affichage. Pour enregistrer votre graphique dans un tableau de bord personnalisé, cliquez sur Enregistrer dans le tableau de bord et remplissez la boîte de dialogue.

Corréler les données de métriques et de journaux

Lorsque vous consultez un graphique, vous pouvez explorer les données de journaux écrites pour la même ressource que les données de métriques représentées. Par exemple, si vous constatez un pic ou une baisse dans un graphique, vous pouvez explorer les entrées de journal pour obtenir des informations supplémentaires sur le système.

Pour corréler vos données de métriques et de journaux, vous pouvez utiliser les options de graphique afin d'ouvrir un menu volant qui affiche à la fois le graphique et les entrées de journaux sélectionnées. Vous pouvez ensuite utiliser les barres d'outils et les menus du panneau pour explorer vos données de métriques et de journaux. Par exemple, vous pouvez ajouter des filtres à la requête de métrique, modifier la requête de journalisation, ou développer et explorer les entrées de journal.

La capture d'écran suivante illustre le menu :

Exemple de corrélation entre une métrique et un journal.

Le menu volant n'affiche pas toutes les entrées de journal qui correspondent au sélecteur de plage de dates du tableau de bord. Au lieu de cela, le système crée une requête de journalisation basée sur la requête de métrique. La requête de journalisation inclut toutes les variables applicables, mais pas les filtres au niveau du tableau de bord.

Afficher les données de métriques et de journaux

Vous pouvez corréler les données de métriques et de journaux lorsqu'un graphique affiche un type de métrique autre qu'une métrique basée sur les journaux ou une métrique Prometheus. Lorsque le graphique affiche une métrique basée sur les journaux ou une métrique Prometheus, ou lorsqu'il n'affiche pas de données de métrique, vous ne pouvez pas corréler les données de métrique et de journal.

Pour ouvrir le menu déroulant qui affiche les données de métriques et de journaux, procédez de l'une des manières suivantes :

  • Pour filtrer les données de journal uniquement par type de ressource et variables applicables, dans la barre d'outils du graphique, cliquez sur Autres options du graphique, puis sélectionnez Inspecter les journaux associés.

  • Pour afficher les entrées de journal qui correspondent à une série temporelle spécifique, sélectionnez un point de la série temporelle dans le graphique à l'aide de votre pointeur, puis accédez à l'info-bulle et sélectionnez Inspecter les journaux associés.

    Dans ce mode, le menu volant modifie le sélecteur de période pour qu'il soit cinq minutes avant et après le code temporel du point sélectionné.

Si l'option Inspecter les journaux associés ne s'affiche pas dans votre graphique, cela signifie qu'il n'est pas compatible avec la corrélation entre les métriques et les journaux.

Enregistrez les modifications

Vous pouvez enregistrer le graphique ou le panneau des journaux affichés dans le menu volant, y compris les modifications que vous apportez, dans un tableau de bord personnalisé. Si vous enregistrez le graphique dans le même tableau de bord à partir duquel vous avez ouvert le menu volant, un nouveau graphique est créé dans le tableau de bord.

Pour enregistrer le graphique ou le panneau des journaux dans un tableau de bord personnalisé, ouvrez le menu Actions du widget, sélectionnez Enregistrer dans le tableau de bord, puis renseignez la boîte de dialogue. Vous pouvez sélectionner un tableau de bord personnalisé existant ou en créer un, puis enregistrer le widget.

Fermer le menu volant

Pour fermer le menu volant, cliquez sur Annuler dans la barre d'outils.

Explorer les incidents

La section Incidents d'un tableau de bord liste les incidents ouverts pour les règles d'alerte associées à votre application. Si vous consultez un tableau de bord pour un service ou une charge de travail, cette section affiche les incidents pour ce service ou cette charge de travail.

Pour en savoir plus sur vos incidents et vos règles d'alerte, procédez comme suit :

  • Pour en savoir plus sur la règle d'alerte à l'origine de l'incident, cliquez sur son nom. Le tableau de bord qui s'ouvre affiche des informations détaillées sur la règle d'alerte, y compris un graphique qui présente les données surveillées et les libellés.

  • Pour afficher toutes les règles d'alerte associées à l'application, accédez à la barre d'outils et cliquez sur Explorer les données. Un menu volant s'ouvre et liste toutes les règles. Pour revenir au tableau de bord, cliquez sur Annuler.

Si aucune entrée ne s'affiche dans la section Incidents, cela signifie que l'une des conditions suivantes est remplie :

  • Aucun incident n'est ouvert.

    Pour afficher les incidents fermés et ceux qui se sont ouverts en dehors du paramètre de plage de dates du tableau de bord, dans la barre d'outils de la section Incidents, désactivez Regrouper par règle, puis activez Afficher les incidents fermés.

    Si le tableau reste vide, cela signifie que vous n'avez aucune règle d'alerte associée ou qu'aucune des règles associées n'a signalé d'incident.

  • Aucune des règles d'alerte stockées dans votre projet hôte ou projet de gestion App Hub n'est associée à un service ou à une charge de travail. Pour établir cette association, ajoutez des libellés à la règle d'alerte. Pour en savoir plus, consultez Associer une règle d'alerte à un service ou à une charge de travail.

Explorer les données de trace

La section Traces d'un tableau de bord liste les informations sur les spans générés par vos services et charges de travail enregistrés lorsque ces spans contiennent des attributs de ressources spécifiques à l'application. Les attributs de ressources requis sont disponibles lorsque vous instrumentez votre application. Seules les portées qui répondent aux filtres au niveau du tableau de bord sont affichées.

Pour les données de trace, le tableau de bord au niveau de l'application regroupe les spans par nom et par nom de service ou de charge de travail, puis affiche les informations suivantes sous forme de tableau :

  • Nom du segment.
  • Nom du service ou de la charge de travail.
  • Nombre de portées dans le regroupement.
  • 50e, 90e et 95e centiles de latence des portées du regroupement.
  • Taux d'erreurs.

Pour en savoir plus sur un regroupement, sélectionnez-le. Un menu flyout interactif s'ouvre :

Exemple de menu volant de trace.

Le menu déroulant interactif affiche les éléments suivants :

  • Plages individuelles du groupe. La première entrée est automatiquement sélectionnée.
  • Informations sur la trace parente du segment sélectionné. Ces informations incluent les éléments suivants :

    • Informations statistiques, comme la durée totale.
    • Hiérarchie des appels
    • Service ou charge de travail associés à chaque appel. Les services enregistrés dans App Hub sont indiqués par l'icône de service . De même, les charges de travail sont indiquées par l'icône de charge de travail .
    • Latence de chaque appel.
    • L'état de réussite de chacun, représenté par une couleur bleue ou rouge.

    Le widget tabulaire vous permet d'explorer les attributs associés à une étendue ou d'explorer d'autres données, comme les entrées de journaux associées. Ce widget affiche les données pour la période sélectionnée.

Pour afficher les étendues de votre application sur la page Explorateur Trace, dans la barre d'outils de la section Traces, cliquez sur Afficher dans l'explorateur Trace.

  • Les filtres spécifiques à l'application sont appliqués automatiquement.
  • Vous pouvez ajouter, supprimer ou modifier des filtres. Toutefois, les modifications que vous apportez sont supprimées lorsque vous fermez la page Explorateur Trace.

Pour en savoir plus sur l'exploration de vos données de trace, consultez Rechercher et explorer des traces.

Résoudre les problèmes

Pour obtenir des informations qui peuvent vous aider à comprendre les données que vous consultez ou pourquoi un tableau de bord n'affiche pas de données, consultez Résoudre les problèmes de surveillance des applications.

Étapes suivantes