Anwendungsmonitoring – Übersicht

In diesem Dokument wird Application Monitoring vorgestellt, ein anwendungszentrierter Ansatz zum Überwachen Ihrer Anwendungen. Mit Application Monitoring werden Dashboards für Ihre App Hub-Anwendungen, -Dienste und -Arbeitslasten erstellt. Außerdem wird eine Topologieansicht Ihrer Anwendung angezeigt (Vorschau). Mit App Hub können Sie nachvollziehen, welche Ressourcen Ihre Anwendung verwendet und wie diese Ressourcen interagieren. Mit Application Monitoring können Sie die Leistung der Ressourcen Ihrer Anwendung nachvollziehen und Probleme diagnostizieren.

Was ist Anwendungsmonitoring?

Das Anwendungsmonitoring bietet einen anwendungszentrierten Ansatz für das Monitoring, mit dem Sie Ihre Ressourcen und Infrastruktur aus der Perspektive einer Anwendung überwachen können. Sie beginnen also nicht mit der Suche in Ihren Ressourcen und der Ermittlung, welche Ressourcen Ihre Anwendung verwendet. Stattdessen beginnen Sie eine Untersuchung mit Ihrer Anwendung und suchen dann nach Informationen zu den Ressourcen und der Infrastruktur, die sie verwendet. Mit den Dashboards und der Topologiekarte, die Application Monitoring für Ihre Anwendung generiert, können Sie den Betriebsstatus Ihrer Anwendung sowie ihrer Dienste und Arbeitslasten nachvollziehen.

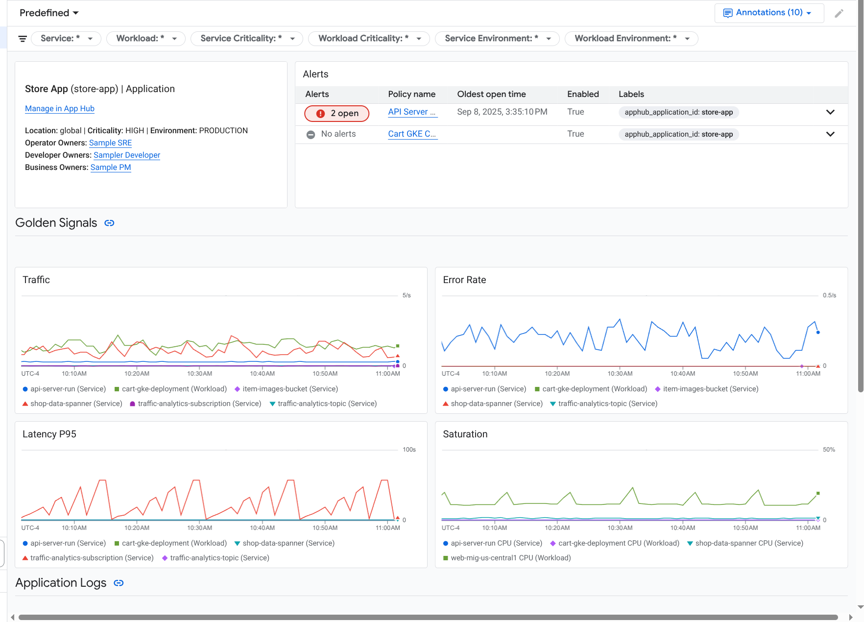
Mit Application Monitoring wird ein Dashboard für Ihre Anwendung erstellt, auf dem detailliertere Informationen wie Golden Signals, Log-Daten und Informationen zu offenen Vorfällen angezeigt werden:

Dashboard mit den wichtigsten Signalen und Logs für eine Anwendung.

Mit dem Anwendungsmonitoring können Sie auch die Topologie Ihrer Anwendung ansehen (Vorabversion). Mit der Topologiekarte können Sie Ihre Arbeitslasten und Dienste sowie den Traffic zwischen ihnen visualisieren:

Die Karte der Anwendungstopologie bietet eine grafische Darstellung Ihrer Arbeitslasten und Dienste.

Gründe für die Einführung des Anwendungsmonitorings

Mit Application Monitoring können Sie Zeit und Aufwand sparen. Angenommen, Sie verwenden Application Design Center, um Ihre Anwendung zu entwerfen und bereitzustellen. Als Nächstes verwenden Sie App Hub, um die Anwendung zu organisieren und zu verwalten. Mit Application Monitoring können Sie die Leistung Ihrer Anwendung nachvollziehen und Fehler diagnostizieren. Es bietet folgende Funktionen:

  • Dashboards, in denen Ihre Anwendungs-, Dienst- und Arbeitslastdaten aufgeführt sind.

  • Eine topologische Ansicht Ihrer Anwendung, in der der Traffic visualisiert wird.

  • Sie können Ihre Datentelemetrie nach Kritikalität und Umgebung filtern.

Sobald Ihre Anwendung bereitgestellt wurde, erkennt der Application Monitoring-Dienst Ihre Anwendung und erstellt automatisch Dashboards, die auf Ihre Umgebung zugeschnitten sind. Um die Untersuchung von Vorfällen zu unterstützen, können Sie in diesen Dashboards suchen und filtern.

In den Dashboards, die von Application Monitoring erstellt werden, wird Folgendes angezeigt:

  • Informationen zur Anwendung, z. B. Standort, Wichtigkeit und Inhaber.

  • Informationen zu offenen Vorfällen.

  • Log- und Messwertdaten, die von unterstützter Infrastruktur generiert werden. Die Messwertdaten umfassen wichtige Signale wie Fehlerraten und Traffic sowie ausgewählte Messwerte.

Wenn Ihre Anwendung auf unterstützter Infrastruktur ausgeführt wird, werden Telemetriedaten, die von Ihrer Anwendung generiert werden, automatisch mit anwendungsspezifischen Labels versehen. Mit diesen Labels wird Ihre App Hub-Anwendung identifiziert. Sie können diese anwendungsspezifischen Labels verwenden, wenn Sie Ihre Telemetriedaten abfragen. Auf den Seiten Log-Explorer, Metrics Explorer und Trace-Explorer können Sie Labels verwenden, um Daten zu filtern und zu aggregieren.

Erste Schritte mit dem Anwendungsmonitoring

So verwenden Sie Application Monitoring:

  1. Erstellen Sie Ihre Anwendung und registrieren Sie Dienste und Arbeitslasten für die Anwendung. Alternativ können Sie Ihre Anwendung auch über das Application Design Center bereitstellen.

  2. Konfigurieren Sie den Beobachtbarkeitsbereich, damit Sie die Telemetriedaten für Ihre Anwendung aufrufen können. Informationen zu diesem Schritt finden Sie unter Anwendungsmonitoring einrichten.

  3. Wenn die von Ihrer Anwendung generierten Messwert- und Trace-Daten Anwendungslabels enthalten sollen, instrumentieren Sie Ihre Anwendung mit OpenTelemetry oder verwenden Sie Google Cloud Managed Service for Prometheus. Weitere Informationen finden Sie unter App für das Anwendungsmonitoring instrumentieren.

  4. Öffnen Sie die Dashboards für das Anwendungsmonitoring und sehen Sie sie sich an. Informationen zum Aufrufen dieser Dashboards finden Sie unter Anwendungstelemetriedaten ansehen.

  5. Topologische Karte Ihrer Anwendung ansehen Weitere Informationen finden Sie unter Anwendungstopologie ansehen.