Was ist Anwendungsmonitoring?
Das Anwendungsmonitoring bietet einen anwendungsorientierten Ansatz für das Monitoring, mit dem Sie Ihre Ressourcen und Infrastruktur aus der Perspektive einer Anwendung überwachen können. Sie beginnen also nicht mit der Suche in Ihren Ressourcen und der Ermittlung der von Ihrer Anwendung verwendeten Ressourcen. Stattdessen beginnen Sie eine Untersuchung mit Ihrer Anwendung und suchen dann nach Informationen zu den Ressourcen und der Infrastruktur, die sie verwendet. Mit den Dashboards und der Topologiekarte, die Application Monitoring für Ihre Anwendung generiert, können Sie den Betriebsstatus Ihrer Anwendung sowie ihrer Dienste und Arbeitslasten nachvollziehen.
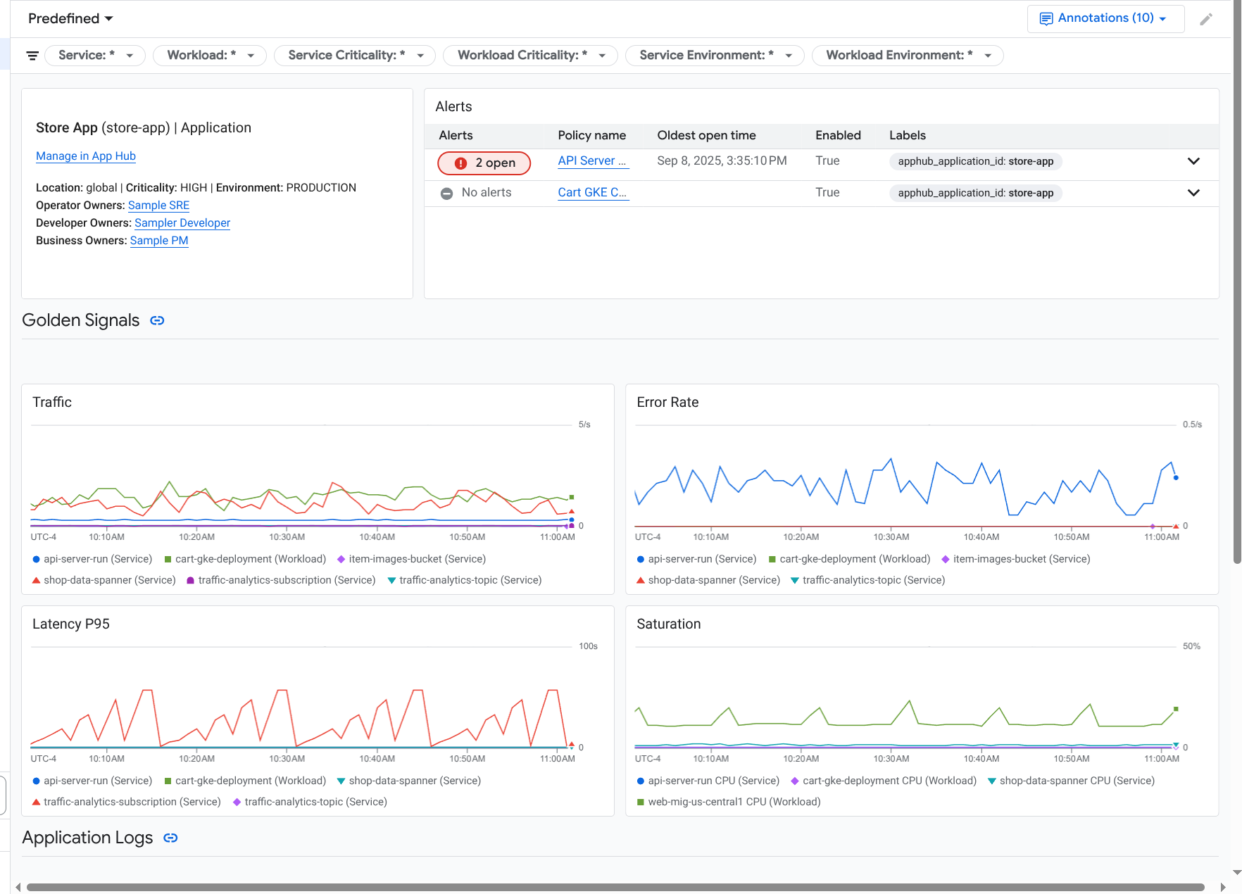
Mit Application Monitoring wird ein Dashboard für Ihre Anwendung erstellt, auf dem detailliertere Informationen wie Golden Signals, Log-Daten und Informationen zu offenen Vorfällen angezeigt werden:
Mit dem Anwendungsmonitoring können Sie auch die Topologie Ihrer Anwendung ansehen (Vorschau). Die Topologiekarte kann Ihnen helfen, Ihre Arbeitslasten und Dienste sowie den Traffic zwischen ihnen zu visualisieren:
Gründe für die Einführung des Anwendungsmonitorings
Mit Application Monitoring können Sie Zeit und Aufwand sparen. Angenommen, Sie verwenden Application Design Center, um Ihre Anwendung zu entwerfen und bereitzustellen. Als Nächstes verwenden Sie App Hub, um die Anwendung zu organisieren und zu verwalten. Mit Application Monitoring können Sie die Leistung Ihrer Anwendung nachvollziehen und Fehler diagnostizieren. Es bietet folgende Funktionen:
Dashboards, in denen Ihre Anwendungs-, Dienst- und Arbeitslastdaten aufgeführt sind.
Eine topologische Ansicht Ihrer Anwendung, in der der Traffic visualisiert wird.
Sie können Ihre Datentelemetrie nach Kritikalität und Umgebung filtern.
Sobald Ihre Anwendung bereitgestellt wurde, wird sie vom Application Monitoring-Dienst erkannt und es werden automatisch Dashboards erstellt, die auf Ihre Umgebung zugeschnitten sind. Um die Untersuchung von Vorfällen zu unterstützen, können Sie in diesen Dashboards suchen und filtern.
In den Dashboards, die von Application Monitoring erstellt werden, wird Folgendes angezeigt:
Informationen zur Anwendung, z. B. Standort, Wichtigkeit und Inhaber.
Informationen zu offenen Vorfällen.
Log- und Messwertdaten, die von unterstützter Infrastruktur generiert werden. Die Messwertdaten umfassen wichtige Signale wie Fehlerraten und Traffic sowie ausgewählte Messwerte.
Trace-Daten, die von instrumentierten Anwendungen generiert werden. Diese Daten umfassen Spannen- und Dienstnamen, Informationen zur Latenz und Fehlerraten.
Wenn Ihre Anwendung auf unterstützter Infrastruktur ausgeführt wird, werden Telemetriedaten, die von Ihrer Anwendung generiert werden, automatisch mit anwendungsspezifischen Labels versehen. Mit diesen Labels wird Ihre App Hub-Anwendung identifiziert. Sie können diese anwendungsspezifischen Labels verwenden, wenn Sie Ihre Telemetriedaten abfragen. Auf den Seiten Log-Explorer, Metrics Explorer und Trace-Explorer können Sie Labels verwenden, um Daten zu filtern und zu aggregieren.
Erste Schritte mit dem Anwendungsmonitoring
So verwenden Sie Application Monitoring:
Anwendung erstellen und Dienste und Arbeitslasten für die Anwendung registrieren Alternativ können Sie Ihre Anwendung auch über das Application Design Center bereitstellen.
Konfigurieren Sie den Beobachtbarkeitsbereich, damit Sie die Telemetriedaten für Ihre Anwendung aufrufen können. Informationen zu diesem Schritt finden Sie unter Anwendungsmonitoring einrichten.
Wenn Ihre von der Anwendung generierten Messwert- und Tracedaten Anwendungslabels enthalten sollen, instrumentieren Sie Ihre Anwendung mit OpenTelemetry oder verwenden Sie Google Cloud Managed Service for Prometheus. Weitere Informationen finden Sie unter App für das Anwendungsmonitoring instrumentieren.
Öffnen Sie die Dashboards für das Anwendungsmonitoring und sehen Sie sie sich an. Informationen zum Aufrufen dieser Dashboards finden Sie unter Anwendungstelemetriedaten ansehen.
Topologische Karte Ihrer Anwendung ansehen Weitere Informationen finden Sie unter Anwendungstopologie ansehen.