¿Qué es la Supervisión de aplicaciones?
Application Monitoring te permite supervisar los recursos y la infraestructura desde la perspectiva de una aplicación. Es decir, no comienzas una investigación buscando en tus recursos y averiguando cuáles usa tu aplicación. En cambio, comienzas una investigación con tu aplicación y, luego, encuentras información sobre los recursos y la infraestructura que utiliza. Los paneles que genera la Supervisión de la aplicación para tu aplicación te permiten comprender el estado operativo de tu aplicación, sus servicios y sus cargas de trabajo.
Por ejemplo, en la siguiente captura de pantalla, se muestra la información de resumen que proporciona Application Monitoring para una aplicación específica:
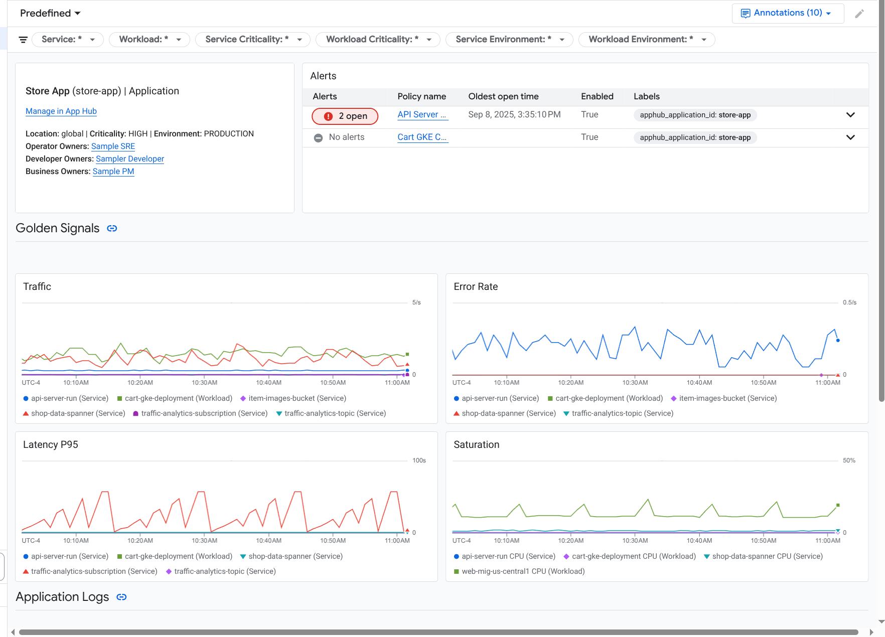
Para la misma aplicación, Application Monitoring también crea un panel que muestra información más detallada, como los indicadores clave de rendimiento, los datos de registro y la información sobre los incidentes abiertos:
Para usar la supervisión de aplicaciones, debes crear tu aplicación y registrar servicios y cargas de trabajo en ella y, luego, configurar el alcance de la observabilidad. Para crear una aplicación y registrar servicios y cargas de trabajo en ella, puedes usar App Hub o implementar tu aplicación con el Centro de diseño de aplicaciones.
Por qué deberías adoptar la Supervisión de la aplicación
Usar Application Monitoring puede ahorrarte tiempo y esfuerzo. Por ejemplo, supongamos que usas Application Design Center para diseñar e implementar tu aplicación. A continuación, usas App Hub para organizar y administrar esa aplicación, y usas la Supervisión de la aplicación para comprender el rendimiento de tu aplicación y diagnosticar fallas:
- Paneles de aplicaciones, servicios y cargas de trabajo
- Es la propagación de etiquetas para los servicios y las cargas de trabajo de las aplicaciones de App Hub.
- Filtrar la telemetría por criticidad y entorno
- Integración continua con código abierto
Cuando se implementa tu aplicación, el servicio de Supervisión de aplicaciones la descubre y compila automáticamente paneles personalizados para tu entorno. Para respaldar tu investigación de incidentes, estos paneles admiten la búsqueda y el filtrado.
En los paneles que crea Supervisión de aplicaciones, se muestra lo siguiente:
- Información como la ubicación, la criticidad y los propietarios
- Es información sobre los incidentes abiertos.
- Datos de registros y métricas generados por la infraestructura compatible Los datos de métricas incluyen indicadores clave de rendimiento, como las tasas de error y el tráfico, y métricas seleccionadas.
Cuando tus aplicaciones se ejecutan en la infraestructura compatible, Google Cloud Observability adjunta etiquetas específicas de la aplicación a tus datos de telemetría. Estas etiquetas identifican tu aplicación de App Hub. Puedes usar estas etiquetas específicas de la aplicación cuando consultes tus datos de telemetría. En las páginas del Explorador de registros, el Explorador de métricas y el Explorador de seguimiento, puedes usar etiquetas para filtrar y agregar datos.
Comienza a usar la Supervisión de la aplicación
Para usar Application Monitoring, haz lo siguiente:
Configura el alcance de la observabilidad para que puedas ver la telemetría de una aplicación registrada en App Hub. Para obtener información sobre este paso, consulta Configura la supervisión de aplicaciones.
Adjunta etiquetas específicas de la aplicación a tus políticas de alertas. Para obtener información sobre este paso, consulta Cómo asociar una política de alertas con una aplicación de App Hub.
Si deseas que los datos de métricas y de seguimiento generados por tu aplicación incluyan etiquetas de aplicación, instrumenta tu aplicación con OpenTelemetry o usa Google Cloud Managed Service para Prometheus. Para obtener más información, consulta Instrumenta la app para Application Monitoring.
Abre y explora los paneles de Application Monitoring. Para obtener información sobre cómo ver estos paneles, consulta Visualiza la telemetría de la aplicación.