应用监控概览

本文档介绍了应用监控,这是一种以应用为中心的监控应用的方法。应用监控会为您的 App Hub 应用、服务和工作负载创建信息中心。它还会显示您应用的拓扑视图(预览版)。如要了解您的应用使用哪些资源以及这些资源如何交互,您可以使用 App Hub。如要了解应用资源的性能表现并诊断问题,您可以使用应用监控。

什么是应用监控?

应用监控提供了一种以应用为中心的监控方法,让您可以从应用的视角监控资源和基础设施。也就是说,您在开始调查时,不必先搜索资源并弄清楚您的应用使用了哪些资源。相反,您可以从应用着手开始调查,然后查找有关其使用的资源和基础设施的信息。通过应用监控为您的应用生成的信息中心和拓扑图,您可以了解应用及其服务和工作负载的运行状态。

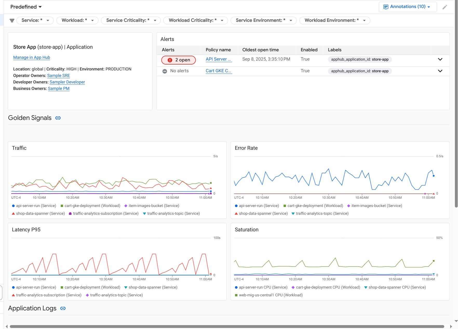
应用监控会为您的应用创建一个信息中心,其中显示了更详细的信息,例如黄金信号、日志数据以及有关未结突发事件的信息:

显示应用的黄金信号和日志的信息中心。

您还可以通过应用监控查看应用的拓扑(预览版)。拓扑图可帮助您直观呈现工作负载和服务以及它们之间的流量:

应用拓扑图以图形方式呈现工作负载和服务。

为什么应采用应用监控

使用应用监控可以节省您的时间和精力。例如,假设您使用 App Design Center 来帮助您设计和部署应用。接下来,您可以使用 App Hub 来帮助您组织和管理该应用。如需了解应用的性能并诊断故障,您可以使用应用监控,它具备以下功能:

  • 提供列出您的应用、服务和工作负载数据的信息中心。

  • 提供直观呈现流量的应用拓扑视图。

  • 能够按重要性和环境过滤遥测数据。

应用部署后,应用监控服务会发现您的应用,并自动构建专为您的环境定制的信息中心。为了协助您调查突发事件,这些信息中心支持搜索和过滤。

应用监控创建的信息中心会显示以下内容:

  • 有关应用的信息,例如位置、重要性和所有者。

  • 有关未结突发事件的信息。

  • 受支持的基础设施生成的日志和指标数据。指标数据包括黄金信号(如错误率和流量)和所选指标。

当您的应用在受支持的基础设施上运行时,应用监控会自动为应用生成的遥测数据附加应用特有的标签。这些标签用于标识您的 App Hub 应用。您可以在查询遥测数据时使用这些应用特有的标签。Logs ExplorerMetrics ExplorerTrace Explorer 页面可让您使用标签来过滤和汇总数据。

开始使用应用监控

如需使用应用监控,请执行以下操作:

  1. 创建应用并向应用注册服务和工作负载。 或者,您也可以使用 App Design Center 部署应用。

  2. 配置可观测性范围,以便您可以查看应用的遥测数据。如需了解此步骤,请参阅设置应用监控

  3. 如果您希望应用生成的指标和跟踪记录数据包含应用标签,请使用 OpenTelemetry 对应用进行插桩,或使用 Google Cloud Managed Service for Prometheus。如需了解详情,请参阅对应用进行插桩以监控应用

  4. 打开并探索“应用监控”信息中心。如需了解如何查看这些信息中心,请参阅查看应用遥测数据

  5. 查看应用的拓扑图。如需了解详情,请参阅查看应用拓扑