应用监控概览

本文档介绍了应用监控,这是一种以应用为中心的监控应用的方法。应用监控会为您的 App Hub 应用、服务和工作负载创建信息中心。如需了解应用使用的资源以及这些资源的互动方式,您可以使用 App Hub。如需了解应用资源的运行情况并诊断问题,您可以使用应用监控在信息中心内显示的遥测数据。

什么是应用监控?

借助应用监控,您可以从应用的角度监控资源和基础设施。也就是说,您不应先搜索资源,然后确定应用使用了哪些资源,再开始调查。而是从应用着手进行调查,然后查找应用所使用的资源和基础设施的相关信息。借助应用监控为应用生成的信息中心,您可以了解应用及其服务和工作负载的运行状态。

例如,以下屏幕截图显示了应用监控功能针对特定应用提供的摘要信息:

列出应用中的服务和工作负载的信息中心。

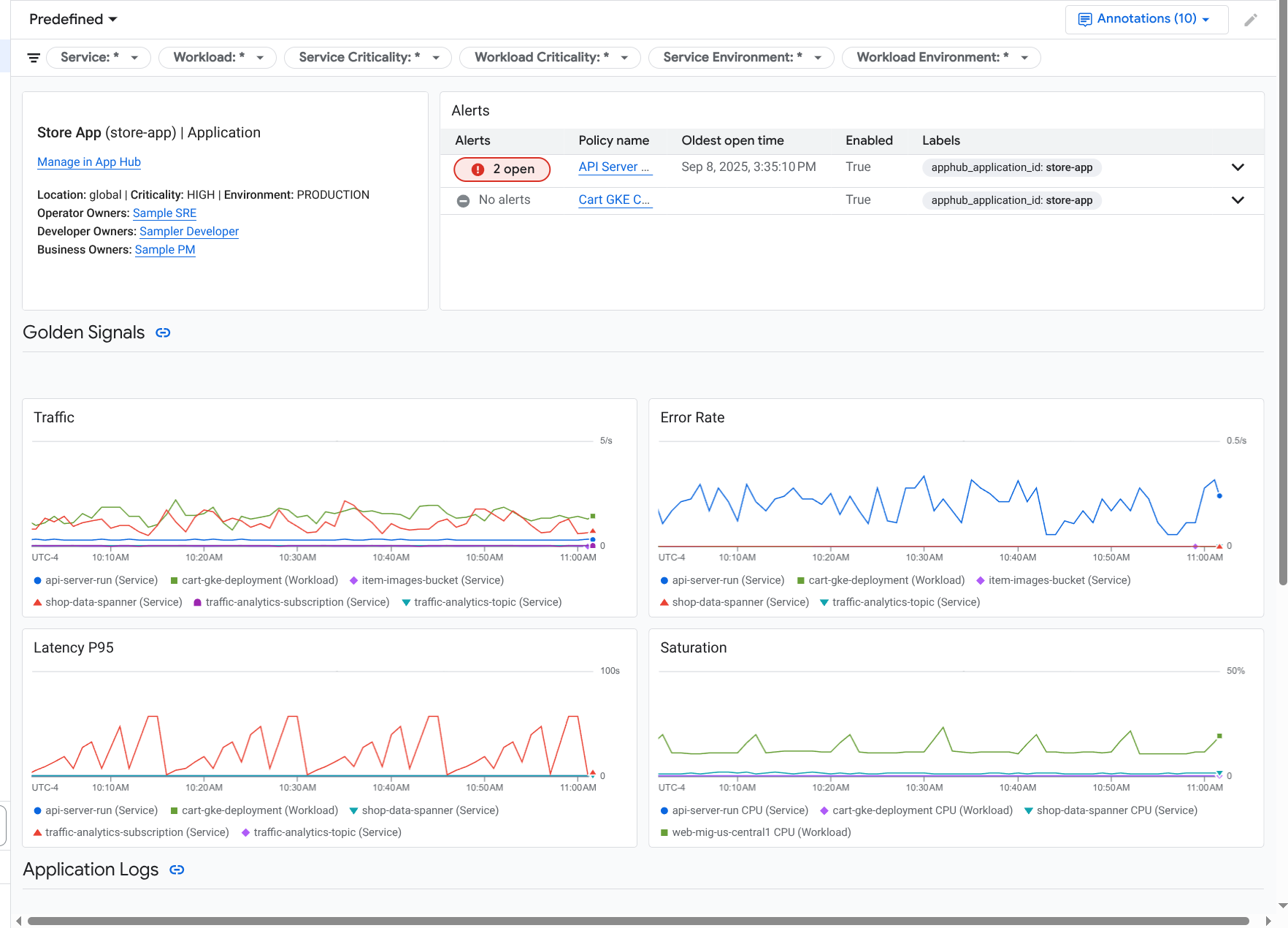
对于同一应用,应用监控还会创建一个信息中心,其中显示更详细的信息,例如黄金信号、日志数据和有关未结突发事件的信息:

列出应用的黄金信号和日志的信息中心。

如需使用应用监控,您必须创建应用并向应用注册服务和工作负载,然后配置可观测性范围。如需创建应用并向其注册服务和工作负载,您可以使用 App Hub,也可以使用 App Design Center 部署应用。

为什么应采用应用监控

使用应用监控可以节省您的时间和精力。例如,假设您使用 App Design Center 来帮助您设计和部署应用。接下来,您可以使用 App Hub 来整理和管理该应用,并使用应用监控来了解应用的性能并诊断故障:

  • 应用、服务和工作负载信息中心
  • App Hub 应用的服务和工作负载的标签传播。
  • 按严重程度和环境过滤遥测数据。
  • 与开源的无缝集成

应用部署后,应用监控服务会发现您的应用,并自动构建专为您的环境量身定制的信息中心。为了协助您调查突发事件,这些信息中心支持搜索和过滤。

应用监控创建的信息中心会显示以下内容:

  • 位置、重要性和所有者等信息。
  • 有关未结突发事件的信息。
  • 受支持的基础设施生成的日志和指标数据。指标数据包括黄金信号(如错误率和流量)和所选指标。

当您的应用在受支持的基础设施上运行时,Google Cloud Observability 会为遥测数据附加应用特有的标签。这些标签用于标识 App Hub 应用。查询遥测数据时,您可以使用这些应用特有的标签。Logs ExplorerMetrics ExplorerTrace Explorer 页面可让您使用标签来过滤和汇总数据。

开始使用应用监控

如需使用应用监控,请执行以下操作:

  1. 配置可观测性范围,以便您可以查看已向 App Hub 注册的应用的遥测数据。如需了解此步骤,请参阅设置应用监控

  2. 为提醒政策附加应用特有的标签。如需了解此步骤,请参阅将提醒政策与 App Hub 应用相关联

  3. 如果您希望应用生成的指标和跟踪记录数据包含应用标签,请使用 OpenTelemetry 对应用进行插桩,或使用 Google Cloud Managed Service for Prometheus。如需了解详情,请参阅对应用进行插桩以监控应用

  4. 打开并探索“应用监控”信息中心。如需了解如何查看这些信息中心,请参阅查看应用遥测数据