Présentation de la surveillance des applications

Ce document présente la surveillance des applications, une approche axée sur les applications pour surveiller vos applications. La surveillance des applications crée des tableaux de bord pour vos applications, services et charges de travail App Hub. Il affiche également une vue de la topologie de votre application (aperçu). Pour comprendre les ressources utilisées par votre application et la façon dont elles interagissent, vous pouvez utiliser App Hub. Pour comprendre les performances des ressources de votre application et diagnostiquer les problèmes, vous utilisez Application Monitoring.

Qu'est-ce que la surveillance des applications ?

La surveillance des applications fournit une approche de surveillance axée sur les applications, ce qui vous permet de surveiller vos ressources et votre infrastructure du point de vue d'une application. En d'autres termes, vous ne commencez pas une investigation en recherchant vos ressources et en déterminant celles que votre application utilise. Au lieu de cela, vous commencez une investigation avec votre application, puis vous recherchez des informations sur les ressources et l'infrastructure qu'elle utilise. Les tableaux de bord et la carte de topologie que la surveillance des applications génère pour votre application vous permettent de comprendre l'état opérationnel de votre application, ainsi que de ses services et charges de travail.

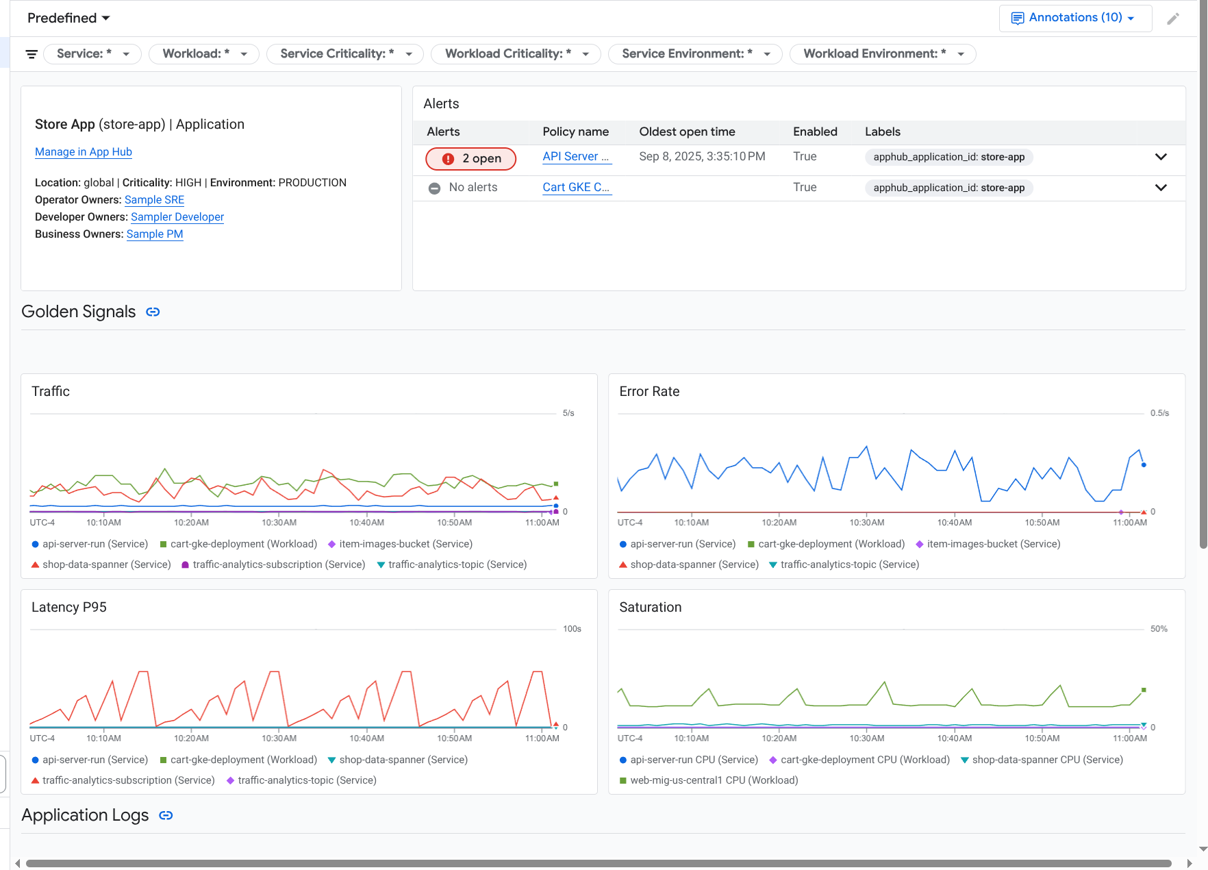
Application Monitoring crée un tableau de bord pour votre application. Il affiche des informations plus détaillées, comme les signaux d'or, les données de journaux et des informations sur les incidents ouverts :

Tableau de bord qui liste les signaux clés et les journaux d'une application.

La surveillance des applications vous permet également d'afficher la topologie de votre application (aperçu). La carte de topologie peut vous aider à visualiser vos charges de travail et vos services, ainsi que le trafic entre eux :

La carte de topologie des applications fournit une représentation graphique de vos charges de travail et de vos services.

Pourquoi adopter la surveillance des applications ?

L'utilisation de la surveillance des applications peut vous faire gagner du temps et vous faciliter la tâche. Par exemple, supposons que vous utilisiez App Design Center pour vous aider à concevoir et à déployer votre application. Vous allez ensuite utiliser App Hub pour organiser et gérer cette application. Pour comprendre les performances de votre application et diagnostiquer les échecs, vous utilisez Application Monitoring, qui inclut les fonctionnalités suivantes :

  • Tableaux de bord listant les données de vos applications, services et charges de travail.

  • Vue topologique de votre application qui visualise le trafic.

  • La possibilité de filtrer les données de télémétrie par niveau de gravité et par environnement.

Une fois votre application déployée, le service Application Monitoring la détecte et crée automatiquement des tableaux de bord adaptés à votre environnement. Pour vous aider à examiner les incidents, ces tableaux de bord permettent d'effectuer des recherches et d'appliquer des filtres.

Les tableaux de bord créés par Application Monitoring affichent les éléments suivants :

  • Informations sur l'application, telles que l'emplacement, la criticité et les propriétaires.

  • Informations sur les incidents ouverts.

  • Données de journaux et de métriques générées par l'infrastructure compatible. Les données de métriques incluent des signaux d'or, comme les taux d'erreur et le trafic, ainsi que certaines métriques.

Lorsque votre application s'exécute sur une infrastructure compatible, Application Monitoring ajoute automatiquement des libellés spécifiques à l'application aux données de télémétrie générées par votre application. Ces libellés identifient votre application App Hub. Vous pouvez utiliser ces libellés spécifiques aux applications lorsque vous interrogez vos données de télémétrie. Les pages Explorateur de journaux, Explorateur de métriques et Explorateur de traces vous permettent d'utiliser des libellés pour filtrer et agréger les données.

Premiers pas avec la surveillance des applications

Pour utiliser Application Monitoring, procédez comme suit :

  1. Créez votre application et enregistrez-y des services et des charges de travail. Vous pouvez également déployer votre application à l'aide d'App Design Center.

  2. Configurez le champ d'application de l'observabilité pour pouvoir afficher la télémétrie de votre application. Pour en savoir plus sur cette étape, consultez Configurer la surveillance des applications.

  3. Si vous souhaitez que les données de métriques et de trace générées par votre application incluent des libellés d'application, instrumentez votre application avec OpenTelemetry ou utilisez Google Cloud Managed Service pour Prometheus. Pour en savoir plus, consultez Instrumenter une application pour Application Monitoring.

  4. Ouvrez et explorez les tableaux de bord Application Monitoring. Pour savoir comment afficher ces tableaux de bord, consultez Afficher la télémétrie des applications.

  5. Affichez une carte topologique de votre application. Pour en savoir plus, consultez Afficher la topologie des applications.