Anwendungsmonitoring – Übersicht

In diesem Dokument wird Anwendungsmonitoring vorgestellt, ein anwendungszentrierter Ansatz zum Überwachen Ihrer Anwendungen. Mit Application Monitoring werden Dashboards für Ihre App Hub-Anwendungen, ‑Dienste und ‑Arbeitslasten erstellt. Mit App Hub können Sie nachvollziehen, welche Ressourcen Ihre Anwendung verwendet und wie diese Ressourcen interagieren. Um die Leistung der Ressourcen Ihrer Anwendung zu analysieren und Probleme zu diagnostizieren, verwenden Sie die Telemetriedaten, die in Application Monitoring in Dashboards angezeigt werden.

Was ist Anwendungsmonitoring?

Mit Application Monitoring können Sie Ressourcen und Infrastruktur aus der Perspektive einer Anwendung überwachen. Sie beginnen also nicht mit der Suche in Ihren Ressourcen und ermitteln, welche von Ihrer Anwendung verwendet werden. Stattdessen beginnen Sie mit Ihrer Anwendung und suchen dann nach Informationen zu den Ressourcen und der Infrastruktur, die sie verwendet. Mit den Dashboards, die Application Monitoring für Ihre Anwendung generiert, können Sie den Betriebsstatus Ihrer Anwendung sowie ihrer Dienste und Arbeitslasten nachvollziehen.

Der folgende Screenshot zeigt beispielsweise die Zusammenfassungsinformationen, die Application Monitoring für eine bestimmte Anwendung bereitstellt:

Dashboard, in dem die Dienste und Arbeitslasten in einer Anwendung aufgeführt sind.

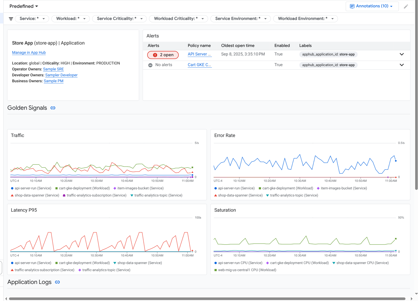
Für dieselbe Anwendung wird durch Application Monitoring auch ein Dashboard erstellt, das detailliertere Informationen wie Golden Signals, Logdaten und Informationen zu offenen Vorfällen enthält:

Dashboard mit den wichtigsten Signalen und Logs für eine Anwendung.

Wenn Sie das Anwendungsmonitoring verwenden möchten, müssen Sie Ihre Anwendung erstellen und Dienste und Arbeitslasten für die Anwendung registrieren und dann den Umfang der Beobachtbarkeit konfigurieren. Wenn Sie eine Anwendung erstellen und Dienste und Arbeitslasten dafür registrieren möchten, können Sie App Hub verwenden oder Ihre Anwendung über das Application Design Center bereitstellen.

Gründe für die Einführung des Anwendungsmonitorings

Mit Application Monitoring können Sie Zeit und Mühe sparen. Angenommen, Sie verwenden das Application Design Center, um Ihre Anwendung zu entwerfen und bereitzustellen. Anschließend verwenden Sie App Hub, um die Anwendung zu organisieren und zu verwalten. Mit Application Monitoring können Sie die Leistung Ihrer Anwendung nachvollziehen und Fehler diagnostizieren:

  • Dashboards für Anwendungen, Dienste und Arbeitslasten
  • Label-Weitergabe für die Dienste und Arbeitslasten einer App Hub-Anwendung.
  • Telemetriedaten nach Kritikalität und Umgebung filtern
  • Nahtlose Integration mit Open Source

Wenn Ihre Anwendung bereitgestellt wird, erkennt der Application Monitoring-Dienst Ihre Anwendung und erstellt automatisch Dashboards, die auf Ihre Umgebung zugeschnitten sind. Um die Untersuchung von Vorfällen zu unterstützen, können Sie in diesen Dashboards suchen und filtern.

In den Dashboards, die von Application Monitoring erstellt werden, wird Folgendes angezeigt:

  • Informationen wie Standort, Kritikalität und Inhaber.
  • Informationen zu offenen Vorfällen.
  • Log- und Messwertdaten, die von unterstützter Infrastruktur generiert werden. Die Messwertdaten umfassen wichtige Signale wie Fehlerraten und Traffic sowie ausgewählte Messwerte.

Wenn Ihre Anwendungen auf unterstützter Infrastruktur ausgeführt werden, fügt Google Cloud Observability Ihren Telemetriedaten anwendungsspezifische Labels hinzu. Mit diesen Labels wird Ihre App Hub-Anwendung identifiziert. Sie können diese anwendungsspezifischen Labels verwenden, wenn Sie Ihre Telemetriedaten abfragen. Auf den Seiten Log-Explorer, Metrics Explorer und Trace-Explorer können Sie Daten mithilfe von Labels filtern und aggregieren.

Erste Schritte mit dem Anwendungsmonitoring

So verwenden Sie Application Monitoring:

  1. Konfigurieren Sie den Observability-Bereich so, dass Sie die Telemetrie für eine Anwendung sehen können, die bei App Hub registriert ist. Informationen zu diesem Schritt finden Sie unter Anwendungsüberwachung einrichten.

  2. Fügen Sie Ihren Benachrichtigungsrichtlinien anwendungsspezifische Labels hinzu. Informationen zu diesem Schritt finden Sie unter Benachrichtigungsrichtlinie mit einer App Hub-Anwendung verknüpfen.

  3. Wenn Ihre von der Anwendung generierten Messwert- und Tracedaten Anwendungslabels enthalten sollen, instrumentieren Sie Ihre Anwendung mit OpenTelemetry oder verwenden Sie Google Cloud Managed Service for Prometheus. Weitere Informationen finden Sie unter App für Application Monitoring instrumentieren.

  4. Öffnen Sie die Dashboards für das Anwendungsmonitoring und sehen Sie sie sich an. Informationen zum Aufrufen dieser Dashboards finden Sie unter Anwendungstelemetrie ansehen.