應用程式監控總覽

本文將介紹應用程式監控,這項功能以應用程式為中心,可監控應用程式。Application Monitoring 會為 App Hub 應用程式、服務和工作負載建立資訊主頁。此外,這項服務還會顯示應用程式的拓撲檢視畫面 (預覽版)。如要瞭解應用程式使用的資源,以及這些資源的互動方式,請使用 App Hub。如要瞭解應用程式資源的效能並診斷問題,請使用 Application Monitoring。

什麼是應用程式監控?

Application Monitoring 提供以應用程式為中心的監控方式,讓您從應用程式的角度監控資源和基礎架構。也就是說,您不會先搜尋資源,然後找出應用程式使用的資源,您會先從應用程式開始調查,然後找出應用程式使用的資源和基礎架構相關資訊。Application Monitoring 會為應用程式產生資訊主頁和拓撲圖,方便您瞭解應用程式及其服務和工作負載的運作狀態。

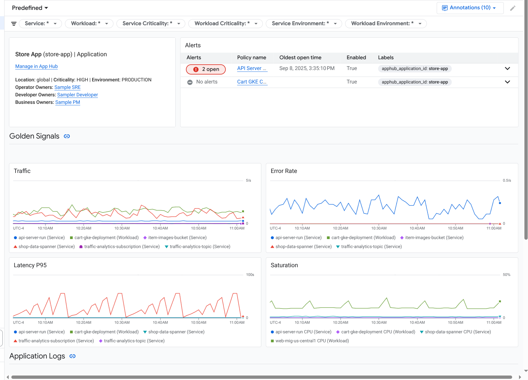
應用程式監控功能會為應用程式建立資訊主頁,顯示更詳細的資訊,例如黃金信號、記錄資料和未結事件的相關資訊:

資訊主頁,列出應用程式的黃金信號和記錄檔。

您也可以透過 Application Monitoring 查看應用程式的拓撲 (預覽版)。拓撲地圖可協助您以視覺化方式呈現工作負載和服務,以及兩者之間的流量:

應用程式拓撲圖會以圖形呈現工作負載和服務。

為什麼要採用應用程式監控功能

使用應用程式監控功能可節省時間和心力。舉例來說,假設您使用 Application Design Center 協助設計及部署應用程式。接著,您可以使用 App Hub 整理及管理該應用程式。如要瞭解應用程式的效能並診斷失敗情形,請使用應用程式監控功能,其中包含下列項目:

  • 資訊主頁會列出應用程式、服務和工作負載資料。

  • 應用程式的拓撲檢視畫面,可顯示流量。

  • 可依重要性和環境篩選資料遙測。

應用程式部署完成後,Application Monitoring 服務會探索應用程式,並自動建構適合您環境的資訊主頁。為協助您調查事件,這些資訊主頁支援搜尋和篩選功能。

應用程式監控功能建立的資訊主頁會顯示下列內容:

  • 應用程式的相關資訊,例如位置、重要性和擁有者。

  • 未結案事件的相關資訊。

  • 支援的基礎架構產生的記錄和指標資料。指標資料包括錯誤率和流量等重要信號,以及所選指標。

  • 檢測應用程式產生的追蹤資料。這類資料包括範圍和服務名稱、延遲資訊和錯誤率。

應用程式在支援的基礎架構上執行時,應用程式監控功能會自動將應用程式專屬標籤附加至應用程式產生的遙測資料。這些標籤可識別您的 App Hub 應用程式。查詢遙測資料時,您可以使用這些應用程式專屬標籤。您可以在「記錄檔探索工具」、「指標探索工具」和「追蹤記錄探索工具」頁面使用標籤篩選及匯總資料。

開始使用 Application Monitoring

如要使用應用程式監控功能,請按照下列步驟操作:

  1. 建立應用程式,並向應用程式註冊服務和工作負載。 或者,您也可以使用 應用程式設計中心部署應用程式。

  2. 設定可觀測範圍,以便查看應用程式的遙測資料。如需這個步驟的相關資訊,請參閱「設定應用程式監控」。

  3. 如要讓應用程式產生的指標和追蹤記錄資料包含應用程式標籤,請使用 OpenTelemetry 檢測應用程式,或使用 Google Cloud Managed Service for Prometheus。詳情請參閱「檢測應用程式以進行應用程式監控」。

  4. 開啟並探索應用程式監控資訊主頁。如要瞭解如何查看這些資訊主頁,請參閱「查看應用程式遙測資料」。

  5. 查看應用程式的拓撲地圖。詳情請參閱「查看應用程式拓撲」。