Visão geral do monitoramento de aplicativos

Este documento apresenta o monitoramento de aplicativos, uma abordagem centrada em aplicativos para monitorar seus aplicativos. O Application Monitoring cria painéis para seus aplicativos, serviços e cargas de trabalho do App Hub. Ele também mostra uma visualização de topologia do seu aplicativo (prévia). Para entender quais recursos seu aplicativo usa e como eles interagem, use o App Hub. Para entender o desempenho dos recursos do aplicativo e diagnosticar problemas, use o Application Monitoring.

O que é o monitoramento de aplicativos?

O Application Monitoring oferece uma abordagem de monitoramento centrada em aplicativos, permitindo que você monitore seus recursos e infraestrutura da perspectiva de um aplicativo. Ou seja, você não começa uma investigação pesquisando seus recursos e descobrindo quais recursos seu aplicativo usa. Em vez disso, você inicia uma investigação com seu aplicativo e encontra informações sobre os recursos e a infraestrutura que ele usa. Com os painéis e o mapa de topologia que o Application Monitoring gera para seu aplicativo, é possível entender o estado operacional dele, dos serviços e das cargas de trabalho.

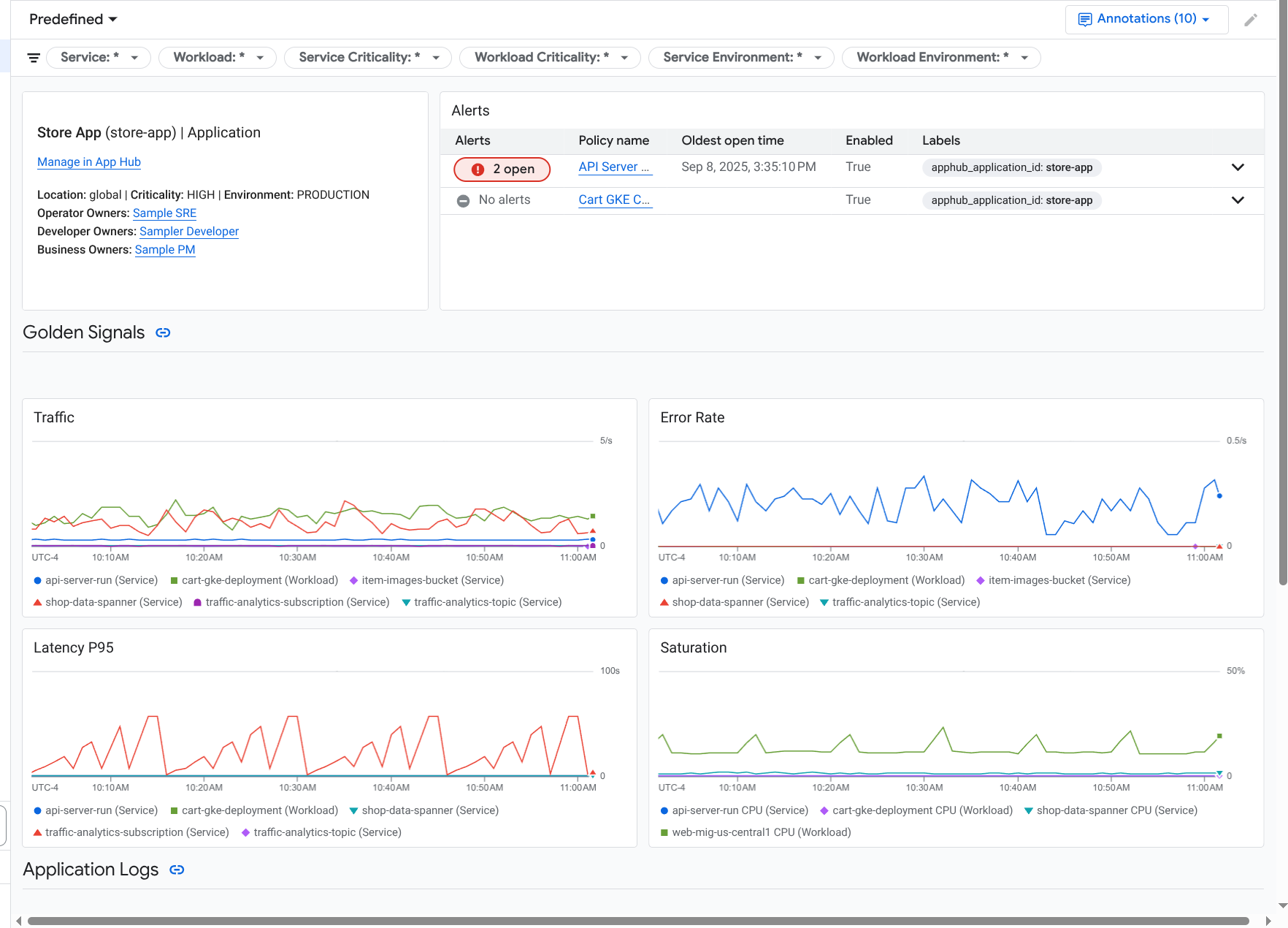
O Application Monitoring cria um painel para seu aplicativo que mostra informações mais detalhadas, como indicadores de ouro, dados de registros e informações sobre incidentes em aberto:

Painel que lista os indicadores de ouro e os registros de um aplicativo.

O monitoramento de aplicativos também permite visualizar a topologia do aplicativo (prévia). O mapa de topologia ajuda a visualizar as cargas de trabalho e os serviços, além do tráfego entre eles:

O mapa de topologia do aplicativo oferece uma representação gráfica das suas cargas de trabalho e serviços.

Por que adotar o monitoramento de aplicativos

Usar o Application Monitoring pode economizar tempo e esforço. Por exemplo, suponha que você use o App Design Center para ajudar a projetar e implantar seu aplicativo. Em seguida, use o App Hub para organizar e gerenciar esse aplicativo. Para entender o desempenho do aplicativo e diagnosticar falhas, use o Application Monitoring, que tem os seguintes recursos:

  • Painéis que listam os dados de aplicativos, serviços e cargas de trabalho.

  • Uma visualização topológica do seu aplicativo que mostra o tráfego.

  • A capacidade de filtrar sua telemetria de dados por criticidade e ambiente.

Depois que o aplicativo é implantado, o serviço Application Monitoring descobre o aplicativo e cria automaticamente painéis personalizados para seu ambiente. Para ajudar na investigação de incidentes, esses painéis oferecem suporte à pesquisa e à filtragem.

Os painéis criados pelo Application Monitoring mostram o seguinte:

  • Informações sobre o aplicativo, como local, importância e proprietários.

  • Informações sobre incidentes abertos.

  • Dados de registros e métricas gerados por infraestrutura compatível. Os dados de métricas incluem indicadores de ouro, como taxas de erro e tráfego, e métricas selecionadas.

  • Dados de rastreamento gerados por aplicativos instrumentados. Esses dados incluem nomes de período e serviço, informações de latência e taxas de erro.

Quando o aplicativo é executado em uma infraestrutura compatível, o Application Monitoring anexa automaticamente rótulos específicos do aplicativo aos dados de telemetria gerados pelo aplicativo. Esses rótulos identificam seu aplicativo do App Hub. Você pode usar esses rótulos específicos do aplicativo ao consultar seus dados de telemetria. Nas páginas Análise de registros, Metrics Explorer e Explorador de traces, é possível usar rótulos para filtrar e agregar dados.

Comece a usar o monitoramento de aplicativos

Para usar o Application Monitoring, faça o seguinte:

  1. Crie seu aplicativo e registre serviços e cargas de trabalho nele. Outra opção é implantar o aplicativo usando o App Design Center.

  2. Configure o escopo de observabilidade para ver a telemetria do seu aplicativo. Para informações sobre essa etapa, consulte Configurar o Application Monitoring.

  3. Se você quiser que os dados de métricas e rastreamentos gerados pelo aplicativo incluam rótulos de aplicativos, faça a instrumentação do aplicativo com o OpenTelemetry ou use o Google Cloud Managed Service para Prometheus. Para mais informações, consulte Instrumentar o app para o Application Monitoring.

  4. Abra e conheça os painéis de monitoramento de aplicativos. Para informações sobre como acessar esses painéis, consulte Ver telemetria de aplicativos.

  5. Confira um mapa topológico do seu aplicativo. Para mais informações, consulte Ver a topologia do aplicativo.