Descripción general de la supervisión de aplicaciones

En este documento, se presenta la Supervisión de la aplicación, que es un enfoque centrado en la aplicación para supervisar tus aplicaciones. La Supervisión de aplicaciones crea paneles para tus aplicaciones, servicios y cargas de trabajo de App Hub. También muestra una vista de topología de tu aplicación (versión preliminar). Para comprender qué recursos usa tu aplicación y cómo interactúan, usa App Hub. Para comprender el rendimiento de los recursos de tu aplicación y diagnosticar problemas, usa Application Monitoring.

¿Qué es la supervisión de aplicaciones?

La Supervisión de la aplicación proporciona un enfoque centrado en la aplicación para la supervisión, lo que te permite supervisar tus recursos y tu infraestructura desde la perspectiva de una aplicación. Es decir, no comienzas una investigación buscando tus recursos y averiguando qué recursos usa tu aplicación. En cambio, comienzas una investigación con tu aplicación y, luego, encuentras información sobre los recursos y la infraestructura que usa. Los paneles y el mapa de topología que genera la Supervisión de la aplicación para tu aplicación te permiten comprender el estado operativo de tu aplicación, sus servicios y sus cargas de trabajo.

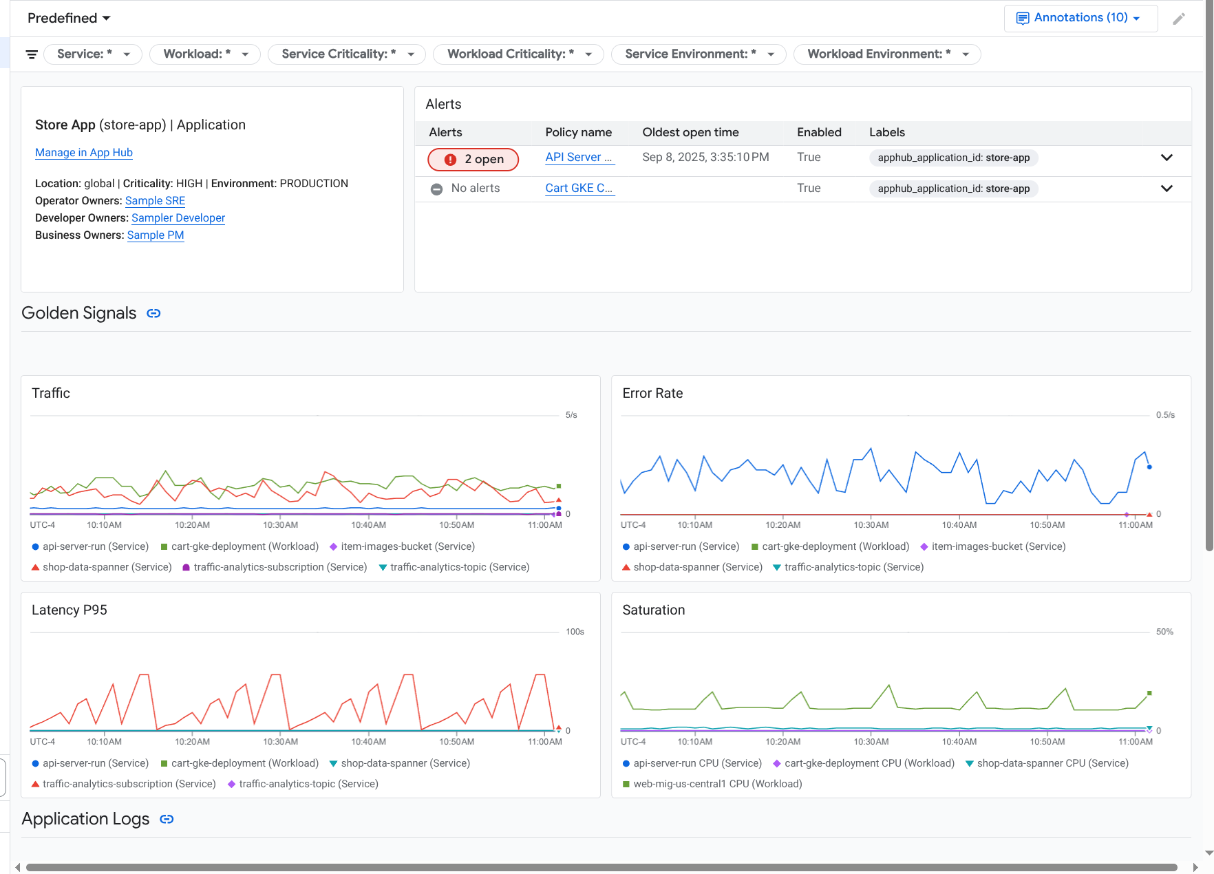
Application Monitoring crea un panel para tu aplicación que muestra información más detallada, como los indicadores clave de rendimiento, los datos de registro y la información sobre los incidentes abiertos:

Es un panel que enumera los indicadores clave y los registros de una aplicación.

Application Monitoring también te permite ver la topología de tu aplicación (versión preliminar). El mapa de topología puede ayudarte a visualizar tus cargas de trabajo y servicios, y el tráfico entre ellos:

El mapa de topología de la aplicación proporciona una representación gráfica de tus cargas de trabajo y servicios.

Por qué deberías adoptar la Supervisión de la aplicación

Usar Application Monitoring puede ahorrarte tiempo y esfuerzo. Por ejemplo, supongamos que usas Application Design Center para diseñar e implementar tu aplicación. A continuación, usarás App Hub para organizar y administrar esa aplicación. Para comprender el rendimiento de tu aplicación y diagnosticar fallas, usa Application Monitoring, que incluye las siguientes funciones:

  • Paneles que muestran los datos de tu aplicación, servicio y carga de trabajo

  • Una vista topológica de tu aplicación que visualiza el tráfico.

  • La capacidad de filtrar la telemetría de datos por criticidad y entorno

Una vez que se implementa tu aplicación, el servicio de Supervisión de aplicaciones la descubre y compila automáticamente paneles personalizados para tu entorno. Para respaldar tu investigación de incidentes, estos paneles admiten la búsqueda y el filtrado.

En los paneles que crea Application Monitoring, se muestra lo siguiente:

  • Es la información sobre la aplicación, como la ubicación, la importancia y los propietarios.

  • Es información sobre los incidentes abiertos.

  • Datos de registros y métricas generados por la infraestructura compatible Los datos de métricas incluyen indicadores clave de rendimiento, como las tasas de error y el tráfico, y métricas seleccionadas.

  • Datos de seguimiento generados por aplicaciones instrumentadas Estos datos incluyen los nombres de los tramos y los servicios, la información de latencia y las tasas de error.

Cuando tu aplicación se ejecuta en la infraestructura compatible, Application Monitoring adjunta automáticamente etiquetas específicas de la aplicación a los datos de telemetría que genera tu aplicación. Estas etiquetas identifican tu aplicación de App Hub. Puedes usar estas etiquetas específicas de la aplicación cuando consultes tus datos de telemetría. Las páginas Explorador de registros, Explorador de métricas y Explorador de seguimiento te permiten usar etiquetas para filtrar y agregar datos.

Comienza a usar la Supervisión de la aplicación

Para usar Application Monitoring, haz lo siguiente:

  1. Crea tu aplicación y registra servicios y cargas de trabajo en ella. Como alternativa, puedes implementar tu aplicación con el Centro de diseño de aplicaciones.

  2. Configura el permiso de observabilidad para que puedas ver la telemetría de tu aplicación. Para obtener información sobre este paso, consulta Configura el Monitoreo de aplicaciones.

  3. Si deseas que los datos de métricas y de seguimiento generados por tu aplicación incluyan etiquetas de aplicación, instrumenta tu aplicación con OpenTelemetry o usa Google Cloud Managed Service para Prometheus. Para obtener más información, consulta Instrumenta la app para Application Monitoring.

  4. Abre y explora los paneles de Application Monitoring. Para obtener información sobre cómo ver estos paneles, consulta Visualiza la telemetría de la aplicación.

  5. Visualiza un mapa topológico de tu aplicación. Para obtener más información, consulta Cómo ver la topología de la aplicación.