Ringkasan Application Monitoring

Dokumen ini memperkenalkan Pemantauan Aplikasi, yang merupakan pendekatan berfokus pada aplikasi untuk memantau aplikasi Anda. Application Monitoring membuat dasbor untuk aplikasi, layanan, dan workload App Hub Anda. Untuk memahami resource yang digunakan aplikasi Anda dan cara resource tersebut berinteraksi, Anda menggunakan App Hub. Untuk memahami performa resource aplikasi Anda dan mendiagnosis masalah, Anda menggunakan data telemetri, yang ditampilkan oleh Application Monitoring di dasbor.

Apa yang dimaksud dengan Pemantauan Aplikasi?

Pemantauan Aplikasi memungkinkan Anda memantau resource dan infrastruktur dari perspektif aplikasi. Artinya, Anda tidak memulai penyelidikan dengan menelusuri resource dan mencari tahu resource mana yang digunakan oleh aplikasi Anda. Sebagai gantinya, Anda memulai penyelidikan dengan aplikasi, lalu menemukan informasi tentang resource dan infrastruktur yang digunakannya. Dasbor yang dihasilkan Application Monitoring untuk aplikasi Anda memungkinkan Anda memahami status operasional aplikasi dan layanan serta beban kerjanya.

Misalnya, screenshot berikut menunjukkan informasi ringkasan yang disediakan Pemantauan Aplikasi untuk aplikasi tertentu:

Dasbor yang mencantumkan layanan dan workload dalam aplikasi.

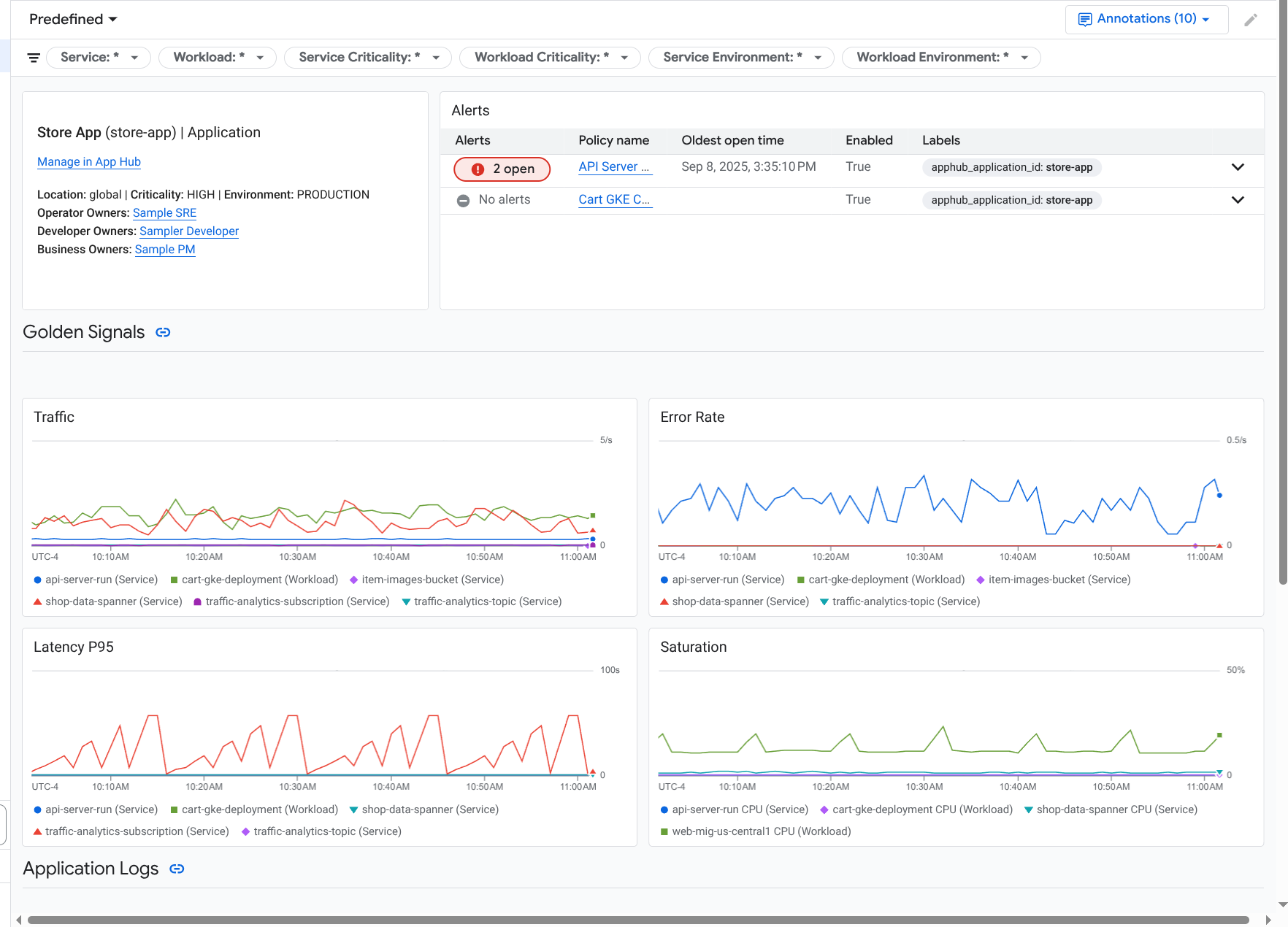
Untuk aplikasi yang sama ini, Pemantauan Aplikasi juga membuat dasbor yang menampilkan informasi yang lebih mendetail, seperti sinyal emas, data log, dan informasi tentang insiden terbuka:

Dasbor yang mencantumkan sinyal utama dan log untuk aplikasi.

Untuk menggunakan Pemantauan Aplikasi, Anda harus membuat aplikasi dan mendaftarkan layanan serta workload ke aplikasi lalu mengonfigurasi cakupan kemampuan observasi. Untuk membuat aplikasi dan mendaftarkan layanan serta beban kerja ke aplikasi tersebut, Anda dapat menggunakan App Hub, atau men-deploy aplikasi menggunakan Pusat Desain Aplikasi.

Alasan Anda harus menggunakan Pemantauan Aplikasi

Menggunakan Pemantauan Aplikasi dapat menghemat waktu dan tenaga Anda. Misalnya, Anda menggunakan Application Design Center untuk membantu Anda mendesain dan men-deploy aplikasi. Selanjutnya, Anda menggunakan App Hub untuk membantu Anda mengatur dan mengelola aplikasi tersebut, dan Anda menggunakan Pemantauan Aplikasi untuk memahami performa aplikasi dan mendiagnosis kegagalan:

  • Dasbor aplikasi, layanan, dan beban kerja
  • Penyebaran label untuk layanan dan workload aplikasi App Hub.
  • Memfilter telemetri menurut tingkat kekritisan dan lingkungan.
  • Integrasi yang lancar dengan open source

Saat aplikasi Anda di-deploy, layanan Pemantauan Aplikasi akan menemukan aplikasi Anda dan otomatis membuat dasbor yang disesuaikan dengan lingkungan Anda. Untuk mendukung penyelidikan insiden Anda, dasbor ini mendukung penelusuran dan pemfilteran.

Dasbor yang dibuat oleh Pemantauan Aplikasi menampilkan hal berikut:

  • Informasi seperti lokasi, tingkat kekritisan, dan pemilik.
  • Informasi tentang insiden terbuka.
  • Data log dan metrik yang dihasilkan oleh infrastruktur yang didukung. Data metrik mencakup sinyal emas, seperti tingkat error dan traffic, serta metrik tertentu.

Saat aplikasi Anda berjalan di infrastruktur yang didukung, Google Cloud Observability melampirkan label khusus aplikasi ke data telemetri Anda. Label ini mengidentifikasi aplikasi App Hub Anda. Anda dapat menggunakan label khusus aplikasi ini saat membuat kueri data telemetri. Halaman Logs Explorer, Metrics Explorer, dan Trace Explorer memungkinkan Anda menggunakan label untuk memfilter dan menggabungkan data.

Mulai menggunakan Pemantauan Aplikasi

Untuk menggunakan Pemantauan Aplikasi, lakukan hal berikut:

  1. Konfigurasi cakupan kemampuan observasi sehingga Anda dapat melihat telemetri untuk aplikasi yang terdaftar di App Hub. Untuk informasi tentang langkah ini, lihat Menyiapkan Pemantauan Aplikasi.

  2. Lampirkan label spesifik per aplikasi ke kebijakan pemberitahuan Anda. Untuk mengetahui informasi tentang langkah ini, lihat Mengaitkan kebijakan pemberitahuan dengan aplikasi App Hub.

  3. Jika Anda ingin data metrik dan trace yang dihasilkan aplikasi menyertakan label aplikasi, lakukan instrumentasi aplikasi Anda dengan OpenTelemetry atau gunakan Google Cloud Managed Service for Prometheus. Untuk mengetahui informasi selengkapnya, lihat Melengkapi aplikasi untuk Pemantauan Aplikasi.

  4. Buka dan jelajahi dasbor Pemantauan Aplikasi. Untuk mengetahui informasi tentang cara melihat dasbor ini, lihat Melihat telemetri aplikasi.