In diesem Dokument wird beschrieben, wie Sie die Dashboards aufrufen, die Application Monitoring für Ihre App Hub-Anwendungen, ‑Dienste und ‑Arbeitslasten erstellt. Anhand dieser Dashboards können Sie nachvollziehen, wie die Ressourcen Ihrer Anwendung funktionieren, und Probleme diagnostizieren.
In den Dashboards für das Anwendungsmonitoring werden folgende Informationen angezeigt:
- Details zu Ihren registrierten Anwendungen, einschließlich ihres Standorts, ihrer Kritikalität und ihrer registrierten Dienste (
) und Arbeitslasten (
). Details zu Ihren erkannten und registrierten Diensten und Arbeitslasten, einschließlich ihres funktionalen Typs, mit dem Sie Agents () und MCP-Server (
) identifizieren können.Telemetriedaten für Ihre Anwendungen, Dienste und Arbeitslasten:
- Log- und Messwertdaten, die von der unterstützten Infrastruktur generiert werden.
- Trace-Spans, die von instrumentierten Anwendungen generiert werden.
- Von OpenTelemetry definierte Golden Signals für Traffic, Latenz und Fehlerrate, wenn eine Arbeitslast in Google Kubernetes Engine ausgeführt wird. Weitere Informationen finden Sie unter Instrumentierung für das Anwendungsmonitoring.
Öffnen Sie Vorfälle für Ihre Anwendungen, Dienste und Arbeitslasten. Bei Anwendungen und registrierten Diensten und Arbeitslasten stammen diese Vorfälle aus Benachrichtigungsrichtlinien, die mit einer App Hub-Anwendung verknüpft sind. Für erkannte Dienste und Workloads verwendet Google Cloud Observability den Namen aus Cloud Asset Inventory, um relevante Benachrichtigungsrichtlinien zu identifizieren.
Eine Topologiekarte, die eine dynamische Ansicht der Beziehungen zwischen Diensten und Arbeitslasten bietet. Auf dieser Karte werden auch Benachrichtigungen und Verkehrsinformationen angezeigt.
Google Cloud Konsolennavigation bei Verwendung eines für die Verwaltung von Anwendungen konfigurierten Ordners
App Hub unterstützt zwei Konfigurationen: für Apps aktivierte Ordner und App Hub-Hostprojekte. Dieser Abschnitt gilt nur, wenn Sie einen app-fähigen Ordner verwenden.
Wenn Sie einen app-fähigen Ordner verwenden, wird die Ressourcenauswahl in der Google Cloud Console automatisch vom app-fähigen Ordner auf das Verwaltungsprojekt des Ordners zurückgesetzt, wenn Sie zu einer Google Cloud Observability-Seite wechseln. Wenn Sie in der Google Cloud Console zu einer anderen Seite wechseln, wird die Ressourcenauswahl auf den für die App aktivierten Ordner zurückgesetzt.
Cloud Logging unterstützt Ordner als Ressource. In Ordnern werden beispielsweise vom System erstellte Logsinks und Log-Buckets mit den Namen _Default und _Required gespeichert.
Wenn Sie auf die Ordnerressource zugreifen möchten, verwenden Sie die Ressourcenauswahl und wählen Sie den für Anwendungen aktivierten Ordner manuell aus.
Hinweis
Bevor Sie Application Monitoring verwenden können, müssen Sie Ihr App Hub-Hostprojekt oder Ihr Verwaltungsprojekt konfigurieren. In diesem Projekt können Sie die Telemetriedaten Ihrer Anwendung aufrufen:
-
Bitten Sie Ihren Administrator, Ihnen die folgenden IAM-Rollen zuzuweisen, um die Berechtigungen zu erhalten, die Sie zum Aufrufen von Log- und Messwertdaten, zum Erstellen von Benachrichtigungsrichtlinien und zum Anpassen von Dashboards benötigen:
- Log-Betrachter (
roles/logging.viewer) für Ihr App Hub-Hostprojekt oder -Verwaltungsprojekt und alle anderen Projekte, die im Standard-Logbereich aufgeführt sind. Diese Rolle gewährt Zugriff auf die meisten Logeinträge im Log-Bucket_Default. Weitere Informationen finden Sie unter Rollen für die Protokollierung. - Logs View Accessor (
roles/logging.viewAccessor) für die Logansichten, die im Standard-Logbereich Ihres App Hub-Hostprojekts oder -Verwaltungsprojekts aufgeführt sind. Weitere Informationen zum Gewähren des Zugriffs auf eine Logansicht finden Sie unter Zugriff auf eine Logansicht steuern. - Monitoring-Bearbeiter (
roles/monitoring.editor) für Ihr App Hub-Hostprojekt oder ‑Verwaltungsprojekt. Für Principals, die keine Benachrichtigungsrichtlinien oder Dashboards erstellen oder ändern müssen, sollten Sie die Rolle Monitoring Viewer (roles/monitoring.viewer) zuweisen. - Cloud Trace User (
roles/cloudtrace.user) für Ihr App Hub-Hostprojekt oder -Verwaltungsprojekt und die Projekte im Standard-Trace-Bereich. - App Hub-Viewer (
roles/apphub.viewer) für Ihr App Hub-Hostprojekt oder -Verwaltungsprojekt. Weitere Informationen finden Sie unter App Hub-Rollen und -Berechtigungen.
Weitere Informationen zum Zuweisen von Rollen finden Sie unter Zugriff auf Projekte, Ordner und Organisationen verwalten.
Sie können die erforderlichen Berechtigungen auch über benutzerdefinierte Rollen oder andere vordefinierte Rollen erhalten.
- Log-Betrachter (
Prüfen Sie, ob Sie den Observability-Bereich Ihres App Hub-Hostprojekts oder Verwaltungsprojekts konfiguriert haben. Weitere Informationen finden Sie unter Anwendungsmonitoring einrichten.
Der Observability-Bereich steuert, welche Daten für Ihr App Hub-Hostprojekt oder -Verwaltungsprojekt verfügbar sind. Mit den Standardeinstellungen für diese Bereiche können Sie möglicherweise nicht alle Log- oder Messwertdaten aufrufen.
Aktualisieren Sie die Benachrichtigungsrichtlinien, mit denen Ihre Anwendungsdaten überwacht werden, sodass sie anwendungsspezifische Labels enthalten. Weitere Informationen finden Sie unter Benachrichtigungsrichtlinie mit einem Dienst oder einer Arbeitslast verknüpfen.
Anwendungen auflisten
So rufen Sie eine Liste der Anwendungen auf, die Sie bei App Hub registriert haben, zusammen mit Informationen wie der Anzahl der Vorfälle und dem Standort, der Kritikalität und der Umgebung der Anwendung:
-
Rufen Sie in der Google Cloud Console die Seite Anwendungsmonitoring auf:
Wenn Sie diese Seite über die Suchleiste suchen, wählen Sie das Ergebnis aus, dessen Zwischenüberschrift Monitoring ist.
- Wählen Sie in der Symbolleiste der Google Cloud Console Ihr App Hub-Hostprojekt oder Ihr Verwaltungsprojekt aus.
Wählen Sie den Tab Anwendungen aus.
Der folgende Screenshot zeigt das Zusammenfassungs-Dashboard:
Auf dem Tab Anwendungen haben Sie mehrere Möglichkeiten:
Wenn Sie eine Anwendung in App Hub öffnen möchten, klicken Sie auf more_vert Mehr und wählen Sie In App Hub verwalten aus.
Wenn Sie eine Anwendung untersuchen möchten, wählen Sie ihren Namen aus. Im Dashboard, das sich öffnet, können Sie die Log-, Trace- und Messwertdaten der Anwendung sowie ihre Topologie ansehen. Sie können auch Dashboards öffnen, die für jeden Dienst oder jede Arbeitslast spezifisch sind, die Teil der Anwendung ist.
Weitere Informationen finden Sie im Abschnitt Anwendung untersuchen in diesem Dokument.
Registrierte und erkannte Dienste und Arbeitslasten auflisten
Mit App Hub können Sie Infrastrukturressourcen als Dienste oder Arbeitslasten registrieren. Außerdem können Infrastrukturressourcen erkannt werden, die für die Registrierung infrage kommen. Dienste und Arbeitslasten können einen der folgenden Registrierungsstatus haben:
Registriert: Dienste und Arbeitslasten, die für eine Anwendung registriert sind und von App Hub verwaltet werden.
Erkannt: Dienste und Arbeitslasten, die Sie für eine Anwendung registrieren können, weil sie Teil der Anwendungsverwaltungsgrenze sind und nicht für eine andere Anwendung registriert sind oder für mehrere Anwendungen registriert werden können. Der Status „Erkannt“ umfasst auch Dienste und Arbeitslasten, die Sie aus einer Anwendung löschen oder deren Registrierung Sie aufheben, die Sie aber wieder registrieren können.
Getrennt: Dienste oder Arbeitslasten, die für eine Anwendung registriert wurden, aber von App Hub nicht verwaltet oder überwacht werden können, weil die zugrunde liegenden Google Cloud Ressourcen nicht mehr Teil des von Ihnen definierten Anwendungsverwaltungsbereichs sind.
So listen Sie Ihre registrierten und erkannten Dienste und Arbeitslasten auf:
-
Rufen Sie in der Google Cloud Console die Seite Anwendungsmonitoring auf:
Wenn Sie diese Seite über die Suchleiste suchen, wählen Sie das Ergebnis aus, dessen Zwischenüberschrift Monitoring ist.
- Wählen Sie in der Symbolleiste der Google Cloud Console Ihr App Hub-Hostprojekt oder Ihr Verwaltungsprojekt aus.
Wählen Sie den Tab Dienste und Arbeitslasten aus.
Auf der Seite Dienste und Arbeitslasten werden alle registrierten Dienste und Arbeitslasten angezeigt. Für jede unterstützte App Hub-Region werden auf dieser Seite maximal 100 ermittelte Dienste und 100 ermittelte Arbeitslasten aufgeführt:
In der Spalte App Hub Type (App Hub-Typ) wird der App Hub-Registrierungstyp angezeigt:
- Dienst (
) - Arbeitslast (
)
- Dienst (
In der Spalte Funktionstyp wird der App Hub-Funktionstyp angezeigt:
- KI-Agent ()
- MCP-Server (
)
Auf dem Tab Dienste und Arbeitslasten können Sie Folgendes tun:
- Mit der Schaltfläche view_column Spalten können Sie die Daten ändern, die in der Tabelle angezeigt werden. Sie können beispielsweise die Spalte Funktionstyp einblenden.
- Wenden Sie Filter an, um die Liste der Dienste und Arbeitslasten zu ändern. Sie können beispielsweise nach Funktionstyp filtern, um Dienste und Arbeitslasten für Agents oder MCP-Server zu finden. Mit Filtern können Sie auch einen bestimmten Dienst oder eine bestimmte Arbeitslast finden.
- Erkannten Dienst oder erkannte Arbeitslast registrieren
- Für registrierte Dienste und Arbeitslasten können Sie die zugehörige Anwendung in App Hub öffnen.
- Öffnen Sie ein Dashboard mit Telemetriedaten für einen Dienst oder eine Arbeitslast. Weitere Informationen finden Sie im Abschnitt Dienst oder Anwendung untersuchen in diesem Dokument.
Topologie für die Verwaltungsgrenze Ihrer Anwendung ansehen
Google Cloud Observability erstellt mithilfe von Trace-Daten eine dynamische Topologiekarte Ihrer registrierten und erkannten Dienste und Arbeitslasten. Um zu ermitteln, welche Trace-Daten analysiert werden sollen, fragt Google Cloud Observability die im Standard-Trace-Bereich aufgeführten Ressourcen nach Trace-Daten ab und behält dann nur die Daten bei, die für Projekte innerhalb Ihrer Anwendungsgrenze gelten.
So rufen Sie eine dynamische Topologiekarte Ihrer Anwendungen und der erkannten Dienste und Arbeitslasten auf:
Führen Sie die Schritte unter Anwendungstopologie ansehen: Vorbereitung aus.
-
Rufen Sie in der Google Cloud Console die Seite Anwendungsmonitoring auf:
Wenn Sie diese Seite über die Suchleiste suchen, wählen Sie das Ergebnis aus, dessen Zwischenüberschrift Monitoring ist.
Wählen Sie in der Symbolleiste der Google Cloud Console Ihr App Hub-Hostprojekt oder Ihr Verwaltungsprojekt aus.
Wählen Sie den Tab Topologie aus.

Auf der Seite Topologie wird für jede registrierte Anwendung ein blauer Kreis angezeigt:
Bei zwei Anwendungen wird im blauen Kreis die Schaltfläche unfold_less Minimieren angezeigt. Für diese Anwendungen werden die Dienste und Arbeitslasten angezeigt.
Für eine Anwendung wird ein einzelner Knoten angezeigt und der blaue Kreis enthält die Schaltfläche Erweitern. Der Wert auf der Schaltfläche ist die Anzahl der registrierten Dienste und Arbeitslasten.
Für registrierte und erkannte Dienste und Arbeitslasten wird in der Topologiekarte ein Knoten mit einem Symbol angezeigt, das den Ressourcentyp angibt. Außerdem werden Kanten angezeigt, die den Traffic zwischen zwei Knoten darstellen.
Auf der Topologiekarte werden maximal 1.000 Knoten angezeigt. Für jede unterstützte App Hub-Region können auf der Karte maximal 100 erkannte Dienste und 100 erkannte Arbeitslasten angezeigt werden.
Auf der interaktiven Topologiekarte haben Sie folgende Möglichkeiten:
Sie können die Visualisierung ändern, indem Sie heran- oder herauszoomen, Knoten neu positionieren oder einen Anwendungsbereich auf einen Punkt reduzieren.
Informationen zu Attributen und Vorfällen erhalten Sie, indem Sie eine Anwendung oder einen Knoten auswählen.
Wenn Sie die Kante auswählen, erhalten Sie Informationen zum Traffic zwischen Knoten. In einem Flyout werden die Knotennamen und wichtigen Messwerte wie die Fehlerrate und das 95. Latenzperzentil angezeigt.
Weitere Informationen zu diesem Tab finden Sie unter Anwendungstopologie ansehen.
Anwendung untersuchen
So untersuchen Sie den Zustand einer Anwendung:
-
Rufen Sie in der Google Cloud Console die Seite Anwendungsmonitoring auf:
Wenn Sie diese Seite über die Suchleiste suchen, wählen Sie das Ergebnis aus, dessen Zwischenüberschrift Monitoring ist.
- Wählen Sie in der Symbolleiste der Google Cloud Console Ihr App Hub-Hostprojekt oder Ihr Verwaltungsprojekt aus.
Wählen Sie den Tab Übersicht aus und wählen Sie in der Liste der Anwendungen die gewünschte Anwendung aus.
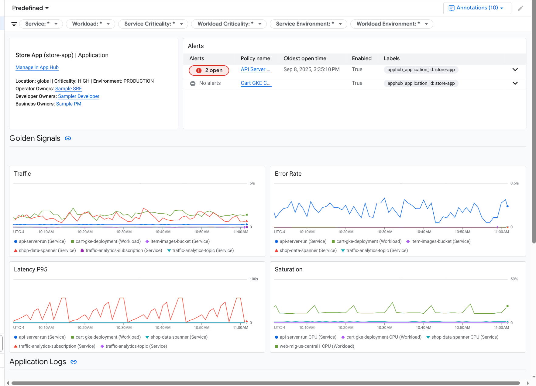
Ein Dashboard für die Anwendung wird geöffnet und der Tab Übersicht ist ausgewählt. Auf diesem Tab werden zusammenfassende Informationen angezeigt. In den folgenden Abschnitten werden die Informationen beschrieben, die Sie auf den Tabs Übersicht, Dashboard und Topologie finden.
Zusammenfassende Informationen ansehen
Wenn Sie allgemeine Informationen zur Anwendung sowie eine Liste der Dienste und Arbeitslasten aufrufen möchten, wählen Sie den Tab Übersicht aus:
Wie gezeigt, enthält dieser Tab allgemeine Informationen zur Anwendung sowie eine Liste der Dienste und Arbeitslasten, die für die Anwendung registriert sind. Für jeden Dienst oder jede Arbeitslast werden auf diesem Tab auch die folgenden Informationen angezeigt:
- Die Anzahl der offenen Vorfälle. Wenn Sie die Details dieser Vorfälle aufrufen möchten, wählen Sie die entsprechende Zahl aus.
- Der App Hub-Typ.
Im Beispiel wurden die Spalten der Tabelle so geändert, dass auch der App Hub-Funktionstyp angezeigt wird. Der Funktionstyp hilft Ihnen, agentenbasierte Arbeitslasten und Dienste zu identifizieren:
- KI-Agent ()
- MCP-Server (
)
Werte für goldene Signale:
- Traffic: Die Raten eingehender Anfragen für den Dienst oder die Arbeitslast im ausgewählten Zeitraum. Bei einigen Konfigurationen enthält dieses Diagramm Tabs. Auf dem Tab Anfrage wird der L7-Netzwerkmesswert angezeigt und auf dem Tab Bytes der L4-Netzwerkmesswert.
- Serverfehlerrate: Verhältnis von eingehenden Anfragen, deren Antwortcode einem 5xx-HTTP-Antwortcode entspricht, zu allen eingehenden Anfragen im ausgewählten Zeitraum.
- P95-Latenz: Das 95. Perzentil der Latenz für eine Anfrage, die im ausgewählten Zeitraum bearbeitet wurde, in Millisekunden.
- Sättigung: Gibt an, wie ausgelastet Ihr Dienst oder Ihre Arbeitslast ist. Bei verwalteten Instanzgruppen (MIGs), Cloud Run und Google Kubernetes Engine-Bereitstellungen wird in diesem Feld beispielsweise die CPU-Auslastung angezeigt.
Auf dem Tab Übersicht haben Sie folgende Möglichkeiten:
- Öffnen Sie die Anwendung, den Dienst oder die Arbeitslast in App Hub.
- Öffnen Sie das Dashboard für einen Dienst oder eine Arbeitslast.
- Setzen Sie den Zeitraum zurück. Wenn Sie das Dashboard öffnen, ist der Zeitraum auf die letzte Stunde festgelegt.
Aggregierte Telemetriedaten ansehen
Wenn Sie sich Log-, Messwert-, Trace- und Vorfallinformationen für Ihre Anwendung ansehen möchten, wählen Sie den Tab Dashboards aus.
In den Diagrammen auf diesem Tab werden Messwertdaten für die Dienste und Arbeitslasten in Ihrer Anwendung automatisch zusammengefasst. In diesen Diagrammen werden auch Ereignisannotationen angezeigt, die Ihnen helfen können, Daten aus verschiedenen Quellen zuzuordnen, wenn Sie ein Problem beheben.
Wenn Sie sehen möchten, welche Anmerkungen aktiviert sind, klicken Sie in der Symbolleiste auf
Anmerkungen.
Der Tab Dashboards enthält Filter, mit denen Sie einschränken können, welche Daten auf dem Tab angezeigt werden. Weitere Informationen dazu, wie Sie die auf diesem Tab angezeigten Daten analysieren können, finden Sie im Abschnitt Dashboard-Optionen zum Analysieren von Telemetriedaten verwenden in diesem Dokument.
KI‑Ressourcen ansehen
Application Monitoring verwendet Tracedaten, um Messwerte wie die Tokennutzung und Fehlerraten für die KI-Ressourcen abzuleiten, die von Ihrer Anwendung verwendet werden. Anhand dieser Messwerte können Sie den Zustand, das Verhalten und die Kosten Ihrer Anwendung nachvollziehen.
So rufen Sie Informationen zu den KI-Ressourcen auf, die mit Ihrer Anwendung verknüpft sind:
- Wählen Sie den Tab Dashboards aus.
Wählen Sie im Inhaltsverzeichnis des Dashboards die Option KI-Ressourcen aus.
Wenn Sie keinen Eintrag für KI-Ressourcen sehen, sind Ihrer Anwendung keine KI-Ressourcen zugeordnet.
Im Bereich KI-Ressourcen des Dashboards können Sie die folgenden Informationen ansehen und untersuchen:
- Gesamtzahl der Abfragen pro Sekunde und Anzahl der Tokens.
- Durchschnittliche Fehlerrate, Latenz und Fehlerrate für Tool-Aufrufe.
- Tokennutzung.
- Fehlerraten und Latenz für KI-Agents.
Informationen dazu, wie Sie dieses Dashboard verwenden, finden Sie unter AI-Ressourcen ansehen.
Topologie ansehen
Wenn Sie eine dynamische Ansicht der Dienste und Dashboards, Vorfälle und des Traffics Ihrer Anwendung aufrufen möchten, wählen Sie den Tab Topologie aus.
Informationen zum Tab Topologie finden Sie unter Topologie ansehen.
Dienst oder Arbeitslast untersuchen
Application Monitoring erstellt ein Dashboard für jeden Dienst und jede Arbeitslast. Diese Dashboards enthalten Telemetriedaten und Vorfallinformationen und können Ihnen helfen, den Zustand eines bestimmten Dienstes oder einer bestimmten Arbeitslast zu verstehen. Sie können die Daten in diesen Dashboards auf ähnliche Weise untersuchen wie die Daten auf dem Tab Dashboard einer Anwendung.
Der folgende Screenshot zeigt das Dashboard für eine Arbeitslast:
Der Registrierungsstatus eines Dienstes oder einer Arbeitslast wirkt sich darauf aus, welche Daten im Dashboard für den Dienst oder die Arbeitslast angezeigt werden:
Registriert: Application Monitoring verwendet die anwendungsspezifischen Labels und Attribute, die unterstützte Infrastruktur und instrumentierte Anwendungen an die von ihnen generierte Telemetrie anhängen. Diese Dashboards enthalten Log-, Messwert- und Tracedaten.
Erkannt: Application Monitoring leitet den Ressourcentyp anhand des Asset-Namens ab, wie er von Cloud Asset Inventory definiert wird. Anschließend wird der Ressourcentyp verwendet, um Log- und Messwertdaten für unterstützte Infrastruktur zu identifizieren und zu filtern. Wenn der Ressourcentyp beispielsweise
cloud_run-revisionist, werden Daten in Diagrammen möglicherweise nach den Werten der Labelslocationundservice_namegefiltert.
So öffnen Sie das Dashboard „Anwendungsmonitoring“ für einen Dienst oder eine Arbeitslast:
-
Rufen Sie in der Google Cloud Console die Seite Anwendungsmonitoring auf:
Wenn Sie diese Seite über die Suchleiste suchen, wählen Sie das Ergebnis aus, dessen Zwischenüberschrift Monitoring ist.
- Wählen Sie in der Symbolleiste der Google Cloud Console Ihr App Hub-Hostprojekt oder Verwaltungsprojekt aus.
Wählen Sie den Tab Dienste und Arbeitslasten und dann den Dienst oder die Arbeitslast aus.
Ein Dashboard für den ausgewählten Dienst oder die ausgewählte Arbeitslast wird geöffnet.
Zusammenfassende Informationen ansehen
Wenn Sie allgemeine Informationen zu Ihrem Dienst oder Ihrer Arbeitslast aufrufen möchten, wählen Sie im Inhaltsverzeichnis des Dashboards die Option Übersicht aus.
In diesem Abschnitt wird Folgendes angezeigt:
Informationen zur Anwendung, z. B. Infrastrukturtyp und Kritikalität. Wenn der Infrastrukturtyp nicht ermittelt werden kann, wird in diesem Feld App Hub Service angezeigt. Weitere Informationen finden Sie unter Unterstützte Infrastruktur für das Anwendungsmonitoring.
Eine Tabelle mit Vorfällen.
Wichtige Signale
Wenn ein Dienst oder eine Arbeitslast nicht registriert ist, wird in diesem Bereich auch ein Banner wie das folgende angezeigt:
This service is not registered. Register it to gain a unified view of your application's performance and stability.
Sie müssen nichts weiter tun. Wir empfehlen jedoch, Ihre Dienste und Arbeitslasten zu registrieren.
Telemetriedaten ansehen
Verwenden Sie das Inhaltsverzeichnis des Dashboards, um Telemetriedaten aufzurufen:
- Wenn Sie goldene Signale und andere Messwertinformationen sehen möchten, wählen Sie Infrastruktur aus.
- Wenn Sie Trace-Daten untersuchen möchten, wählen Sie Traces aus.
- Wenn Sie Logdaten analysieren möchten, wählen Sie Logs aus.
In Telemetriediagrammen werden Ereignisannotationen angezeigt, mit denen Sie Daten aus verschiedenen Quellen zuordnen können, wenn Sie ein Problem beheben. Wenn Sie sehen möchten, welche Anmerkungen aktiviert sind, klicken Sie in der Symbolleiste auf
Anmerkungen.
Informationen dazu, wie Sie die Daten in diesen Diagrammen analysieren können, finden Sie im Abschnitt Telemetriedaten mit Dashboard-Optionen analysieren in diesem Dokument.
KI‑Ressourcen ansehen
Wenn Sie Informationen zu KI-Ressourcen aufrufen möchten, verwenden Sie das Inhaltsverzeichnis des Dashboards:
Agent: Für Kundenservicemitarbeiter verfügbar. In diesem Abschnitt werden Informationen zu Sitzungen, Agent-Aufrufen und zur Tokennutzung angezeigt.
Tools: Für Agents verfügbar. In diesem Bereich werden Informationen zu Tool-Aufrufen angezeigt, einschließlich Fehlerrate, Anzahl der Aufrufe und P95-Latenz.
Modelle: Für einige Agenten verfügbar. In diesem Abschnitt werden Informationen zur Anzahl der Modellaufrufe des Agents, zur Fehlerrate und zur Tokennutzung angezeigt.
Informationen dazu, wie Sie die Daten in diesen Abschnitten analysieren, finden Sie unter KI-Ressourcen ansehen.
Dashboard-Optionen zum Analysieren von Telemetriedaten verwenden
Auf den Dashboards für das Anwendungsmonitoring werden Informationen zu Logs, Messwerten, Traces und Vorfällen angezeigt. In diesem Abschnitt wird beschrieben, wie Sie Optionen in einem Dashboard oder in einem Widget, z. B. einem Diagramm, verwenden können, um weitere Informationen zu den angezeigten Daten zu erhalten. Sie können diese Optionen auch verwenden, um die angezeigten Daten zu ändern.
Dashboard filtern
Sie können einem Dashboard Filter hinzufügen, die auf alle Widgets im Dashboard angewendet werden.
Die Symbolleiste des Tabs Dashboard für eine Anwendung enthält beispielsweise einen Filter wie apphub_service_id: *. Wenn Sie Daten für bestimmte Dienste aufrufen möchten, klicken Sie auf arrow_drop_down Menü und wählen Sie die gewünschten Dienste aus der Liste aus.
Logdaten ansehen
Wenn Sie den Tab Dashboard eines Anwendungsdashboards aufrufen, werden Ihre Logdaten im Abschnitt Anwendungslogs angezeigt. Andernfalls werden Ihre Daten im Bereich Logs angezeigt.
In den Bereichen Anwendungsprotokolle und Protokolle eines Dashboards werden Logeinträge angezeigt, die einem Filter entsprechen und von den Ressourcen gespeichert werden, die im Standardprotokollbereich Ihres App Hub-Hostprojekts oder Verwaltungsprojekts aufgeführt sind. Für Anwendungen sieht der Filter etwa so aus:
-- Application logs
(apphub_application_location=global)
(apphub_application_id=my-app)
Für Dienste und Arbeitslasten enthält der Filter zusätzliche Klauseln. Wenn Sie den auf Ihre Logdaten angewendeten Filter ansehen möchten, klicken Sie auf Abfrage anzeigen.
Wenn Sie Abfragen schreiben möchten, öffnen Sie entweder ein Flyout oder die Seite Log-Explorer. Mit beiden Optionen können Sie Abfragen schreiben und ausführen sowie den Bereich ändern. Im Flyout bleibt jedoch der aktuelle Kontext erhalten und Sie können die Ergebnisse Ihrer explorativen Datenanalyse in einem benutzerdefinierten Dashboard speichern:
Klicken Sie auf query_stats Daten analysieren, um ein Flyout zu öffnen.
Wenn Sie die explorative Analyse abgeschlossen haben, klicken Sie auf Abbrechen, um das Flyout zu schließen und die Änderungen zu verwerfen. Wenn Sie Ihre Änderungen in einem benutzerdefinierten Dashboard speichern möchten, klicken Sie auf Im Dashboard speichern und füllen Sie das Dialogfeld aus. Sie können Ihre Änderungen nicht in dem Dashboard speichern, das Sie sich angesehen haben, als Sie das Flyout geöffnet haben.
Im Flyout werden nicht die Filter aufgeführt, die über die Schaltfläche Abfrage anzeigen angezeigt werden. Diese Filter werden auf Dashboard-Ebene angewendet und können nicht entfernt werden.
Klicken Sie auf Im Log-Explorer ansehen, um die Seite Log-Explorer in einem neuen Browsertab zu öffnen.
Die Abfrage ist so vorkonfiguriert, dass Logeinträge angezeigt werden, die mit bestimmten Anwendungs-Labels übereinstimmen und sich im vom Dashboard angegebenen Zeitraum befinden. Wenn Sie den Browsertab schließen, werden Ihre Änderungen verworfen.
Weitere Informationen zum Prüfen Ihrer Logs finden Sie in den folgenden Dokumenten:
Messwertdaten analysieren
In den Diagrammen und Tabellen in Ihrem Dashboard werden wichtige Signale und andere Messwertdaten angezeigt, die für die von Ihrer Anwendung, Ihrem Dienst oder Ihrer Arbeitslast verwendeten Ressourcen relevant sind. Die angezeigten Daten können in einem beliebigen Projekt gespeichert werden, das im Messwertbereich Ihres App Hub-Hostprojekts oder Verwaltungsprojekts aufgeführt ist.
Diagrammkonfiguration ansehen
Wenn Sie Details wie den Messwerttyp und die Aggregationsoptionen für ein Diagramm mit Messwertdaten aufrufen möchten, klicken Sie in der Symbolleiste des Diagramms oder der Tabelle auf info Informationen.
Daten analysieren
Wenn Sie ein Diagramm oder eine Tabelle genauer untersuchen möchten, öffnen Sie entweder ein Flyout oder die Seite Metrics Explorer. Mit beiden Optionen können Sie verschiedene Diagrammeinstellungen ausprobieren und die Ergebnisse in einem benutzerdefinierten Dashboard speichern. Im Flyout bleibt jedoch der aktuelle Kontext erhalten:
Klicken Sie auf query_stats Daten analysieren, um ein Flyout zu öffnen.
Wenn Sie die explorative Analyse abgeschlossen haben, klicken Sie auf Abbrechen, um das Flyout zu schließen und die Änderungen zu verwerfen. Wenn Sie Ihre Änderungen in einem benutzerdefinierten Dashboard speichern möchten, klicken Sie auf Im Dashboard speichern und füllen Sie das Dialogfeld aus. Sie können Ihre Änderungen nicht in dem Dashboard speichern, das Sie sich angesehen haben, als Sie das Flyout geöffnet haben.
Wenn Sie das Diagramm oder die Tabelle im Metrics Explorer aufrufen möchten, klicken Sie in der Symbolleiste auf more_vert Mehr und wählen Sie dann Im Metrics Explorer ansehen aus.
Sie haben jetzt ein temporäres Diagramm, das Sie ändern und untersuchen können. Sie können beispielsweise die Zusammenfassungsoptionen oder den Anzeigestil ändern. Wenn Sie das Diagramm in einem benutzerdefinierten Dashboard speichern möchten, klicken Sie auf Im Dashboard speichern und füllen Sie das Dialogfeld aus.
Messwert- und Logdaten korrelieren
Wenn Sie sich ein Diagramm ansehen, möchten Sie möglicherweise Logdaten untersuchen, die für dieselbe Ressource wie die im Diagramm dargestellten Messwertdaten geschrieben wurden. Wenn Sie beispielsweise einen Anstieg oder Rückgang in einem Diagramm sehen, können Sie sich die Log-Einträge ansehen, um zusätzliche Informationen zum System zu erhalten.
Eine Möglichkeit, Ihre Messwert- und Logdaten zu korrelieren, besteht darin, mit den Diagrammoptionen ein Flyout zu öffnen, in dem sowohl das Diagramm als auch die ausgewählten Logeinträge angezeigt werden. Anschließend können Sie die Symbolleisten und Menüs im Flyout verwenden, um Ihre Messwert- und Logdaten zu analysieren. Sie können beispielsweise Filter zur Messwertabfrage hinzufügen, die Logging-Abfrage ändern oder Logeinträge maximieren und untersuchen.
Der folgende Screenshot zeigt das Flyout:
Im Flyout werden nicht alle Logeinträge angezeigt, die mit der Zeitbereichsauswahl des Dashboards übereinstimmen. Stattdessen wird eine Logging-Abfrage erstellt, die auf der Messwertabfrage basiert. Die Protokollierungsabfrage enthält alle anwendbaren Variablen, aber keine Filter auf Dashboard-Ebene.
Messwert- und Logdaten ansehen
Sie können Messwert- und Logdaten in Beziehung setzen, wenn in einem Diagramm ein beliebiger Messwerttyp außer einem logbasierten Messwert oder einem Prometheus-Messwert angezeigt wird. Wenn in einem Diagramm ein logbasierter Messwert oder ein Prometheus-Messwert angezeigt wird oder wenn keine Messwertdaten angezeigt werden, können Sie Messwert- und Logdaten nicht in Beziehung setzen.
Gehen Sie so vor, um das Flyout mit Messwert- und Logdaten zu öffnen:
Wenn Sie Logdaten nur nach dem Ressourcentyp und den entsprechenden Variablen filtern möchten, klicken Sie in der Diagrammsymbolleiste auf more_vert Weitere Diagrammoptionen und wählen Sie dann Zugehörige Logs untersuchen aus.
Wenn Sie Logeinträge anzeigen möchten, die mit einer bestimmten Zeitreihe korrelieren, wählen Sie im Diagramm mit dem Mauszeiger einen Punkt in der Zeitreihe aus. Gehen Sie dann zum Kurzinfo-Fenster und wählen Sie Zugehörige Logs untersuchen aus.
In diesem Modus wird die Zeitbereichsauswahl im Flyout so angepasst, dass sie fünf Minuten vor und nach dem Zeitstempel des ausgewählten Punkts liegt.
Wenn in Ihrem Diagramm die Option Zugehörige Logs untersuchen nicht angezeigt wird, wird die Korrelation von Messwerten und Logs nicht unterstützt.
Änderungen speichern
Sie können das im Flyout angezeigte Diagramm oder den Logbereich mit allen Änderungen, die Sie vornehmen, in einem benutzerdefinierten Dashboard speichern. Wenn Sie das Diagramm im selben Dashboard speichern, aus dem Sie das Flyout geöffnet haben, wird ein neues Diagramm im Dashboard erstellt.
Wenn Sie das Diagramm oder den Bereich „Logs“ in einem benutzerdefinierten Dashboard speichern möchten, öffnen Sie das Menü Aktionen des Widgets, wählen Sie Im Dashboard speichern aus und füllen Sie das Dialogfeld aus. Sie können ein vorhandenes benutzerdefiniertes Dashboard auswählen oder ein Dashboard erstellen und das Widget dann speichern.
Flyout schließen
Klicken Sie in der Symbolleiste auf Abbrechen, um das Flyout zu schließen.
Vorfälle ansehen
Im Bereich Vorfälle eines Dashboards werden offene Vorfälle für Benachrichtigungsrichtlinien aufgeführt, die mit Ihrer Anwendung verknüpft sind. Wenn Sie ein Dashboard für einen Dienst oder eine Arbeitslast aufrufen, werden in diesem Abschnitt Vorfälle für diesen Dienst oder diese Arbeitslast angezeigt.
So erhalten Sie weitere Informationen zu Ihren Vorfällen und Benachrichtigungsrichtlinien:
Klicken Sie auf den Namen der Richtlinie, um Details zur Benachrichtigungsrichtlinie aufzurufen, die den Vorfall ausgelöst hat. Das Dashboard, das geöffnet wird, enthält detaillierte Informationen zur Benachrichtigungsrichtlinie, einschließlich eines Diagramms mit den überwachten Daten und den Labels.
Wenn Sie alle mit der Anwendung verknüpften Benachrichtigungsrichtlinien aufrufen möchten, klicken Sie in der Symbolleiste auf query_stats Daten untersuchen. Ein Flyout mit allen Richtlinien wird geöffnet. Wenn Sie zum Dashboard zurückkehren möchten, klicken Sie auf Abbrechen.
Wenn im Bereich Vorfälle keine Einträge angezeigt werden, trifft einer der folgenden Fälle zu:
Es gibt keine offenen Vorfälle.
Wenn Sie geschlossene Vorfälle und Vorfälle, die außerhalb des Zeitbereichs des Dashboards geöffnet wurden, ansehen möchten, deaktivieren Sie in der Symbolleiste des Bereichs Vorfälle die Option Nach Richtlinie gruppiert und aktivieren Sie dann Geschlossene Vorfälle anzeigen.
Wenn die Tabelle leer bleibt, haben Sie entweder keine zugehörigen Benachrichtigungsrichtlinien oder für keine der zugehörigen Richtlinien wurde ein Vorfall gemeldet.
Keine der in Ihrem App Hub-Hostprojekt oder -Verwaltungsprojekt gespeicherten Benachrichtigungsrichtlinien ist mit einem Dienst oder einer Arbeitslast verknüpft. Fügen Sie der Benachrichtigungsrichtlinie Labels hinzu, um diese Zuordnung vorzunehmen. Weitere Informationen finden Sie unter Benachrichtigungsrichtlinie mit einem Dienst oder einer Arbeitslast verknüpfen.
Trace-Daten aufrufen
Im Bereich Traces eines Dashboards werden Informationen zu Spans aufgeführt, die von Ihren registrierten Diensten und Arbeitslasten generiert wurden, wenn diese Spans anwendungsspezifische Ressourcenattribute enthalten. Die erforderlichen Ressourcenattribute sind verfügbar, wenn Sie Ihre Anwendung instrumentieren. Es werden nur Spannen angezeigt, die den Filtern auf Dashboard-Ebene entsprechen.
Im Dashboard auf Anwendungsebene werden Spans nach Name und nach Dienst- oder Arbeitslastname gruppiert und die folgenden Informationen in Tabellenform angezeigt:
- Span-Name.
- Name des Dienstes oder der Arbeitslast.
- Die Anzahl der Spannen in der Gruppierung.
- Das 50., 90. und 95. Latenzperzentil der Spannen in der Gruppierung.
- Die Fehlerrate.
Wenn Sie weitere Informationen zu einer Gruppierung erhalten möchten, wählen Sie sie aus. Ein interaktives Flyout wird geöffnet:
Das interaktive Flyout enthält Folgendes:
- Einzelne Zeiträume in der Gruppe. Der erste Eintrag wird automatisch ausgewählt.
Informationen zum übergeordneten Trace für den ausgewählten Span. Diese Informationen umfassen Folgendes:
- Statistische Informationen wie die Gesamtdauer.
- Die Aufrufhierarchie.
- Der Dienst oder die Arbeitslast, die mit jedem Aufruf verknüpft ist.
In App Hub registrierte Dienste werden mit dem Dienstsymbol
angezeigt.
Arbeitslasten werden mit dem Arbeitslastsymbol
angezeigt. - Latenz jedes Anrufs.
- Erfolgsstatus der einzelnen Elemente, der durch Blau oder Rot dargestellt wird.
Mit dem tabellarischen Widget können Sie Attribute untersuchen, die an einen Span angehängt sind, oder andere Daten wie zugehörige Logeinträge. In diesem Widget werden Daten für den ausgewählten Zeitraum angezeigt.
Wenn Sie die Spans Ihrer Anwendung auf der Seite Trace Explorer ansehen möchten, klicken Sie in der Symbolleiste des Bereichs Traces auf Im Trace Explorer ansehen.
- Anwendungsspezifische Filter werden automatisch angewendet.
- Sie können Filter hinzufügen, entfernen oder ändern. Änderungen, die Sie vornehmen, werden jedoch verworfen, wenn Sie die Seite Trace Explorer schließen.
Weitere Informationen zum Analysieren von Trace-Daten finden Sie unter Traces finden und ansehen.
Fehlerbehebung
Informationen, die Ihnen helfen können, die angezeigten Daten zu verstehen oder herauszufinden, warum in einem Dashboard keine Daten angezeigt werden, finden Sie unter Fehlerbehebung bei Application Monitoring.