Monitorar métricas de integridade do cluster do Kubernetes
Mantenha tudo organizado com as coleções
Salve e categorize o conteúdo com base nas suas preferências.
O painel de métricas do componente KUB fornece informações gráficas e painéis de visualização para conferir a integridade do cluster de usuário.
Abra o seguinte URL para acessar o painel de integridade do cluster de usuário:
Substitua GDC_URL pelo URL da sua organização no
Google Distributed Cloud (GDC) isolado por air-gap.
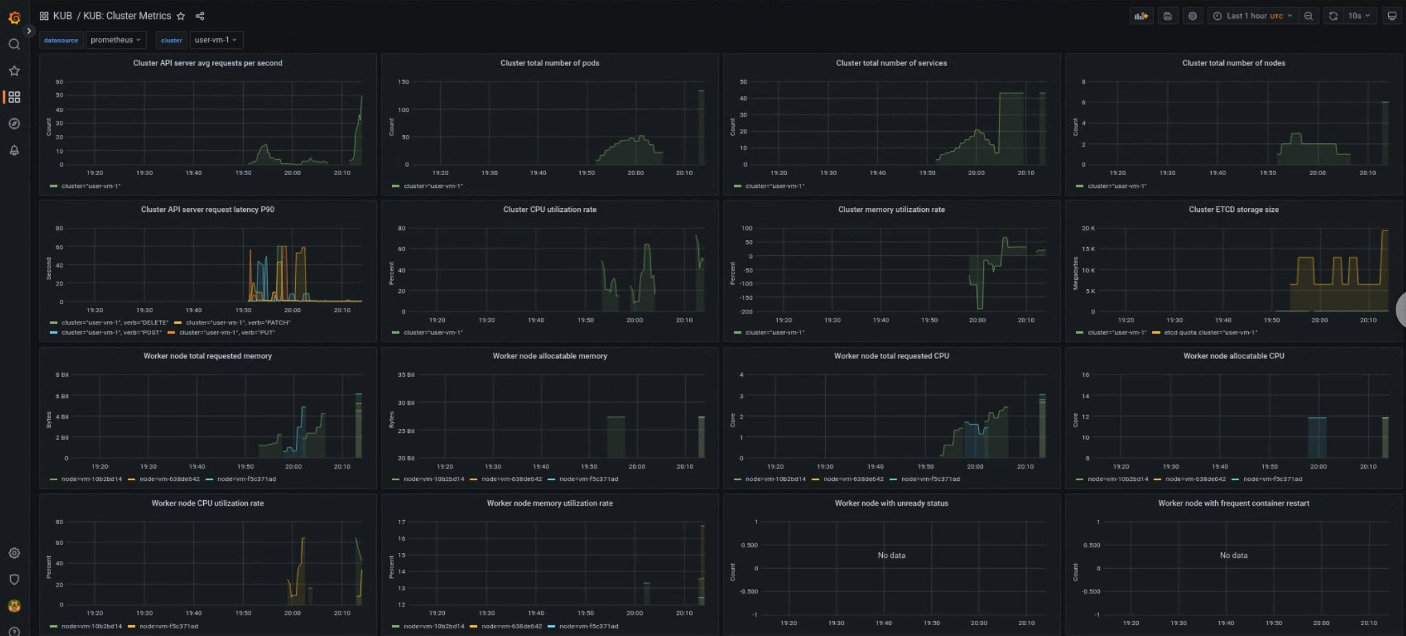
Painel de clusters de usuário do KUB
O painel do KUB apresenta gráficos e painéis de visualização com informações sobre a integridade do cluster de usuário no namespace do projeto.
É possível conferir a integridade geral dos clusters de usuários para resolver problemas e identificar possíveis restrições de recursos no nível do cluster.
Integridade geral do cluster de usuário
Neste painel, você pode ter insights valiosos sobre a integridade do cluster do Kubernetes, como:
[[["Fácil de entender","easyToUnderstand","thumb-up"],["Meu problema foi resolvido","solvedMyProblem","thumb-up"],["Outro","otherUp","thumb-up"]],[["Difícil de entender","hardToUnderstand","thumb-down"],["Informações incorretas ou exemplo de código","incorrectInformationOrSampleCode","thumb-down"],["Não contém as informações/amostras de que eu preciso","missingTheInformationSamplesINeed","thumb-down"],["Problema na tradução","translationIssue","thumb-down"],["Outro","otherDown","thumb-down"]],["Última atualização 2025-10-22 UTC."],[],[]]