Kubernetes 클러스터 상태 측정항목 모니터링
컬렉션을 사용해 정리하기
내 환경설정을 기준으로 콘텐츠를 저장하고 분류하세요.
KUB 구성요소의 측정항목 대시보드는 사용자 클러스터 상태를 볼 수 있는 그래픽 정보와 시각화 패널을 제공합니다.
다음 URL을 열어 사용자 클러스터 상태 대시보드에 액세스합니다.
https://GDC_URL/platform-obs/grafana/KUB-pa-cluster-metrics
GDC_URL을 Google Distributed Cloud (GDC) 에어갭의 조직 URL로 바꿉니다.
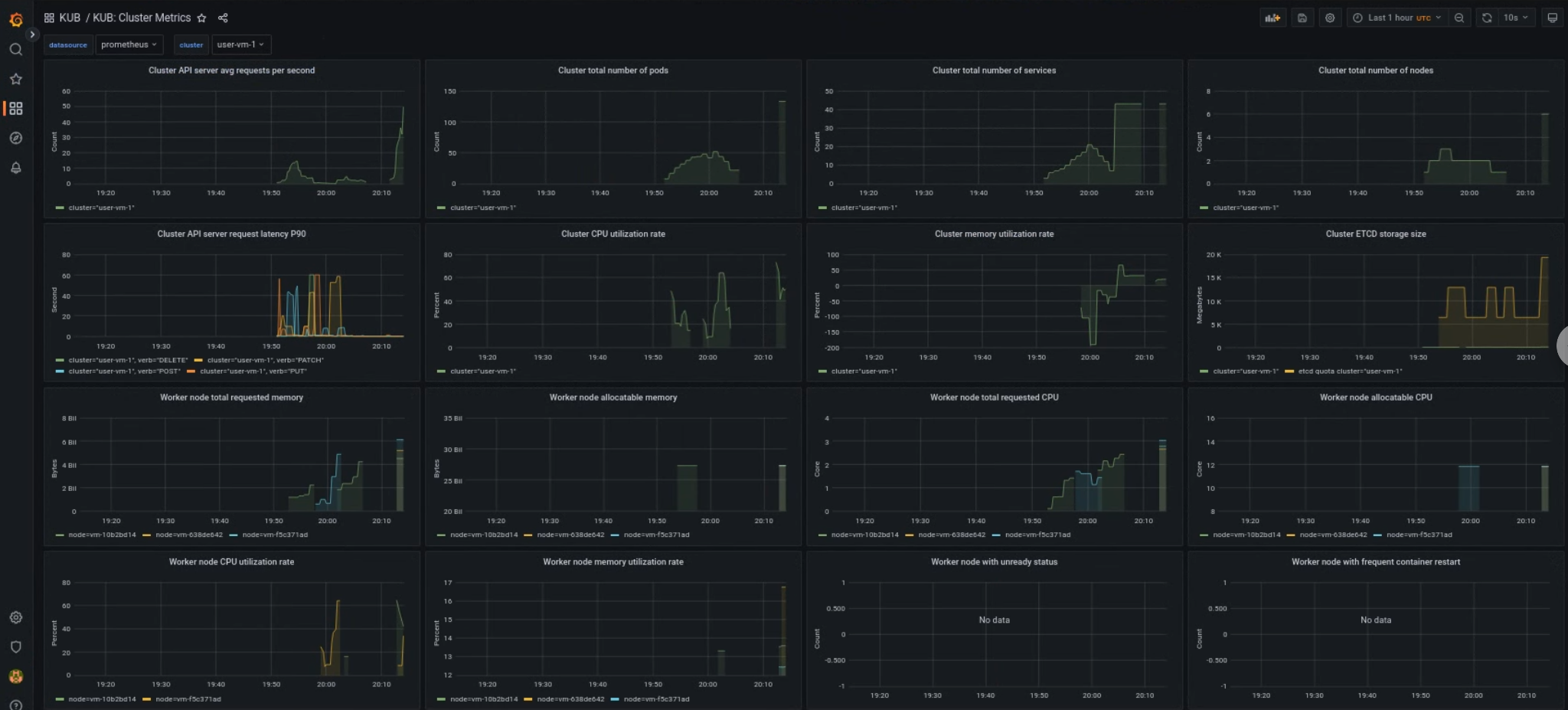
KUB 사용자 클러스터 대시보드
KUB 대시보드에는 프로젝트 네임스페이스의 사용자 클러스터 상태에 관한 정보가 포함된 그래프와 시각화 패널이 표시됩니다.
사용자 클러스터의 일반적인 상태를 확인하여 문제를 해결하고 클러스터 수준에서 잠재적인 리소스 제약 조건을 식별할 수 있습니다.
사용자 클러스터 일반 상태
이 대시보드에서는 다음과 같은 Kubernetes 클러스터 상태에 관한 유용한 정보를 얻을 수 있습니다.
- API 서버 트래픽 및 지연 시간
- 클러스터 CPU 및 메모리 사용량
- 노드 조건

달리 명시되지 않는 한 이 페이지의 콘텐츠에는 Creative Commons Attribution 4.0 라이선스에 따라 라이선스가 부여되며, 코드 샘플에는 Apache 2.0 라이선스에 따라 라이선스가 부여됩니다. 자세한 내용은 Google Developers 사이트 정책을 참조하세요. 자바는 Oracle 및/또는 Oracle 계열사의 등록 상표입니다.
최종 업데이트: 2026-01-24(UTC)
[[["이해하기 쉬움","easyToUnderstand","thumb-up"],["문제가 해결됨","solvedMyProblem","thumb-up"],["기타","otherUp","thumb-up"]],[["이해하기 어려움","hardToUnderstand","thumb-down"],["잘못된 정보 또는 샘플 코드","incorrectInformationOrSampleCode","thumb-down"],["필요한 정보/샘플이 없음","missingTheInformationSamplesINeed","thumb-down"],["번역 문제","translationIssue","thumb-down"],["기타","otherDown","thumb-down"]],["최종 업데이트: 2026-01-24(UTC)"],[],[]]