Monitorare le metriche sullo stato del cluster Kubernetes
Mantieni tutto organizzato con le raccolte
Salva e classifica i contenuti in base alle tue preferenze.
La dashboard delle metriche del componente KUB fornisce informazioni grafiche e
pannelli di visualizzazione per la visualizzazione dell'integrità del cluster utente.
Apri il seguente URL per accedere alla dashboard sullo stato del cluster utente:
Sostituisci GDC_URL con l'URL della tua organizzazione in
Google Distributed Cloud (GDC) air-gapped.
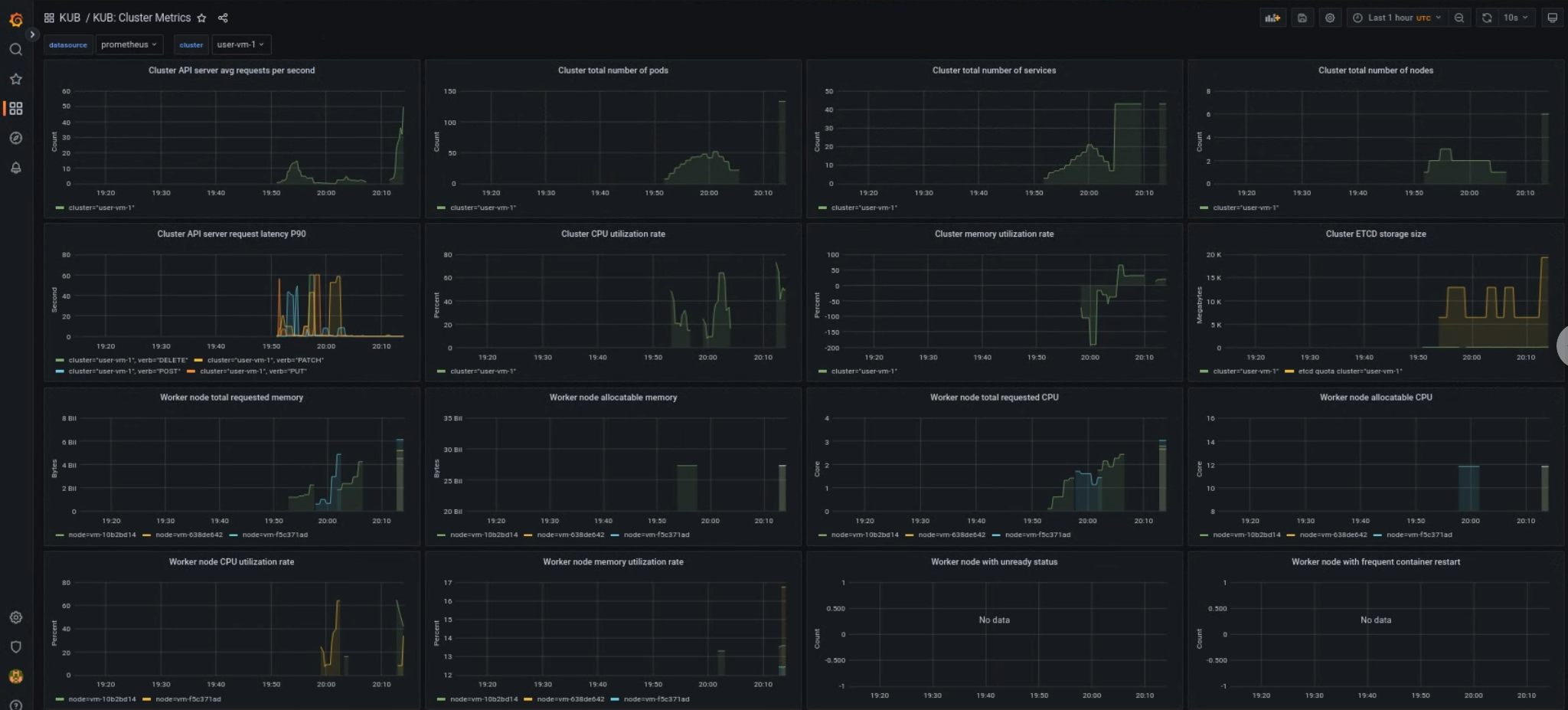
Dashboard del cluster utente KUB
La dashboard KUB presenta grafici e riquadri di visualizzazione che contengono
informazioni sullo stato del cluster utente nello spazio dei nomi del progetto.
Puoi visualizzare lo stato generale dei cluster utente per risolvere i problemi e identificare potenziali vincoli delle risorse a livello di cluster.
Integrità generale del cluster utente
In questa dashboard puoi ottenere informazioni preziose sullo stato del tuo cluster Kubernetes, ad esempio:
[[["Facile da capire","easyToUnderstand","thumb-up"],["Il problema è stato risolto","solvedMyProblem","thumb-up"],["Altra","otherUp","thumb-up"]],[["Difficile da capire","hardToUnderstand","thumb-down"],["Informazioni o codice di esempio errati","incorrectInformationOrSampleCode","thumb-down"],["Mancano le informazioni o gli esempi di cui ho bisogno","missingTheInformationSamplesINeed","thumb-down"],["Problema di traduzione","translationIssue","thumb-down"],["Altra","otherDown","thumb-down"]],["Ultimo aggiornamento 2026-01-24 UTC."],[],[]]