Memantau metrik kesehatan cluster Kubernetes

Dasbor metrik komponen KUB menyediakan informasi grafis dan panel visualisasi untuk melihat kondisi cluster pengguna.

Buka URL berikut untuk mengakses dasbor kesehatan cluster pengguna:

https://GDC_URL/platform-obs/grafana/KUB-pa-cluster-metrics

Ganti GDC_URL dengan URL organisasi Anda di Google Distributed Cloud (GDC) air-gapped.

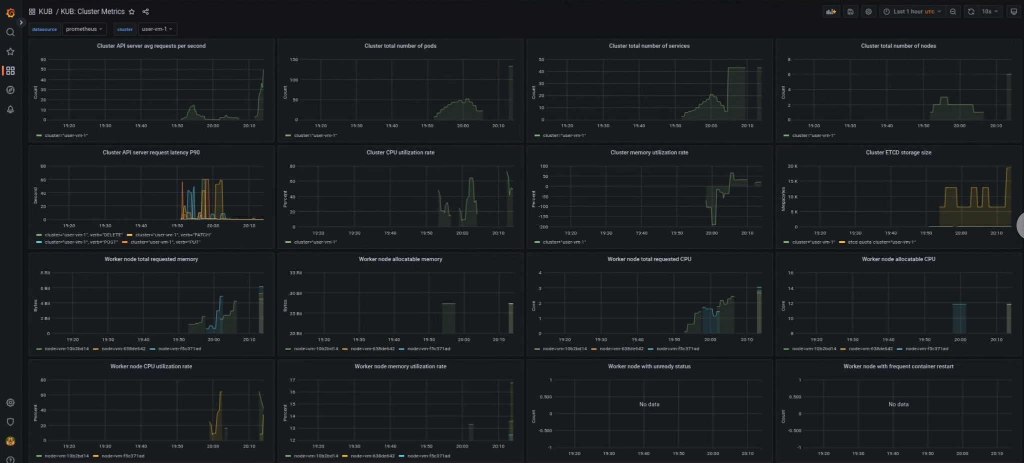
Dasbor cluster pengguna KUB

Dasbor KUB menampilkan grafik dan panel visualisasi yang berisi informasi tentang kesehatan cluster pengguna di namespace project Anda.

Anda dapat melihat kondisi umum cluster pengguna untuk memecahkan masalah dan mengidentifikasi potensi batasan resource di tingkat cluster.

Kesehatan umum cluster pengguna

Di dasbor ini, Anda bisa mendapatkan insight berharga tentang kondisi cluster Kubernetes Anda, seperti berikut:

  • Traffic dan latensi server API
  • Penggunaan CPU dan memori cluster
  • Kondisi node

Lihat dasbor metrik untuk cluster Kubernetes.