Surveiller les métriques sur l'état des clusters Kubernetes
Restez organisé à l'aide des collections
Enregistrez et classez les contenus selon vos préférences.
Le tableau de bord des métriques du composant KUB fournit des informations graphiques et des panneaux de visualisation permettant de consulter l'état du cluster d'utilisateur.
Ouvrez l'URL suivante pour accéder au tableau de bord sur l'état du cluster d'utilisateur :
Remplacez GDC_URL par l'URL de votre organisation dans Google Distributed Cloud (GDC) air-gapped.
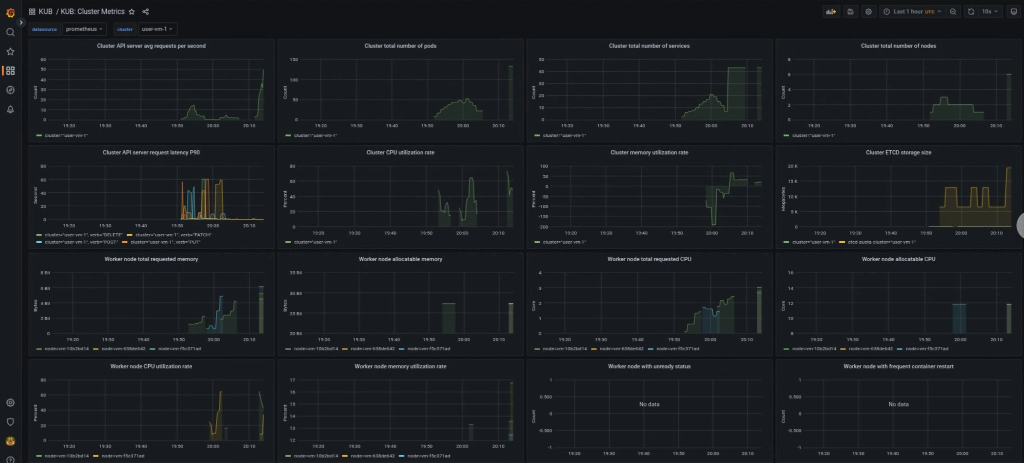
Tableau de bord des clusters d'utilisateur KUB
Le tableau de bord KUB présente des graphiques et des panneaux de visualisation contenant des informations sur l'état des clusters d'utilisateur dans l'espace de noms de votre projet.
Vous pouvez consulter l'état général des clusters d'utilisateur pour résoudre les problèmes et identifier les éventuelles contraintes de ressources au niveau du cluster.
État général du cluster d'utilisateur
Ce tableau de bord vous permet d'obtenir des informations précieuses sur l'état de votre cluster Kubernetes, par exemple :
Trafic et latence du serveur d'API
Utilisation du processeur et de la mémoire du cluster
Conditions de nœud
Sauf indication contraire, le contenu de cette page est régi par une licence Creative Commons Attribution 4.0, et les échantillons de code sont régis par une licence Apache 2.0. Pour en savoir plus, consultez les Règles du site Google Developers. Java est une marque déposée d'Oracle et/ou de ses sociétés affiliées.
Dernière mise à jour le 2025/10/22 (UTC).
[[["Facile à comprendre","easyToUnderstand","thumb-up"],["J'ai pu résoudre mon problème","solvedMyProblem","thumb-up"],["Autre","otherUp","thumb-up"]],[["Difficile à comprendre","hardToUnderstand","thumb-down"],["Informations ou exemple de code incorrects","incorrectInformationOrSampleCode","thumb-down"],["Il n'y a pas l'information/les exemples dont j'ai besoin","missingTheInformationSamplesINeed","thumb-down"],["Problème de traduction","translationIssue","thumb-down"],["Autre","otherDown","thumb-down"]],["Dernière mise à jour le 2025/10/22 (UTC)."],[],[]]