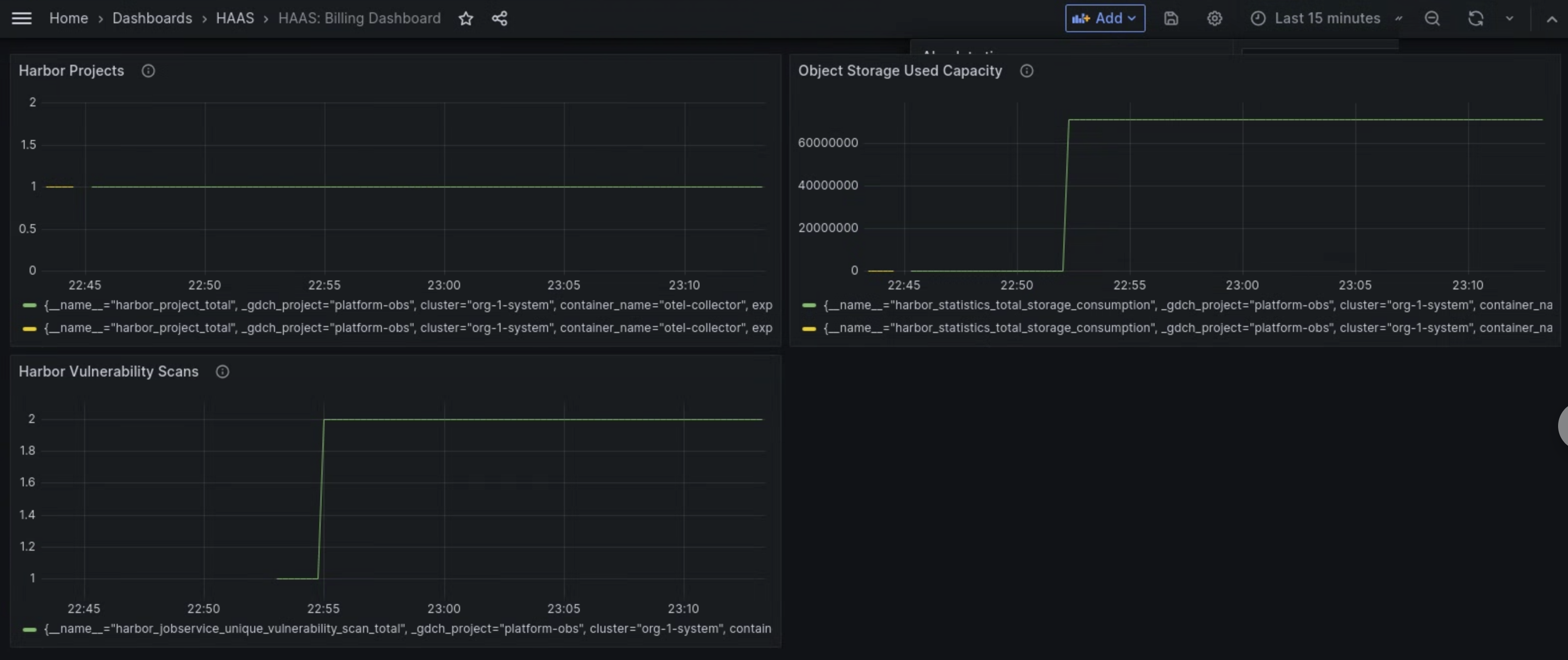
O painel de métricas do componente Managed Harbor Service (MHS) fornece gráficos e painéis de visualização para conferir o consumo de armazenamento e o número de verificações de vulnerabilidade realizadas.
Abra o seguinte URL para acessar o painel de integridade do cluster de usuário:
https://GDC_URL/platform-obs/grafana/d/haas-billing/haas-billing-dashboard?orgId=ORG_ID
Substitua:
GDC_URL: o URL da sua organização no Google Distributed Cloud (GDC) isolado por air-gap.ORG_ID: o ID da sua organização no GDC.
Acessar o painel de métricas de MHS
Nesse painel, você pode receber insights valiosos para suas instâncias do Harbor, como:
- O número de verificações de vulnerabilidade do Harbor realizadas.
- A quantidade de capacidade de armazenamento de objetos usada.
- O número de projetos do Harbor.
Use o painel Verificações de vulnerabilidade do Harbor para conferir o número de verificações de vulnerabilidade que você está realizando nas suas instâncias do Harbor.
Use o painel Capacidade usada do armazenamento de objetos para conferir as métricas de consumo de armazenamento e medir a quantidade de recursos de armazenamento de objetos que você está usando.
Use o painel Projetos do Harbor para conferir a contagem de todos os projetos do Harbor na instância do Harbor.

Figura 1. Use o painel do MHS no Grafana para conferir métricas de verificações de vulnerabilidade do Harbor, consumo de armazenamento e contagens de projetos.