Harbor 측정항목 모니터링
컬렉션을 사용해 정리하기
내 환경설정을 기준으로 콘텐츠를 저장하고 분류하세요.
관리형 Harbor 서비스 (MHS) 구성요소의 측정항목 대시보드는 스토리지 소비량과 실행된 취약점 스캔 수를 확인할 수 있는 그래프와 시각화 패널을 제공합니다.
다음 URL을 열어 사용자 클러스터 상태 대시보드에 액세스합니다.
https://GDC_URL/platform-obs/grafana/d/haas-billing/haas-billing-dashboard?orgId=ORG_ID
다음을 바꿉니다.
GDC_URL: Google Distributed Cloud (GDC) 에어갭의 조직 URL입니다.
ORG_ID: GDC의 조직 ID입니다.
MHS 측정항목 대시보드 보기
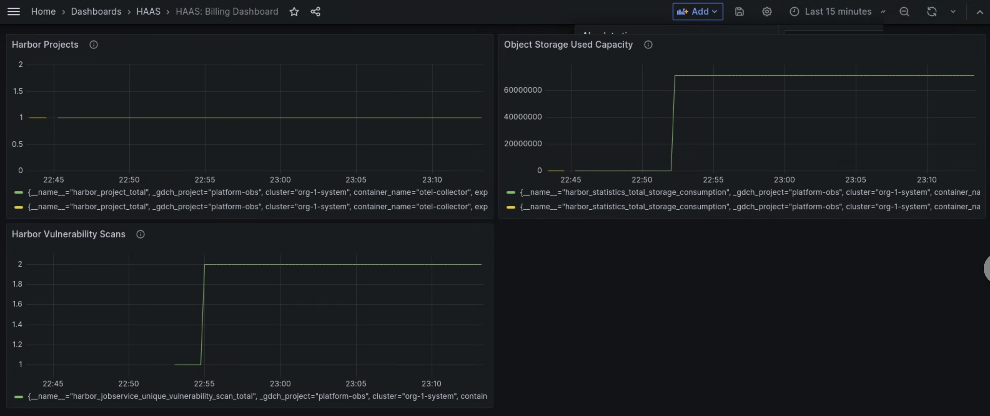
이 대시보드에서는 다음과 같은 Harbor 인스턴스에 관한 유용한 정보를 확인할 수 있습니다.
- 실행된 Harbor 취약점 스캔 수입니다.
- 사용된 객체 스토리지 용량입니다.
- Harbor 프로젝트 수입니다.
Harbor 취약점 스캔 패널을 사용하여 Harbor 인스턴스에 대해 실행 중인 취약점 스캔 수를 확인합니다.
사용된 객체 스토리지 용량 패널을 사용하여 스토리지 소비 측정항목을 확인하고 사용 중인 객체 스토리지 리소스의 양을 측정합니다.
Harbor 프로젝트 패널을 사용하여 Harbor 인스턴스의 모든 Harbor 프로젝트 수를 확인합니다.

그림 1. Grafana의 MHS 대시보드를 사용하여 Harbor 취약점 스캔, 스토리지 사용량, 프로젝트 수에 대한 측정항목을 확인합니다.
달리 명시되지 않는 한 이 페이지의 콘텐츠에는 Creative Commons Attribution 4.0 라이선스에 따라 라이선스가 부여되며, 코드 샘플에는 Apache 2.0 라이선스에 따라 라이선스가 부여됩니다. 자세한 내용은 Google Developers 사이트 정책을 참조하세요. 자바는 Oracle 및/또는 Oracle 계열사의 등록 상표입니다.
최종 업데이트: 2026-01-24(UTC)
[[["이해하기 쉬움","easyToUnderstand","thumb-up"],["문제가 해결됨","solvedMyProblem","thumb-up"],["기타","otherUp","thumb-up"]],[["이해하기 어려움","hardToUnderstand","thumb-down"],["잘못된 정보 또는 샘플 코드","incorrectInformationOrSampleCode","thumb-down"],["필요한 정보/샘플이 없음","missingTheInformationSamplesINeed","thumb-down"],["번역 문제","translationIssue","thumb-down"],["기타","otherDown","thumb-down"]],["최종 업데이트: 2026-01-24(UTC)"],[],[]]