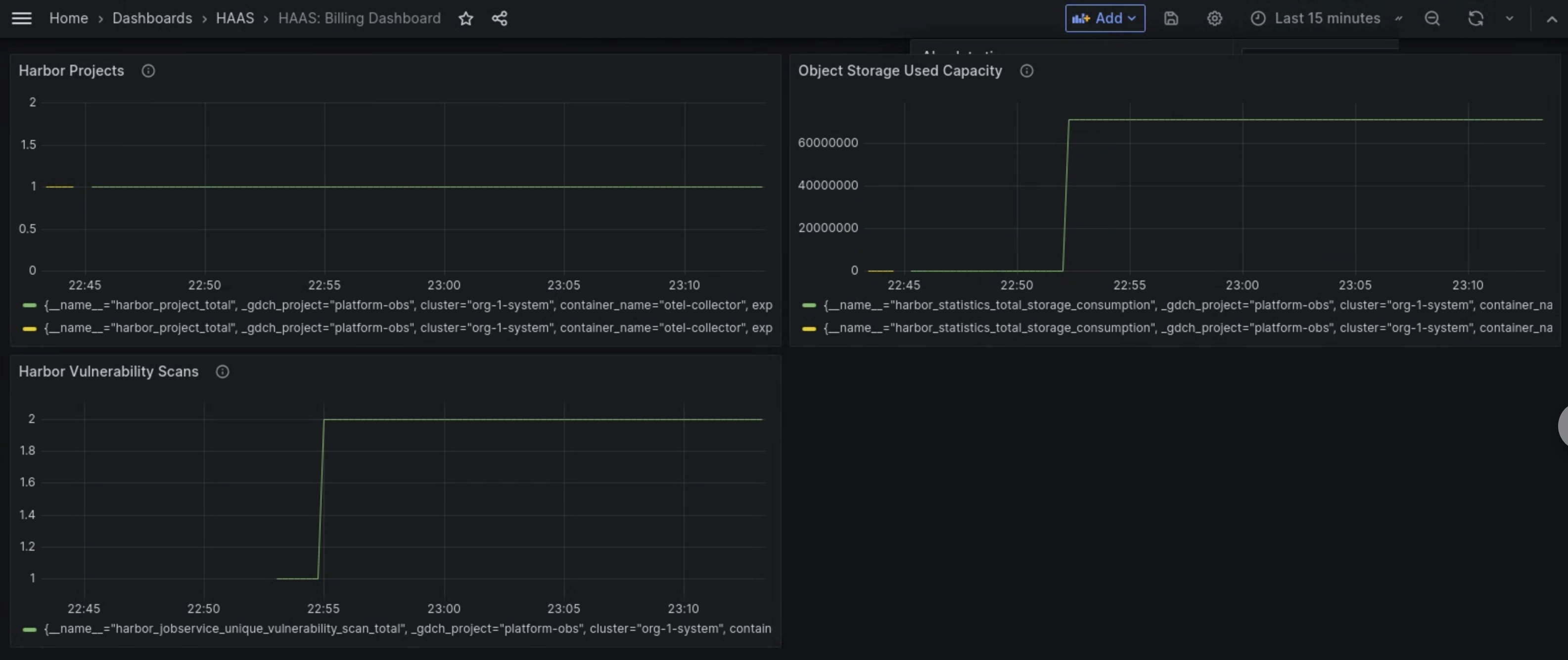
La dashboard delle metriche del componente Managed Harbor Service (MHS) fornisce grafici e pannelli di visualizzazione per visualizzare il consumo di spazio di archiviazione e il numero di scansioni delle vulnerabilità eseguite.
Apri il seguente URL per accedere alla dashboard sullo stato del cluster utente:
https://GDC_URL/platform-obs/grafana/d/haas-billing/haas-billing-dashboard?orgId=ORG_ID
Sostituisci quanto segue:
GDC_URL: l'URL della tua organizzazione in Google Distributed Cloud (GDC) air-gapped.ORG_ID: l'ID della tua organizzazione in GDC.
Visualizzare la dashboard delle metriche MHS
In questa dashboard puoi ottenere informazioni preziose per le tue istanze Harbor, ad esempio:
- Il numero di scansioni delle vulnerabilità di Harbor eseguite.
- Quantità di capacità di archiviazione di oggetti utilizzata.
- Il numero di progetti Harbor.
Utilizza il riquadro Scansioni delle vulnerabilità di Harbor per visualizzare il numero di scansioni delle vulnerabilità che esegui per le tue istanze Harbor.
Utilizza il riquadro Capacità utilizzata di Object Storage per visualizzare le metriche di consumo dello spazio di archiviazione e misurare la quantità di risorse di Object Storage che stai utilizzando.
Utilizza il riquadro Progetti Harbor per visualizzare il conteggio di tutti i progetti Harbor nell'istanza Harbor.

Figura 1. Utilizza la dashboard MHS in Grafana per visualizzare le metriche relative alle scansioni delle vulnerabilità di Harbor, al consumo di spazio di archiviazione e ai conteggi dei progetti.