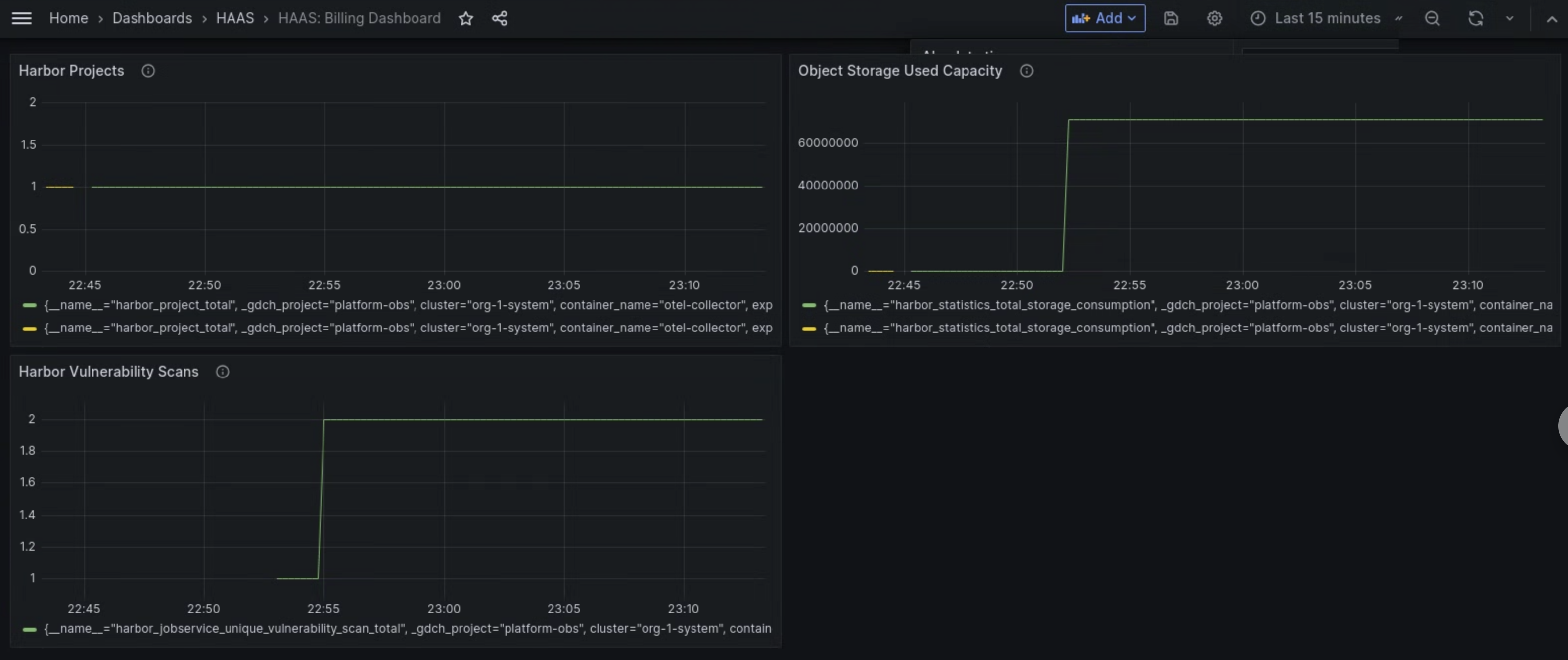
Dasbor metrik komponen Managed Harbor Service (MHS) menyediakan grafik dan panel visualisasi untuk melihat konsumsi penyimpanan dan jumlah pemindaian kerentanan yang dilakukan.
Buka URL berikut untuk mengakses dasbor kesehatan cluster pengguna:
https://GDC_URL/platform-obs/grafana/d/haas-billing/haas-billing-dashboard?orgId=ORG_ID
Ganti kode berikut:
GDC_URL: URL organisasi Anda di Google Distributed Cloud (GDC) yang terisolasi.ORG_ID: ID organisasi Anda di GDC.
Melihat dasbor metrik MHS
Di dasbor ini, Anda bisa mendapatkan insight berharga untuk instance Harbor, seperti berikut:
- Jumlah pemindaian kerentanan Harbor yang dilakukan.
- Jumlah kapasitas penyimpanan objek yang digunakan.
- Jumlah project Harbor.
Gunakan panel Pemindaian Kerentanan Harbor untuk melihat jumlah pemindaian kerentanan yang Anda lakukan untuk instance Harbor Anda.
Gunakan panel Kapasitas yang Digunakan Object Storage untuk melihat metrik penggunaan penyimpanan dan mengukur jumlah resource penyimpanan objek yang Anda gunakan.
Gunakan panel Harbor Projects untuk melihat jumlah semua project Harbor di instance Harbor.

Gambar 1. Gunakan dasbor MHS di Grafana untuk melihat metrik pemindaian kerentanan Harbor, konsumsi penyimpanan, dan jumlah project.