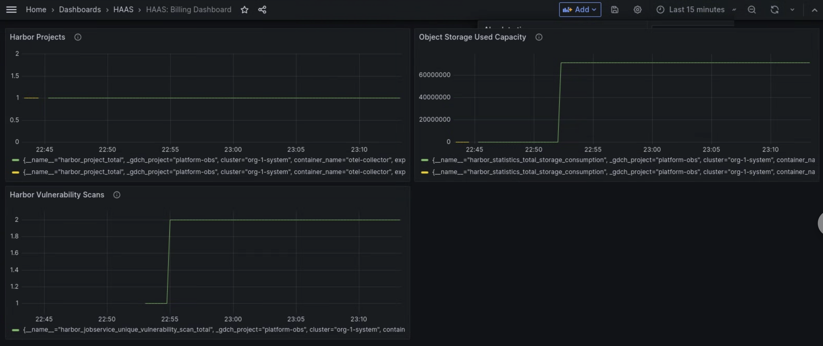
Le tableau de bord des métriques du composant Managed Harbor Service (MHS) fournit des graphiques et des panneaux de visualisation pour afficher la consommation de stockage et le nombre d'analyses de failles effectuées.
Ouvrez l'URL suivante pour accéder au tableau de bord sur l'état du cluster d'utilisateur :
https://GDC_URL/platform-obs/grafana/d/haas-billing/haas-billing-dashboard?orgId=ORG_ID
Remplacez les éléments suivants :
GDC_URL: URL de votre organisation dans Google Distributed Cloud (GDC) air-gapped.ORG_ID: ID de votre organisation dans GDC.
Afficher le tableau de bord des métriques MHS
Ce tableau de bord vous permet d'obtenir des insights précieux sur vos instances Harbor, par exemple :
- Nombre d'analyses des failles Harbor effectuées.
- Quantité de capacité de stockage d'objets utilisée.
- Nombre de projets Harbor.
Utilisez le panneau Analyses des failles Harbor pour afficher le nombre d'analyses des failles que vous effectuez pour vos instances Harbor.
Utilisez le panneau Capacité de stockage d'objets utilisée pour afficher les métriques de consommation de stockage et mesurer la quantité de ressources de stockage d'objets que vous utilisez.
Utilisez le panneau Projets Harbor pour afficher le nombre de projets Harbor dans l'instance Harbor.

Figure 1 : Utilisez le tableau de bord MHS dans Grafana pour afficher les métriques concernant les analyses des failles Harbor, la consommation de stockage et le nombre de projets.