本頁說明如何擷取 Google Distributed Cloud (GDC) 氣隙裝置中系統構件的稽核記錄。
系統構件位於機構基礎架構叢集的 Artifact Registry 中。系統會稽核對系統構件執行的所有變更和作業。基礎架構營運人員 (IO) 可透過 Grafana 使用者介面 (UI) 查看稽核記錄。
事前準備
如要取得查看稽核記錄所需的權限,請要求安全管理員授予您下列機構基礎架構叢集存取權角色:
- Grafana 檢視者 (grafana-viewer) 角色。
- 機構 Grafana 檢視者 (organization-grafana-viewer) 角色。
取得機構基礎架構叢集中構件的稽核記錄
如要擷取機構基礎架構叢集中系統構件的稽核記錄,請完成下列步驟:
- 前往機構基礎架構叢集的監控執行個體 UI。 
- 按一下「Explore」> audit-logs-loki,然後建構查詢來取得稽核記錄。 

使用 Loki 查詢尋找構件
您可以建構 Loki 查詢來尋找構件。
下列各節提供查詢稽核記錄的範例。
查詢所有系統構件的稽核記錄
執行下列查詢,傳回所有系統構件的稽核記錄:
{cluster="ORG_INFRA_CLUSTER",service_name="artifactmanagement"}
將 CLUSTER_NAME 替換為叢集名稱,該名稱會符合 <ORG_NAME>-infra 模式。
例如:
{cluster="<ORG_NAME>-infra", service_name="artifactmanagement"}`
查詢特定 Artifact Registry 的稽核記錄
執行下列查詢,傳回特定 Artifact Registry 的稽核記錄:
{cluster="ORG_INFRA_CLUSTER",service_name="artifactmanagement"} | json resource="resource" | resource=~"^REGISTRY_PREFIX.*"
更改下列內容:
- ORG_INFRA_CLUSTER:機構基礎架構叢集名稱,例如 ORG-INFRA。
- REGISTRY_PREFIX:目標 Artifact Registry 名稱前置字串。
例如:
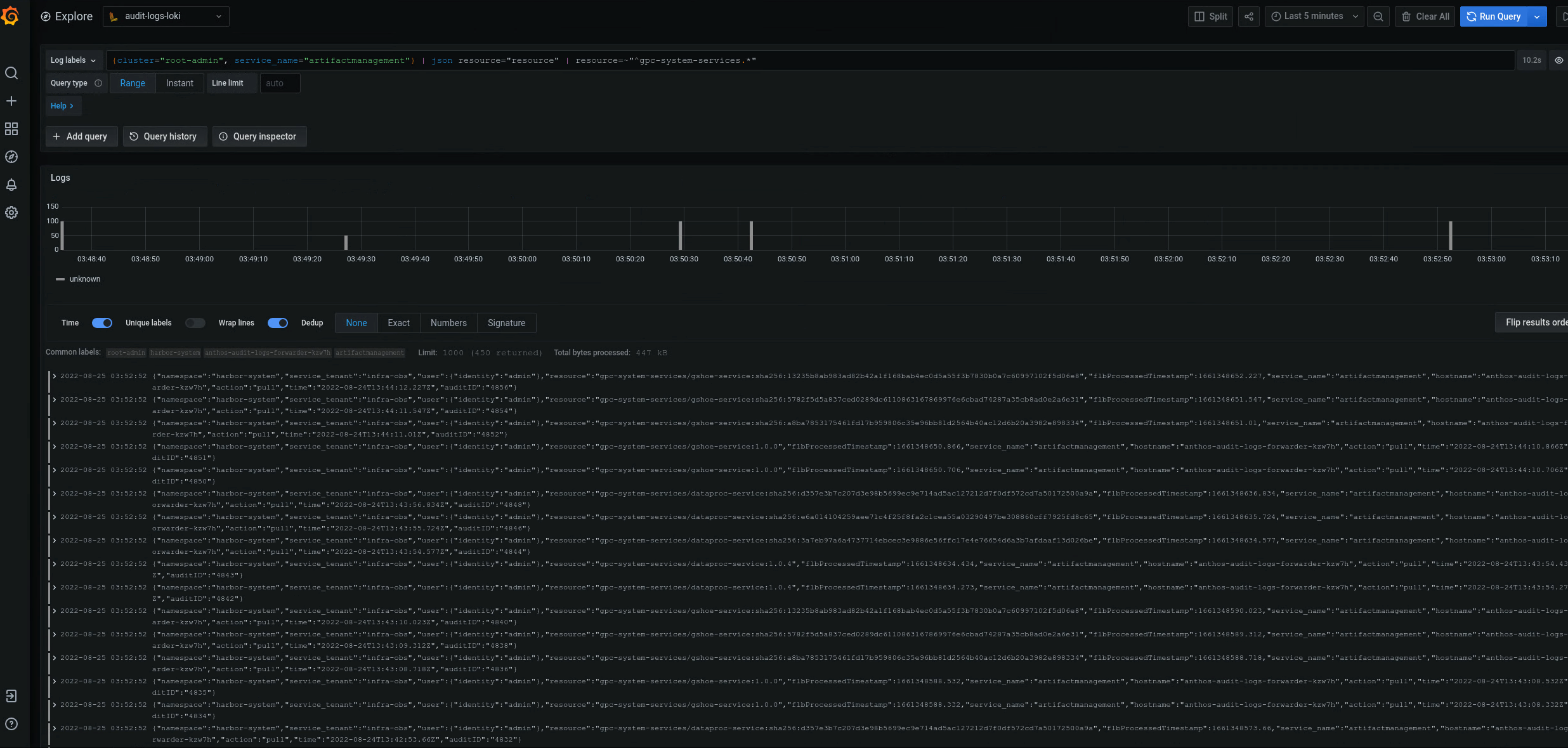
{cluster="ORG-INFRA",service_name="artifactmanagement"} | json resource="resource" | resource=~"^gpc-system-services.*"

圖 2:Grafana UI 上列出的特定 Artifact Registry 稽核記錄範例。
在圖 2 中,從叢集的 gpc-system-services Artifact Registry 傳回稽核記錄的查詢,會在同一頁面上以清單形式顯示結果。
查詢多個 Artifact Registry 登錄檔的稽核記錄
執行下列查詢,傳回多個 Artifact Registry 登錄檔的稽核記錄:
{cluster="ORG_INFRA_CLUSTER",service_name="artifactmanagement"}
| json resource="resource" |
resource=~"^REGISTRY1_PREFIX.*" or
resource=~"^REGISTRY2_PREFIX.*"
更改下列內容:
- ORG_INFRA_CLUSTER:目標叢集名稱,例如- orgname-infra。
- REGISTRY1_PREFIX:第一個目標 Artifact Registry 名稱前置字串。
- REGISTRY2_PREFIX:第二個目標 Artifact Registry 名稱前置字串。
例如:
{cluster="org-infra",service_name="artifactmanagement"} | json
resource="resource" | resource=~"^gpc-system.*" or resource=~"^library/.*"