이 페이지에서는 Google Distributed Cloud (GDC) 에어 갭 어플라이언스에서 시스템 아티팩트의 감사 로그를 가져오는 방법을 설명합니다.
시스템 아티팩트는 조직 인프라 클러스터의 Artifact Registry에 있습니다. 시스템 아티팩트에서 실행된 모든 변경사항과 작업은 감사됩니다. 인프라 운영자 (IO)는 Grafana 사용자 인터페이스 (UI)를 통해 감사 로그를 볼 수 있습니다.
시작하기 전에
감사 로그를 보는 데 필요한 권한을 얻으려면 보안 관리자에게 조직 인프라 클러스터 액세스 권한에 대해 다음 역할을 부여해 달라고 요청하세요.
- Grafana 뷰어 (
grafana-viewer) 역할 - 조직 Grafana 뷰어 (
organization-grafana-viewer) 역할
조직 인프라 클러스터의 아티팩트 감사 로그 가져오기
조직 인프라 클러스터의 시스템 아티팩트에 대한 감사 로그를 가져오려면 다음 단계를 완료하세요.
조직 인프라 클러스터의 모니터링 인스턴스 UI로 이동합니다.
탐색 > audit-logs-loki를 클릭하고 감사 로그를 가져오는 쿼리를 빌드합니다.

Loki 쿼리로 아티팩트 찾기
Loki 쿼리를 빌드하여 아티팩트를 찾을 수 있습니다.
다음 섹션에는 감사 로그를 쿼리하는 예가 포함되어 있습니다.
모든 시스템 아티팩트의 감사 로그 쿼리
다음 쿼리를 실행하여 모든 시스템 아티팩트의 감사 로그를 반환합니다.
{cluster="ORG_INFRA_CLUSTER",service_name="artifactmanagement"}
CLUSTER_NAME을 클러스터 이름으로 바꿉니다. 클러스터 이름은 <ORG_NAME>-infra 패턴과 일치합니다.
예를 들면 다음과 같습니다.
{cluster="<ORG_NAME>-infra", service_name="artifactmanagement"}`
하나의 특정 Artifact Registry에 대한 감사 로그 쿼리
다음 쿼리를 실행하여 하나의 특정 Artifact Registry의 감사 로그를 반환합니다.
{cluster="ORG_INFRA_CLUSTER",service_name="artifactmanagement"} | json resource="resource" | resource=~"^REGISTRY_PREFIX.*"
다음을 바꿉니다.
- ORG_INFRA_CLUSTER: 조직 인프라 클러스터 이름입니다(예:
ORG-INFRA). - REGISTRY_PREFIX: 대상 Artifact Registry 이름 접두사입니다.
예를 들면 다음과 같습니다.
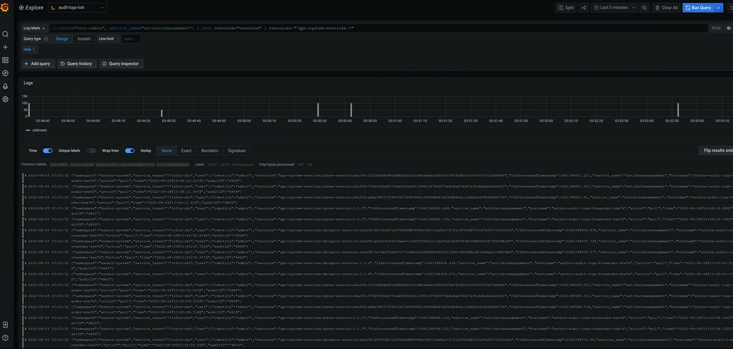
{cluster="ORG-INFRA",service_name="artifactmanagement"} | json resource="resource" | resource=~"^gpc-system-services.*"

그림 2. Grafana UI에 나열된 특정 Artifact Registry의 감사 로그 예시
그림 2에서 클러스터의 gpc-system-services Artifact Registry에서 감사 로그를 반환하는 쿼리는 동일한 페이지에 목록으로 결과를 표시합니다.
여러 Artifact Registry 레지스트리의 감사 로그 쿼리
다음 쿼리를 실행하여 여러 Artifact Registry 레지스트리의 감사 로그를 반환합니다.
{cluster="ORG_INFRA_CLUSTER",service_name="artifactmanagement"}
| json resource="resource" |
resource=~"^REGISTRY1_PREFIX.*" or
resource=~"^REGISTRY2_PREFIX.*"
다음을 바꿉니다.
ORG_INFRA_CLUSTER: 대상 클러스터 이름입니다(예:orgname-infra).REGISTRY1_PREFIX: 첫 번째 타겟 Artifact Registry 이름 접두사입니다.REGISTRY2_PREFIX: 두 번째 대상 Artifact Registry 이름 접두사입니다.
예를 들면 다음과 같습니다.
{cluster="org-infra",service_name="artifactmanagement"} | json
resource="resource" | resource=~"^gpc-system.*" or resource=~"^library/.*"