애플리케이션, 서비스, 워크로드 조사

이 문서에서는 애플리케이션 모니터링이 App Hub 애플리케이션, 서비스, 워크로드에 대해 생성하는 대시보드를 보는 방법을 설명합니다. 이러한 대시보드를 사용하면 애플리케이션의 리소스 성능을 파악하고 문제를 진단할 수 있습니다.

애플리케이션 모니터링 대시보드에는 다음이 표시됩니다.

  • 위치, 중요도, 등록된 서비스 () 및 워크로드 ()를 비롯한 등록된 애플리케이션에 관한 세부정보입니다.
  • 탐색되고 등록된 서비스 및 워크로드에 관한 세부정보(기능 유형 포함)를 통해 에이전트()와 MCP 서버()를 식별할 수 있습니다.

  • 애플리케이션, 서비스, 워크로드의 원격 분석 데이터:

  • 애플리케이션, 서비스, 워크로드에 대한 인시던트를 엽니다. 애플리케이션과 등록된 서비스 및 워크로드의 경우 이러한 인시던트는 App Hub 애플리케이션과 연결된 알림 정책에서 발생합니다. 검색된 서비스 및 워크로드의 경우 Google Cloud Observability는 Cloud 애셋 인벤토리 이름을 사용하여 관련 알림 정책을 식별합니다.

  • 서비스와 워크로드 간의 관계를 동적으로 보여주는 토폴로지 맵 이 지도에는 알림과 교통 상황도 표시됩니다.

App Hub는 앱 지원 폴더와 App Hub 호스트 프로젝트라는 두 가지 구성을 지원합니다. 이 섹션은 앱 지원 폴더를 사용하는 경우에만 적용됩니다.

앱 지원 폴더를 사용하는 경우 Google Cloud Observability 페이지로 이동하면 Google Cloud 콘솔에서 앱 지원 폴더의 리소스 선택 도구를 폴더의 관리 프로젝트로 자동 재설정합니다. Google Cloud 콘솔에서 다른 페이지로 이동하면 리소스 선택 도구가 앱 지원 폴더로 재설정됩니다.

Cloud Logging은 폴더를 리소스로 지원합니다. 예를 들어 폴더에는 _Default_Required이라는 시스템 생성 로그 싱크와 로그 버킷이 저장됩니다. 폴더 리소스에 액세스하려면 리소스 선택 도구를 사용하여 앱 지원 폴더를 수동으로 선택합니다.

시작하기 전에

애플리케이션 모니터링을 사용하려면 먼저 App Hub 호스트 프로젝트 또는 관리 프로젝트를 구성해야 합니다. 이 프로젝트는 애플리케이션의 원격 분석 데이터를 보는 데 사용합니다.

  • 로그 및 측정항목 데이터를 보고, 알림 정책을 만들고, 대시보드를 맞춤설정하는 데 필요한 권한을 얻으려면 관리자에게 다음 IAM 역할을 부여해 달라고 요청하세요.

    • App Hub 호스트 프로젝트 또는 관리 프로젝트 및 기본 로그 범위에 나열된 다른 모든 프로젝트의 로그 뷰어 (roles/logging.viewer) 역할. 이 역할은 _Default 로그 버킷에서 대부분의 로그 항목에 대한 액세스를 부여합니다. 자세한 내용은 Logging 역할을 참조하세요.
    • App Hub 호스트 프로젝트 또는 관리 프로젝트의 기본 로그 범위에 나열된 로그 뷰에 대한 로그 뷰 접근자 (roles/logging.viewAccessor) 역할. 로그 뷰에 대한 액세스 권한 부여에 대해 자세히 알아보려면 로그 뷰에 대한 액세스 제어를 참조하세요.
    • App Hub 호스트 프로젝트 또는 관리 프로젝트에 대한 모니터링 편집자 (roles/monitoring.editor) 역할 알림 정책 또는 대시보드를 만들거나 수정할 필요가 없는 주 구성원에게는 Monitoring 뷰어 역할(roles/monitoring.viewer)을 부여하는 것이 좋습니다.
    • App Hub 호스트 프로젝트 또는 관리 프로젝트 및 기본 trace 범위의 프로젝트에 대한 Cloud Trace 사용자 (roles/cloudtrace.user) 역할
    • App Hub 호스트 프로젝트 또는 관리 프로젝트에 대한 App Hub 뷰어 (roles/apphub.viewer) 역할 자세한 내용은 App Hub 역할 및 권한을 참고하세요.

    역할 부여에 대한 자세한 내용은 프로젝트, 폴더, 조직에 대한 액세스 관리를 참고하세요.

    커스텀 역할이나 다른 사전 정의된 역할을 통해 필요한 권한을 얻을 수도 있습니다.

  • App Hub 호스트 프로젝트 또는 관리 프로젝트의 모니터링 가능성 범위를 구성했는지 확인합니다. 자세한 내용은 애플리케이션 모니터링 설정을 참조하세요.

    모니터링 가능성 범위는 App Hub 호스트 프로젝트 또는 관리 프로젝트에서 사용할 수 있는 데이터를 제어합니다. 이러한 범위의 기본 설정으로는 모든 로그 또는 측정항목 데이터를 볼 수 없을 수도 있습니다.

  • 애플리케이션 데이터를 모니터링하는 알림 정책을 업데이트하여 애플리케이션별 라벨을 포함하세요. 자세한 내용은 알림 정책을 서비스 또는 워크로드와 연결을 참조하세요.

애플리케이션 나열

App Hub에 등록한 애플리케이션을 사고 수, 애플리케이션의 위치, 심각도, 환경과 같은 정보와 함께 나열하려면 다음 단계를 따르세요.

  1. Google Cloud 콘솔에서 애플리케이션 모니터링 페이지로 이동합니다.

    애플리케이션 모니터링으로 이동

    검색창을 사용하여 이 페이지를 찾은 경우 부제목이 Monitoring인 결과를 선택합니다.

  2. Google Cloud 콘솔의 툴바에서 App Hub 호스트 프로젝트 또는 관리 프로젝트를 선택합니다.
  3. 애플리케이션 탭을 선택합니다.

    다음 스크린샷은 요약 대시보드를 보여줍니다.

    등록된 애플리케이션이 나열된 대시보드

애플리케이션 탭에서는 다음과 같은 여러 옵션을 사용할 수 있습니다.

  • App Hub에서 애플리케이션을 열려면 더보기를 클릭하고 AppHub에서 관리를 선택합니다.

  • 애플리케이션을 조사하려면 애플리케이션 이름을 선택합니다. 열리는 대시보드에서 애플리케이션의 로그, 추적, 측정항목 데이터, 토폴로지를 살펴볼 수 있습니다. 애플리케이션에 속한 각 서비스 또는 워크로드에 해당하는 대시보드를 열 수도 있습니다.

    자세한 내용은 이 문서의 애플리케이션 조사 섹션을 참고하세요.

등록되고 검색된 서비스 및 워크로드 나열

App Hub를 사용하면 인프라 리소스를 서비스 또는 워크로드로 등록할 수 있습니다. 등록 후보인 인프라 리소스를 검색할 수도 있습니다. 서비스와 워크로드의 등록 상태는 다음 중 하나일 수 있습니다.

  • 등록됨: 애플리케이션에 등록되고 App Hub에서 관리하는 서비스 및 워크로드입니다.

  • 탐색됨: 애플리케이션 관리 경계에 속해 있고 다른 애플리케이션에 등록되어 있지 않거나 여러 애플리케이션에 등록할 수 있으므로 애플리케이션에 등록할 수 있는 서비스 및 워크로드입니다. '탐색됨' 상태에는 애플리케이션에서 삭제하거나 등록 취소했지만 다시 등록할 수 있는 서비스 및 워크로드도 포함됩니다.

  • 분리됨: 애플리케이션에 등록되었지만 기본 Google Cloud 리소스가 정의된 애플리케이션 관리 경계에 더 이상 포함되지 않아 App Hub에서 관리하거나 모니터링할 수 없는 서비스 또는 워크로드입니다.

등록되고 검색된 서비스와 워크로드를 나열하려면 다음을 실행하세요.

  1. Google Cloud 콘솔에서 애플리케이션 모니터링 페이지로 이동합니다.

    애플리케이션 모니터링으로 이동

    검색창을 사용하여 이 페이지를 찾은 경우 부제목이 Monitoring인 결과를 선택합니다.

  2. Google Cloud 콘솔의 툴바에서 App Hub 호스트 프로젝트 또는 관리 프로젝트를 선택합니다.
  3. 서비스 및 워크로드 탭을 선택합니다.

    등록되고 검색된 서비스 및 워크로드를 나열하는 대시보드

    서비스 및 워크로드 페이지에는 등록된 모든 서비스와 워크로드가 표시됩니다. 지원되는 각 App Hub 리전에 대해 이 페이지에는 검색된 서비스 최대 100개와 검색된 워크로드 최대 100개가 나열됩니다.

서비스 및 워크로드 탭에서 다음 작업을 모두 수행할 수 있습니다.

  • 버튼을 사용하여 표에 표시되는 데이터를 수정합니다. 예를 들어 기능 유형 열을 표시할 수 있습니다.
  • 필터를 적용하여 서비스 및 워크로드 목록을 수정합니다. 예를 들어 기능 유형별로 필터링하여 에이전트 또는 MCP 서버용 서비스와 워크로드를 찾을 수 있습니다. 마찬가지로 필터를 사용하면 특정 서비스나 워크로드를 찾을 수 있습니다.
  • 탐색된 서비스 또는 워크로드를 등록합니다.
  • 등록된 서비스 및 워크로드의 경우 App Hub에서 연결된 애플리케이션을 열 수 있습니다.
  • 서비스 또는 워크로드의 원격 분석 데이터를 표시하는 대시보드를 엽니다. 자세한 내용은 이 문서의 서비스 또는 애플리케이션 조사 섹션을 참고하세요.

애플리케이션 관리 경계의 토폴로지 보기

Google Cloud Observability는 추적 데이터를 사용하여 등록되고 검색된 서비스와 워크로드의 동적 토폴로지 맵을 빌드합니다. 분석할 추적 데이터를 확인하기 위해 Google Cloud Observability는 기본 추적 범위에 나열된 리소스에서 추적 데이터를 쿼리한 다음 애플리케이션 관리 경계 내 프로젝트의 데이터만 유지합니다.

애플리케이션과 검색된 서비스 및 워크로드의 동적 토폴로지 맵을 표시하려면 다음 단계를 따르세요.

  1. 애플리케이션 토폴로지 보기: 시작하기 전에의 단계를 완료합니다.

  2. Google Cloud 콘솔에서 애플리케이션 모니터링 페이지로 이동합니다.

    애플리케이션 모니터링으로 이동

    검색창을 사용하여 이 페이지를 찾은 경우 부제목이 Monitoring인 결과를 선택합니다.

  3. Google Cloud 콘솔의 툴바에서 App Hub 호스트 프로젝트 또는 관리 프로젝트를 선택합니다.

  4. 토폴로지 탭을 선택합니다.

    애플리케이션 관리 경계 내의 애플리케이션, 워크로드, 서비스의 토폴로지 맵

    토폴로지 페이지에는 등록된 각 애플리케이션에 파란색 원이 표시됩니다.

    • 두 애플리케이션의 경우 파란색 원에 접기 버튼이 표시됩니다. 이러한 애플리케이션의 경우 서비스 및 워크로드가 표시됩니다.

    • 한 애플리케이션의 경우 단일 노드가 표시되고 파란색 원에 Expand(펼치기) 버튼이 표시됩니다. 버튼의 값은 등록된 서비스 및 워크로드의 수입니다.

    등록되고 검색된 서비스 및 워크로드의 경우 토폴로지 맵에 리소스 유형을 나타내는 아이콘이 있는 노드가 표시됩니다. 또한 두 노드 간의 트래픽을 나타내는 에지도 표시됩니다.

    토폴로지 맵에는 최대 1,000개의 노드가 표시됩니다. 지원되는 각 App Hub 리전의 경우 맵에 검색된 서비스가 최대 100개, 검색된 워크로드가 최대 100개 표시될 수 있습니다.

대화형 토폴로지 맵에서 다음 작업을 할 수 있습니다.

  • 확대 또는 축소하거나, 노드 위치를 변경하거나, 애플리케이션 원을 점으로 축소하여 시각화를 변경합니다.

  • 애플리케이션 또는 노드를 선택하여 속성 및 인시던트에 관한 정보를 확인합니다.

  • 에지를 선택하여 노드 간 트래픽에 관한 정보를 확인합니다. 플라이아웃에 노드 이름과 오류율, 95번째 지연 시간 백분위수와 같은 주요 측정항목이 표시됩니다.

이 탭에 대한 자세한 내용은 애플리케이션 토폴로지 보기를 참고하세요.

애플리케이션 조사

애플리케이션 상태를 조사하려면 다음 단계를 따르세요.

  1. Google Cloud 콘솔에서 애플리케이션 모니터링 페이지로 이동합니다.

    애플리케이션 모니터링으로 이동

    검색창을 사용하여 이 페이지를 찾은 경우 부제목이 Monitoring인 결과를 선택합니다.

  2. Google Cloud 콘솔의 툴바에서 App Hub 호스트 프로젝트 또는 관리 프로젝트를 선택합니다.
  3. 개요 탭을 선택하고 애플리케이션 목록에서 애플리케이션을 선택합니다.

    애플리케이션의 대시보드가 열리고 개요가 선택됩니다. 이 탭에는 요약 정보가 표시됩니다. 다음 섹션에서는 개요, 대시보드, 토폴로지 탭에서 확인할 수 있는 정보를 설명합니다.

요약 정보 보기

서비스 및 워크로드 목록과 함께 애플리케이션에 관한 일반 정보를 보려면 개요 탭을 선택합니다.

애플리케이션의 서비스와 워크로드가 나열되어 있는 개요

표시된 것처럼 이 탭에는 애플리케이션에 등록된 서비스 및 워크로드 목록과 함께 애플리케이션에 관한 일반 정보가 표시됩니다. 각 서비스 또는 워크로드에 대해 이 탭에는 다음 항목도 표시됩니다.

  • 미해결 문제 수입니다. 이러한 사고의 세부정보를 보려면 숫자를 선택합니다.
  • App Hub 유형입니다.
  • 이 예에서는 App Hub 기능 유형도 표시되도록 표의 열이 수정되었습니다. 기능 유형은 에이전트 워크로드와 서비스를 식별하는 데 도움이 됩니다.

    • 상담사 ()
    • MCP 서버 ()
  • 골든 시그널 값:

    • 트래픽: 선택한 기간 동안 서비스 또는 워크로드의 수신 요청 비율입니다. 일부 구성의 경우 이 차트에는 탭이 포함됩니다. 요청 탭에는 네트워킹 L7 측정항목이 표시되고 바이트 탭에는 네트워킹 L4 측정항목이 표시됩니다.
    • 서버 오류율: 선택한 기간 동안 응답 코드가 5xx HTTP 응답 코드와 동일한 수신 요청의 비율입니다.
    • P95 지연 시간: 선택한 기간 동안 처리된 요청의 지연 시간에 대한 95번째 백분위수(밀리초)입니다.
    • 포화도: 서비스 또는 워크로드의 포화도를 측정합니다. 예를 들어 관리형 인스턴스 그룹(MIG), Cloud Run, Google Kubernetes Engine 배포의 경우 이 필드에 CPU 사용률이 표시됩니다.

개요 탭의 옵션을 사용하면 다음 작업을 할 수 있습니다.

  • App Hub에서 애플리케이션, 서비스 또는 워크로드 열기
  • 서비스 또는 워크로드의 대시보드 열기
  • 기간 재설정: 대시보드를 열면 가장 최근 1시간으로 기간이 설정됩니다.

집계된 원격 분석 보기

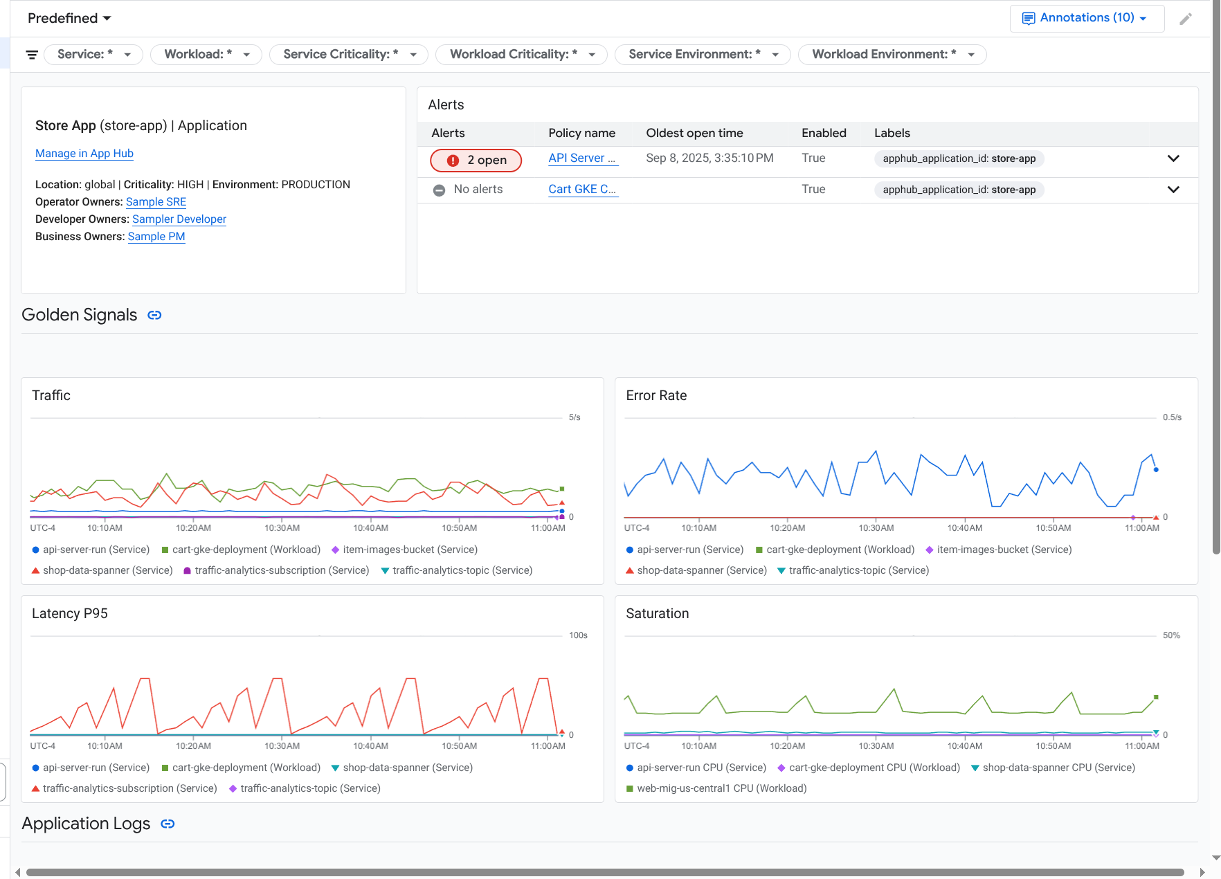
애플리케이션의 로그, 측정항목, 추적, 사고 정보를 보려면 대시보드 탭을 선택합니다.

애플리케이션의 골든 시그널과 로그가 나열되어 있는 대시보드

이 탭의 차트는 애플리케이션의 서비스 및 워크로드에 대한 측정항목 데이터를 자동으로 집계합니다. 이러한 차트에는 이벤트 주석도 표시되므로 문제를 해결할 때 다양한 소스의 데이터를 연결하는 데 도움이 될 수 있습니다. 사용 설정된 주석을 확인하려면 툴바에서 주석을 클릭합니다.

대시보드 탭에는 탭에 표시되는 데이터를 제한하는 데 사용할 수 있는 필터가 포함되어 있습니다. 이 탭에 표시된 데이터를 살펴보는 방법에 관한 자세한 내용은 이 문서의 대시보드 옵션을 사용하여 원격 분석 살펴보기 섹션을 참고하세요.

AI 리소스 보기

애플리케이션 모니터링은 추적 데이터를 사용하여 애플리케이션이 사용하는 AI 리소스의 토큰 사용량 및 오류율과 같은 측정항목을 파생시킵니다. 이러한 측정항목을 통해 애플리케이션의 상태, 동작, 비용을 파악할 수 있습니다.

애플리케이션과 연결된 AI 리소스에 관한 정보를 보려면 다음 단계를 따르세요.

  1. 대시보드 탭을 선택합니다.
  2. 대시보드의 목차에서 AI 리소스를 선택합니다.

    AI 리소스 항목이 표시되지 않으면 애플리케이션과 연결된 AI 리소스가 없는 것입니다.

대시보드의 AI 리소스 섹션에서는 다음 정보를 확인하고 살펴볼 수 있습니다.

  • 초당 쿼리 수와 토큰 수입니다.
  • 평균 오류율, 지연 시간, 도구 호출 오류율입니다.
  • 토큰 사용량입니다.
  • 에이전트의 오류율 및 지연 시간입니다.

AI 리소스 정보를 표시하는 대시보드

이 대시보드를 탐색하는 방법을 알아보려면 AI 리소스 보기를 참고하세요.

토폴로지 보기

애플리케이션의 서비스 및 대시보드, 사고, 트래픽의 동적 뷰를 보려면 토폴로지 탭을 선택합니다.

토폴로지 탭에 대해 알아보려면 토폴로지 보기를 참고하세요.

서비스 또는 워크로드 조사

애플리케이션 모니터링은 각 서비스 및 워크로드의 대시보드를 만듭니다. 이러한 대시보드에는 원격 분석 데이터와 사고 정보가 표시되며 특정 서비스 또는 워크로드의 상태를 파악하는 데 도움이 됩니다. 이러한 대시보드의 데이터는 애플리케이션의 대시보드 탭에 표시된 데이터를 탐색하는 것과 비슷하게 탐색할 수 있습니다.

다음 스크린샷은 워크로드의 대시보드를 보여줍니다.

워크로드의 세부 대시보드입니다.

서비스 또는 워크로드의 등록 상태는 애플리케이션 모니터링이 서비스 또는 워크로드의 대시보드에 표시하는 데이터에 영향을 미칩니다.

  • 등록됨: 애플리케이션 모니터링은 지원되는 인프라계측된 애플리케이션이 생성하는 원격 분석에 연결하는 애플리케이션별 라벨 및 속성을 사용합니다. 이러한 대시보드에는 로그, 측정항목, trace 데이터가 표시됩니다.

  • 검색됨: 애플리케이션 모니터링은 Cloud 애셋 인벤토리에 정의된 대로 애셋 이름을 사용하여 리소스 유형을 파생합니다. 그런 다음 리소스 유형을 사용하여 지원되는 인프라의 로그 및 측정항목 데이터를 식별하고 필터링합니다. 예를 들어 리소스 유형이 cloud_run-revision인 것으로 확인되면 차트에서 locationservice_name 라벨의 값으로 데이터를 필터링할 수 있습니다.

서비스 또는 워크로드의 애플리케이션 모니터링 대시보드를 열려면 다음 단계를 따르세요.

  1. Google Cloud 콘솔에서 애플리케이션 모니터링 페이지로 이동합니다.

    애플리케이션 모니터링으로 이동

    검색창을 사용하여 이 페이지를 찾은 경우 부제목이 Monitoring인 결과를 선택합니다.

  2. Google Cloud 콘솔의 툴바에서 App Hub 호스트 프로젝트 또는 관리 프로젝트를 선택합니다.
  3. 서비스 및 워크로드 탭을 선택한 다음 서비스 또는 워크로드를 선택합니다.

    선택한 서비스 또는 워크로드의 대시보드가 열립니다.

요약 정보 보기

서비스 또는 워크로드에 관한 일반 정보를 보려면 대시보드의 목차에서 개요 옵션을 선택합니다.

이 섹션에는 다음이 표시됩니다.

  • 인프라 유형, 심각도 등 애플리케이션에 관한 정보 인프라 유형을 식별할 수 없는 경우 이 필드에 App Hub 서비스가 표시됩니다. 자세한 내용은 애플리케이션 모니터링 지원 인프라를 참고하세요.

  • 사고 표입니다.

  • 골든 신호

서비스 또는 워크로드가 등록되지 않은 경우 이 섹션에는 다음과 같은 배너도 표시됩니다.

This service is not registered. Register it to gain a unified view of your application's performance and stability.

별도의 조치가 필요하지 않습니다. 하지만 서비스와 워크로드를 등록하는 것이 좋습니다.

원격 분석 보기

원격 분석 데이터를 보려면 대시보드의 목차를 사용하여 관련 콘텐츠로 이동하세요.

  • 골든 시그널 및 기타 측정항목 정보를 보려면 인프라를 선택합니다.
  • trace 데이터를 탐색하려면 trace를 선택합니다.
  • 로그 데이터를 탐색하려면 로그를 선택합니다.

원격 분석 차트에는 문제를 해결할 때 다양한 소스의 데이터를 연결하는 데 도움이 되는 이벤트 주석이 표시됩니다. 사용 설정된 주석을 확인하려면 툴바에서 주석을 클릭합니다.

이러한 차트에서 데이터를 탐색하는 방법에 대한 자세한 내용은 이 문서의 대시보드 옵션을 사용하여 원격 분석 탐색하기 섹션을 참고하세요.

AI 리소스 보기

AI 리소스에 관한 정보를 보려면 대시보드의 목차를 사용하세요.

  • 상담사: 상담사가 사용할 수 있습니다. 이 섹션에는 세션, 상담사 호출, 토큰 사용량에 관한 정보가 표시됩니다.

  • 도구: 상담사가 사용할 수 있습니다. 이 섹션에는 오류율, 호출 수, P95 지연 시간 등 도구 호출에 관한 정보가 표시됩니다.

  • 모델: 일부 상담사에게 제공됩니다. 이 섹션에는 에이전트가 수행한 모델 호출 수, 오류율, 토큰 사용량에 관한 정보가 표시됩니다.

이 섹션의 데이터를 탐색하는 방법을 알아보려면 AI 리소스 보기를 참고하세요.

대시보드 옵션을 사용하여 원격 분석 탐색

애플리케이션 모니터링 대시보드에는 로그, 측정항목, trace, 사고 정보가 표시됩니다. 이 섹션에서는 대시보드 또는 위젯(예: 차트)의 옵션을 사용하여 표시된 데이터에 관한 자세한 정보를 확인하는 방법을 설명합니다. 이러한 옵션을 사용하여 표시되는 데이터를 수정할 수도 있습니다.

대시보드 필터링

대시보드의 모든 위젯에 적용되는 필터를 대시보드에 추가할 수 있습니다.

예를 들어 애플리케이션의 대시보드 탭의 툴바에는 apphub_service_id: *와 같은 필터가 포함되어 있습니다. 특정 서비스의 데이터를 보려면 메뉴를 클릭하고 목록에서 해당 서비스를 선택합니다.

로그 데이터 살펴보기

애플리케이션 대시보드의 대시보드 탭을 보고 있는 경우 로그 데이터가 애플리케이션 로그 섹션에 표시됩니다. 그렇지 않으면 데이터가 로그 섹션에 표시됩니다.

대시보드의 애플리케이션 로그로그 섹션에는 필터와 일치하고 App Hub 호스트 프로젝트 또는 관리 프로젝트의 기본 로그 범위에 나열된 리소스를 기준으로 저장된 로그 항목이 표시됩니다. 애플리케이션의 경우 필터는 다음과 비슷합니다.

-- Application logs
(apphub_application_location=global)
(apphub_application_id=my-app)

서비스 및 워크로드의 경우 필터에 추가 절이 포함됩니다. 로그 데이터에 적용된 필터를 보려면 쿼리 표시를 클릭합니다.

쿼리를 작성하려면 플라이아웃을 열거나 로그 탐색기 페이지를 열면 됩니다. 두 옵션 모두 쿼리를 작성하고 실행하며 범위를 변경할 수 있습니다. 하지만 플라이아웃을 사용하면 현재 컨텍스트가 유지되며 탐색 분석 결과를 커스텀 대시보드에 저장할 수 있습니다.

  • 플라이아웃을 열려면 데이터 탐색을 클릭합니다.

    탐색을 완료한 후 취소를 클릭하여 플라이아웃을 닫고 변경사항을 삭제합니다. 커스텀 대시보드에 변경사항을 저장하려면 대시보드에 저장을 클릭하고 대화상자를 완료합니다. 플라이아웃을 열 때 보고 있던 대시보드의 변경사항을 저장할 수 없습니다.

    플라이아웃에는 쿼리 표시 버튼으로 표시되는 필터가 나열되지 않습니다. 이러한 필터는 대시보드 수준에서 적용되며 삭제할 수 없습니다.

  • 새 브라우저 탭에서 로그 탐색기 페이지를 열려면 로그 탐색기에서 보기를 클릭합니다.

    쿼리는 특정 애플리케이션 라벨과 일치하고 대시보드에 지정된 시간 범위에 있는 로그 항목을 표시하도록 사전 구성됩니다. 브라우저 탭을 닫으면 변경사항이 삭제됩니다.

로그를 탐색하는 방법에 관한 자세한 내용은 다음 문서를 참고하세요.

측정항목 데이터 살펴보기

대시보드의 차트와 테이블에는 애플리케이션, 서비스 또는 워크로드에서 사용하는 리소스와 관련된 골든 시그널 및 기타 측정항목 데이터가 표시됩니다. 표시된 데이터는 App Hub 호스트 프로젝트 또는 관리 프로젝트의 측정항목 범위에 나열된 프로젝트에 저장될 수 있습니다.

차트 구성 보기

측정항목 데이터를 표시하는 차트의 측정항목 유형 및 집계 옵션과 같은 세부정보를 보려면 차트 또는 표의 툴바로 이동한 다음 정보를 클릭합니다.

데이터 탐색

차트나 표를 자세히 살펴보려면 플라이아웃을 열거나 측정항목 탐색기 페이지를 엽니다. 두 옵션 모두 다양한 차트 설정을 시도하고 결과를 커스텀 대시보드에 저장할 수 있습니다. 하지만 플라이아웃을 사용하면 현재 컨텍스트가 유지됩니다.

  • 플라이아웃을 열려면 데이터 탐색을 클릭합니다.

    탐색을 완료한 후 취소를 클릭하여 플라이아웃을 닫고 변경사항을 삭제합니다. 커스텀 대시보드에 변경사항을 저장하려면 대시보드에 저장을 클릭하고 대화상자를 완료합니다. 플라이아웃을 열 때 보고 있던 대시보드의 변경사항을 저장할 수 없습니다.

  • 측정항목 탐색기에서 차트 또는 테이블을 보려면 툴바로 이동하여 더보기를 클릭한 다음 측정항목 탐색기에서 보기를 선택합니다.

    이제 수정하고 탐색할 수 있는 임시 차트가 표시됩니다. 예를 들어 집계 옵션을 변경하거나 표시 스타일을 변경할 수 있습니다. 차트를 커스텀 대시보드에 저장하려면 대시보드에 저장을 클릭하고 대화상자를 완료합니다.

측정항목 및 로그 데이터 상관관계 분석

차트를 볼 때 차트에 표시된 측정항목 데이터와 동일한 리소스에 대해 작성된 로그 데이터를 살펴볼 수 있습니다. 예를 들어 차트에서 급증 또는 급락이 표시되면 시스템에 관한 추가 정보를 얻기 위해 로그 항목을 살펴볼 수 있습니다.

측정항목과 로그 데이터의 상관관계를 파악하는 한 가지 방법은 차트 옵션을 사용하여 차트와 선택한 로그 항목을 모두 표시하는 플라이아웃을 여는 것입니다. 그런 다음 플라이아웃의 툴바와 메뉴를 사용하여 측정항목 및 로그 데이터를 탐색할 수 있습니다. 예를 들어 측정항목 쿼리에 필터를 추가하거나, 로깅 쿼리를 수정하거나, 로그 항목을 확장하고 탐색할 수 있습니다.

다음 스크린샷은 플라이아웃을 보여줍니다.

측정항목과 로그의 상관관계 예

플라이아웃에 대시보드의 시간 범위 선택기와 일치하는 모든 로그 항목이 표시되지 않습니다. 대신 시스템은 측정항목 쿼리를 기반으로 로깅 쿼리를 만듭니다. 로깅 쿼리에는 적용 가능한 변수가 포함되지만 대시보드 수준 필터는 포함되지 않습니다.

측정항목 및 로그 데이터 보기

차트에 로그 기반 측정항목 또는 Prometheus 측정항목을 제외한 측정항목 유형이 표시될 때 측정항목과 로그 데이터를 상호 연관시킬 수 있습니다. 차트에 로그 기반 측정항목, Prometheus 측정항목이 표시되거나 측정항목 데이터가 표시되지 않는 경우 측정항목과 로그 데이터를 상호 연관시킬 수 없습니다.

측정항목과 로그 데이터를 모두 표시하는 플라이아웃을 열려면 다음 중 하나를 실행하세요.

  • 리소스 유형과 적용 가능한 변수로만 로그 데이터를 필터링하려면 차트의 툴바에서 차트 옵션 더보기를 클릭한 후 관련 로그 검사를 선택합니다.

  • 특정 시계열과 관련된 로그 항목을 표시하려면 차트에서 포인터를 사용하여 시계열의 한 지점을 선택한 다음 도움말로 이동하여 관련 로그 검사를 선택합니다.

    이 모드에서 플라이아웃은 선택한 지점의 타임스탬프 전후 5분으로 시간 범위 선택기를 수정합니다.

차트에 관련 로그 검사 옵션이 표시되지 않으면 측정항목과 로그 상관관계를 지원하지 않는 것입니다.

변경사항을 저장합니다.

변경사항을 포함하여 플라이아웃에 표시된 차트 또는 로그 패널을 맞춤 대시보드에 저장할 수 있습니다. 플라이아웃을 연 것과 동일한 대시보드에 차트를 저장하면 대시보드에 새 차트가 생성됩니다.

차트 또는 로그 패널을 커스텀 대시보드에 저장하려면 위젯의 작업 메뉴를 열고 대시보드에 저장을 선택한 다음 대화상자를 완료합니다. 기존 맞춤 대시보드를 선택하거나 대시보드를 만든 다음 위젯을 저장할 수 있습니다.

플라이아웃 닫기

팝업을 닫으려면 툴바에서 취소를 클릭합니다.

사고 살펴보기

대시보드의 이슈 섹션에는 애플리케이션과 연결된 알림 정책의 미해결 이슈가 나열됩니다. 서비스 또는 워크로드의 대시보드를 보고 있는 경우 이 섹션에는 해당 서비스 또는 워크로드의 인시던트가 표시됩니다.

사고 및 알림 정책에 대한 자세한 내용을 확인하려면 다음 단계를 따르세요.

  • 사고의 원인이 된 알림 정책에 대한 세부정보를 확인하려면 정책 이름을 클릭합니다. 열린 대시보드에는 모니터링된 데이터와 라벨을 표시하는 차트를 비롯한 알림 정책에 관한 자세한 정보가 표시됩니다.

  • 애플리케이션과 연결된 모든 알림 정책을 보려면 툴바로 이동하여 데이터 탐색을 클릭합니다. 모든 정책이 나열된 플라이아웃이 열립니다. 대시보드로 돌아가려면 취소를 클릭합니다.

사고 섹션에 항목이 표시되지 않으면 다음 중 하나에 해당합니다.

  • 미해결 이슈가 없습니다.

    종료된 사고와 대시보드의 기간 설정 외부에 열린 사고를 보려면 사고 섹션의 툴바에서 정책별로 그룹화를 사용 중지한 다음 종료된 사고 표시를 사용 설정합니다.

    표가 비어 있으면 연결된 알림 정책이 없거나 연결된 정책 중 어느 것도 이슈를 보고하지 않은 것입니다.

  • App Hub 호스트 프로젝트 또는 관리 프로젝트에 저장된 알림 정책이 서비스 또는 워크로드와 연결되어 있지 않습니다. 이 연결을 만들려면 알림 정책에 라벨을 추가하세요. 자세한 내용은 알림 정책을 서비스 또는 워크로드와 연결을 참고하세요.

trace 데이터 살펴보기

대시보드의 트레이스 섹션에는 등록된 서비스와 워크로드에서 생성된 스팬에 관한 정보가 나열됩니다. 이러한 스팬에는 애플리케이션별 리소스 속성이 포함됩니다. 필수 리소스 속성은 애플리케이션을 계측할 때 사용할 수 있습니다. 대시보드 수준 필터를 충족하는 스팬만 표시됩니다.

추적 데이터의 경우 애플리케이션 수준 대시보드에서 이름과 서비스 또는 워크로드 이름별로 스팬을 그룹화한 다음 다음 정보를 표 형식으로 표시합니다.

  • 스팬 이름
  • 서비스 또는 워크로드 이름입니다.
  • 그룹화의 스팬 수입니다.
  • 그룹화된 스팬의 50번째, 90번째, 95번째 지연 시간 백분위수입니다.
  • 오류율.

그룹에 대한 자세한 내용을 보려면 그룹을 선택하세요. 대화형 플라이아웃이 열립니다.

추적 플라이아웃의 예

대화형 플라이아웃에는 다음이 표시됩니다.

  • 그룹의 개별 스팬입니다. 첫 번째 항목이 자동으로 선택됩니다.
  • 선택한 스팬의 상위 트레이스에 관한 정보입니다. 이 정보에는 다음이 포함됩니다.

    • 총 재생 시간과 같은 통계 정보
    • 호출 계층 구조
    • 각 호출과 연결된 서비스 또는 워크로드입니다. App Hub에 등록된 서비스는 서비스 아이콘 과 함께 표시됩니다. 마찬가지로 워크로드는 워크로드 아이콘 으로 표시됩니다.
    • 각 호출의 지연 시간입니다.
    • 각각의 성공 상태(파란색 또는 빨간색으로 표시됨)

    표 형식 위젯을 사용하면 스팬에 연결된 속성을 탐색하거나 관련 로그 항목과 같은 다른 데이터를 탐색할 수 있습니다. 이 위젯에는 선택한 기간의 데이터가 표시됩니다.

Trace 탐색기 페이지, Trace 섹션의 툴바에서 Trace 탐색기에서 보기를 클릭하여 애플리케이션 스팬을 확인합니다.

  • 애플리케이션별 필터가 자동으로 적용됩니다.
  • 필터를 추가, 삭제 또는 수정할 수 있습니다. 하지만 변경사항은 trace 탐색기 페이지를 닫으면 삭제됩니다.

trace 데이터 탐색에 대해 자세히 알아보려면 trace 찾기 및 탐색을 참고하세요.

문제 해결

보고 있는 데이터 또는 대시보드에 데이터가 표시되지 않는 이유를 파악하는 데 도움이 되는 정보는 애플리케이션 모니터링 문제 해결을 참고하세요.

다음 단계