애플리케이션 모니터링이란 무엇인가요?
애플리케이션 모니터링은 애플리케이션 중심 모니터링 접근 방식을 제공하여 애플리케이션의 관점에서 리소스와 인프라를 모니터링할 수 있도록 지원합니다. 즉, 리소스를 검색하고 애플리케이션에 사용되는 리소스를 파악하는 방식으로 조사를 시작하지 않습니다. 대신 애플리케이션 조사를 시작하면서 여기에 사용되는 리소스와 인프라 관련 정보를 찾습니다. 애플리케이션 모니터링에서 애플리케이션을 위해 생성하는 대시보드와 토폴로지 맵을 통해 애플리케이션과 해당 서비스 및 워크로드의 운영 상태를 파악할 수 있습니다.
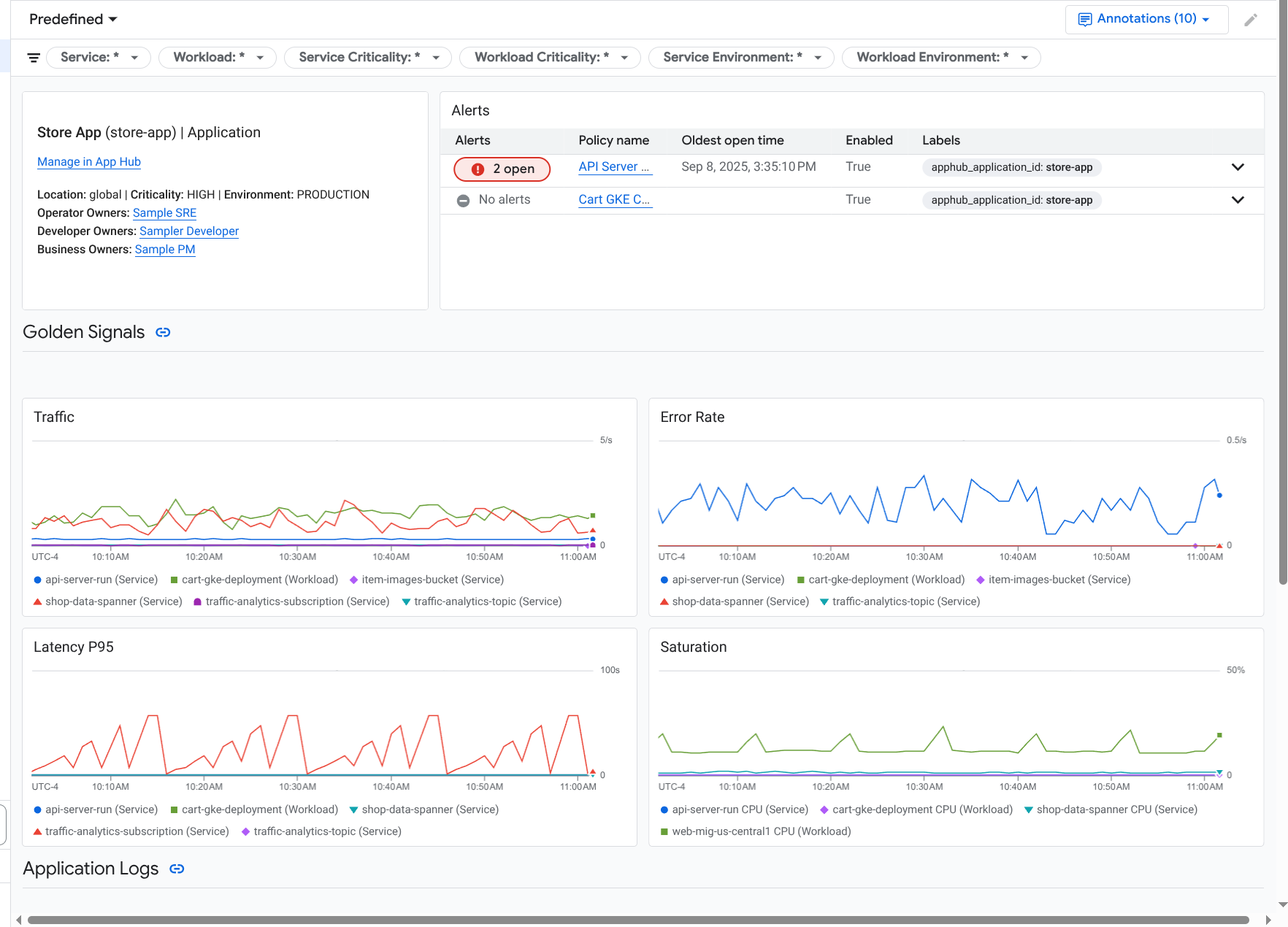
애플리케이션 모니터링은 골든 신호, 로그 데이터, 미해결 사고에 관한 정보와 같은 세부정보를 표시하는 애플리케이션용 대시보드를 만듭니다.
애플리케이션 모니터링을 사용하면 애플리케이션의 토폴로지(프리뷰)도 볼 수 있습니다. 토폴로지 맵을 사용하면 워크로드와 서비스, 워크로드와 서비스 간 트래픽을 시각화할 수 있습니다.
애플리케이션 모니터링을 채택해야 하는 이유
애플리케이션 모니터링을 사용하면 시간과 노력을 절약할 수 있습니다. 예를 들어 애플리케이션 설계 및 배포를 돕기 위해 Application Design Center를 사용한다고 가정해 보세요. 그런 후 App Hub를 사용해서 이 애플리케이션을 구성 및 관리할 수 있습니다. 애플리케이션의 성능을 파악하고 오류를 진단하려면 다음 기능이 있는 애플리케이션 모니터링을 사용합니다.
애플리케이션, 서비스, 워크로드 데이터를 나열하는 대시보드
트래픽을 시각화하는 애플리케이션의 토폴로지 뷰입니다.
중요도 및 환경별로 데이터 원격 분석을 필터링하는 기능
애플리케이션이 배포되면 애플리케이션 모니터링 서비스는 사용자의 애플리케이션을 검색하고 해당 환경에 맞는 대시보드를 자동으로 빌드합니다. 이러한 대시보드는 사고 조사를 돕기 위해 검색 및 필터링을 지원합니다.
애플리케이션 모니터링에서 만드는 대시보드에는 다음이 표시됩니다.
위치, 심각도, 소유자와 같은 애플리케이션에 관한 정보
미해결 사고에 관한 정보
지원되는 인프라에서 생성된 로그 및 측정항목 데이터. 측정항목 데이터에는 오류율, 트래픽과 같은 골든 신호와 선택한 측정항목이 포함됩니다.
애플리케이션이 지원되는 인프라에서 실행되면 애플리케이션 모니터링이 애플리케이션에서 생성하는 원격 분석 데이터에 애플리케이션별 라벨을 자동으로 연결합니다. 이러한 라벨은 App Hub 애플리케이션을 식별합니다. 원격 분석 데이터를 쿼리할 때 이러한 애플리케이션별 라벨을 사용할 수 있습니다. 로그 탐색기, 측정항목 탐색기, Trace 탐색기 페이지에서는 라벨을 사용하여 데이터를 필터링하고 집계할 수 있습니다.
애플리케이션 모니터링 시작하기
애플리케이션 모니터링을 사용하려면 다음 단계를 따르세요.
애플리케이션을 만들고 서비스 및 워크로드를 애플리케이션에 등록합니다. 또는 App Design Center를 사용하여 애플리케이션을 배포할 수 있습니다.
애플리케이션의 원격 분석을 볼 수 있도록 모니터링 가능성 범위를 구성합니다. 이 단계에 대한 자세한 내용은 애플리케이션 모니터링 설정을 참조하세요.
애플리케이션에서 생성된 측정항목 및 trace 데이터에 애플리케이션 라벨을 포함하려면 OpenTelemetry로 애플리케이션을 계측하거나 Google Cloud Managed Service for Prometheus를 사용하세요. 자세한 내용은 애플리케이션 모니터링을 위한 계측 앱을 참조하세요.
애플리케이션 모니터링 대시보드를 열고 살펴봅니다. 이러한 대시보드를 보는 방법에 대한 자세한 내용은 애플리케이션 원격 분석 보기를 참조하세요.
애플리케이션의 토폴로지 맵을 확인합니다. 자세한 내용은 애플리케이션 토폴로지 보기를 참조하세요.