Application Monitoring とは
Application Monitoring は、アプリケーション中心のモニタリング アプローチを提供します。これにより、アプリケーションの観点からリソースとインフラストラクチャをモニタリングできます。つまり、リソースを検索してアプリケーションで使用されているリソースを特定することから調査を開始するわけではありません。代わりに、アプリケーションで調査を開始し、アプリケーションが使用するリソースとインフラストラクチャに関する情報を探します。アプリケーション モニタリングがアプリケーション用に生成するダッシュボードとトポロジマップを使用すると、アプリケーションの運用状態、サービス、ワークロードを把握できます。
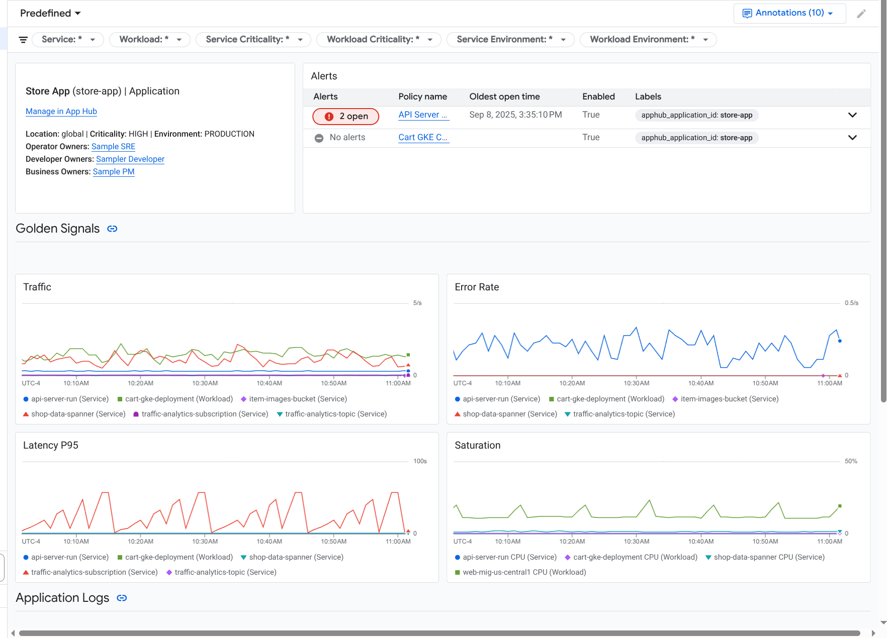
アプリケーション モニタリングは、ゴールデン シグナル、ログデータ、対応待ちのインシデントに関する情報など、より詳細な情報を表示するアプリケーションのダッシュボードを作成します。
アプリケーション モニタリングでは、アプリケーションのトポロジ(プレビュー)を表示することもできます。トポロジマップを使用すると、ワークロードとサービス、およびそれらの間のトラフィックを可視化できます。
Application Monitoring を導入する理由
Application Monitoring を使用すると、時間と労力を節約できます。たとえば、App Design Center を使用してアプリケーションの設計とデプロイを行うとします。次に、App Hub を使用してアプリケーションを整理、管理します。アプリケーションのパフォーマンスを把握して障害を診断するには、Application Monitoring を使用します。Application Monitoring には次の機能があります。
アプリケーション、サービス、ワークロードのデータを一覧表示するダッシュボード。
トラフィックを可視化するアプリケーションのトポロジビュー。
重大度と環境でデータ テレメトリーをフィルタする機能。
アプリケーションがデプロイされると、Application Monitoring サービスがアプリケーションを検出し、環境に合わせてダッシュボードを自動的に作成します。これらのダッシュボードは、インシデントの調査をサポートするために、検索とフィルタリングをサポートしています。
アプリケーション モニタリングによって作成されるダッシュボードには、次の情報が表示されます。
アプリケーションに関する情報(ロケーション、重要度、オーナーなど)。
対応待ちのインシデントに関する情報。
サポートされているインフラストラクチャによって生成されたログデータと指標データ。指標データには、エラー率やトラフィックなどのゴールデン シグナルと、選択した指標が含まれます。
アプリケーションがサポートされているインフラストラクチャで実行されている場合、アプリケーション モニタリングは、アプリケーションが生成するテレメトリー データにアプリケーション固有のラベルを自動的に付加します。これらのラベルは、App Hub アプリケーションを識別します。これらのアプリケーション固有のラベルは、テレメトリー データをクエリするときに使用できます。ログ エクスプローラ、Metrics Explorer、Trace エクスプローラの各ページでは、ラベルを使用してデータをフィルタして集計できます。
アプリケーション モニタリングを使ってみる
Application Monitoring を使用する手順は次のとおりです。
アプリケーションを作成し、サービスとワークロードをアプリケーションに登録します。または、App Design Center を使用してアプリケーションをデプロイすることもできます。
アプリケーションのテレメトリーを表示できるように、オブザーバビリティ スコープを構成します。この手順の詳細については、Application Monitoring を設定するをご覧ください。
アプリケーションで生成された指標データとトレースデータにアプリケーション ラベルを含める場合は、OpenTelemetry を使用してアプリケーションを計測するか、Google Cloud Managed Service for Prometheus を使用します。詳細については、Application Monitoring のアプリを計測するをご覧ください。
アプリケーション モニタリング ダッシュボードを開いて確認します。これらのダッシュボードの表示については、アプリケーションのテレメトリーを表示するをご覧ください。
アプリケーションのトポロジマップを表示します。詳細については、アプリケーション トポロジを表示するをご覧ください。