Vista geral da monitorização de aplicações

Este documento apresenta a Monitorização de aplicações, que é uma abordagem centrada na aplicação para monitorizar as suas aplicações. A monitorização de aplicações cria painéis de controlo para as suas aplicações, serviços e cargas de trabalho do App Hub. Também apresenta uma vista de topologia da sua aplicação (pré-visualização). Para compreender que recursos a sua aplicação usa e como esses recursos interagem, usa o App Hub. Para compreender o desempenho dos recursos da sua aplicação e diagnosticar problemas, usa a monitorização de aplicações.

O que é a monitorização de aplicações?

A monitorização de aplicações oferece uma abordagem de monitorização centrada na aplicação, o que lhe permite monitorizar os seus recursos e infraestrutura a partir da perspetiva de uma aplicação. Ou seja, não inicia uma investigação pesquisando os seus recursos e determinando que recursos a sua aplicação usa. Em vez disso, inicia uma investigação com a sua aplicação e, em seguida, encontra informações sobre os recursos e a infraestrutura que usa. Os painéis de controlo e o mapa de topologia que a monitorização de aplicações gera para a sua aplicação permitem-lhe compreender o estado operacional da sua aplicação e dos respetivos serviços e cargas de trabalho.

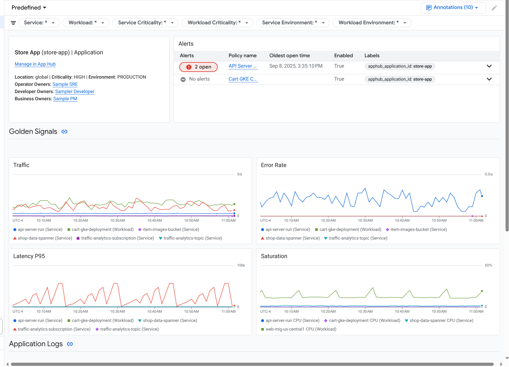
A monitorização de aplicações cria um painel de controlo para a sua aplicação que mostra informações mais detalhadas, como sinais de ouro, dados de registo e informações sobre incidentes abertos:

Painel de controlo que apresenta os sinais de ouro e os registos de uma aplicação.

A monitorização de aplicações também lhe permite ver a topologia da sua aplicação (pré-visualização). O mapa de topologia pode ajudar a visualizar as suas cargas de trabalho e serviços, bem como o tráfego entre eles:

O mapa de topologia da aplicação oferece uma representação gráfica das suas cargas de trabalho e serviços.

Por que motivo deve adotar a monitorização de aplicações

A monitorização de aplicações pode poupar-lhe tempo e esforço. Por exemplo, suponha que usa o Application Design Center para ajudar a criar e implementar a sua aplicação. Em seguida, usa o App Hub para ajudar a organizar e gerir essa aplicação. Para compreender o desempenho da sua aplicação e diagnosticar falhas, usa a monitorização de aplicações, que inclui o seguinte:

  • Painéis de controlo que apresentam os dados da sua aplicação, serviço e carga de trabalho.

  • Uma vista topológica da sua aplicação que visualiza o tráfego.

  • A capacidade de filtrar a telemetria de dados por criticidade e ambiente.

Assim que a sua aplicação for implementada, o serviço de monitorização de aplicações descobre a sua aplicação e cria automaticamente painéis de controlo personalizados para o seu ambiente. Para apoiar a sua investigação de incidentes, estes painéis de controlo suportam a pesquisa e a filtragem.

Os painéis de controlo criados pela monitorização de aplicações apresentam o seguinte:

  • Informações sobre a aplicação, como a localização, a criticidade e os proprietários.

  • Informações sobre incidentes abertos.

  • Dados de registo e métricas gerados pela infraestrutura suportada. Os dados das métricas incluem sinais universais, como taxas de erro e tráfego, e métricas selecionadas.

Quando a sua aplicação é executada numa infraestrutura suportada, a monitorização de aplicações anexa automaticamente etiquetas específicas da aplicação aos dados de telemetria que a sua aplicação gera. Estas etiquetas identificam a sua aplicação App Hub. Pode usar estas etiquetas específicas da aplicação quando consultar os seus dados de telemetria. As páginas Explorador de registos, Explorador de métricas e Explorador de rastreios permitem-lhe usar etiquetas para filtrar e agregar dados.

Comece a usar a monitorização de aplicações

Para usar a monitorização de aplicações, faça o seguinte:

  1. Crie a sua aplicação e registe serviços e cargas de trabalho na aplicação. Em alternativa, pode implementar a sua aplicação através do Application Design Center.

  2. Configure o âmbito da observabilidade para poder ver a telemetria da sua aplicação. Para ver informações sobre este passo, consulte o artigo Configure a monitorização de aplicações.

  3. Se quiser que os dados de métricas e rastreios gerados pela aplicação incluam etiquetas de aplicações, instrumente a sua aplicação com o OpenTelemetry ou use o Google Cloud Managed Service for Prometheus. Para mais informações, consulte o artigo Instrumente a app para a monitorização de aplicações.

  4. Abra e explore os painéis de controlo da monitorização de aplicações. Para ver informações sobre como ver estes painéis de controlo, consulte o artigo Veja a telemetria da aplicação.

  5. Veja um mapa topológico da sua aplicação. Para mais informações, consulte o artigo Veja a topologia da aplicação.